Solaranlage: Inbetriebnahme 16.10.2016; 17 Uhr; Tag 0
- Michael
- Beiträge: 5670
- Registriert: Fr 23. Jul 2010, 01:48
- Wohnort: Schleswig-Holstein
- Kontaktdaten:
Dach-PV & BKKW (Carport PV) & Insel-Solaranlage: Mai 2025
Donnerstag, der 01.05.2025 bis einschliesslich Samstag, der 31.05.2025:
Wettersituation: Dieser viel zu trockene Mai war wirklich sehr schön, denn mit 20 Sonnentagen strahlte die zufrieden Sonne vom Himmel. Nur 9 Tage gab es einen Sonne-Wolkenmix resp. eine dünne Wolkendecke und 2 Tage hingen schwerere Wolververbände am Himnmelszelt. Alles in allem ein wirklich toller Mai, aber leider viel zu trocken da kaum Regen, denn die Natur braucht hin & wieder auch mal etwas Regen. Die Situation kann man sich wie folgt etwas genauer anschauen. Die grauen Balken sind die Ertragserwartung und die Blauen wieviel an Energie vom Himmel fiel:
Die kleine 200 Watt Insel-Solaranlage: Der "neu eingebaute" 100Ah LiFePo4 Akku macht einen erstklassigen Job. Er ist wie nicht viel anders für einen Mai zu erwarten immer Ruckzuck wieder zu 100% mit Energie gefüllt und Nachts verliert dieser LiFePo4 Typisch fast keine Spannung und liefert solide die geforderte Energie für alle Verbraucher. Nun werden hier einige sicherlich fragen: "Perle wie hast Du Dein EPEVER Solar-Regler der bisher die Blei-Saeure Batterien geladen hat für den Einsatz an einem LiFePo4 Akku konfiguriert". Diese Frage möchte ich hier auch beantworten und Euch meine Einstellungen zeigen. Das erste Bild zeigt die Konfig. mit der ich die letzten 7-8 Jahre die Blei-Säure Batterien geladen habe:
Und hier nun meine Konfiguration für den WattCycle 100Ah LiFePo4 Akku:
Ende Mai habe ich dann etwas experimentiert und herausgefunden das mein FritzRepeater 600Mbit scheinbar nach vielen Monaten etwas Murks baut und der Raspberry keine stabile Verbindung mehr aufbauen und halten kann. Das ist mit einem Neustart aber zu beheben und scheint ein Firmware-Bug zu sein, denn ich mittlerweile auch gemeldet habe. Davon ab, legt der neue Akku ein brutal stabiles Lastverhalten an den Tag und sah dann in der Insel-Anlage für den Mai so aus:
2 * 2,7kwh LiFePo4 DIY Speicher dynamische Ladung & Einspeisung + 2,7kwh LiFePo4 Konstanteinspeise-Anlage (=8,1kwh):
Alle 3 Anlagen laufen absolut perfekt und störungsfrei, wobei diese bei immer kürzeren Nächten immer weniger zu tun bekommen und nur einen Bruchteil Ihrer Kapazität los werden. Was haben die drei Nacheinspeisungen nun im Mai 2 mal dynamisch (Summe 5,4kwh) und Konstant (2,7kwh) in das Haus und Wärmepumpe (lief im Heizbetrieb nur 1 Nacht) reingeschaufelt? 516,88kwh; 93,13kwh + 170,82kwh (=780,83kwh) sind in Summe seit der Inbetriebnahme (April 2024 und die 2 neuen 2025) von den Systemen ins Haus gepumpt worden. Damit werde ich von Jahr zu Jahr dokumentieren wann diese Systeme (Summe ca. 1600 Euro Investitionskosten) im Geld sind. Für den Monat Mai wurden von den 3 Systemen 63,47kwh Nachts in das Haus und die Buderus Heizung (1 Nacht) geschoben. Hier die 3 Anlagen (Tuya Einspeise-Steckdosen) mit Summenangaben und Monatswerten im Monats-Detail:
Balkon-Kraftwerk auf dem Carport: Die kleine Carport-Installation ballert mittlerweile richtig heftig viel Strom vom Carport-Dach. Der HM800 der Carport-Anlage hat bis Anfang April 2025 ca. 642,67kwh (Mitte Mai 2024) vom Carportdach gefischt. Der neue HM1500 hat in diesem Mai 242,37kwh produziert. Also in Summe hat das Carport somit 1034.22kwh geliefert. Somit ist es nun möglich alle 3 Einspeise-Systeme ausschliesslich mit dem Strom vom Carport zu laden wobei diese Ladung besonders schnell erledigt ist, wenn die Wärmepumpe nicht läuft, also sich im Heizbetrieb befindet. Dann geht pro Akku und Nacht 15-20% der Kapazität ins Haus. Und das bisschen an Energie muss dann nur noch am Folgetag wieder aufgefüllt werden. In der Übergangszeit (Wärmepumpe im Heizbetrieb) mit längen Nächten haben die 3 Systeme aber einiges zu leisten und sind dann alle 3 morgens fast leer. So passt das nun perfekt und genau wie von mir gewünscht.
Die myenergie ZAPPI Wallbox: Diesen Mai wurden aufgrund von Urlaub in den USA (=kein Auto gefahren) nur 14,89kwh in das E-Auto geladen. Durch das Carport-Upgrade ist nun dauerhaft genug Energie für alles (Haus; 8,1kwh Speicher & E-Auto) vorhanden.
Hier die 4.2kwp Photovoltaik-Anlage auf dem Dach: Nun kommen wir zur kleinen 4,2kwp Dach PV Anlage und dem Mai-Ertrag. Die Ertragserwartung für den Mai lag bei 425,32kwh und vom Dach kamen satte 596,08kwh. Also ein heftiges Ertragsplus aufgrund des überwiegend schönen Wetters. Das entspricht für diesen Monat ein Plus von 40,15% gegenüber der Ertragserwartung. Ein extrem gutes und absolut respeaktables Monats-Ergebnis!
Nun aber zum Mai 2025 und Carport-Anlage; Nachteinspeisungen also das Ergebnis des zweiten Monats im 9ten Betriebsjahr. Vom Dach kamen in diesem Mai 2025 in Summe 596,08kwh. Der Stromzukauf von Octopus Energy lag für diesen Monat bei 27,47kwh (inkl. täglicher Warmwasseraufbereitung und 1 Nacht Heizen mit der Wärmepumpe), welche bei 29,02 Cents pro Kilowattstunde meines Ökostrom-Tarifes ca. 7,97 Euro Strom Einkaufskosten bedeutet. Von den produzierten 596,08kwh habe ich 88,68kwh + 155,85kwh (Formel: 1. Eigenverbrauch + Netzeinspeichung - Gesamterzeugung =x! 2. Produktion Carport -x! = Eigenverbrauch Carport-Strom) von der Carport PV selbst verbraucht, was eine Ersparnis bei einem Kilowattstundenpreis von 29,02 Cents in Summe 70,96 Euro ergibt. Den Rest, also 505,24kwh an Strom (PV und Carport) wurden für 0,123 Cents ins Netz abverkauft. Davon 87,5% also 442,09kwh zu 0,123 Cents und 63,15kwh zu 8,1 Cents was in Summe 54,37 Euro + 5,12 Euro = 59,49 Euro an Einnahmen durch den Stromverkauf bedeutet.
Aber nun schauen wir uns mal die finanziellen Ergebnisse für das 9te Dach-PV Produktionsjahr genauer an...
Und kommen zur Auflistung fuer das laufende Produktionsjahr April 2025 -April 2026:
-April: 39,12 Euro Gewinn durch Verkauf und Einsparung durch Eigenverbrauch 79,21 Euro: Summe 118,33 Euro
-Mai: 59,49 Euro Gewinn durch Verkauf und Einsparung durch Eigenverbrauch 70,96 Euro: Summe 130,45 Euro
Summe nach dem den ersten 2 Monaten im 9 Produktionsjahr: 248,78 Euro
Summe gesamt seit 03 April 2017:
-602,64 Euro (1 April 2017- 1 April 2018)
-660,94 Euro (1 April 2018 -1 April 2019)
-606,47 Euro (1 April 2019 -1 April 2020)
-640,81 Euro (1 April 2020 -1 April 2021)
-655,16 Euro (1 April 2021 - 1 April 2022)
-648,39 Euro (1 April 2022 - 1 April 2023)
-802,33 Euro (1 April 2023 - 1 April 2024)
-939,07 Euro (1 April 2024 - 1 April 2025)
-248,78 Euro (1 April 2025 - 1 April 2026)= SUMME: 5804,59 Euro.
Der zweite Monat im 9ten Produktionsjahr legt wie auch schon der Vormonat April erneut sehr gut vor. Schauen wir mal wohin uns dieses Jahr führen wird. Von den Investitionskosten in Höhe von 6600 Euro resp. 7854 inkl. MwSt. für die Dach PV sind wir nicht mehr weit entfernt. In diesem 9ten Produktionsjahr wird die 6600 Euro Marke fallen und das Jahr drauf also irgendwann im 10 Produktionsjahr auch die 7854 Euro Grenze. Somit hat sich die Investition der PV-Anlage armortisiert. Die Carportanlage welche ja jetzt nur hilft die grosse PV-Anlage zu stützen kommt dann danach (schaetze mal das wird ein halbes jahr dauern) und danach dann die 3 Speicher (8,1kwh Kapazität) Systeme was ca. 1-2 Jahre dauern wird. Alles läuft somit besser als geplant und das trotz um 23% gesunkender Strom-Bezugskosten. Aber diese spielen durch die Speicher keine wirklich entscheidende Rolle, da sich immer mehr alles in Richtung Eigenverbrauch bewegt, was ja auch der Sinn einer PV-Anlage ist und die wirtschaftlichkeit massiv pusht!
Tägliche Warmwasser-Zieltemperatur: 50 Grad; Heizen: 22-23 Grad im ganzen Haus inkl. Flur; Badezimmer; Küche (=140qm)! Aussentemperaturen Nachts zwischen 15 und Minus 10 (!!!) Grad. Hier die Daten für Oktober bis 31 Mai:
Oktober 2024: Warmwasser: Es wurden 43,9kwh an Strom für Warmwasser (fast alles davon wurde von der PV-Anlage gedeckelt) in die Wärmepumpe gesteckt und diese hat 167,6kwh Wärmeenergie draus gemacht. Das entspricht einer Monatsarbeitszahl von 3,817
Heizung: Es wurden 127,5kwh an Strom für die Heizung (fast alles davon wurde von der PV-Anlage gedeckelt) in die Wärmepumpe gesteckt und diese hat 457,2kwh Wärmeenergie draus gemacht. Das entspricht einer Monatsarbeitszahl von 3,59
November 2024: Warmwasser: Es wurden 49kwh an Strom für Warmwasser in die Wärmepumpe gesteckt und diese hat 162kwh Wärmeenergie draus gemacht. Das entspricht einer Monatsarbeitszahl von 3,31
Heizung: Es wurden 340kwh an Strom für die Heizung in die Wärmepumpe gesteckt und diese hat 1118kwh Wärmeenergie draus gemacht. Das entspricht einer Monatsarbeitszahl von 3,29
Dezember 2024: Warmwasser: Es wurden 34kwh an Strom für Warmwasser in die Wärmepumpe gesteckt und diese hat 98kwh Wärmeenergie draus gemacht. Das entspricht einer Monatsarbeitszahl von 2,88
Heizung: Es wurden 441kwh an Strom für die Heizung in die Wärmepumpe gesteckt und diese hat 1409kwh Wärmeenergie draus gemacht. Das entspricht einer Monatsarbeitszahl von 3,2
Januar 2025: Warmwasser: Es wurden 66kwh an Strom für Warmwasser in die Wärmepumpe gesteckt und diese hat 190kwh Wärmeenergie draus gemacht. Das entspricht einer Monatsarbeitszahl von 2,88
Heizung: Es wurden 541kwh an Strom für die Heizung in die Wärmepumpe gesteckt und diese hat 1608kwh Wärmeenergie draus gemacht. Das entspricht einer Monatsarbeitszahl von 2,97
Februar 2025: Warmwasser: Es wurden 63kwh an Strom für Warmwasser in die Wärmepumpe gesteckt und diese hat 184kwh Wärmeenergie draus gemacht. Das entspricht einer Monatsarbeitszahl von 2,92
Heizung: Es wurden 450kwh an Strom für die Heizung in die Wärmepumpe gesteckt und diese hat 1392kwh Wärmeenergie draus gemacht. Das entspricht einer Monatsarbeitszahl von 3,09
März 2025: Warmwasser: Es wurden xxkwh an Strom für Warmwasser in die Wärmepumpe gesteckt und diese hat xxxkwh Wärmeenergie draus gemacht. Das entspricht einer Monatsarbeitszahl von x,xx
Heizung: Es wurden xxxkwh an Strom für die Heizung in die Wärmepumpe gesteckt und diese hat xxxxkwh Wärmeenergie draus gemacht. Das entspricht einer Monatsarbeitszahl von x,xx. Aufgrund der Buderus-Techniker und Firmware-Update und damit verbundenen Löschung der Daten kann ich Strombezug nicht exakt angeben aber recht genau verrechnen. Dieser Lag für den März für Warmwasser und Heizung bei zusammen ca. 390kwh
April 2025: Warmwasser: Es wurden 53kwh an Strom für Warmwasser in die Wärmepumpe gesteckt und diese hat 176kwh Wärmeenergie draus gemacht. Das entspricht einer Monatsarbeitszahl von 3,32
Heizung: Es wurden 115kwh an Strom für die Heizung in die Wärmepumpe gesteckt und diese hat 397kwh Wärmeenergie draus gemacht. Das entspricht einer Monatsarbeitszahl von 3,45
Mai 2025: Warmwasser: Es wurden 38kwh an Strom für Warmwasser in die Wärmepumpe gesteckt und diese hat 118kwh Wärmeenergie draus gemacht. Das entspricht einer Monatsarbeitszahl von 3,11
Heizung: Es wurden 4,1kwh an Strom für die Heizung in die Wärmepumpe gesteckt und diese hat 13,4kwh Wärmeenergie draus gemacht. Das entspricht einer Monatsarbeitszahl von 3,27
Fazit: Derzeit sieht es so aus das das erste Betriebsjahr im Vergleich zum GAS ca. 1250 Euro Ersparnis einbringen wird und dieser Winter war vergleichsweise kalt. Hier liegt aber noch eine Fehlermöglichkeit von +-50 Euro. Stand heute: 879 Euro resp. 3000kwh habe ich für die Energie für das Haus plus Heizung bezahlt. Gerechnet habe ich mit 5000kwh was auch deutlich unter dem liegen würde das ich mit GAS und Strom zu zahlen hätte. Und nun kommen die Monate wo der Strombezug pro Monat auf wenige Euro pro Monat zusammen schrumpft (durch die Speicher und PV). D.h. die Umrüstung weg vom GAS hin zur Wärmepumpe war genau der RICHTIGE Schritt. Und die PV-Anlage; Carport-Anlage und Speicher optimieren alles perfekter als erwartet. Bin hochzufrieden und schaetze das Ocopus meinen Abschlag im September auf 75 Euro pro Monat senken wird. 75 Euro um das komplette Haus mit Strom zu versorgen inkl. Heizung im Winter in einem unsarnierten Haus von 1988. Volltreffer und versenkt!
Wer nun wissen moechte was die Anlagen (4,2kwp und 200Watt Insel-Solaranlage) aktuell treiben, kann 3 Zeilen weiter unten, auf die 24/7 LIVE-Daten beider Anlagen klicken! Hinweis: Im April 2025 ist SMA zu ennexOS umgezogen (alle Daten wurden portiert), sodass es derzeit nicht mehr die Möglichkeit gibt die 4,2kwp Dachanlage LIVE öffentlich zu stellen.
200 Watt Insel-Solaranlage (Nutzername: Forum; Passwort:Forum. Unter HOME dann auf PERLES INSEL-SOLARANLAGE klicken)
Hier die Links mit den LIVE-Daten samt Historie (Installation: 10/2016 und Data Logging-Start 22.02.2018):
Anlage-Komplett (24/7 LIVE-DATEN): https://goo.gl/iiMfSU
Wettersituation: Dieser viel zu trockene Mai war wirklich sehr schön, denn mit 20 Sonnentagen strahlte die zufrieden Sonne vom Himmel. Nur 9 Tage gab es einen Sonne-Wolkenmix resp. eine dünne Wolkendecke und 2 Tage hingen schwerere Wolververbände am Himnmelszelt. Alles in allem ein wirklich toller Mai, aber leider viel zu trocken da kaum Regen, denn die Natur braucht hin & wieder auch mal etwas Regen. Die Situation kann man sich wie folgt etwas genauer anschauen. Die grauen Balken sind die Ertragserwartung und die Blauen wieviel an Energie vom Himmel fiel:
Die kleine 200 Watt Insel-Solaranlage: Der "neu eingebaute" 100Ah LiFePo4 Akku macht einen erstklassigen Job. Er ist wie nicht viel anders für einen Mai zu erwarten immer Ruckzuck wieder zu 100% mit Energie gefüllt und Nachts verliert dieser LiFePo4 Typisch fast keine Spannung und liefert solide die geforderte Energie für alle Verbraucher. Nun werden hier einige sicherlich fragen: "Perle wie hast Du Dein EPEVER Solar-Regler der bisher die Blei-Saeure Batterien geladen hat für den Einsatz an einem LiFePo4 Akku konfiguriert". Diese Frage möchte ich hier auch beantworten und Euch meine Einstellungen zeigen. Das erste Bild zeigt die Konfig. mit der ich die letzten 7-8 Jahre die Blei-Säure Batterien geladen habe:
Und hier nun meine Konfiguration für den WattCycle 100Ah LiFePo4 Akku:
Ende Mai habe ich dann etwas experimentiert und herausgefunden das mein FritzRepeater 600Mbit scheinbar nach vielen Monaten etwas Murks baut und der Raspberry keine stabile Verbindung mehr aufbauen und halten kann. Das ist mit einem Neustart aber zu beheben und scheint ein Firmware-Bug zu sein, denn ich mittlerweile auch gemeldet habe. Davon ab, legt der neue Akku ein brutal stabiles Lastverhalten an den Tag und sah dann in der Insel-Anlage für den Mai so aus:
2 * 2,7kwh LiFePo4 DIY Speicher dynamische Ladung & Einspeisung + 2,7kwh LiFePo4 Konstanteinspeise-Anlage (=8,1kwh):
Alle 3 Anlagen laufen absolut perfekt und störungsfrei, wobei diese bei immer kürzeren Nächten immer weniger zu tun bekommen und nur einen Bruchteil Ihrer Kapazität los werden. Was haben die drei Nacheinspeisungen nun im Mai 2 mal dynamisch (Summe 5,4kwh) und Konstant (2,7kwh) in das Haus und Wärmepumpe (lief im Heizbetrieb nur 1 Nacht) reingeschaufelt? 516,88kwh; 93,13kwh + 170,82kwh (=780,83kwh) sind in Summe seit der Inbetriebnahme (April 2024 und die 2 neuen 2025) von den Systemen ins Haus gepumpt worden. Damit werde ich von Jahr zu Jahr dokumentieren wann diese Systeme (Summe ca. 1600 Euro Investitionskosten) im Geld sind. Für den Monat Mai wurden von den 3 Systemen 63,47kwh Nachts in das Haus und die Buderus Heizung (1 Nacht) geschoben. Hier die 3 Anlagen (Tuya Einspeise-Steckdosen) mit Summenangaben und Monatswerten im Monats-Detail:
Balkon-Kraftwerk auf dem Carport: Die kleine Carport-Installation ballert mittlerweile richtig heftig viel Strom vom Carport-Dach. Der HM800 der Carport-Anlage hat bis Anfang April 2025 ca. 642,67kwh (Mitte Mai 2024) vom Carportdach gefischt. Der neue HM1500 hat in diesem Mai 242,37kwh produziert. Also in Summe hat das Carport somit 1034.22kwh geliefert. Somit ist es nun möglich alle 3 Einspeise-Systeme ausschliesslich mit dem Strom vom Carport zu laden wobei diese Ladung besonders schnell erledigt ist, wenn die Wärmepumpe nicht läuft, also sich im Heizbetrieb befindet. Dann geht pro Akku und Nacht 15-20% der Kapazität ins Haus. Und das bisschen an Energie muss dann nur noch am Folgetag wieder aufgefüllt werden. In der Übergangszeit (Wärmepumpe im Heizbetrieb) mit längen Nächten haben die 3 Systeme aber einiges zu leisten und sind dann alle 3 morgens fast leer. So passt das nun perfekt und genau wie von mir gewünscht.
Die myenergie ZAPPI Wallbox: Diesen Mai wurden aufgrund von Urlaub in den USA (=kein Auto gefahren) nur 14,89kwh in das E-Auto geladen. Durch das Carport-Upgrade ist nun dauerhaft genug Energie für alles (Haus; 8,1kwh Speicher & E-Auto) vorhanden.
Hier die 4.2kwp Photovoltaik-Anlage auf dem Dach: Nun kommen wir zur kleinen 4,2kwp Dach PV Anlage und dem Mai-Ertrag. Die Ertragserwartung für den Mai lag bei 425,32kwh und vom Dach kamen satte 596,08kwh. Also ein heftiges Ertragsplus aufgrund des überwiegend schönen Wetters. Das entspricht für diesen Monat ein Plus von 40,15% gegenüber der Ertragserwartung. Ein extrem gutes und absolut respeaktables Monats-Ergebnis!
Nun aber zum Mai 2025 und Carport-Anlage; Nachteinspeisungen also das Ergebnis des zweiten Monats im 9ten Betriebsjahr. Vom Dach kamen in diesem Mai 2025 in Summe 596,08kwh. Der Stromzukauf von Octopus Energy lag für diesen Monat bei 27,47kwh (inkl. täglicher Warmwasseraufbereitung und 1 Nacht Heizen mit der Wärmepumpe), welche bei 29,02 Cents pro Kilowattstunde meines Ökostrom-Tarifes ca. 7,97 Euro Strom Einkaufskosten bedeutet. Von den produzierten 596,08kwh habe ich 88,68kwh + 155,85kwh (Formel: 1. Eigenverbrauch + Netzeinspeichung - Gesamterzeugung =x! 2. Produktion Carport -x! = Eigenverbrauch Carport-Strom) von der Carport PV selbst verbraucht, was eine Ersparnis bei einem Kilowattstundenpreis von 29,02 Cents in Summe 70,96 Euro ergibt. Den Rest, also 505,24kwh an Strom (PV und Carport) wurden für 0,123 Cents ins Netz abverkauft. Davon 87,5% also 442,09kwh zu 0,123 Cents und 63,15kwh zu 8,1 Cents was in Summe 54,37 Euro + 5,12 Euro = 59,49 Euro an Einnahmen durch den Stromverkauf bedeutet.
Aber nun schauen wir uns mal die finanziellen Ergebnisse für das 9te Dach-PV Produktionsjahr genauer an...
Und kommen zur Auflistung fuer das laufende Produktionsjahr April 2025 -April 2026:
-April: 39,12 Euro Gewinn durch Verkauf und Einsparung durch Eigenverbrauch 79,21 Euro: Summe 118,33 Euro
-Mai: 59,49 Euro Gewinn durch Verkauf und Einsparung durch Eigenverbrauch 70,96 Euro: Summe 130,45 Euro
Summe nach dem den ersten 2 Monaten im 9 Produktionsjahr: 248,78 Euro
Summe gesamt seit 03 April 2017:
-602,64 Euro (1 April 2017- 1 April 2018)
-660,94 Euro (1 April 2018 -1 April 2019)
-606,47 Euro (1 April 2019 -1 April 2020)
-640,81 Euro (1 April 2020 -1 April 2021)
-655,16 Euro (1 April 2021 - 1 April 2022)
-648,39 Euro (1 April 2022 - 1 April 2023)
-802,33 Euro (1 April 2023 - 1 April 2024)
-939,07 Euro (1 April 2024 - 1 April 2025)
-248,78 Euro (1 April 2025 - 1 April 2026)= SUMME: 5804,59 Euro.
Der zweite Monat im 9ten Produktionsjahr legt wie auch schon der Vormonat April erneut sehr gut vor. Schauen wir mal wohin uns dieses Jahr führen wird. Von den Investitionskosten in Höhe von 6600 Euro resp. 7854 inkl. MwSt. für die Dach PV sind wir nicht mehr weit entfernt. In diesem 9ten Produktionsjahr wird die 6600 Euro Marke fallen und das Jahr drauf also irgendwann im 10 Produktionsjahr auch die 7854 Euro Grenze. Somit hat sich die Investition der PV-Anlage armortisiert. Die Carportanlage welche ja jetzt nur hilft die grosse PV-Anlage zu stützen kommt dann danach (schaetze mal das wird ein halbes jahr dauern) und danach dann die 3 Speicher (8,1kwh Kapazität) Systeme was ca. 1-2 Jahre dauern wird. Alles läuft somit besser als geplant und das trotz um 23% gesunkender Strom-Bezugskosten. Aber diese spielen durch die Speicher keine wirklich entscheidende Rolle, da sich immer mehr alles in Richtung Eigenverbrauch bewegt, was ja auch der Sinn einer PV-Anlage ist und die wirtschaftlichkeit massiv pusht!
Tägliche Warmwasser-Zieltemperatur: 50 Grad; Heizen: 22-23 Grad im ganzen Haus inkl. Flur; Badezimmer; Küche (=140qm)! Aussentemperaturen Nachts zwischen 15 und Minus 10 (!!!) Grad. Hier die Daten für Oktober bis 31 Mai:
Oktober 2024: Warmwasser: Es wurden 43,9kwh an Strom für Warmwasser (fast alles davon wurde von der PV-Anlage gedeckelt) in die Wärmepumpe gesteckt und diese hat 167,6kwh Wärmeenergie draus gemacht. Das entspricht einer Monatsarbeitszahl von 3,817
Heizung: Es wurden 127,5kwh an Strom für die Heizung (fast alles davon wurde von der PV-Anlage gedeckelt) in die Wärmepumpe gesteckt und diese hat 457,2kwh Wärmeenergie draus gemacht. Das entspricht einer Monatsarbeitszahl von 3,59
November 2024: Warmwasser: Es wurden 49kwh an Strom für Warmwasser in die Wärmepumpe gesteckt und diese hat 162kwh Wärmeenergie draus gemacht. Das entspricht einer Monatsarbeitszahl von 3,31
Heizung: Es wurden 340kwh an Strom für die Heizung in die Wärmepumpe gesteckt und diese hat 1118kwh Wärmeenergie draus gemacht. Das entspricht einer Monatsarbeitszahl von 3,29
Dezember 2024: Warmwasser: Es wurden 34kwh an Strom für Warmwasser in die Wärmepumpe gesteckt und diese hat 98kwh Wärmeenergie draus gemacht. Das entspricht einer Monatsarbeitszahl von 2,88
Heizung: Es wurden 441kwh an Strom für die Heizung in die Wärmepumpe gesteckt und diese hat 1409kwh Wärmeenergie draus gemacht. Das entspricht einer Monatsarbeitszahl von 3,2
Januar 2025: Warmwasser: Es wurden 66kwh an Strom für Warmwasser in die Wärmepumpe gesteckt und diese hat 190kwh Wärmeenergie draus gemacht. Das entspricht einer Monatsarbeitszahl von 2,88
Heizung: Es wurden 541kwh an Strom für die Heizung in die Wärmepumpe gesteckt und diese hat 1608kwh Wärmeenergie draus gemacht. Das entspricht einer Monatsarbeitszahl von 2,97
Februar 2025: Warmwasser: Es wurden 63kwh an Strom für Warmwasser in die Wärmepumpe gesteckt und diese hat 184kwh Wärmeenergie draus gemacht. Das entspricht einer Monatsarbeitszahl von 2,92
Heizung: Es wurden 450kwh an Strom für die Heizung in die Wärmepumpe gesteckt und diese hat 1392kwh Wärmeenergie draus gemacht. Das entspricht einer Monatsarbeitszahl von 3,09
März 2025: Warmwasser: Es wurden xxkwh an Strom für Warmwasser in die Wärmepumpe gesteckt und diese hat xxxkwh Wärmeenergie draus gemacht. Das entspricht einer Monatsarbeitszahl von x,xx
Heizung: Es wurden xxxkwh an Strom für die Heizung in die Wärmepumpe gesteckt und diese hat xxxxkwh Wärmeenergie draus gemacht. Das entspricht einer Monatsarbeitszahl von x,xx. Aufgrund der Buderus-Techniker und Firmware-Update und damit verbundenen Löschung der Daten kann ich Strombezug nicht exakt angeben aber recht genau verrechnen. Dieser Lag für den März für Warmwasser und Heizung bei zusammen ca. 390kwh
April 2025: Warmwasser: Es wurden 53kwh an Strom für Warmwasser in die Wärmepumpe gesteckt und diese hat 176kwh Wärmeenergie draus gemacht. Das entspricht einer Monatsarbeitszahl von 3,32
Heizung: Es wurden 115kwh an Strom für die Heizung in die Wärmepumpe gesteckt und diese hat 397kwh Wärmeenergie draus gemacht. Das entspricht einer Monatsarbeitszahl von 3,45
Mai 2025: Warmwasser: Es wurden 38kwh an Strom für Warmwasser in die Wärmepumpe gesteckt und diese hat 118kwh Wärmeenergie draus gemacht. Das entspricht einer Monatsarbeitszahl von 3,11
Heizung: Es wurden 4,1kwh an Strom für die Heizung in die Wärmepumpe gesteckt und diese hat 13,4kwh Wärmeenergie draus gemacht. Das entspricht einer Monatsarbeitszahl von 3,27
Fazit: Derzeit sieht es so aus das das erste Betriebsjahr im Vergleich zum GAS ca. 1250 Euro Ersparnis einbringen wird und dieser Winter war vergleichsweise kalt. Hier liegt aber noch eine Fehlermöglichkeit von +-50 Euro. Stand heute: 879 Euro resp. 3000kwh habe ich für die Energie für das Haus plus Heizung bezahlt. Gerechnet habe ich mit 5000kwh was auch deutlich unter dem liegen würde das ich mit GAS und Strom zu zahlen hätte. Und nun kommen die Monate wo der Strombezug pro Monat auf wenige Euro pro Monat zusammen schrumpft (durch die Speicher und PV). D.h. die Umrüstung weg vom GAS hin zur Wärmepumpe war genau der RICHTIGE Schritt. Und die PV-Anlage; Carport-Anlage und Speicher optimieren alles perfekter als erwartet. Bin hochzufrieden und schaetze das Ocopus meinen Abschlag im September auf 75 Euro pro Monat senken wird. 75 Euro um das komplette Haus mit Strom zu versorgen inkl. Heizung im Winter in einem unsarnierten Haus von 1988. Volltreffer und versenkt!
Wer nun wissen moechte was die Anlagen (4,2kwp und 200Watt Insel-Solaranlage) aktuell treiben, kann 3 Zeilen weiter unten, auf die 24/7 LIVE-Daten beider Anlagen klicken! Hinweis: Im April 2025 ist SMA zu ennexOS umgezogen (alle Daten wurden portiert), sodass es derzeit nicht mehr die Möglichkeit gibt die 4,2kwp Dachanlage LIVE öffentlich zu stellen.
200 Watt Insel-Solaranlage (Nutzername: Forum; Passwort:Forum. Unter HOME dann auf PERLES INSEL-SOLARANLAGE klicken)
Hier die Links mit den LIVE-Daten samt Historie (Installation: 10/2016 und Data Logging-Start 22.02.2018):
Anlage-Komplett (24/7 LIVE-DATEN): https://goo.gl/iiMfSU
- Michael
- Beiträge: 5670
- Registriert: Fr 23. Jul 2010, 01:48
- Wohnort: Schleswig-Holstein
- Kontaktdaten:
Dach-PV & BKKW (Carport PV) & Insel-Solaranlage: Juni 2025
Sonntag, der 01.06.2025 bis einschliesslich Montag, der 30.06.2025:
Wettersituation: Dieser Juni war stellenweise etwas durchwachsen. 18 satte Sonnentage und 12 Tage mit leichter Bewölung von denen auch ein paar mit Regen dabei waren, standen auf dem Wetter-Programm. Generell war auch dieser Juni mal wieder viel zu trocken und die paar Regentage konnte die Situation für die Natur und ausgetrockneten Böden nicht bessern. Grundsätzlich war es aber ein schöner Monat. Siehe hier:
Die kleine 200 Watt Insel-Solaranlage: Der LiFePo4 100Ah Akku macht nach wie vor eine exellente Figur. Ein Spannungsabfall Nachts unter Last ist fast nicht zu erkennen und die Spannung liegt wie festgenagelt bei ca. 13,25 Volt. Wie nicht viel anders zu erwarten ist der Akku schon nach kurzer Zeit wieder auf 100% geladen, denn die Nächte sind mittlerweile extrem kurz geworden. Was nun noch neu hinzukommen wird ist mein Anthbot Rasenmäher Roboter. Hierzu werde ich im Juli ein 12 auf 24 Volt Step-Up Konverter mit 3 Ampere (52 Watt) in die Insel-Anlage einrüsten, der dann den Mäh-Roboter nach getaner Arbeit mit den Panels oder aus dem Akku aufladen wird. Denn exakt für solche Anwendungen habe ich die Inselanlage und wieso nicht auch einen Rasenmäh-Roboter und die RTK-Antenne dauerhaft mit Strom aus der Insel-Anlage versorgen? Im Juli werde ich dann berichten. Hier nun noch die taktischen Daten der Insel-Anlage:
2 * 2,7kwh LiFePo4 DIY Speicher dynamische Ladung & Einspeisung + 2,7kwh LiFePo4 Konstanteinspeise-Anlage (=8,1kwh):
Alle 3 Anlagen laufen absolut perfekt und störungsfrei, wobei diese bei immer kürzeren Nächten immer weniger zu tun bekommen und nur einen Bruchteil Ihrer Kapazität los werden. Ende Juni habe ich aber noch etwas an den Einspeisezeiten gefeilt, denn mir mist aufgefallen das zum Sonnenuntergang und Sonnenaufgang immer noch etwas Bezug generiert wurde. Also springen die Systeme nun 50 Min. vor Sonnenuntergang an und laufen bis 120 nach Sonnenaufgang. Der Strombezug pro Tag findet immer nur zu den Übergangszeiten statt. Somit verhindere ich das etwas Strom bezugen wird bis die Carportpanel und PV-Anlage auf dem Dach genug Strom produzieren. Was haben die drei Nacheinspeisungen nun im Juni 2 mal dynamisch (Summe 5,4kwh) und Konstant (2,7kwh) in das Haus reingeschaufelt? 535,76kwh; 113,85kwh + 201,85kwh (=851,46kwh) sind in Summe seit der Inbetriebnahme (April 2024 und die 2 neuen 2025) von den Systemen ins Haus gepumpt worden. Damit werde ich von Jahr zu Jahr dokumentieren wann diese Systeme (Summe ca. 1600 Euro Investitionskosten) im Geld sind. Für den Monat Juni wurden von den 3 Systemen 69,98kwh Nachts in das Haus geschoben. Und die Nächste sind gerade im Juni sehr kurz. Hier die 3 Anlagen (Tuya Einspeise-Steckdosen) mit Summenangaben und Monatswerten im Monats-Detail:
Balkon-Kraftwerk auf dem Carport: Die kleine Carport-Installation war auch diesen Juni sehr fleissig und fische erneut mächtig Strom vom Carport-Dach. Der alte HM800 der Carport-Anlage hat bis Anfang April 2025 ca. 642,67kwh (Mitte Mai 2024) vom Carportdach gefischt. Der neue HM1500 (Installation Mitte Mai 2025) hat in diesem Juni 620kwh produziert. Also in Summe hat das Carport somit 1262.67kwh geliefert. Somit ist es nun möglich alle 3 Einspeise-Systeme ausschliesslich mit dem Strom vom Carport zu laden wobei diese Ladung besonders schnell erledigt ist. Dann geht pro Akku und Nacht 15-20% der Kapazität ins Haus. Und das bisschen an Energie muss dann nur noch am Folgetag wieder aufgefüllt werden. In der Übergangszeit (Wärmepumpe im Heizbetrieb) mit längen Nächten haben die 3 Systeme aber einiges zu leisten und sind dann alle 3 morgens fast leer. Seit Mai 2024 hat die Carport-Anlage nun schon nach nur 13 Monaten 392,69 Euro erwirtschaftet. Genial!
Die myenergie ZAPPI Wallbox: Diesen Juni flossen vom meinem PV-Strom 62,33kwh ins E-Auto. Durch das Carport-Upgrade ist nun dauerhaft genug Energie für alles (Haus; 8,1kwh Speicher & E-Auto) vorhanden.
Hier die 4.2kwp Photovoltaik-Anlage auf dem Dach: Nun kommen wir zur kleinen 4,2kwp Dach PV Anlage und dem Juni-Ertrag. Die Ertragserwartung für den Juni lag bei 419,29kwh und vom Dach kamen satte 524,48kwh. Das entspricht für diesen Monat ein Plus von 25,09% gegenüber der Ertragserwartung. Da es diesen Monat an 12 Tagen nicht optimal mit dem Wetter lief dennoch ein sehr gutes und absolut solides Monats-Ergebnis!
Nun aber zum Juni 2025 und Carport-Anlage; Nachteinspeisungen also das Ergebnis des dritten Monats im 9ten Betriebsjahr. Vom Dach kamen in diesem Juni 2025 in Summe 524,48kwh. Der Stromzukauf von Octopus Energy lag für diesen Monat bei 39,27kwh (inkl. täglicher Warmwasseraufbereitung der Wärmepumpe), welche bei 29,02 Cents pro Kilowattstunde meines Ökostrom-Tarifes ca. 11,40 Euro Strom Einkaufskosten bedeutet. Von den produzierten 524,48kwh habe ich 139,25kwh + 66,68kwh (Formel: 1. Eigenverbrauch + Netzeinspeisung - Gesamterzeugung =x! 2. Produktion Carport -x! = Eigenverbrauch Carport-Strom) von der Carport PV selbst verbraucht, was eine Ersparnis bei einem Kilowattstundenpreis von 29,02 Cents in Summe 59,76 Euro ergibt. Den Rest, also 452,16kwh an Strom (PV und Carport) wurden für 0,123 Cents ins Netz abverkauft. Davon 87,5% also 395,67kwh zu 0,123 Cents und 56,52kwh zu 8,1 Cents was in Summe 48,67 Euro + 4,58 Euro = 53,25 Euro an Einnahmen durch den Stromverkauf bedeutet.
Aber nun schauen wir uns mal die finanziellen Ergebnisse für das 9te Dach-PV Produktionsjahr genauer an...
Und kommen zur Auflistung fuer das laufende Produktionsjahr April 2025 -April 2026:
-April: 39,12 Euro Gewinn durch Verkauf und Einsparung durch Eigenverbrauch 79,21 Euro: Summe 118,33 Euro
-Mai: 59,49 Euro Gewinn durch Verkauf und Einsparung durch Eigenverbrauch 70,96 Euro: Summe 130,45 Euro
-Juni: 53,25 Euro Gewinn durch Verkauf und Einsparung durch Eigenverbrauch 59,76 Euro: Summe 113,01 Euro
Summe nach dem den ersten 3 Monaten im 9 Produktionsjahr: 361,79 Euro
Summe gesamt seit 03 April 2017:
-602,64 Euro (1 April 2017- 1 April 2018)
-660,94 Euro (1 April 2018 -1 April 2019)
-606,47 Euro (1 April 2019 -1 April 2020)
-640,81 Euro (1 April 2020 -1 April 2021)
-655,16 Euro (1 April 2021 - 1 April 2022)
-648,39 Euro (1 April 2022 - 1 April 2023)
-802,33 Euro (1 April 2023 - 1 April 2024)
-939,07 Euro (1 April 2024 - 1 April 2025)
-361,79 Euro (1 April 2025 - 1 April 2026)= SUMME: 5917,60 Euro.
Auch der dritte Monat im 9ten Produktionsjahr legt wie auch schon die beiden Vormonate (April & Mai) erneut sehr gut vor. Schauen wir mal wohin uns dieses Jahr führen wird. Von den Investitionskosten in Höhe von 6600 Euro resp. 7854 inkl. MwSt. für die Dach PV sind wir nicht mehr weit entfernt. Naechstes Jahr 2026 wird die 6600 Euro Marke fallen und das Jahr drauf also irgendwann im 10/11 Produktionsjahr auch die 7854 Euro Grenze. Somit hat sich die Investition der PV-Anlage armortisiert. Die Carportanlage welche ja jetzt nur hilft die grosse PV-Anlage zu stützen kommt dann danach (schaetze mal das wird ein halbes jahr dauern) und danach dann die 3 Speicher (8,1kwh Kapazität) Systeme was ca. 1-2 Jahre dauern wird. Alles läuft somit besser als geplant und das trotz um 23% gesunkender Strom-Bezugskosten. Aber diese spielen durch die Speicher keine wirklich entscheidende Rolle, da sich immer mehr alles in Richtung Eigenverbrauch bewegt, was ja auch der Sinn einer PV-Anlage ist und die wirtschaftlichkeit massiv pusht!
Tägliche Warmwasser-Zieltemperatur: 50 Grad; Heizen: 22-23 Grad im ganzen Haus inkl. Flur; Badezimmer; Küche (=140qm)! Aussentemperaturen Nachts zwischen 15 und Minus 10 (!!!) Grad. Hier die Daten für Oktober 2024 bis 30 Juni 2025:
Oktober 2024: Warmwasser: Es wurden 43,9kwh an Strom für Warmwasser (fast alles davon wurde von der PV-Anlage gedeckelt) in die Wärmepumpe gesteckt und diese hat 167,6kwh Wärmeenergie draus gemacht. Das entspricht einer Monatsarbeitszahl von 3,817
Heizung: Es wurden 127,5kwh an Strom für die Heizung (fast alles davon wurde von der PV-Anlage gedeckelt) in die Wärmepumpe gesteckt und diese hat 457,2kwh Wärmeenergie draus gemacht. Das entspricht einer Monatsarbeitszahl von 3,59
November 2024: Warmwasser: Es wurden 49kwh an Strom für Warmwasser in die Wärmepumpe gesteckt und diese hat 162kwh Wärmeenergie draus gemacht. Das entspricht einer Monatsarbeitszahl von 3,31
Heizung: Es wurden 340kwh an Strom für die Heizung in die Wärmepumpe gesteckt und diese hat 1118kwh Wärmeenergie draus gemacht. Das entspricht einer Monatsarbeitszahl von 3,29
Dezember 2024: Warmwasser: Es wurden 34kwh an Strom für Warmwasser in die Wärmepumpe gesteckt und diese hat 98kwh Wärmeenergie draus gemacht. Das entspricht einer Monatsarbeitszahl von 2,88
Heizung: Es wurden 441kwh an Strom für die Heizung in die Wärmepumpe gesteckt und diese hat 1409kwh Wärmeenergie draus gemacht. Das entspricht einer Monatsarbeitszahl von 3,2
Januar 2025: Warmwasser: Es wurden 66kwh an Strom für Warmwasser in die Wärmepumpe gesteckt und diese hat 190kwh Wärmeenergie draus gemacht. Das entspricht einer Monatsarbeitszahl von 2,88
Heizung: Es wurden 541kwh an Strom für die Heizung in die Wärmepumpe gesteckt und diese hat 1608kwh Wärmeenergie draus gemacht. Das entspricht einer Monatsarbeitszahl von 2,97
Februar 2025: Warmwasser: Es wurden 63kwh an Strom für Warmwasser in die Wärmepumpe gesteckt und diese hat 184kwh Wärmeenergie draus gemacht. Das entspricht einer Monatsarbeitszahl von 2,92
Heizung: Es wurden 450kwh an Strom für die Heizung in die Wärmepumpe gesteckt und diese hat 1392kwh Wärmeenergie draus gemacht. Das entspricht einer Monatsarbeitszahl von 3,09
März 2025: Warmwasser: Es wurden xxkwh an Strom für Warmwasser in die Wärmepumpe gesteckt und diese hat xxxkwh Wärmeenergie draus gemacht. Das entspricht einer Monatsarbeitszahl von x,xx
Heizung: Es wurden xxxkwh an Strom für die Heizung in die Wärmepumpe gesteckt und diese hat xxxxkwh Wärmeenergie draus gemacht. Das entspricht einer Monatsarbeitszahl von x,xx. Aufgrund der Buderus-Techniker und Firmware-Update und damit verbundenen Löschung der Daten kann ich Strombezug nicht exakt angeben aber recht genau verrechnen. Dieser Lag für den März für Warmwasser und Heizung bei zusammen ca. 390kwh
April 2025: Warmwasser: Es wurden 53kwh an Strom für Warmwasser in die Wärmepumpe gesteckt und diese hat 176kwh Wärmeenergie draus gemacht. Das entspricht einer Monatsarbeitszahl von 3,32
Heizung: Es wurden 115kwh an Strom für die Heizung in die Wärmepumpe gesteckt und diese hat 397kwh Wärmeenergie draus gemacht. Das entspricht einer Monatsarbeitszahl von 3,45
Mai 2025: Warmwasser: Es wurden 38kwh an Strom für Warmwasser in die Wärmepumpe gesteckt und diese hat 118kwh Wärmeenergie draus gemacht. Das entspricht einer Monatsarbeitszahl von 3,11
Heizung: Es wurden 4,1kwh an Strom für die Heizung in die Wärmepumpe gesteckt und diese hat 13,4kwh Wärmeenergie draus gemacht. Das entspricht einer Monatsarbeitszahl von 3,27
Juni 2025: Warmwasser: Es wurden 47kwh an Strom für Warmwasser in die Wärmepumpe gesteckt und diese hat 164kwh Wärmeenergie draus gemacht. Das entspricht einer Monatsarbeitszahl von 3,49
Fazit: Stand heute: 879 Euro resp. 3000kwh habe ich für die Energie für das Haus plus Heizung bezahlt. Gerechnet habe ich mit 5000kwh was auch deutlich unter dem liegen würde das ich mit GAS und Strom zu zahlen hätte. Und nun kommen die Monate wo der Strombezug pro Monat auf wenige Euro pro Monat zusammen schrumpft (durch die Speicher und PV). D.h. die Umrüstung weg vom GAS hin zur Wärmepumpe war genau der RICHTIGE Schritt. Und die PV-Anlage; Carport-Anlage und Speicher optimieren alles perfekter als erwartet. Bin hochzufrieden und schaetze das Ocopus meinen Abschlag im September auf 75 Euro pro Monat senken wird. 75 Euro um das komplette Haus mit Strom zu versorgen inkl. Heizung im Winter in einem unsarnierten Haus von 1988. Volltreffer und versenkt!
Wer nun wissen moechte was die Anlagen (4,2kwp und 200Watt Insel-Solaranlage) aktuell treiben, kann 3 Zeilen weiter unten, auf die 24/7 LIVE-Daten beider Anlagen klicken! Hinweis: Im April 2025 ist SMA zu ennexOS umgezogen (alle Daten wurden portiert), sodass es derzeit nicht mehr die Möglichkeit gibt die 4,2kwp Dachanlage LIVE öffentlich zu stellen.
200 Watt Insel-Solaranlage (Nutzername: Forum; Passwort:Forum. Unter HOME dann auf PERLES INSEL-SOLARANLAGE klicken)
Hier die Links mit den LIVE-Daten samt Historie (Installation: 10/2016 und Data Logging-Start 22.02.2018):
Anlage-Komplett (24/7 LIVE-DATEN): https://goo.gl/iiMfSU
Wettersituation: Dieser Juni war stellenweise etwas durchwachsen. 18 satte Sonnentage und 12 Tage mit leichter Bewölung von denen auch ein paar mit Regen dabei waren, standen auf dem Wetter-Programm. Generell war auch dieser Juni mal wieder viel zu trocken und die paar Regentage konnte die Situation für die Natur und ausgetrockneten Böden nicht bessern. Grundsätzlich war es aber ein schöner Monat. Siehe hier:
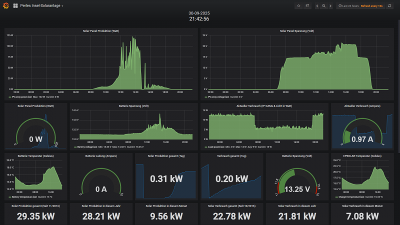
Die kleine 200 Watt Insel-Solaranlage: Der LiFePo4 100Ah Akku macht nach wie vor eine exellente Figur. Ein Spannungsabfall Nachts unter Last ist fast nicht zu erkennen und die Spannung liegt wie festgenagelt bei ca. 13,25 Volt. Wie nicht viel anders zu erwarten ist der Akku schon nach kurzer Zeit wieder auf 100% geladen, denn die Nächte sind mittlerweile extrem kurz geworden. Was nun noch neu hinzukommen wird ist mein Anthbot Rasenmäher Roboter. Hierzu werde ich im Juli ein 12 auf 24 Volt Step-Up Konverter mit 3 Ampere (52 Watt) in die Insel-Anlage einrüsten, der dann den Mäh-Roboter nach getaner Arbeit mit den Panels oder aus dem Akku aufladen wird. Denn exakt für solche Anwendungen habe ich die Inselanlage und wieso nicht auch einen Rasenmäh-Roboter und die RTK-Antenne dauerhaft mit Strom aus der Insel-Anlage versorgen? Im Juli werde ich dann berichten. Hier nun noch die taktischen Daten der Insel-Anlage:
2 * 2,7kwh LiFePo4 DIY Speicher dynamische Ladung & Einspeisung + 2,7kwh LiFePo4 Konstanteinspeise-Anlage (=8,1kwh):
Alle 3 Anlagen laufen absolut perfekt und störungsfrei, wobei diese bei immer kürzeren Nächten immer weniger zu tun bekommen und nur einen Bruchteil Ihrer Kapazität los werden. Ende Juni habe ich aber noch etwas an den Einspeisezeiten gefeilt, denn mir mist aufgefallen das zum Sonnenuntergang und Sonnenaufgang immer noch etwas Bezug generiert wurde. Also springen die Systeme nun 50 Min. vor Sonnenuntergang an und laufen bis 120 nach Sonnenaufgang. Der Strombezug pro Tag findet immer nur zu den Übergangszeiten statt. Somit verhindere ich das etwas Strom bezugen wird bis die Carportpanel und PV-Anlage auf dem Dach genug Strom produzieren. Was haben die drei Nacheinspeisungen nun im Juni 2 mal dynamisch (Summe 5,4kwh) und Konstant (2,7kwh) in das Haus reingeschaufelt? 535,76kwh; 113,85kwh + 201,85kwh (=851,46kwh) sind in Summe seit der Inbetriebnahme (April 2024 und die 2 neuen 2025) von den Systemen ins Haus gepumpt worden. Damit werde ich von Jahr zu Jahr dokumentieren wann diese Systeme (Summe ca. 1600 Euro Investitionskosten) im Geld sind. Für den Monat Juni wurden von den 3 Systemen 69,98kwh Nachts in das Haus geschoben. Und die Nächste sind gerade im Juni sehr kurz. Hier die 3 Anlagen (Tuya Einspeise-Steckdosen) mit Summenangaben und Monatswerten im Monats-Detail:
Balkon-Kraftwerk auf dem Carport: Die kleine Carport-Installation war auch diesen Juni sehr fleissig und fische erneut mächtig Strom vom Carport-Dach. Der alte HM800 der Carport-Anlage hat bis Anfang April 2025 ca. 642,67kwh (Mitte Mai 2024) vom Carportdach gefischt. Der neue HM1500 (Installation Mitte Mai 2025) hat in diesem Juni 620kwh produziert. Also in Summe hat das Carport somit 1262.67kwh geliefert. Somit ist es nun möglich alle 3 Einspeise-Systeme ausschliesslich mit dem Strom vom Carport zu laden wobei diese Ladung besonders schnell erledigt ist. Dann geht pro Akku und Nacht 15-20% der Kapazität ins Haus. Und das bisschen an Energie muss dann nur noch am Folgetag wieder aufgefüllt werden. In der Übergangszeit (Wärmepumpe im Heizbetrieb) mit längen Nächten haben die 3 Systeme aber einiges zu leisten und sind dann alle 3 morgens fast leer. Seit Mai 2024 hat die Carport-Anlage nun schon nach nur 13 Monaten 392,69 Euro erwirtschaftet. Genial!
Die myenergie ZAPPI Wallbox: Diesen Juni flossen vom meinem PV-Strom 62,33kwh ins E-Auto. Durch das Carport-Upgrade ist nun dauerhaft genug Energie für alles (Haus; 8,1kwh Speicher & E-Auto) vorhanden.
Hier die 4.2kwp Photovoltaik-Anlage auf dem Dach: Nun kommen wir zur kleinen 4,2kwp Dach PV Anlage und dem Juni-Ertrag. Die Ertragserwartung für den Juni lag bei 419,29kwh und vom Dach kamen satte 524,48kwh. Das entspricht für diesen Monat ein Plus von 25,09% gegenüber der Ertragserwartung. Da es diesen Monat an 12 Tagen nicht optimal mit dem Wetter lief dennoch ein sehr gutes und absolut solides Monats-Ergebnis!
Nun aber zum Juni 2025 und Carport-Anlage; Nachteinspeisungen also das Ergebnis des dritten Monats im 9ten Betriebsjahr. Vom Dach kamen in diesem Juni 2025 in Summe 524,48kwh. Der Stromzukauf von Octopus Energy lag für diesen Monat bei 39,27kwh (inkl. täglicher Warmwasseraufbereitung der Wärmepumpe), welche bei 29,02 Cents pro Kilowattstunde meines Ökostrom-Tarifes ca. 11,40 Euro Strom Einkaufskosten bedeutet. Von den produzierten 524,48kwh habe ich 139,25kwh + 66,68kwh (Formel: 1. Eigenverbrauch + Netzeinspeisung - Gesamterzeugung =x! 2. Produktion Carport -x! = Eigenverbrauch Carport-Strom) von der Carport PV selbst verbraucht, was eine Ersparnis bei einem Kilowattstundenpreis von 29,02 Cents in Summe 59,76 Euro ergibt. Den Rest, also 452,16kwh an Strom (PV und Carport) wurden für 0,123 Cents ins Netz abverkauft. Davon 87,5% also 395,67kwh zu 0,123 Cents und 56,52kwh zu 8,1 Cents was in Summe 48,67 Euro + 4,58 Euro = 53,25 Euro an Einnahmen durch den Stromverkauf bedeutet.
Aber nun schauen wir uns mal die finanziellen Ergebnisse für das 9te Dach-PV Produktionsjahr genauer an...
Und kommen zur Auflistung fuer das laufende Produktionsjahr April 2025 -April 2026:
-April: 39,12 Euro Gewinn durch Verkauf und Einsparung durch Eigenverbrauch 79,21 Euro: Summe 118,33 Euro
-Mai: 59,49 Euro Gewinn durch Verkauf und Einsparung durch Eigenverbrauch 70,96 Euro: Summe 130,45 Euro
-Juni: 53,25 Euro Gewinn durch Verkauf und Einsparung durch Eigenverbrauch 59,76 Euro: Summe 113,01 Euro
Summe nach dem den ersten 3 Monaten im 9 Produktionsjahr: 361,79 Euro
Summe gesamt seit 03 April 2017:
-602,64 Euro (1 April 2017- 1 April 2018)
-660,94 Euro (1 April 2018 -1 April 2019)
-606,47 Euro (1 April 2019 -1 April 2020)
-640,81 Euro (1 April 2020 -1 April 2021)
-655,16 Euro (1 April 2021 - 1 April 2022)
-648,39 Euro (1 April 2022 - 1 April 2023)
-802,33 Euro (1 April 2023 - 1 April 2024)
-939,07 Euro (1 April 2024 - 1 April 2025)
-361,79 Euro (1 April 2025 - 1 April 2026)= SUMME: 5917,60 Euro.
Auch der dritte Monat im 9ten Produktionsjahr legt wie auch schon die beiden Vormonate (April & Mai) erneut sehr gut vor. Schauen wir mal wohin uns dieses Jahr führen wird. Von den Investitionskosten in Höhe von 6600 Euro resp. 7854 inkl. MwSt. für die Dach PV sind wir nicht mehr weit entfernt. Naechstes Jahr 2026 wird die 6600 Euro Marke fallen und das Jahr drauf also irgendwann im 10/11 Produktionsjahr auch die 7854 Euro Grenze. Somit hat sich die Investition der PV-Anlage armortisiert. Die Carportanlage welche ja jetzt nur hilft die grosse PV-Anlage zu stützen kommt dann danach (schaetze mal das wird ein halbes jahr dauern) und danach dann die 3 Speicher (8,1kwh Kapazität) Systeme was ca. 1-2 Jahre dauern wird. Alles läuft somit besser als geplant und das trotz um 23% gesunkender Strom-Bezugskosten. Aber diese spielen durch die Speicher keine wirklich entscheidende Rolle, da sich immer mehr alles in Richtung Eigenverbrauch bewegt, was ja auch der Sinn einer PV-Anlage ist und die wirtschaftlichkeit massiv pusht!
Tägliche Warmwasser-Zieltemperatur: 50 Grad; Heizen: 22-23 Grad im ganzen Haus inkl. Flur; Badezimmer; Küche (=140qm)! Aussentemperaturen Nachts zwischen 15 und Minus 10 (!!!) Grad. Hier die Daten für Oktober 2024 bis 30 Juni 2025:
Oktober 2024: Warmwasser: Es wurden 43,9kwh an Strom für Warmwasser (fast alles davon wurde von der PV-Anlage gedeckelt) in die Wärmepumpe gesteckt und diese hat 167,6kwh Wärmeenergie draus gemacht. Das entspricht einer Monatsarbeitszahl von 3,817
Heizung: Es wurden 127,5kwh an Strom für die Heizung (fast alles davon wurde von der PV-Anlage gedeckelt) in die Wärmepumpe gesteckt und diese hat 457,2kwh Wärmeenergie draus gemacht. Das entspricht einer Monatsarbeitszahl von 3,59
November 2024: Warmwasser: Es wurden 49kwh an Strom für Warmwasser in die Wärmepumpe gesteckt und diese hat 162kwh Wärmeenergie draus gemacht. Das entspricht einer Monatsarbeitszahl von 3,31
Heizung: Es wurden 340kwh an Strom für die Heizung in die Wärmepumpe gesteckt und diese hat 1118kwh Wärmeenergie draus gemacht. Das entspricht einer Monatsarbeitszahl von 3,29
Dezember 2024: Warmwasser: Es wurden 34kwh an Strom für Warmwasser in die Wärmepumpe gesteckt und diese hat 98kwh Wärmeenergie draus gemacht. Das entspricht einer Monatsarbeitszahl von 2,88
Heizung: Es wurden 441kwh an Strom für die Heizung in die Wärmepumpe gesteckt und diese hat 1409kwh Wärmeenergie draus gemacht. Das entspricht einer Monatsarbeitszahl von 3,2
Januar 2025: Warmwasser: Es wurden 66kwh an Strom für Warmwasser in die Wärmepumpe gesteckt und diese hat 190kwh Wärmeenergie draus gemacht. Das entspricht einer Monatsarbeitszahl von 2,88
Heizung: Es wurden 541kwh an Strom für die Heizung in die Wärmepumpe gesteckt und diese hat 1608kwh Wärmeenergie draus gemacht. Das entspricht einer Monatsarbeitszahl von 2,97
Februar 2025: Warmwasser: Es wurden 63kwh an Strom für Warmwasser in die Wärmepumpe gesteckt und diese hat 184kwh Wärmeenergie draus gemacht. Das entspricht einer Monatsarbeitszahl von 2,92
Heizung: Es wurden 450kwh an Strom für die Heizung in die Wärmepumpe gesteckt und diese hat 1392kwh Wärmeenergie draus gemacht. Das entspricht einer Monatsarbeitszahl von 3,09
März 2025: Warmwasser: Es wurden xxkwh an Strom für Warmwasser in die Wärmepumpe gesteckt und diese hat xxxkwh Wärmeenergie draus gemacht. Das entspricht einer Monatsarbeitszahl von x,xx
Heizung: Es wurden xxxkwh an Strom für die Heizung in die Wärmepumpe gesteckt und diese hat xxxxkwh Wärmeenergie draus gemacht. Das entspricht einer Monatsarbeitszahl von x,xx. Aufgrund der Buderus-Techniker und Firmware-Update und damit verbundenen Löschung der Daten kann ich Strombezug nicht exakt angeben aber recht genau verrechnen. Dieser Lag für den März für Warmwasser und Heizung bei zusammen ca. 390kwh
April 2025: Warmwasser: Es wurden 53kwh an Strom für Warmwasser in die Wärmepumpe gesteckt und diese hat 176kwh Wärmeenergie draus gemacht. Das entspricht einer Monatsarbeitszahl von 3,32
Heizung: Es wurden 115kwh an Strom für die Heizung in die Wärmepumpe gesteckt und diese hat 397kwh Wärmeenergie draus gemacht. Das entspricht einer Monatsarbeitszahl von 3,45
Mai 2025: Warmwasser: Es wurden 38kwh an Strom für Warmwasser in die Wärmepumpe gesteckt und diese hat 118kwh Wärmeenergie draus gemacht. Das entspricht einer Monatsarbeitszahl von 3,11
Heizung: Es wurden 4,1kwh an Strom für die Heizung in die Wärmepumpe gesteckt und diese hat 13,4kwh Wärmeenergie draus gemacht. Das entspricht einer Monatsarbeitszahl von 3,27
Juni 2025: Warmwasser: Es wurden 47kwh an Strom für Warmwasser in die Wärmepumpe gesteckt und diese hat 164kwh Wärmeenergie draus gemacht. Das entspricht einer Monatsarbeitszahl von 3,49
Fazit: Stand heute: 879 Euro resp. 3000kwh habe ich für die Energie für das Haus plus Heizung bezahlt. Gerechnet habe ich mit 5000kwh was auch deutlich unter dem liegen würde das ich mit GAS und Strom zu zahlen hätte. Und nun kommen die Monate wo der Strombezug pro Monat auf wenige Euro pro Monat zusammen schrumpft (durch die Speicher und PV). D.h. die Umrüstung weg vom GAS hin zur Wärmepumpe war genau der RICHTIGE Schritt. Und die PV-Anlage; Carport-Anlage und Speicher optimieren alles perfekter als erwartet. Bin hochzufrieden und schaetze das Ocopus meinen Abschlag im September auf 75 Euro pro Monat senken wird. 75 Euro um das komplette Haus mit Strom zu versorgen inkl. Heizung im Winter in einem unsarnierten Haus von 1988. Volltreffer und versenkt!
Wer nun wissen moechte was die Anlagen (4,2kwp und 200Watt Insel-Solaranlage) aktuell treiben, kann 3 Zeilen weiter unten, auf die 24/7 LIVE-Daten beider Anlagen klicken! Hinweis: Im April 2025 ist SMA zu ennexOS umgezogen (alle Daten wurden portiert), sodass es derzeit nicht mehr die Möglichkeit gibt die 4,2kwp Dachanlage LIVE öffentlich zu stellen.
200 Watt Insel-Solaranlage (Nutzername: Forum; Passwort:Forum. Unter HOME dann auf PERLES INSEL-SOLARANLAGE klicken)
Hier die Links mit den LIVE-Daten samt Historie (Installation: 10/2016 und Data Logging-Start 22.02.2018):
Anlage-Komplett (24/7 LIVE-DATEN): https://goo.gl/iiMfSU
- Michael
- Beiträge: 5670
- Registriert: Fr 23. Jul 2010, 01:48
- Wohnort: Schleswig-Holstein
- Kontaktdaten:
Dach-PV & BKKW (Carport PV) & Insel-Solaranlage: Juli 2025
Dienstag, der 01.07.2025 bis einschliesslich Donnerstag, der 31.07.2025:
Wettersituation: Dieser Juli geht in die Geschichte als Regenmonat ein. Ich kann mich nicht mehr dran erinnern das es einen Juli gab der so dermassen verregnet war. Den halben Monat nur Regen (den der Boden aber gut gebrauchen konnte) ein anderen Teil des Monats Wolkenverhangen und nur an 11 Tagen sah man die Sonne mehr oder minder. Oder ganz kurz: Ekelhaft! Das Desaster kann man hier im Monats-Chart gut erkennen:
Die kleine 200 Watt Insel-Solaranlage: Der eingerüstete LiFePo4 100Ah Akku macht mir von Monat zu Monat immer mehr Spass. Am 5 Juli also Anfang des Monats habe ich meinen habe Anfang des Monats habe ich als Verbraucher noch den Anthbot Rasenmäher Roboter mit an die Inselanlage angeschlossen. Da dieser 24 Volt zum Laden und den Betrieb benötigt wurde ein 12Volt-->24Volt (3Ampere) StepUp Konverter verbraut der aus den 12,8 Volt Akkustrom 24 Volt macht. Das klappte alles bis zum 23 Juli ausgezeichnet. Der Roboter zog sich aber bis zu 12mal in 24 Stunden regelmaessig längere Zeit bis zu 55 Watt um den Akku nachzuladen und die Peripherie zog auch dauerhaft 10 Watt. Parallel dazu regnete es den ganzen Tag, sodass kaum noch Strom zum Nachladen des Akkus uebrig blieb. Der Verbrauch in 24 Stunden ist durch den Roboter auf bis zu 440Wh geklettert und das hiess das von der Substanz also dem Akku gelebt wurde. Um diesem Verbrauchswahnsinn Einhalt zu gebieten, habe ich meine 2 Channel Relais Anlage mit der ich das IR-Nachtflutlicht und die Überwachungskamera AN/AUSSCHALTEN kann durch ein 4 Channel Relaisboard ersetzt und die Webprogrammierung zum Schalten angepasst:
Mit obigen System ist es nun möglich den Roboter und dessen Peripherie nur bei Bedarf mit Strom zu versorgen. Also primar immer nur dann wenn Rasen gemäht werden soll. 1 Stunde vor dem Rasen mähen wird das System "Roboter" angeschaltet -also mit Strom versorgt- und dann kurze Zeit später wird der Rasen gemäht. Nach Ende des Mähvorgangs lass sich den Akku des Rasenmähers von der Inselanlage laden und ich schalte dann wieder alles mit einem Knopfdruck ab (weiterer Vorteil: Nachts sieht man nun keine helle grüne LED der RTK Antenne mehr). Denn das was das Lade-Managment des Roboters macht war pure Energieverschwendung. Das funktioniert so sehr gut! Und wie sollte es anders sein, auch mein 20 Watt LED Nacht-Flutlicht ist kaputt gegangen, wobei das Flutlicht funktionierte, das IR-Modul war defekt. Zum meinem grossen Erstaunen musste ich feststellen das es 12 Volt Flutlichter mit eingebauten IR-Modul mit dem man die IR-Empfindlichkeit; Leuchtdauer und Helligkeitsschwelle einstellen kann nicht mehr fertig kaufen kann. Also habe ich mir das 12 Volt Flutlicht und IR-Modul einzeln bestelle und zu einem Kit-Verschaltet; getestet und montiert:
Für das mittlerweile in die Jahre gekommene Flutlicht mit dem defekten IR-Modul habe ich einen identischen IR-Ersatz gefunden, der mittlerweile verbaut wurde und das "alte etwas gammelige Flutlicht" nun als Reserve im Schrank liegt. Ansonsten lief alles wie geschnitten Brot mit der Insel-Anlage. Das Problem mit dem monströsen Energie-Hunger des Mäh-Roboters war schnell gelöst (durch die Schaltung) und auch das Flutlicht für die Nacht wurde durch ein neues DIY PERLE Modell ersetzt.
Hier nun noch die taktischen Daten der Insel-Anlage wo man auf dem 2ten Bild recht gut die Energiespitzen (bis zu 55 Watt) des Antbot Roboters zwischen dem 07 und 22 Juli erkennen kann:
2 * 2,7kwh LiFePo4 DIY Speicher dynamische Ladung & Einspeisung + 2,7kwh LiFePo4 Konstanteinspeise-Anlage (=8,1kwh):
Alle 3 Anlagen liefen auch im Juli absolut perfekt und störungsfrei und das optimieren der Einspeisezeiten vom letzten Monat Juni zeigt positive Wirkung. Also springen die Systeme nun 50 Min. vor Sonnenuntergang an und laufen bis 120Min. nach Sonnenaufgang. Der Strombezug pro Tag findet immer nur zu den Übergangszeiten statt. Somit verhindere ich das etwas Strom bezugen wird bis die Carportpanel und PV-Anlage auf dem Dach genug Strom produzieren. Was haben die drei Nacheinspeisungen nun im Juli 2 Anlagen dynamisch (Summe 5,4kwh) und 1 Anlage Konstant (2,7kwh) in das Haus reingeschaufelt? 237,55kwh; 145,88kwh + 552,42kwh (=935,85kwh) sind in Summe seit der Inbetriebnahme (April 2024 und die 2 neuen 2025) von den Systemen ins Haus gepumpt worden. Damit werde ich von Jahr zu Jahr dokumentieren wann diese Systeme (Summe ca. 1600 Euro Investitionskosten) im Geld sind. Für den Monat Juli wurden von den 3 Systemen 84,21kwh Nachts in das Haus geschoben, sodass man schon jetzt bemerkt das der Bedarf Nachts im Vergleich zum Juni steigt und die Nächte ganz langsam immer etwas länger werden. Hier die 3 Anlagen (Tuya Einspeise-Steckdosen) mit Summenangaben und Monatswerten im Monats-Detail:
Balkon-Kraftwerk auf dem Carport: Die kleine Carport-Installation war auch diesen Juli unter erschwerten Bedinungen (Regen satt) fleissig und fische erneut einiges an Strom vom Carport-Dach. Der alte HM800 der Carport-Anlage hat bis Anfang April 2025 ca. 642,67kwh (Mitte Mai 2024) vom Carportdach gefischt. Der neue HM1500 (Installation Mitte Mai 2025) hat in diesem Juli 810,15kwh produziert. Also in Summe hat das Carport somit 1434,82kwh geliefert. Somit ist es nun möglich alle 3 Einspeise-Systeme ausschliesslich mit dem Strom vom Carport zu laden wobei diese Ladung besonders schnell erledigt ist. Dann geht pro Akku und Nacht 30-40% der Kapazität ins Haus. Und das bisschen an Energie muss dann nur noch am Folgetag wieder aufgefüllt werden. Seit Mai 2024 hat die Carport-Anlage nun schon nach nur 14 Monaten 416,38 Euro erwirtschaftet. Genial!
Die myenergie ZAPPI Wallbox: Diesen Juli habe ich die Zappi mit meinem E-Auto orgendlich genutzt und es flossen vom meinem PV-Strom 92.96kwh ins Hyundai Kona E-Auto. Durch das Carport-Upgrade ist nun dauerhaft genug Energie für alles (Haus; 8,1kwh Speicher & E-Auto) vorhanden, sodass nun auch Überschussladungen 4-4,2kw kein Thema sind, so die Sonne mitspielt.
Hier die 4.2kwp Photovoltaik-Anlage auf dem Dach: Nun kommen wir zur kleinen 4,2kwp Dach PV Anlage und dem Juli-Ertrag. Die Ertragserwartung für den Juni lag bei 427,33kwh und vom Dach kamen wegen des gruseligen Wetters gerade mal 441,36kwh. Das entspricht für diesen Monat nur ein mageres Plus von 3% gegenüber der Ertragserwartung. Das ist mit weitem Abstand der schlechteste Juli-Wert seit Inbetriebnahme im Jahr 2017. Dennoch hat es die Anlage wenn auch nur glücklich geschafft knapp über die Ertragserwartung zu klettern. Das ist sehr schade, da der Juli auch Betriebswirtschaftlich immer einer der ganz starken Monate ist.
Nun aber zum Juli 2025 und Carport-Anlage; Nachteinspeisungen also das Ergebnis des vierten Monats im 9ten Betriebsjahr. Vom Dach kamen in diesem Juli 2025 in Summe 441,36kwh. Der Stromzukauf von Octopus Energy lag für diesen Monat bei 43,37kwh (inkl. täglicher Warmwasseraufbereitung der Wärmepumpe), welche bei 29,02 Cents pro Kilowattstunde meines Ökostrom-Tarifes ca. 12,59 Euro Strom Einkaufskosten bedeutet. Von den produzierten 441,37kwh habe ich 181,77kwh + 40,52kwh (Formel: 1. Eigenverbrauch + Netzeinspeisung - Gesamterzeugung =x! 2. Produktion Carport -x! = Eigenverbrauch Carport-Strom) von der Carport PV selbst verbraucht, was eine Ersparnis bei einem Kilowattstundenpreis von 29,02 Cents in Summe 64,51 Euro ergibt. Den Rest, also 300,35kwh an Strom (PV und Carport) wurden für 0,123 Cents ins Netz abverkauft. Davon 87,5% also 262,81kwh zu 0,123 Cents und 37,54kwh zu 8,1 Cents was in Summe 32,33 Euro + 4,62 Euro = 36,95 Euro an Einnahmen durch den Stromverkauf bedeutet.
Aber nun schauen wir uns mal die finanziellen Ergebnisse für das 9te Dach-PV Produktionsjahr genauer an...
Und kommen zur Auflistung fuer das laufende Produktionsjahr April 2025 -April 2026:
-April: 39,12 Euro Gewinn durch Verkauf und Einsparung durch Eigenverbrauch 79,21 Euro: Summe 118,33 Euro
-Mai: 59,49 Euro Gewinn durch Verkauf und Einsparung durch Eigenverbrauch 70,96 Euro: Summe 130,45 Euro
-Juni: 53,25 Euro Gewinn durch Verkauf und Einsparung durch Eigenverbrauch 59,76 Euro: Summe 113,01 Euro
-Juli: 36,95 Euro Gewinn durch Verkauf und Einsparung durch Eigenverbrauch 64,51 Euro: Summe 101,46 Euro
Summe nach dem den ersten 4 Monaten im 9 Produktionsjahr: 463,25 Euro
Summe gesamt seit 03 April 2017:
-602,64 Euro (1 April 2017- 1 April 2018)
-660,94 Euro (1 April 2018 -1 April 2019)
-606,47 Euro (1 April 2019 -1 April 2020)
-640,81 Euro (1 April 2020 -1 April 2021)
-655,16 Euro (1 April 2021 - 1 April 2022)
-648,39 Euro (1 April 2022 - 1 April 2023)
-802,33 Euro (1 April 2023 - 1 April 2024)
-939,07 Euro (1 April 2024 - 1 April 2025)
-463,25 Euro (1 April 2025 - 1 April 2026)= SUMME: 6019,06 Euro.
Der vierte Monat im 9ten Produktionsjahr legt wie auch schon die drei Vormonate (April; Mai & Juni) erneut gut vor, wenn auch wegen des Wetters mit angezogener Handbremse. Schauen wir mal wohin uns dieses Jahr führen wird. Von den Investitionskosten in Höhe von 6600 Euro resp. 7854 inkl. MwSt. für die Dach PV sind wir nicht mehr weit entfernt. Naechstes Jahr 2026 wird die 6600 Euro Marke fallen und das Jahr drauf also irgendwann im 10/11 Produktionsjahr auch die 7854 Euro Grenze. Somit hat sich die Investition der PV-Anlage armortisiert. Die Carportanlage welche ja jetzt nur hilft die grosse PV-Anlage zu stützen kommt dann danach (schaetze mal, das wird ein halbes Jahr dauern) und danach dann die 3 Speicher (8,1kwh Kapazität) Systeme was ca. 1-2 Jahre dauern könnte. Alles läuft somit besser als geplant und das trotz um 23% gesunkender Strom-Bezugskosten durch den Wechsel zu Octopus im Sep. 2024. Aber diese spielen durch die Speicher keine wirklich entscheidende Rolle, da sich immer mehr alles in Richtung Eigenverbrauch bewegt, was ja auch der Sinn einer PV-Anlage ist und die Wirtschaftlichkeit segnifikant pusht!
Tägliche Warmwasser-Zieltemperatur: 50 Grad; Heizen: 22-23 Grad im ganzen Haus inkl. Flur; Badezimmer; Küche (=140qm)! Aussentemperaturen Nachts zwischen 15 und Minus 10 (!!!) Grad. Hier die Daten für Oktober 2024 bis 30 Juli 2025:
Oktober 2024: Warmwasser: Es wurden 43,9kwh an Strom für Warmwasser (fast alles davon wurde von der PV-Anlage gedeckelt) in die Wärmepumpe gesteckt und diese hat 167,6kwh Wärmeenergie draus gemacht. Das entspricht einer Monatsarbeitszahl von 3,817
Heizung: Es wurden 127,5kwh an Strom für die Heizung (fast alles davon wurde von der PV-Anlage gedeckelt) in die Wärmepumpe gesteckt und diese hat 457,2kwh Wärmeenergie draus gemacht. Das entspricht einer Monatsarbeitszahl von 3,59
November 2024: Warmwasser: Es wurden 49kwh an Strom für Warmwasser in die Wärmepumpe gesteckt und diese hat 162kwh Wärmeenergie draus gemacht. Das entspricht einer Monatsarbeitszahl von 3,31
Heizung: Es wurden 340kwh an Strom für die Heizung in die Wärmepumpe gesteckt und diese hat 1118kwh Wärmeenergie draus gemacht. Das entspricht einer Monatsarbeitszahl von 3,29
Dezember 2024: Warmwasser: Es wurden 34kwh an Strom für Warmwasser in die Wärmepumpe gesteckt und diese hat 98kwh Wärmeenergie draus gemacht. Das entspricht einer Monatsarbeitszahl von 2,88
Heizung: Es wurden 441kwh an Strom für die Heizung in die Wärmepumpe gesteckt und diese hat 1409kwh Wärmeenergie draus gemacht. Das entspricht einer Monatsarbeitszahl von 3,2
Januar 2025: Warmwasser: Es wurden 66kwh an Strom für Warmwasser in die Wärmepumpe gesteckt und diese hat 190kwh Wärmeenergie draus gemacht. Das entspricht einer Monatsarbeitszahl von 2,88
Heizung: Es wurden 541kwh an Strom für die Heizung in die Wärmepumpe gesteckt und diese hat 1608kwh Wärmeenergie draus gemacht. Das entspricht einer Monatsarbeitszahl von 2,97
Februar 2025: Warmwasser: Es wurden 63kwh an Strom für Warmwasser in die Wärmepumpe gesteckt und diese hat 184kwh Wärmeenergie draus gemacht. Das entspricht einer Monatsarbeitszahl von 2,92
Heizung: Es wurden 450kwh an Strom für die Heizung in die Wärmepumpe gesteckt und diese hat 1392kwh Wärmeenergie draus gemacht. Das entspricht einer Monatsarbeitszahl von 3,09
März 2025: Warmwasser: Es wurden xxkwh an Strom für Warmwasser in die Wärmepumpe gesteckt und diese hat xxxkwh Wärmeenergie draus gemacht. Das entspricht einer Monatsarbeitszahl von x,xx
Heizung: Es wurden xxxkwh an Strom für die Heizung in die Wärmepumpe gesteckt und diese hat xxxxkwh Wärmeenergie draus gemacht. Das entspricht einer Monatsarbeitszahl von x,xx. Aufgrund der Buderus-Techniker und Firmware-Update und damit verbundenen Löschung der Daten kann ich Strombezug nicht exakt angeben aber recht genau verrechnen. Dieser Lag für den März für Warmwasser und Heizung bei zusammen ca. 390kwh
April 2025: Warmwasser: Es wurden 53kwh an Strom für Warmwasser in die Wärmepumpe gesteckt und diese hat 176kwh Wärmeenergie draus gemacht. Das entspricht einer Monatsarbeitszahl von 3,32
Heizung: Es wurden 115kwh an Strom für die Heizung in die Wärmepumpe gesteckt und diese hat 397kwh Wärmeenergie draus gemacht. Das entspricht einer Monatsarbeitszahl von 3,45
Mai 2025: Warmwasser: Es wurden 38kwh an Strom für Warmwasser in die Wärmepumpe gesteckt und diese hat 118kwh Wärmeenergie draus gemacht. Das entspricht einer Monatsarbeitszahl von 3,11
Heizung: Es wurden 4,1kwh an Strom für die Heizung in die Wärmepumpe gesteckt und diese hat 13,4kwh Wärmeenergie draus gemacht. Das entspricht einer Monatsarbeitszahl von 3,27
Juni 2025: Warmwasser: Es wurden 47kwh an Strom für Warmwasser in die Wärmepumpe gesteckt und diese hat 164kwh Wärmeenergie draus gemacht. Das entspricht einer Monatsarbeitszahl von 3,49
Juli 2025: Warmwasser: Es wurden 43kwh an Strom für Warmwasser in die Wärmepumpe gesteckt und diese hat 153kwh Wärmeenergie draus gemacht. Das entspricht einer Monatsarbeitszahl von 3,56
Fazit: Stand heute: ca. 879 Euro resp. 3000kwh habe ich für die Energie für das Haus plus Heizung bezahlt. Gerechnet habe ich mit 5000kwh was auch deutlich unter dem liegen würde das ich mit GAS und Strom zu zahlen hätte. Und nun kommen die Monate wo der Strombezug pro Monat auf wenige Euro pro Monat zusammen schrumpft (durch die Speicher und PV). D.h. die Umrüstung weg vom GAS hin zur Wärmepumpe war genau der RICHTIGE Schritt. Und die PV-Anlage; Carport-Anlage und Speicher optimieren alles perfekter als erwartet. Bin hochzufrieden und schaetze das Ocopus meinen Abschlag im September auf 75 Euro pro Monat senken wird. 75 Euro um das komplette Haus mit Strom zu versorgen inkl. Heizung im Winter in einem unsarnierten Haus von 1988. Volltreffer und versenkt! Und das geht im 2ten Jahr noch weiter in Keller, da im ersten Wärmepumpenjahr jede Menge Experimente aber auch Optimierungen vorgenommen wurden. Das Ziel wird sein die Fixkosten von 75 Euro pro Monat in den Bereich zwischen 55 und 65 Euro zu drücken. Alle Details zu obigen werden im September durch mein grosses Wärmepumpen-Einbau Video inkl. Fazit nach 1 Jahr hier als Video erscheinen!!!
Wer nun wissen moechte was die Anlagen (4,2kwp und 200Watt Insel-Solaranlage) aktuell treiben, kann 3 Zeilen weiter unten, auf die 24/7 LIVE-Daten beider Anlagen klicken! Hinweis: Im April 2025 ist SMA zu ennexOS umgezogen (alle Daten wurden portiert), sodass es derzeit nicht mehr die Möglichkeit gibt die 4,2kwp Dachanlage LIVE öffentlich zu stellen.
200 Watt Insel-Solaranlage (Nutzername: Forum; Passwort:Forum. Unter HOME dann auf PERLES INSEL-SOLARANLAGE klicken)
Hier die Links mit den LIVE-Daten samt Historie (Installation: 10/2016 und Data Logging-Start 22.02.2018):
Anlage-Komplett (24/7 LIVE-DATEN): https://goo.gl/iiMfSU
Wettersituation: Dieser Juli geht in die Geschichte als Regenmonat ein. Ich kann mich nicht mehr dran erinnern das es einen Juli gab der so dermassen verregnet war. Den halben Monat nur Regen (den der Boden aber gut gebrauchen konnte) ein anderen Teil des Monats Wolkenverhangen und nur an 11 Tagen sah man die Sonne mehr oder minder. Oder ganz kurz: Ekelhaft! Das Desaster kann man hier im Monats-Chart gut erkennen:
Die kleine 200 Watt Insel-Solaranlage: Der eingerüstete LiFePo4 100Ah Akku macht mir von Monat zu Monat immer mehr Spass. Am 5 Juli also Anfang des Monats habe ich meinen habe Anfang des Monats habe ich als Verbraucher noch den Anthbot Rasenmäher Roboter mit an die Inselanlage angeschlossen. Da dieser 24 Volt zum Laden und den Betrieb benötigt wurde ein 12Volt-->24Volt (3Ampere) StepUp Konverter verbraut der aus den 12,8 Volt Akkustrom 24 Volt macht. Das klappte alles bis zum 23 Juli ausgezeichnet. Der Roboter zog sich aber bis zu 12mal in 24 Stunden regelmaessig längere Zeit bis zu 55 Watt um den Akku nachzuladen und die Peripherie zog auch dauerhaft 10 Watt. Parallel dazu regnete es den ganzen Tag, sodass kaum noch Strom zum Nachladen des Akkus uebrig blieb. Der Verbrauch in 24 Stunden ist durch den Roboter auf bis zu 440Wh geklettert und das hiess das von der Substanz also dem Akku gelebt wurde. Um diesem Verbrauchswahnsinn Einhalt zu gebieten, habe ich meine 2 Channel Relais Anlage mit der ich das IR-Nachtflutlicht und die Überwachungskamera AN/AUSSCHALTEN kann durch ein 4 Channel Relaisboard ersetzt und die Webprogrammierung zum Schalten angepasst:
Mit obigen System ist es nun möglich den Roboter und dessen Peripherie nur bei Bedarf mit Strom zu versorgen. Also primar immer nur dann wenn Rasen gemäht werden soll. 1 Stunde vor dem Rasen mähen wird das System "Roboter" angeschaltet -also mit Strom versorgt- und dann kurze Zeit später wird der Rasen gemäht. Nach Ende des Mähvorgangs lass sich den Akku des Rasenmähers von der Inselanlage laden und ich schalte dann wieder alles mit einem Knopfdruck ab (weiterer Vorteil: Nachts sieht man nun keine helle grüne LED der RTK Antenne mehr). Denn das was das Lade-Managment des Roboters macht war pure Energieverschwendung. Das funktioniert so sehr gut! Und wie sollte es anders sein, auch mein 20 Watt LED Nacht-Flutlicht ist kaputt gegangen, wobei das Flutlicht funktionierte, das IR-Modul war defekt. Zum meinem grossen Erstaunen musste ich feststellen das es 12 Volt Flutlichter mit eingebauten IR-Modul mit dem man die IR-Empfindlichkeit; Leuchtdauer und Helligkeitsschwelle einstellen kann nicht mehr fertig kaufen kann. Also habe ich mir das 12 Volt Flutlicht und IR-Modul einzeln bestelle und zu einem Kit-Verschaltet; getestet und montiert:
Für das mittlerweile in die Jahre gekommene Flutlicht mit dem defekten IR-Modul habe ich einen identischen IR-Ersatz gefunden, der mittlerweile verbaut wurde und das "alte etwas gammelige Flutlicht" nun als Reserve im Schrank liegt. Ansonsten lief alles wie geschnitten Brot mit der Insel-Anlage. Das Problem mit dem monströsen Energie-Hunger des Mäh-Roboters war schnell gelöst (durch die Schaltung) und auch das Flutlicht für die Nacht wurde durch ein neues DIY PERLE Modell ersetzt.
Hier nun noch die taktischen Daten der Insel-Anlage wo man auf dem 2ten Bild recht gut die Energiespitzen (bis zu 55 Watt) des Antbot Roboters zwischen dem 07 und 22 Juli erkennen kann:
2 * 2,7kwh LiFePo4 DIY Speicher dynamische Ladung & Einspeisung + 2,7kwh LiFePo4 Konstanteinspeise-Anlage (=8,1kwh):
Alle 3 Anlagen liefen auch im Juli absolut perfekt und störungsfrei und das optimieren der Einspeisezeiten vom letzten Monat Juni zeigt positive Wirkung. Also springen die Systeme nun 50 Min. vor Sonnenuntergang an und laufen bis 120Min. nach Sonnenaufgang. Der Strombezug pro Tag findet immer nur zu den Übergangszeiten statt. Somit verhindere ich das etwas Strom bezugen wird bis die Carportpanel und PV-Anlage auf dem Dach genug Strom produzieren. Was haben die drei Nacheinspeisungen nun im Juli 2 Anlagen dynamisch (Summe 5,4kwh) und 1 Anlage Konstant (2,7kwh) in das Haus reingeschaufelt? 237,55kwh; 145,88kwh + 552,42kwh (=935,85kwh) sind in Summe seit der Inbetriebnahme (April 2024 und die 2 neuen 2025) von den Systemen ins Haus gepumpt worden. Damit werde ich von Jahr zu Jahr dokumentieren wann diese Systeme (Summe ca. 1600 Euro Investitionskosten) im Geld sind. Für den Monat Juli wurden von den 3 Systemen 84,21kwh Nachts in das Haus geschoben, sodass man schon jetzt bemerkt das der Bedarf Nachts im Vergleich zum Juni steigt und die Nächte ganz langsam immer etwas länger werden. Hier die 3 Anlagen (Tuya Einspeise-Steckdosen) mit Summenangaben und Monatswerten im Monats-Detail:
Balkon-Kraftwerk auf dem Carport: Die kleine Carport-Installation war auch diesen Juli unter erschwerten Bedinungen (Regen satt) fleissig und fische erneut einiges an Strom vom Carport-Dach. Der alte HM800 der Carport-Anlage hat bis Anfang April 2025 ca. 642,67kwh (Mitte Mai 2024) vom Carportdach gefischt. Der neue HM1500 (Installation Mitte Mai 2025) hat in diesem Juli 810,15kwh produziert. Also in Summe hat das Carport somit 1434,82kwh geliefert. Somit ist es nun möglich alle 3 Einspeise-Systeme ausschliesslich mit dem Strom vom Carport zu laden wobei diese Ladung besonders schnell erledigt ist. Dann geht pro Akku und Nacht 30-40% der Kapazität ins Haus. Und das bisschen an Energie muss dann nur noch am Folgetag wieder aufgefüllt werden. Seit Mai 2024 hat die Carport-Anlage nun schon nach nur 14 Monaten 416,38 Euro erwirtschaftet. Genial!
Die myenergie ZAPPI Wallbox: Diesen Juli habe ich die Zappi mit meinem E-Auto orgendlich genutzt und es flossen vom meinem PV-Strom 92.96kwh ins Hyundai Kona E-Auto. Durch das Carport-Upgrade ist nun dauerhaft genug Energie für alles (Haus; 8,1kwh Speicher & E-Auto) vorhanden, sodass nun auch Überschussladungen 4-4,2kw kein Thema sind, so die Sonne mitspielt.
Hier die 4.2kwp Photovoltaik-Anlage auf dem Dach: Nun kommen wir zur kleinen 4,2kwp Dach PV Anlage und dem Juli-Ertrag. Die Ertragserwartung für den Juni lag bei 427,33kwh und vom Dach kamen wegen des gruseligen Wetters gerade mal 441,36kwh. Das entspricht für diesen Monat nur ein mageres Plus von 3% gegenüber der Ertragserwartung. Das ist mit weitem Abstand der schlechteste Juli-Wert seit Inbetriebnahme im Jahr 2017. Dennoch hat es die Anlage wenn auch nur glücklich geschafft knapp über die Ertragserwartung zu klettern. Das ist sehr schade, da der Juli auch Betriebswirtschaftlich immer einer der ganz starken Monate ist.
Nun aber zum Juli 2025 und Carport-Anlage; Nachteinspeisungen also das Ergebnis des vierten Monats im 9ten Betriebsjahr. Vom Dach kamen in diesem Juli 2025 in Summe 441,36kwh. Der Stromzukauf von Octopus Energy lag für diesen Monat bei 43,37kwh (inkl. täglicher Warmwasseraufbereitung der Wärmepumpe), welche bei 29,02 Cents pro Kilowattstunde meines Ökostrom-Tarifes ca. 12,59 Euro Strom Einkaufskosten bedeutet. Von den produzierten 441,37kwh habe ich 181,77kwh + 40,52kwh (Formel: 1. Eigenverbrauch + Netzeinspeisung - Gesamterzeugung =x! 2. Produktion Carport -x! = Eigenverbrauch Carport-Strom) von der Carport PV selbst verbraucht, was eine Ersparnis bei einem Kilowattstundenpreis von 29,02 Cents in Summe 64,51 Euro ergibt. Den Rest, also 300,35kwh an Strom (PV und Carport) wurden für 0,123 Cents ins Netz abverkauft. Davon 87,5% also 262,81kwh zu 0,123 Cents und 37,54kwh zu 8,1 Cents was in Summe 32,33 Euro + 4,62 Euro = 36,95 Euro an Einnahmen durch den Stromverkauf bedeutet.
Aber nun schauen wir uns mal die finanziellen Ergebnisse für das 9te Dach-PV Produktionsjahr genauer an...
Und kommen zur Auflistung fuer das laufende Produktionsjahr April 2025 -April 2026:
-April: 39,12 Euro Gewinn durch Verkauf und Einsparung durch Eigenverbrauch 79,21 Euro: Summe 118,33 Euro
-Mai: 59,49 Euro Gewinn durch Verkauf und Einsparung durch Eigenverbrauch 70,96 Euro: Summe 130,45 Euro
-Juni: 53,25 Euro Gewinn durch Verkauf und Einsparung durch Eigenverbrauch 59,76 Euro: Summe 113,01 Euro
-Juli: 36,95 Euro Gewinn durch Verkauf und Einsparung durch Eigenverbrauch 64,51 Euro: Summe 101,46 Euro
Summe nach dem den ersten 4 Monaten im 9 Produktionsjahr: 463,25 Euro
Summe gesamt seit 03 April 2017:
-602,64 Euro (1 April 2017- 1 April 2018)
-660,94 Euro (1 April 2018 -1 April 2019)
-606,47 Euro (1 April 2019 -1 April 2020)
-640,81 Euro (1 April 2020 -1 April 2021)
-655,16 Euro (1 April 2021 - 1 April 2022)
-648,39 Euro (1 April 2022 - 1 April 2023)
-802,33 Euro (1 April 2023 - 1 April 2024)
-939,07 Euro (1 April 2024 - 1 April 2025)
-463,25 Euro (1 April 2025 - 1 April 2026)= SUMME: 6019,06 Euro.
Der vierte Monat im 9ten Produktionsjahr legt wie auch schon die drei Vormonate (April; Mai & Juni) erneut gut vor, wenn auch wegen des Wetters mit angezogener Handbremse. Schauen wir mal wohin uns dieses Jahr führen wird. Von den Investitionskosten in Höhe von 6600 Euro resp. 7854 inkl. MwSt. für die Dach PV sind wir nicht mehr weit entfernt. Naechstes Jahr 2026 wird die 6600 Euro Marke fallen und das Jahr drauf also irgendwann im 10/11 Produktionsjahr auch die 7854 Euro Grenze. Somit hat sich die Investition der PV-Anlage armortisiert. Die Carportanlage welche ja jetzt nur hilft die grosse PV-Anlage zu stützen kommt dann danach (schaetze mal, das wird ein halbes Jahr dauern) und danach dann die 3 Speicher (8,1kwh Kapazität) Systeme was ca. 1-2 Jahre dauern könnte. Alles läuft somit besser als geplant und das trotz um 23% gesunkender Strom-Bezugskosten durch den Wechsel zu Octopus im Sep. 2024. Aber diese spielen durch die Speicher keine wirklich entscheidende Rolle, da sich immer mehr alles in Richtung Eigenverbrauch bewegt, was ja auch der Sinn einer PV-Anlage ist und die Wirtschaftlichkeit segnifikant pusht!
Tägliche Warmwasser-Zieltemperatur: 50 Grad; Heizen: 22-23 Grad im ganzen Haus inkl. Flur; Badezimmer; Küche (=140qm)! Aussentemperaturen Nachts zwischen 15 und Minus 10 (!!!) Grad. Hier die Daten für Oktober 2024 bis 30 Juli 2025:
Oktober 2024: Warmwasser: Es wurden 43,9kwh an Strom für Warmwasser (fast alles davon wurde von der PV-Anlage gedeckelt) in die Wärmepumpe gesteckt und diese hat 167,6kwh Wärmeenergie draus gemacht. Das entspricht einer Monatsarbeitszahl von 3,817
Heizung: Es wurden 127,5kwh an Strom für die Heizung (fast alles davon wurde von der PV-Anlage gedeckelt) in die Wärmepumpe gesteckt und diese hat 457,2kwh Wärmeenergie draus gemacht. Das entspricht einer Monatsarbeitszahl von 3,59
November 2024: Warmwasser: Es wurden 49kwh an Strom für Warmwasser in die Wärmepumpe gesteckt und diese hat 162kwh Wärmeenergie draus gemacht. Das entspricht einer Monatsarbeitszahl von 3,31
Heizung: Es wurden 340kwh an Strom für die Heizung in die Wärmepumpe gesteckt und diese hat 1118kwh Wärmeenergie draus gemacht. Das entspricht einer Monatsarbeitszahl von 3,29
Dezember 2024: Warmwasser: Es wurden 34kwh an Strom für Warmwasser in die Wärmepumpe gesteckt und diese hat 98kwh Wärmeenergie draus gemacht. Das entspricht einer Monatsarbeitszahl von 2,88
Heizung: Es wurden 441kwh an Strom für die Heizung in die Wärmepumpe gesteckt und diese hat 1409kwh Wärmeenergie draus gemacht. Das entspricht einer Monatsarbeitszahl von 3,2
Januar 2025: Warmwasser: Es wurden 66kwh an Strom für Warmwasser in die Wärmepumpe gesteckt und diese hat 190kwh Wärmeenergie draus gemacht. Das entspricht einer Monatsarbeitszahl von 2,88
Heizung: Es wurden 541kwh an Strom für die Heizung in die Wärmepumpe gesteckt und diese hat 1608kwh Wärmeenergie draus gemacht. Das entspricht einer Monatsarbeitszahl von 2,97
Februar 2025: Warmwasser: Es wurden 63kwh an Strom für Warmwasser in die Wärmepumpe gesteckt und diese hat 184kwh Wärmeenergie draus gemacht. Das entspricht einer Monatsarbeitszahl von 2,92
Heizung: Es wurden 450kwh an Strom für die Heizung in die Wärmepumpe gesteckt und diese hat 1392kwh Wärmeenergie draus gemacht. Das entspricht einer Monatsarbeitszahl von 3,09
März 2025: Warmwasser: Es wurden xxkwh an Strom für Warmwasser in die Wärmepumpe gesteckt und diese hat xxxkwh Wärmeenergie draus gemacht. Das entspricht einer Monatsarbeitszahl von x,xx
Heizung: Es wurden xxxkwh an Strom für die Heizung in die Wärmepumpe gesteckt und diese hat xxxxkwh Wärmeenergie draus gemacht. Das entspricht einer Monatsarbeitszahl von x,xx. Aufgrund der Buderus-Techniker und Firmware-Update und damit verbundenen Löschung der Daten kann ich Strombezug nicht exakt angeben aber recht genau verrechnen. Dieser Lag für den März für Warmwasser und Heizung bei zusammen ca. 390kwh
April 2025: Warmwasser: Es wurden 53kwh an Strom für Warmwasser in die Wärmepumpe gesteckt und diese hat 176kwh Wärmeenergie draus gemacht. Das entspricht einer Monatsarbeitszahl von 3,32
Heizung: Es wurden 115kwh an Strom für die Heizung in die Wärmepumpe gesteckt und diese hat 397kwh Wärmeenergie draus gemacht. Das entspricht einer Monatsarbeitszahl von 3,45
Mai 2025: Warmwasser: Es wurden 38kwh an Strom für Warmwasser in die Wärmepumpe gesteckt und diese hat 118kwh Wärmeenergie draus gemacht. Das entspricht einer Monatsarbeitszahl von 3,11
Heizung: Es wurden 4,1kwh an Strom für die Heizung in die Wärmepumpe gesteckt und diese hat 13,4kwh Wärmeenergie draus gemacht. Das entspricht einer Monatsarbeitszahl von 3,27
Juni 2025: Warmwasser: Es wurden 47kwh an Strom für Warmwasser in die Wärmepumpe gesteckt und diese hat 164kwh Wärmeenergie draus gemacht. Das entspricht einer Monatsarbeitszahl von 3,49
Juli 2025: Warmwasser: Es wurden 43kwh an Strom für Warmwasser in die Wärmepumpe gesteckt und diese hat 153kwh Wärmeenergie draus gemacht. Das entspricht einer Monatsarbeitszahl von 3,56
Fazit: Stand heute: ca. 879 Euro resp. 3000kwh habe ich für die Energie für das Haus plus Heizung bezahlt. Gerechnet habe ich mit 5000kwh was auch deutlich unter dem liegen würde das ich mit GAS und Strom zu zahlen hätte. Und nun kommen die Monate wo der Strombezug pro Monat auf wenige Euro pro Monat zusammen schrumpft (durch die Speicher und PV). D.h. die Umrüstung weg vom GAS hin zur Wärmepumpe war genau der RICHTIGE Schritt. Und die PV-Anlage; Carport-Anlage und Speicher optimieren alles perfekter als erwartet. Bin hochzufrieden und schaetze das Ocopus meinen Abschlag im September auf 75 Euro pro Monat senken wird. 75 Euro um das komplette Haus mit Strom zu versorgen inkl. Heizung im Winter in einem unsarnierten Haus von 1988. Volltreffer und versenkt! Und das geht im 2ten Jahr noch weiter in Keller, da im ersten Wärmepumpenjahr jede Menge Experimente aber auch Optimierungen vorgenommen wurden. Das Ziel wird sein die Fixkosten von 75 Euro pro Monat in den Bereich zwischen 55 und 65 Euro zu drücken. Alle Details zu obigen werden im September durch mein grosses Wärmepumpen-Einbau Video inkl. Fazit nach 1 Jahr hier als Video erscheinen!!!
Wer nun wissen moechte was die Anlagen (4,2kwp und 200Watt Insel-Solaranlage) aktuell treiben, kann 3 Zeilen weiter unten, auf die 24/7 LIVE-Daten beider Anlagen klicken! Hinweis: Im April 2025 ist SMA zu ennexOS umgezogen (alle Daten wurden portiert), sodass es derzeit nicht mehr die Möglichkeit gibt die 4,2kwp Dachanlage LIVE öffentlich zu stellen.
200 Watt Insel-Solaranlage (Nutzername: Forum; Passwort:Forum. Unter HOME dann auf PERLES INSEL-SOLARANLAGE klicken)
Hier die Links mit den LIVE-Daten samt Historie (Installation: 10/2016 und Data Logging-Start 22.02.2018):
Anlage-Komplett (24/7 LIVE-DATEN): https://goo.gl/iiMfSU
- Michael
- Beiträge: 5670
- Registriert: Fr 23. Jul 2010, 01:48
- Wohnort: Schleswig-Holstein
- Kontaktdaten:
Dach-PV & BKKW (Carport PV) & Insel-Solaranlage: August 2025
Freitag, der 01.08.2025 bis einschliesslich Sonntag, der 31.08.2025:
Wettersituation: Wo der Vormonat Wetterseitig extrem gruselig war, zeigte sich dieser August von seiner Schokoladenseite. Es war warm und mit 23 oftmals recht sonnigen Tagen zeigte SchleswigHolstein und Kiel den Urlaubern wie toll es hier oben im hohen Norden werden kann. Nur 8 Tage waren nicht so schön, wovon 3 Regentage der Natur etwas feuchtigkeit spendete, wobei man in Kiel dann aber von flüssiger Sonne spricht. Hier könnt Ihr den freundlichen August mal etwas genauer anschauen:
Die kleine 200 Watt Insel-Solaranlage: Eigentlich gibt es hier nicht viel zu berichten. Der LiFePo4 100Ah Akku macht einfach nur Spass und er vorsorgt zuverlässig alle Verbraucher und wird genauso zuverlässig von den beiden mittlerweile fast 10 Jahre 100 Watt Modulen versorgt. Auch der Ladungsstop funktioniert perfekt um im Tages-Chart sieht man genau wann der Akku vollgeladen ist da die Ladespannung mit einem Schlag absackt. Natürlich war auch der Stromhunrige Anthbot Rasenmäher-Roboter regelmässig unterwegs (sogar in der Dämmerung, da dieser ein Scheinwerfer für den Nachtbetrieb verbaut hat); wurde wieder auf 100% aufgeladen und dann die Stromzuvor mit meinem letzten Monat installierten 4 Channel Relais-Board ferngesteuert gekappt. Also alles bestens mit der Insel-Anlage die nun seit 10 Jahren wie ein gut geöltes Uhrwerk läuft. Und der Wechsel von Blei/Säure zum LiFePo4 war eine extrem gute Entscheidung.
2 * 2,7kwh LiFePo4 DIY Speicher dynamische Ladung & Einspeisung + 2,7kwh LiFePo4 Konstanteinspeise-Anlage (=8,1kwh):
Alle 3 Anlagen liefen auch im August absolut perfekt und störungsfrei und das optimieren der Einspeisezeiten vom Juni zeigt erneut positive Wirkung. Also springen die Systeme nun 50 Min. vor Sonnenuntergang an und laufen bis 120Min. nach Sonnenaufgang durch. Was haben die drei Nacheinspeisungen nun im August fabiziert? 2 Anlagen laufen dynamisch (Summe 5,4kwh) und 1 Anlage Konstant (2,7kwh) um den Strom Nachts in das Haus reinzuschaufeln: 187,55kwh; 276,46kwh + 571,13kwh (=1035,14kwh) sind in Summe seit der Inbetriebnahme (April 2024 und die 2 neuen im Frühjahr 2025) von den Systemen Nachts ins Haus gepumpt worden. Damit werde ich von Jahr zu Jahr dokumentieren wann diese Systeme (Summe ca. 1600 Euro Investitionskosten) im Geld sind. Bei gesparten Bezugskosten von aktuell 0,2902 Cents/kwh hat die Nachteinspeisung bis heute ca. 300 Euro eingespart. Hier muss man bedenken, dass die Anlage also alle 3 Systeme erst seit April 2025 im Verbund laufen und die Übergangsmonate wo mit den Systemen der Strom zum Heizen mit der Buderus Wäremepumpe noch nicht aktiv laufen. D.h. mit diesem 3er Einspeise-Verbund werden wohl 400 Euro Einsparung realistisch sein. Das bedeutet im Umkehrschluss das sich die Anlagen in exakt 4 Jahren armortisieren. Ausgelegt sind diese auf min. 15 Jahre Betrieb! Hier sieht man gut, wie enorm wichtig es ist, auf die Kosten zu achten. Denn Speicher rechnen sich immer nur dann, wenn diese möglichst wenig kosten und auch eine passende Auslegung besitzen. Denn im Sommer langweilen sich die Systeme und im Winter werden die nicht mehr voll. Für den Monat August wurden von den 3 Systemen 99,61kwh Nachts in das Haus geschoben, sodass man schon jetzt deutlicher bemerkt das der Bedarf Nachts im Vergleich zum Juli steigt und die Nächte langsam immer etwas länger und das Haus Energiehungriger werden. Hier die 3 Anlagen (Tuya Einspeise-Steckdosen) mit Summenangaben und Monatswerten im Monats-Detail:
Balkon-Kraftwerk auf dem Carport: Die kleine Carport-Installation war auch diesen August extrem fleissig und fischte erneut einiges an Strom vom Carport-Dach. Der alte HM800 der Carport-Anlage hat bis Anfang April 2025 ca. 642,67kwh (Mitte Mai 2024 installiert) vom Carportdach gefischt. Der "neue" HM1500 (Installation Mitte Mai 2025) hat in diesem August 1011,38kwh aufaddiert. Also in Summe hat das Carport somit schon 1654,05kwh geliefert. Somit ist es nun möglich alle 3 Einspeise-Systeme ausschliesslich mit dem Strom vom Carport zu laden wobei diese Ladung besonders schnell erledigt ist. Dann geht pro Akku und Nacht ca. 45% der Kapazität ins Haus. Und das bisschen an Energie muss dann nur noch am Folgetag wieder aufgefüllt werden. Seit Mai 2024 hat die Carport-Anlage nun schon nach nur 15 Monaten 480 Euro erwirtschaftet und nähert sich mit riesen Schritten wie schon vor einem Jahr vermutet der vollen Armortisation und in der Folge Gewinnzone. Genial!
Die myenergie ZAPPI Wallbox: Einmal alle 12 Monate spendiere ich der Zappi Wallbox ein Firmware-Update. Das gilt sowohl für den HUB (also der Kommunikationseinheit die die Zappi ins Internetz bringt und dezentral mittels APP steuerbar macht) als auch die Zappi selbst (der HUB zieht auch die Firmware für die Zappi Wallbox und schaufelt diese per Funk in die Zappi....die neuen Zappi-Generation ist mittlerweile WLAN-Fähig und braucht den HUB somit nicht mehr). Es kamen natürlich wieder Unmengen neuer Features hinzu und es ist verblüffend wie gut die Briten dieses Produkt immer weiter verbessern. Diesen August hat die Zappi Wallbox von meinem PV Überschuss ca. 75,72kwh in Hyundai Kona E-Auto geschaufelt. Durch das Carport-Upgrade ist nun dauerhaft genug Energie für alles (Haus; 8,1kwh Speicher & E-Auto) vorhanden, sodass nun auch Überschussladungen 4-4,2kw in der Spitze kein Thema mehr ist, so die Sonne ballert. D.h. der Wagen ist rel. schnell voll und bei einem Verbrauch von ca. 10-11kwh auf 100km fährt der Wagen mit Luft & Liebe und natürlich ein bisschen selbst produzierten PV-Strom.
Hier die 4.2kwp Photovoltaik-Anlage auf dem Dach: Nun kommen wir aber wie jeden Monat zur kleinen 4,2kwp Dach PV Anlage und dem finalen August-Ertrag. Die Ertragserwartung für den August lag bei 400,85kwh und vom Dach kamen wegen des tollen August Wetters satte 510,05kwh. Das entspricht für diesen Monat nur ein grosses Plus von 27,24% gegenüber der Ertragserwartung. Das ist ein erstklassiger August-Ertrag und im oberen Bereich seit der Inbetriebname im Jahr 2017. Betriebswirtschaftlich läßt dieses Ergebnis das Herz eines jeden PV-Nutzers schneller und höher schlagen, denn dieser Monat war "stark":
Nun aber zum August 2025 und Carport-Anlage; Nachteinspeisungen also das Ergebnis des fünften Monats im 9ten Betriebsjahr. Vom Dach kamen in diesem August 2025 in Summe 510,05kwh. Der Stromzukauf von Octopus Energy lag für diesen Monat bei 32,27kwh (inkl. täglicher Warmwasseraufbereitung der Wärmepumpe), welche bei 29,02 Cents pro Kilowattstunde meines Ökostrom-Tarifes ca. 9,36 Euro Strom Einkaufskosten bedeutet. Von den produzierten 510,05kwh habe ich 168,33kwh + 44,92kwh (Formel: 1. Eigenverbrauch + Netzeinspeisung - Gesamterzeugung =x! 2. Produktion Carport -x! = Eigenverbrauch Carport-Strom) von der Carport PV selbst verbraucht, was eine Ersparnis bei einem Kilowattstundenpreis von 29,02 Cents in Summe 61,89 Euro ergibt. Den Rest, also 386,59kwh an Strom (PV und Carport) wurden für 0,123 Cents ins Netz abverkauft. Davon 87,5% also 338,27kwh zu 0,123 Cents und 48,32kwh zu 8,1 Cents was in Summe 41,61 Euro + 5,94 Euro = 47,55 Euro an Einnahmen durch den Stromverkauf bedeutet.
Aber nun schauen wir uns mal die finanziellen Ergebnisse für das 9te Dach-PV Produktionsjahr genauer an...
Und kommen zur Auflistung fuer das laufende Produktionsjahr April 2025 -April 2026:
-April: 39,12 Euro Gewinn durch Verkauf und Einsparung durch Eigenverbrauch 79,21 Euro: Summe 118,33 Euro
-Mai: 59,49 Euro Gewinn durch Verkauf und Einsparung durch Eigenverbrauch 70,96 Euro: Summe 130,45 Euro
-Juni: 53,25 Euro Gewinn durch Verkauf und Einsparung durch Eigenverbrauch 59,76 Euro: Summe 113,01 Euro
-Juli: 36,95 Euro Gewinn durch Verkauf und Einsparung durch Eigenverbrauch 64,51 Euro: Summe 101,46 Euro
-August: 47,55 Euro Gewinn durch Verkauf und Einsparung durch Eigenverbrauch 61,89 Euro: Summe 109,44 Euro
Summe nach dem den ersten 5 Monaten im 9 Produktionsjahr: 572,69 Euro
Summe gesamt seit 03 April 2017:
-602,64 Euro (1 April 2017- 1 April 2018)
-660,94 Euro (1 April 2018 -1 April 2019)
-606,47 Euro (1 April 2019 -1 April 2020)
-640,81 Euro (1 April 2020 -1 April 2021)
-655,16 Euro (1 April 2021 - 1 April 2022)
-648,39 Euro (1 April 2022 - 1 April 2023)
-802,33 Euro (1 April 2023 - 1 April 2024)
-939,07 Euro (1 April 2024 - 1 April 2025)
-572,69 Euro (1 April 2025 - 1 April 2026)= SUMME: 6128,50 Euro.
Der fünfte Monat im 9ten Produktionsjahr legt wie auch schon die drei Vormonate (April; Mai; Juni / Juli) erneut gut vor. Von den Investitionskosten in Höhe von 6600 Euro resp. 7854 inkl. MwSt. für die Dach PV sind wir nicht mehr sonderlich weit entfernt. Im ersten Halbjahr 2026 wird die 6600 Euro Marke definitiv fallen und das Jahr drauf also irgendwann im 10/11 Produktionsjahr auch die 7854 Euro Invest-Grenze. Somit hat sich die Investition der PV-Anlage zu 100% armortisiert. Die Carportanlage welche ja jetzt dabei hilft die grosse PV-Anlage zu stützen kommt dann danach (schaetze mal, das wird ein paar Monate dauern) und danach dann die 3 Speicher (8,1kwh Kapazität) Systeme was ca. weitere 2 Jahre dauern wird. Alles läuft somit fast schon besser als geplant und das trotz um 23% gesunkender Strom-Bezugskosten durch den Wechsel von den Stadtwerken Kiel zu Octopus im Sep. 2024. Aber diese spielen durch die Speicher keine wirklich entscheidende Rolle, da sich immer mehr alles in Richtung Eigenverbrauch bewegt, was ja auch der Sinn einer PV-Anlage ist und die Wirtschaftlichkeit wie gut zu erkennen ist segnifikant pusht!
Hier nun noch für alle Interessierten die Daten meiner BUDERUS Wärmepumpe. Tägliche Warmwasser-Zieltemperatur: 50 Grad; Heizen: 22-23 Grad im ganzen Haus inkl. Flur; Badezimmer; Küche (=140qm)! Aussentemperaturen Nachts zwischen 15 und Minus 10 (!!!) Grad. Hier die Daten für Oktober 2024 bis Ende August 2025:
Oktober 2024: Warmwasser: Es wurden 43,9kwh an Strom für Warmwasser (fast alles davon wurde von der PV-Anlage gedeckelt) in die Wärmepumpe gesteckt und diese hat 167,6kwh Wärmeenergie draus gemacht. Das entspricht einer Monatsarbeitszahl von 3,817
Heizung: Es wurden 127,5kwh an Strom für die Heizung (fast alles davon wurde von der PV-Anlage gedeckelt) in die Wärmepumpe gesteckt und diese hat 457,2kwh Wärmeenergie draus gemacht. Das entspricht einer Monatsarbeitszahl von 3,59
November 2024: Warmwasser: Es wurden 49kwh an Strom für Warmwasser in die Wärmepumpe gesteckt und diese hat 162kwh Wärmeenergie draus gemacht. Das entspricht einer Monatsarbeitszahl von 3,31
Heizung: Es wurden 340kwh an Strom für die Heizung in die Wärmepumpe gesteckt und diese hat 1118kwh Wärmeenergie draus gemacht. Das entspricht einer Monatsarbeitszahl von 3,29
Dezember 2024: Warmwasser: Es wurden 34kwh an Strom für Warmwasser in die Wärmepumpe gesteckt und diese hat 98kwh Wärmeenergie draus gemacht. Das entspricht einer Monatsarbeitszahl von 2,88
Heizung: Es wurden 441kwh an Strom für die Heizung in die Wärmepumpe gesteckt und diese hat 1409kwh Wärmeenergie draus gemacht. Das entspricht einer Monatsarbeitszahl von 3,2
Januar 2025: Warmwasser: Es wurden 66kwh an Strom für Warmwasser in die Wärmepumpe gesteckt und diese hat 190kwh Wärmeenergie draus gemacht. Das entspricht einer Monatsarbeitszahl von 2,88
Heizung: Es wurden 541kwh an Strom für die Heizung in die Wärmepumpe gesteckt und diese hat 1608kwh Wärmeenergie draus gemacht. Das entspricht einer Monatsarbeitszahl von 2,97
Februar 2025: Warmwasser: Es wurden 63kwh an Strom für Warmwasser in die Wärmepumpe gesteckt und diese hat 184kwh Wärmeenergie draus gemacht. Das entspricht einer Monatsarbeitszahl von 2,92
Heizung: Es wurden 450kwh an Strom für die Heizung in die Wärmepumpe gesteckt und diese hat 1392kwh Wärmeenergie draus gemacht. Das entspricht einer Monatsarbeitszahl von 3,09
März 2025: Warmwasser: Es wurden xxkwh an Strom für Warmwasser in die Wärmepumpe gesteckt und diese hat xxxkwh Wärmeenergie draus gemacht. Das entspricht einer Monatsarbeitszahl von x,xx
Heizung: Es wurden xxxkwh an Strom für die Heizung in die Wärmepumpe gesteckt und diese hat xxxxkwh Wärmeenergie draus gemacht. Das entspricht einer Monatsarbeitszahl von x,xx. Aufgrund der Buderus-Techniker und Firmware-Update und damit verbundenen Löschung der Daten kann ich Strombezug nicht exakt angeben aber recht genau verrechnen. Dieser Lag für den März für Warmwasser und Heizung bei zusammen ca. 390kwh
April 2025: Warmwasser: Es wurden 53kwh an Strom für Warmwasser in die Wärmepumpe gesteckt und diese hat 176kwh Wärmeenergie draus gemacht. Das entspricht einer Monatsarbeitszahl von 3,32
Heizung: Es wurden 115kwh an Strom für die Heizung in die Wärmepumpe gesteckt und diese hat 397kwh Wärmeenergie draus gemacht. Das entspricht einer Monatsarbeitszahl von 3,45
Mai 2025: Warmwasser: Es wurden 38kwh an Strom für Warmwasser in die Wärmepumpe gesteckt und diese hat 118kwh Wärmeenergie draus gemacht. Das entspricht einer Monatsarbeitszahl von 3,11
Heizung: Es wurden 4,1kwh an Strom für die Heizung in die Wärmepumpe gesteckt und diese hat 13,4kwh Wärmeenergie draus gemacht. Das entspricht einer Monatsarbeitszahl von 3,27
Juni 2025: Warmwasser: Es wurden 47kwh an Strom für Warmwasser in die Wärmepumpe gesteckt und diese hat 164kwh Wärmeenergie draus gemacht. Das entspricht einer Monatsarbeitszahl von 3,49
Juli 2025: Warmwasser: Es wurden 43kwh an Strom für Warmwasser in die Wärmepumpe gesteckt und diese hat 153kwh Wärmeenergie draus gemacht. Das entspricht einer Monatsarbeitszahl von 3,56
August 2025: Warmwasser: Es wurden 45kwh an Strom für Warmwasser in die Wärmepumpe gesteckt und diese hat 160kwh Wärmeenergie draus gemacht. Das entspricht einer Monatsarbeitszahl von 3,55
Fazit: Im kommenden Monat bin ich valide imstande die Energiekosten für das Haus inkl. Wärmepumpe zu beziffern. Hierzu werde ich ein umfangreiches 1 jahres Fazit-Video erzeugen in dem ich von 2021 bis HEUTE darstellen werde wie ich zur Wärmepumpe gekommen bin und was mich das Haus inkl. Heizen mit der Wärmepumpe im Vergleich zum GAS gekostet hat. Vorab mit meinen positiven Schätzungen der Vormonate lag ich nicht segnifikant daneben. Lasst Euch also im September 2025 Video-Update an dieser Stelle von mir überraschen.
Wer nun wissen moechte was die Anlagen (4,2kwp und 200Watt Insel-Solaranlage) aktuell treiben, kann 3 Zeilen weiter unten, auf die 24/7 LIVE-Daten beider Anlagen klicken! Hinweis: Im April 2025 ist SMA zu ennexOS umgezogen (alle Daten wurden portiert), sodass es derzeit nicht mehr die Möglichkeit gibt die 4,2kwp Dachanlage LIVE öffentlich zu stellen.
200 Watt Insel-Solaranlage (Nutzername: Forum; Passwort:Forum. Unter HOME dann auf PERLES INSEL-SOLARANLAGE klicken)
Hier die Links mit den LIVE-Daten samt Historie (Installation: 10/2016 und Data Logging-Start 22.02.2018):
Anlage-Komplett (24/7 LIVE-DATEN): https://goo.gl/iiMfSU
Wettersituation: Wo der Vormonat Wetterseitig extrem gruselig war, zeigte sich dieser August von seiner Schokoladenseite. Es war warm und mit 23 oftmals recht sonnigen Tagen zeigte SchleswigHolstein und Kiel den Urlaubern wie toll es hier oben im hohen Norden werden kann. Nur 8 Tage waren nicht so schön, wovon 3 Regentage der Natur etwas feuchtigkeit spendete, wobei man in Kiel dann aber von flüssiger Sonne spricht. Hier könnt Ihr den freundlichen August mal etwas genauer anschauen:
Die kleine 200 Watt Insel-Solaranlage: Eigentlich gibt es hier nicht viel zu berichten. Der LiFePo4 100Ah Akku macht einfach nur Spass und er vorsorgt zuverlässig alle Verbraucher und wird genauso zuverlässig von den beiden mittlerweile fast 10 Jahre 100 Watt Modulen versorgt. Auch der Ladungsstop funktioniert perfekt um im Tages-Chart sieht man genau wann der Akku vollgeladen ist da die Ladespannung mit einem Schlag absackt. Natürlich war auch der Stromhunrige Anthbot Rasenmäher-Roboter regelmässig unterwegs (sogar in der Dämmerung, da dieser ein Scheinwerfer für den Nachtbetrieb verbaut hat); wurde wieder auf 100% aufgeladen und dann die Stromzuvor mit meinem letzten Monat installierten 4 Channel Relais-Board ferngesteuert gekappt. Also alles bestens mit der Insel-Anlage die nun seit 10 Jahren wie ein gut geöltes Uhrwerk läuft. Und der Wechsel von Blei/Säure zum LiFePo4 war eine extrem gute Entscheidung.
2 * 2,7kwh LiFePo4 DIY Speicher dynamische Ladung & Einspeisung + 2,7kwh LiFePo4 Konstanteinspeise-Anlage (=8,1kwh):
Alle 3 Anlagen liefen auch im August absolut perfekt und störungsfrei und das optimieren der Einspeisezeiten vom Juni zeigt erneut positive Wirkung. Also springen die Systeme nun 50 Min. vor Sonnenuntergang an und laufen bis 120Min. nach Sonnenaufgang durch. Was haben die drei Nacheinspeisungen nun im August fabiziert? 2 Anlagen laufen dynamisch (Summe 5,4kwh) und 1 Anlage Konstant (2,7kwh) um den Strom Nachts in das Haus reinzuschaufeln: 187,55kwh; 276,46kwh + 571,13kwh (=1035,14kwh) sind in Summe seit der Inbetriebnahme (April 2024 und die 2 neuen im Frühjahr 2025) von den Systemen Nachts ins Haus gepumpt worden. Damit werde ich von Jahr zu Jahr dokumentieren wann diese Systeme (Summe ca. 1600 Euro Investitionskosten) im Geld sind. Bei gesparten Bezugskosten von aktuell 0,2902 Cents/kwh hat die Nachteinspeisung bis heute ca. 300 Euro eingespart. Hier muss man bedenken, dass die Anlage also alle 3 Systeme erst seit April 2025 im Verbund laufen und die Übergangsmonate wo mit den Systemen der Strom zum Heizen mit der Buderus Wäremepumpe noch nicht aktiv laufen. D.h. mit diesem 3er Einspeise-Verbund werden wohl 400 Euro Einsparung realistisch sein. Das bedeutet im Umkehrschluss das sich die Anlagen in exakt 4 Jahren armortisieren. Ausgelegt sind diese auf min. 15 Jahre Betrieb! Hier sieht man gut, wie enorm wichtig es ist, auf die Kosten zu achten. Denn Speicher rechnen sich immer nur dann, wenn diese möglichst wenig kosten und auch eine passende Auslegung besitzen. Denn im Sommer langweilen sich die Systeme und im Winter werden die nicht mehr voll. Für den Monat August wurden von den 3 Systemen 99,61kwh Nachts in das Haus geschoben, sodass man schon jetzt deutlicher bemerkt das der Bedarf Nachts im Vergleich zum Juli steigt und die Nächte langsam immer etwas länger und das Haus Energiehungriger werden. Hier die 3 Anlagen (Tuya Einspeise-Steckdosen) mit Summenangaben und Monatswerten im Monats-Detail:
Balkon-Kraftwerk auf dem Carport: Die kleine Carport-Installation war auch diesen August extrem fleissig und fischte erneut einiges an Strom vom Carport-Dach. Der alte HM800 der Carport-Anlage hat bis Anfang April 2025 ca. 642,67kwh (Mitte Mai 2024 installiert) vom Carportdach gefischt. Der "neue" HM1500 (Installation Mitte Mai 2025) hat in diesem August 1011,38kwh aufaddiert. Also in Summe hat das Carport somit schon 1654,05kwh geliefert. Somit ist es nun möglich alle 3 Einspeise-Systeme ausschliesslich mit dem Strom vom Carport zu laden wobei diese Ladung besonders schnell erledigt ist. Dann geht pro Akku und Nacht ca. 45% der Kapazität ins Haus. Und das bisschen an Energie muss dann nur noch am Folgetag wieder aufgefüllt werden. Seit Mai 2024 hat die Carport-Anlage nun schon nach nur 15 Monaten 480 Euro erwirtschaftet und nähert sich mit riesen Schritten wie schon vor einem Jahr vermutet der vollen Armortisation und in der Folge Gewinnzone. Genial!
Die myenergie ZAPPI Wallbox: Einmal alle 12 Monate spendiere ich der Zappi Wallbox ein Firmware-Update. Das gilt sowohl für den HUB (also der Kommunikationseinheit die die Zappi ins Internetz bringt und dezentral mittels APP steuerbar macht) als auch die Zappi selbst (der HUB zieht auch die Firmware für die Zappi Wallbox und schaufelt diese per Funk in die Zappi....die neuen Zappi-Generation ist mittlerweile WLAN-Fähig und braucht den HUB somit nicht mehr). Es kamen natürlich wieder Unmengen neuer Features hinzu und es ist verblüffend wie gut die Briten dieses Produkt immer weiter verbessern. Diesen August hat die Zappi Wallbox von meinem PV Überschuss ca. 75,72kwh in Hyundai Kona E-Auto geschaufelt. Durch das Carport-Upgrade ist nun dauerhaft genug Energie für alles (Haus; 8,1kwh Speicher & E-Auto) vorhanden, sodass nun auch Überschussladungen 4-4,2kw in der Spitze kein Thema mehr ist, so die Sonne ballert. D.h. der Wagen ist rel. schnell voll und bei einem Verbrauch von ca. 10-11kwh auf 100km fährt der Wagen mit Luft & Liebe und natürlich ein bisschen selbst produzierten PV-Strom.
Hier die 4.2kwp Photovoltaik-Anlage auf dem Dach: Nun kommen wir aber wie jeden Monat zur kleinen 4,2kwp Dach PV Anlage und dem finalen August-Ertrag. Die Ertragserwartung für den August lag bei 400,85kwh und vom Dach kamen wegen des tollen August Wetters satte 510,05kwh. Das entspricht für diesen Monat nur ein grosses Plus von 27,24% gegenüber der Ertragserwartung. Das ist ein erstklassiger August-Ertrag und im oberen Bereich seit der Inbetriebname im Jahr 2017. Betriebswirtschaftlich läßt dieses Ergebnis das Herz eines jeden PV-Nutzers schneller und höher schlagen, denn dieser Monat war "stark":
Nun aber zum August 2025 und Carport-Anlage; Nachteinspeisungen also das Ergebnis des fünften Monats im 9ten Betriebsjahr. Vom Dach kamen in diesem August 2025 in Summe 510,05kwh. Der Stromzukauf von Octopus Energy lag für diesen Monat bei 32,27kwh (inkl. täglicher Warmwasseraufbereitung der Wärmepumpe), welche bei 29,02 Cents pro Kilowattstunde meines Ökostrom-Tarifes ca. 9,36 Euro Strom Einkaufskosten bedeutet. Von den produzierten 510,05kwh habe ich 168,33kwh + 44,92kwh (Formel: 1. Eigenverbrauch + Netzeinspeisung - Gesamterzeugung =x! 2. Produktion Carport -x! = Eigenverbrauch Carport-Strom) von der Carport PV selbst verbraucht, was eine Ersparnis bei einem Kilowattstundenpreis von 29,02 Cents in Summe 61,89 Euro ergibt. Den Rest, also 386,59kwh an Strom (PV und Carport) wurden für 0,123 Cents ins Netz abverkauft. Davon 87,5% also 338,27kwh zu 0,123 Cents und 48,32kwh zu 8,1 Cents was in Summe 41,61 Euro + 5,94 Euro = 47,55 Euro an Einnahmen durch den Stromverkauf bedeutet.
Aber nun schauen wir uns mal die finanziellen Ergebnisse für das 9te Dach-PV Produktionsjahr genauer an...
Und kommen zur Auflistung fuer das laufende Produktionsjahr April 2025 -April 2026:
-April: 39,12 Euro Gewinn durch Verkauf und Einsparung durch Eigenverbrauch 79,21 Euro: Summe 118,33 Euro
-Mai: 59,49 Euro Gewinn durch Verkauf und Einsparung durch Eigenverbrauch 70,96 Euro: Summe 130,45 Euro
-Juni: 53,25 Euro Gewinn durch Verkauf und Einsparung durch Eigenverbrauch 59,76 Euro: Summe 113,01 Euro
-Juli: 36,95 Euro Gewinn durch Verkauf und Einsparung durch Eigenverbrauch 64,51 Euro: Summe 101,46 Euro
-August: 47,55 Euro Gewinn durch Verkauf und Einsparung durch Eigenverbrauch 61,89 Euro: Summe 109,44 Euro
Summe nach dem den ersten 5 Monaten im 9 Produktionsjahr: 572,69 Euro
Summe gesamt seit 03 April 2017:
-602,64 Euro (1 April 2017- 1 April 2018)
-660,94 Euro (1 April 2018 -1 April 2019)
-606,47 Euro (1 April 2019 -1 April 2020)
-640,81 Euro (1 April 2020 -1 April 2021)
-655,16 Euro (1 April 2021 - 1 April 2022)
-648,39 Euro (1 April 2022 - 1 April 2023)
-802,33 Euro (1 April 2023 - 1 April 2024)
-939,07 Euro (1 April 2024 - 1 April 2025)
-572,69 Euro (1 April 2025 - 1 April 2026)= SUMME: 6128,50 Euro.
Der fünfte Monat im 9ten Produktionsjahr legt wie auch schon die drei Vormonate (April; Mai; Juni / Juli) erneut gut vor. Von den Investitionskosten in Höhe von 6600 Euro resp. 7854 inkl. MwSt. für die Dach PV sind wir nicht mehr sonderlich weit entfernt. Im ersten Halbjahr 2026 wird die 6600 Euro Marke definitiv fallen und das Jahr drauf also irgendwann im 10/11 Produktionsjahr auch die 7854 Euro Invest-Grenze. Somit hat sich die Investition der PV-Anlage zu 100% armortisiert. Die Carportanlage welche ja jetzt dabei hilft die grosse PV-Anlage zu stützen kommt dann danach (schaetze mal, das wird ein paar Monate dauern) und danach dann die 3 Speicher (8,1kwh Kapazität) Systeme was ca. weitere 2 Jahre dauern wird. Alles läuft somit fast schon besser als geplant und das trotz um 23% gesunkender Strom-Bezugskosten durch den Wechsel von den Stadtwerken Kiel zu Octopus im Sep. 2024. Aber diese spielen durch die Speicher keine wirklich entscheidende Rolle, da sich immer mehr alles in Richtung Eigenverbrauch bewegt, was ja auch der Sinn einer PV-Anlage ist und die Wirtschaftlichkeit wie gut zu erkennen ist segnifikant pusht!
Hier nun noch für alle Interessierten die Daten meiner BUDERUS Wärmepumpe. Tägliche Warmwasser-Zieltemperatur: 50 Grad; Heizen: 22-23 Grad im ganzen Haus inkl. Flur; Badezimmer; Küche (=140qm)! Aussentemperaturen Nachts zwischen 15 und Minus 10 (!!!) Grad. Hier die Daten für Oktober 2024 bis Ende August 2025:
Oktober 2024: Warmwasser: Es wurden 43,9kwh an Strom für Warmwasser (fast alles davon wurde von der PV-Anlage gedeckelt) in die Wärmepumpe gesteckt und diese hat 167,6kwh Wärmeenergie draus gemacht. Das entspricht einer Monatsarbeitszahl von 3,817
Heizung: Es wurden 127,5kwh an Strom für die Heizung (fast alles davon wurde von der PV-Anlage gedeckelt) in die Wärmepumpe gesteckt und diese hat 457,2kwh Wärmeenergie draus gemacht. Das entspricht einer Monatsarbeitszahl von 3,59
November 2024: Warmwasser: Es wurden 49kwh an Strom für Warmwasser in die Wärmepumpe gesteckt und diese hat 162kwh Wärmeenergie draus gemacht. Das entspricht einer Monatsarbeitszahl von 3,31
Heizung: Es wurden 340kwh an Strom für die Heizung in die Wärmepumpe gesteckt und diese hat 1118kwh Wärmeenergie draus gemacht. Das entspricht einer Monatsarbeitszahl von 3,29
Dezember 2024: Warmwasser: Es wurden 34kwh an Strom für Warmwasser in die Wärmepumpe gesteckt und diese hat 98kwh Wärmeenergie draus gemacht. Das entspricht einer Monatsarbeitszahl von 2,88
Heizung: Es wurden 441kwh an Strom für die Heizung in die Wärmepumpe gesteckt und diese hat 1409kwh Wärmeenergie draus gemacht. Das entspricht einer Monatsarbeitszahl von 3,2
Januar 2025: Warmwasser: Es wurden 66kwh an Strom für Warmwasser in die Wärmepumpe gesteckt und diese hat 190kwh Wärmeenergie draus gemacht. Das entspricht einer Monatsarbeitszahl von 2,88
Heizung: Es wurden 541kwh an Strom für die Heizung in die Wärmepumpe gesteckt und diese hat 1608kwh Wärmeenergie draus gemacht. Das entspricht einer Monatsarbeitszahl von 2,97
Februar 2025: Warmwasser: Es wurden 63kwh an Strom für Warmwasser in die Wärmepumpe gesteckt und diese hat 184kwh Wärmeenergie draus gemacht. Das entspricht einer Monatsarbeitszahl von 2,92
Heizung: Es wurden 450kwh an Strom für die Heizung in die Wärmepumpe gesteckt und diese hat 1392kwh Wärmeenergie draus gemacht. Das entspricht einer Monatsarbeitszahl von 3,09
März 2025: Warmwasser: Es wurden xxkwh an Strom für Warmwasser in die Wärmepumpe gesteckt und diese hat xxxkwh Wärmeenergie draus gemacht. Das entspricht einer Monatsarbeitszahl von x,xx
Heizung: Es wurden xxxkwh an Strom für die Heizung in die Wärmepumpe gesteckt und diese hat xxxxkwh Wärmeenergie draus gemacht. Das entspricht einer Monatsarbeitszahl von x,xx. Aufgrund der Buderus-Techniker und Firmware-Update und damit verbundenen Löschung der Daten kann ich Strombezug nicht exakt angeben aber recht genau verrechnen. Dieser Lag für den März für Warmwasser und Heizung bei zusammen ca. 390kwh
April 2025: Warmwasser: Es wurden 53kwh an Strom für Warmwasser in die Wärmepumpe gesteckt und diese hat 176kwh Wärmeenergie draus gemacht. Das entspricht einer Monatsarbeitszahl von 3,32
Heizung: Es wurden 115kwh an Strom für die Heizung in die Wärmepumpe gesteckt und diese hat 397kwh Wärmeenergie draus gemacht. Das entspricht einer Monatsarbeitszahl von 3,45
Mai 2025: Warmwasser: Es wurden 38kwh an Strom für Warmwasser in die Wärmepumpe gesteckt und diese hat 118kwh Wärmeenergie draus gemacht. Das entspricht einer Monatsarbeitszahl von 3,11
Heizung: Es wurden 4,1kwh an Strom für die Heizung in die Wärmepumpe gesteckt und diese hat 13,4kwh Wärmeenergie draus gemacht. Das entspricht einer Monatsarbeitszahl von 3,27
Juni 2025: Warmwasser: Es wurden 47kwh an Strom für Warmwasser in die Wärmepumpe gesteckt und diese hat 164kwh Wärmeenergie draus gemacht. Das entspricht einer Monatsarbeitszahl von 3,49
Juli 2025: Warmwasser: Es wurden 43kwh an Strom für Warmwasser in die Wärmepumpe gesteckt und diese hat 153kwh Wärmeenergie draus gemacht. Das entspricht einer Monatsarbeitszahl von 3,56
August 2025: Warmwasser: Es wurden 45kwh an Strom für Warmwasser in die Wärmepumpe gesteckt und diese hat 160kwh Wärmeenergie draus gemacht. Das entspricht einer Monatsarbeitszahl von 3,55
Fazit: Im kommenden Monat bin ich valide imstande die Energiekosten für das Haus inkl. Wärmepumpe zu beziffern. Hierzu werde ich ein umfangreiches 1 jahres Fazit-Video erzeugen in dem ich von 2021 bis HEUTE darstellen werde wie ich zur Wärmepumpe gekommen bin und was mich das Haus inkl. Heizen mit der Wärmepumpe im Vergleich zum GAS gekostet hat. Vorab mit meinen positiven Schätzungen der Vormonate lag ich nicht segnifikant daneben. Lasst Euch also im September 2025 Video-Update an dieser Stelle von mir überraschen.
Wer nun wissen moechte was die Anlagen (4,2kwp und 200Watt Insel-Solaranlage) aktuell treiben, kann 3 Zeilen weiter unten, auf die 24/7 LIVE-Daten beider Anlagen klicken! Hinweis: Im April 2025 ist SMA zu ennexOS umgezogen (alle Daten wurden portiert), sodass es derzeit nicht mehr die Möglichkeit gibt die 4,2kwp Dachanlage LIVE öffentlich zu stellen.
200 Watt Insel-Solaranlage (Nutzername: Forum; Passwort:Forum. Unter HOME dann auf PERLES INSEL-SOLARANLAGE klicken)
Hier die Links mit den LIVE-Daten samt Historie (Installation: 10/2016 und Data Logging-Start 22.02.2018):
Anlage-Komplett (24/7 LIVE-DATEN): https://goo.gl/iiMfSU
- Michael
- Beiträge: 5670
- Registriert: Fr 23. Jul 2010, 01:48
- Wohnort: Schleswig-Holstein
- Kontaktdaten:
Dach-PV & BKKW (Carport PV) & Insel-Solaranlage: September 2025
Montag, der 01.09.2025 bis einschliesslich Dienstag, der 30.09.2025:
Wettersituation: Dieser Spetember zeigt sich von seiner guten Seite, denn Wetterseitig weinte der Himmel nur 6 Tage. Allerdings gab es auch 9 durchwachsene Tage mit einem Wolken/Sonne Mix. Die hälfte des Spetembers strahlte aber die Sonne vom Himmel. Hier könnt Ihr den freundlichen September mal etwas genauer unter die Lupe nehmen:
Die kleine 200 Watt Insel-Solaranlage: Der LiFePo4 100Ah Akku hatte im September keine Probleme, aber man merkt schon deutlich das die Tage immer schneller kürzer werden. Imn diesem September gab es bezüglich des Daten-Loggers oder des Com-Ports des EPEVERS Solarreglers aber zwei Aussetzer welche ich nach 1-2 Tagen bemerkt habe. Mit einem Reset des PI war die Sache aber flott erledigt. Diesen Komplett-Reset konnte ich bequem mit meinem Smartphone und BT aus meinem Heimkinozimmer vornehmen. Hierzu einfach die LAST des Akkus im BMS Nachts ausschalten (alle Verbraucher samt Laderegler sind dann tot) und 20 Sekunden später wieder im BMS einschalten. Seit dem 21 September läuft Logging-Seitig wieder alles rund. Auch die automatischen Voll-Backups der 32GB SD Karte auf meine Synology liefen wie geschnitten Brot. Seit Jahren kommt es hin und wieder immer mal vor das sich der COM Port im EPEVER aufhängt. Zum Glück aber sehr selten. Damals wo noch die BleiSäure Akkus im Einsatz waren musste ich Nachts immer in den Schuppen und den Akku manuell kurz vom System nehmen. Mit dem LiFePo4 und dessen BT ist das nun in Sekunden aus dem Zimmer zu erledigen. Echt praktisch!
2 * 2,7kwh LiFePo4 DIY Speicher dynamische Ladung & Einspeisung + 2,7kwh LiFePo4 Konstanteinspeise-Anlage (=8,1kwh):
Alle 3 Anlagen liefen auch in diesem September perfekt und störungsfrei. Die Systeme springen 50 Min. vor Sonnenuntergang an und laufen bis 120Min. nach Sonnenaufgang durch. Was haben die drei Nacheinspeisungen nun in diesem September fabiziert? 2 Anlagen laufen dynamisch (Summe 5,4kwh) und 1 Anlage Konstant (2,7kwh) um den Strom Nachts in das Haus reinzuschaufeln: 228,79kwh; 321,62kwh + 601,89kwh (=1152,3kwh) sind in Summe seit der Inbetriebnahme (April 2024 und die 2 neuen im Frühjahr 2025) von den Systemen Nachts ins Haus gepumpt worden. Damit werde ich von Jahr zu Jahr dokumentieren wann diese Systeme (Summe ca. 1600 Euro Investitionskosten) im Geld sind. Bei gesparten Bezugskosten von aktuell 0,2902 Cents/kwh hat die Nachteinspeisung bis heute ca. 334,39 Euro Strombezugskosten eingespart. Hier muss man bedenken, dass die Anlage also alle 3 Systeme erst seit April 2025 im Verbund laufen und die Übergangsmonate wo mit den Systemen der Strom zum Heizen mit der Buderus Wäremepumpe noch nicht aktiv laufen. D.h. mit diesem 3er Einspeise-Verbund werden wohl 400 Euro Einsparung pro Jahr realistisch sein. Das bedeutet im Umkehrschluss das sich die Anlagen in exakt 4-5 Jahren armortisieren. Ausgelegt sind diese aufgrund der hohen Zyklenfestigkeit auf min. 15 Jahre Betrieb, eher noch länger! Hier sieht man gut, wie enorm wichtig es ist, auf die Anschaffungskosten zu achten. Denn Speicher rechnen sich immer nur dann, wenn diese möglichst wenig kosten und auch eine passende Auslegung besitzen. Denn im Sommer langweilen sich die Systeme und zwischen Oktober und März werden die nicht immer voll. Für den Monat September wurden von den 3 Systemen 116,74kwh Nachts in das Haus geschoben, sodass man schon jetzt immer deutlicher bemerkt, dass der Bedarf Nachts im Vergleich zum August steigt und die Nächte langsam immer länger und das Haus Energiehungriger werden. Hier die 3 Anlagen (Tuya Einspeise-Steckdosen) mit Summenangaben und Monatswerten im Monats-Detail:
Balkon-Kraftwerk auf dem Carport: Die kleine Carport-Installation war auch diesen September sehr fleissig und fischte erneut einiges an Strom vom Carport-Dach, aber im September fällt schon auf das die Zeiten in der die Module von der langsam tiefer stehenden Sonne beschienen werden (weil vom Dach verschattet) und der Ertrag sinkt. Der alte HM800 der Carport-Anlage hat bis Anfang April 2025 ca. 642,67kwh (Mitte Mai 2024 installiert) vom Carportdach gefischt. Der "neue" HM1500 (Installation Mitte Mai 2025) hat in diesem August 1140,86kwh aufaddiert. Also in Summe hat das Carport somit schon 1783,53kwh geliefert. Somit ist es nach wie vor fast möglich alle 3 Einspeise-Systeme ausschliesslich mit dem Strom vom Carport zu laden wobei diese Ladung noch schnell erledigt ist. Dann geht pro Akku und Nacht ca. 55-65% der Kapazität ins Haus. Und diese dann fehlende Energie muss dann nur noch am Folgetag wieder aufgefüllt werden. Seit Mai 2024 hat die Carport-Anlage nun nach nur 16 Monaten 517,58 Euro erwirtschaftet und nähert sich mit riesen Schritten wie schon vor einem Jahr angedeutet vollen Armortisation und in der Folge-->Der Gewinnzone. Genial!
Die myenergie ZAPPI Wallbox: Diesen September hat die Zappi Wallbox von meinem PV Überschuss nur 37,56kwh in Hyundai Kona E-Auto geschaufelt, da ich ausserhalb auf Seminaren unterwegs war. Durch die Carport-PV ist nach wie vor genug Energie für alles (Haus; 8,1kwh Speicher & E-Auto) vorhanden, sodass immer noch Überschussladungen möglich ist, so die Sonne ballert. Aber wirklich oft hing der Wagen diesen Monat nicht an der Wallbox.
Hier die 4.2kwp Photovoltaik-Anlage auf dem Dach: Nun kommen wir aber wie jeden Monat zur kleinen 4,2kwp Dach PV Anlage und dem finalen September-Ertrag. Die Ertragserwartung für den September lag bei 324,77kwh und vom Dach kamen diesen September wegen der Sonnentage noch 365,81kwh. Das entspricht für diesen Monat ein Plus von 13% gegenüber der Ertragserwartung. Das ist zwar kein Spitzenwert für den September, aber immerhin ein zweistelliges Plus. Betriebswirtschaftlich zwar kein Feuerwerk, aber durchaus noch als solide zu betiteln:
Nun aber zum September 2025 mit der Carport-Anlage; Nachteinspeisungen also das Ergebnis des sechsten Monats im 9ten Betriebsjahr. Vom Dach kamen in diesem September 2025 in Summe 365,81kwh. Der Stromzukauf von Octopus Energy lag für diesen Monat bei nur 36,21kwh (inkl. täglicher Warmwasseraufbereitung der Wärmepumpe), welche bei 29,02 Cents pro Kilowattstunde meines Ökostrom-Tarifes ca. 10,51 Euro Strom Einkaufskosten bedeutet. Von den produzierten 365,81kwh habe ich 171,34kwh + 17,85kwh (Formel: 1. Eigenverbrauch + Netzeinspeisung - Gesamterzeugung =x! 2. Produktion Carport -x! = Eigenverbrauch Carport-Strom) von der Carport PV selbst verbraucht, was eine Ersparnis bei einem Kilowattstundenpreis von 29,02 Cents in Summe 54,90 Euro ergibt. Den Rest, also 212,31kwh an Strom (PV und Carport) wurden für 0,123 Cents ins Netz abverkauft. Davon 87,5% also 185,77kwh zu 0,123 Cents und 12,5kwh zu 8,1 Cents was in Summe 22,85 Euro + 1,01 Euro = 23,86 Euro an Einnahmen durch den Stromverkauf bedeutet.
Aber nun schauen wir uns mal die finanziellen Ergebnisse für das 9te Dach-PV Produktionsjahr genauer an...
Und kommen zur Auflistung fuer das laufende Produktionsjahr April 2025 -April 2026:
-April: 39,12 Euro Gewinn durch Verkauf und Einsparung durch Eigenverbrauch 79,21 Euro: Summe 118,33 Euro
-Mai: 59,49 Euro Gewinn durch Verkauf und Einsparung durch Eigenverbrauch 70,96 Euro: Summe 130,45 Euro
-Juni: 53,25 Euro Gewinn durch Verkauf und Einsparung durch Eigenverbrauch 59,76 Euro: Summe 113,01 Euro
-Juli: 36,95 Euro Gewinn durch Verkauf und Einsparung durch Eigenverbrauch 64,51 Euro: Summe 101,46 Euro
-August: 47,55 Euro Gewinn durch Verkauf und Einsparung durch Eigenverbrauch 61,89 Euro: Summe 109,44 Euro
-September: 23,86 Euro Gewinn durch Verkauf und Einsparung durch Eigenverbrauch 54,90 Euro: Summe 78,76 Euro
Summe nach dem den ersten 6 Monaten im 9 Produktionsjahr: 651,45 Euro
Summe gesamt seit 03 April 2017:
-602,64 Euro (1 April 2017- 1 April 2018)
-660,94 Euro (1 April 2018 -1 April 2019)
-606,47 Euro (1 April 2019 -1 April 2020)
-640,81 Euro (1 April 2020 -1 April 2021)
-655,16 Euro (1 April 2021 - 1 April 2022)
-648,39 Euro (1 April 2022 - 1 April 2023)
-802,33 Euro (1 April 2023 - 1 April 2024)
-939,07 Euro (1 April 2024 - 1 April 2025)
-651,45 Euro (1 April 2025 - 1 April 2026)= SUMME: 6207,26 Euro.
Der sechste Monat im 9ten Produktionsjahr legt nochmal eine Schippe nach. Von den Investitionskosten in Höhe von 6600 Euro resp. 7854 inkl. MwSt. für die Dach PV sind wir nicht mehr sonderlich weit entfernt. Im ersten Halbjahr 2026 wird die 6600 Euro Marke definitiv fallen und das Jahr drauf also irgendwann im 10/11 Produktionsjahr auch die 7854 Euro Invest-Grenze. Somit hat sich die Investition der PV-Anlage zu 100% armortisiert. Die Carportanlage welche ja jetzt kräftig dabei hilft die grosse PV-Anlage zu stützen kommt dann danach (schaetze mal, das wird im Frühjar 2026 sein) und danach dann die 3 Speicher (8,1kwh Kapazität) Systeme was ca. weitere 2 Jahre dauern wird. Alles läuft somit fast schon besser als geplant und das trotz um 23% gesunkender Strom-Bezugskosten durch den Wechsel von den Stadtwerken Kiel zu Octopus im Sep. 2024. Aber diese spielen durch die Speicher keine wirklich entscheidende Rolle, da sich immer mehr alles in Richtung Eigenverbrauch bewegt, was ja auch der Sinn einer PV-Anlage ist und die Wirtschaftlichkeit wie gut zu erkennen ist segnifikant pusht! Aber ob die Ergebnisse von den beiden Jahren zuvor erreicht werden oder sogar noch oben durchstossen werden ist derzeit ungewiss. Denn nun stehen die Ertragsschwachen Wintermonate in den Startlöchern. Schon der Oktober war immer schwach und wenn im 9ten Produktionsjahr etwas passiert, dann ab der zweiten Fabruar-Hälfte und insbesondere im März 2026. 800 Euro sind also durchaus noch erreichbar...
Hier nun noch für alle Interessierten die Daten meiner BUDERUS Wärmepumpe. Tägliche Warmwasser-Zieltemperatur: 50 Grad; Heizen: 22-23 Grad im ganzen Haus inkl. Flur; Badezimmer; Küche (=140qm)! Aussentemperaturen Nachts zwischen 13 und Minus 10 (!!!) Grad. Hier die Daten für Oktober 2024 bis Ende September 2025:
Oktober 2024: Warmwasser: Es wurden 43,9kwh an Strom für Warmwasser (fast alles davon wurde von der PV-Anlage gedeckelt) in die Wärmepumpe gesteckt und diese hat 167,6kwh Wärmeenergie draus gemacht. Das entspricht einer Monatsarbeitszahl von 3,817
Heizung: Es wurden 127,5kwh an Strom für die Heizung (fast alles davon wurde von der PV-Anlage gedeckelt) in die Wärmepumpe gesteckt und diese hat 457,2kwh Wärmeenergie draus gemacht. Das entspricht einer Monatsarbeitszahl von 3,59
November 2024: Warmwasser: Es wurden 49kwh an Strom für Warmwasser in die Wärmepumpe gesteckt und diese hat 162kwh Wärmeenergie draus gemacht. Das entspricht einer Monatsarbeitszahl von 3,31
Heizung: Es wurden 340kwh an Strom für die Heizung in die Wärmepumpe gesteckt und diese hat 1118kwh Wärmeenergie draus gemacht. Das entspricht einer Monatsarbeitszahl von 3,29
Dezember 2024: Warmwasser: Es wurden 34kwh an Strom für Warmwasser in die Wärmepumpe gesteckt und diese hat 98kwh Wärmeenergie draus gemacht. Das entspricht einer Monatsarbeitszahl von 2,88
Heizung: Es wurden 441kwh an Strom für die Heizung in die Wärmepumpe gesteckt und diese hat 1409kwh Wärmeenergie draus gemacht. Das entspricht einer Monatsarbeitszahl von 3,2
Januar 2025: Warmwasser: Es wurden 66kwh an Strom für Warmwasser in die Wärmepumpe gesteckt und diese hat 190kwh Wärmeenergie draus gemacht. Das entspricht einer Monatsarbeitszahl von 2,88
Heizung: Es wurden 541kwh an Strom für die Heizung in die Wärmepumpe gesteckt und diese hat 1608kwh Wärmeenergie draus gemacht. Das entspricht einer Monatsarbeitszahl von 2,97
Februar 2025: Warmwasser: Es wurden 63kwh an Strom für Warmwasser in die Wärmepumpe gesteckt und diese hat 184kwh Wärmeenergie draus gemacht. Das entspricht einer Monatsarbeitszahl von 2,92
Heizung: Es wurden 450kwh an Strom für die Heizung in die Wärmepumpe gesteckt und diese hat 1392kwh Wärmeenergie draus gemacht. Das entspricht einer Monatsarbeitszahl von 3,09
März 2025: Warmwasser: Es wurden xxkwh an Strom für Warmwasser in die Wärmepumpe gesteckt und diese hat xxxkwh Wärmeenergie draus gemacht. Das entspricht einer Monatsarbeitszahl von x,xx
Heizung: Es wurden xxxkwh an Strom für die Heizung in die Wärmepumpe gesteckt und diese hat xxxxkwh Wärmeenergie draus gemacht. Das entspricht einer Monatsarbeitszahl von x,xx. Aufgrund der Buderus-Techniker und Firmware-Update und damit verbundenen Löschung der Daten kann ich Strombezug nicht exakt angeben aber recht genau verrechnen. Dieser Lag für den März für Warmwasser und Heizung bei zusammen ca. 390kwh
April 2025: Warmwasser: Es wurden 53kwh an Strom für Warmwasser in die Wärmepumpe gesteckt und diese hat 176kwh Wärmeenergie draus gemacht. Das entspricht einer Monatsarbeitszahl von 3,32
Heizung: Es wurden 115kwh an Strom für die Heizung in die Wärmepumpe gesteckt und diese hat 397kwh Wärmeenergie draus gemacht. Das entspricht einer Monatsarbeitszahl von 3,45
Mai 2025: Warmwasser: Es wurden 38kwh an Strom für Warmwasser in die Wärmepumpe gesteckt und diese hat 118kwh Wärmeenergie draus gemacht. Das entspricht einer Monatsarbeitszahl von 3,11
Heizung: Es wurden 4,1kwh an Strom für die Heizung in die Wärmepumpe gesteckt und diese hat 13,4kwh Wärmeenergie draus gemacht. Das entspricht einer Monatsarbeitszahl von 3,27
Juni 2025: Warmwasser: Es wurden 47kwh an Strom für Warmwasser in die Wärmepumpe gesteckt und diese hat 164kwh Wärmeenergie draus gemacht. Das entspricht einer Monatsarbeitszahl von 3,49
Juli 2025: Warmwasser: Es wurden 43kwh an Strom für Warmwasser in die Wärmepumpe gesteckt und diese hat 153kwh Wärmeenergie draus gemacht. Das entspricht einer Monatsarbeitszahl von 3,56
August 2025: Warmwasser: Es wurden 45kwh an Strom für Warmwasser in die Wärmepumpe gesteckt und diese hat 160kwh Wärmeenergie draus gemacht. Das entspricht einer Monatsarbeitszahl von 3,55
September 2025: Warmwasser: Es wurden 49kwh an Strom für Warmwasser in die Wärmepumpe gesteckt und diese hat 169kwh Wärmeenergie draus gemacht. Das entspricht einer Monatsarbeitszahl von 3,49
Oben findet Ihr ein umfangreiches 1 jahres Fazit-Video in dem ich von 2021 bis HEUTE darstellen werde wie ich zur Wärmepumpe gekommen bin und was mich das Haus inkl. Heizen mit der Wärmepumpe im Vergleich zum GAS gekostet hat. Vorab mit meinen positiven Schätzungen der Vormonate lag ich nicht segnifikant daneben. Lasst Euch also mit obigen September 2025 Video-Update überraschen.
Wer nun wissen moechte was die Anlagen (4,2kwp und 200Watt Insel-Solaranlage) aktuell treiben, kann 3 Zeilen weiter unten, auf die 24/7 LIVE-Daten beider Anlagen klicken! Hinweis: Im April 2025 ist SMA zu ennexOS umgezogen (alle Daten wurden portiert), sodass es derzeit nicht mehr die Möglichkeit gibt die 4,2kwp Dachanlage LIVE öffentlich zu stellen.
200 Watt Insel-Solaranlage (Nutzername: Forum; Passwort:Forum. Unter HOME dann auf PERLES INSEL-SOLARANLAGE klicken)
Hier die Links mit den LIVE-Daten samt Historie (Installation: 10/2016 und Data Logging-Start 22.02.2018):
Anlage-Komplett (24/7 LIVE-DATEN): https://goo.gl/iiMfSU
Wettersituation: Dieser Spetember zeigt sich von seiner guten Seite, denn Wetterseitig weinte der Himmel nur 6 Tage. Allerdings gab es auch 9 durchwachsene Tage mit einem Wolken/Sonne Mix. Die hälfte des Spetembers strahlte aber die Sonne vom Himmel. Hier könnt Ihr den freundlichen September mal etwas genauer unter die Lupe nehmen:
Die kleine 200 Watt Insel-Solaranlage: Der LiFePo4 100Ah Akku hatte im September keine Probleme, aber man merkt schon deutlich das die Tage immer schneller kürzer werden. Imn diesem September gab es bezüglich des Daten-Loggers oder des Com-Ports des EPEVERS Solarreglers aber zwei Aussetzer welche ich nach 1-2 Tagen bemerkt habe. Mit einem Reset des PI war die Sache aber flott erledigt. Diesen Komplett-Reset konnte ich bequem mit meinem Smartphone und BT aus meinem Heimkinozimmer vornehmen. Hierzu einfach die LAST des Akkus im BMS Nachts ausschalten (alle Verbraucher samt Laderegler sind dann tot) und 20 Sekunden später wieder im BMS einschalten. Seit dem 21 September läuft Logging-Seitig wieder alles rund. Auch die automatischen Voll-Backups der 32GB SD Karte auf meine Synology liefen wie geschnitten Brot. Seit Jahren kommt es hin und wieder immer mal vor das sich der COM Port im EPEVER aufhängt. Zum Glück aber sehr selten. Damals wo noch die BleiSäure Akkus im Einsatz waren musste ich Nachts immer in den Schuppen und den Akku manuell kurz vom System nehmen. Mit dem LiFePo4 und dessen BT ist das nun in Sekunden aus dem Zimmer zu erledigen. Echt praktisch!
2 * 2,7kwh LiFePo4 DIY Speicher dynamische Ladung & Einspeisung + 2,7kwh LiFePo4 Konstanteinspeise-Anlage (=8,1kwh):
Alle 3 Anlagen liefen auch in diesem September perfekt und störungsfrei. Die Systeme springen 50 Min. vor Sonnenuntergang an und laufen bis 120Min. nach Sonnenaufgang durch. Was haben die drei Nacheinspeisungen nun in diesem September fabiziert? 2 Anlagen laufen dynamisch (Summe 5,4kwh) und 1 Anlage Konstant (2,7kwh) um den Strom Nachts in das Haus reinzuschaufeln: 228,79kwh; 321,62kwh + 601,89kwh (=1152,3kwh) sind in Summe seit der Inbetriebnahme (April 2024 und die 2 neuen im Frühjahr 2025) von den Systemen Nachts ins Haus gepumpt worden. Damit werde ich von Jahr zu Jahr dokumentieren wann diese Systeme (Summe ca. 1600 Euro Investitionskosten) im Geld sind. Bei gesparten Bezugskosten von aktuell 0,2902 Cents/kwh hat die Nachteinspeisung bis heute ca. 334,39 Euro Strombezugskosten eingespart. Hier muss man bedenken, dass die Anlage also alle 3 Systeme erst seit April 2025 im Verbund laufen und die Übergangsmonate wo mit den Systemen der Strom zum Heizen mit der Buderus Wäremepumpe noch nicht aktiv laufen. D.h. mit diesem 3er Einspeise-Verbund werden wohl 400 Euro Einsparung pro Jahr realistisch sein. Das bedeutet im Umkehrschluss das sich die Anlagen in exakt 4-5 Jahren armortisieren. Ausgelegt sind diese aufgrund der hohen Zyklenfestigkeit auf min. 15 Jahre Betrieb, eher noch länger! Hier sieht man gut, wie enorm wichtig es ist, auf die Anschaffungskosten zu achten. Denn Speicher rechnen sich immer nur dann, wenn diese möglichst wenig kosten und auch eine passende Auslegung besitzen. Denn im Sommer langweilen sich die Systeme und zwischen Oktober und März werden die nicht immer voll. Für den Monat September wurden von den 3 Systemen 116,74kwh Nachts in das Haus geschoben, sodass man schon jetzt immer deutlicher bemerkt, dass der Bedarf Nachts im Vergleich zum August steigt und die Nächte langsam immer länger und das Haus Energiehungriger werden. Hier die 3 Anlagen (Tuya Einspeise-Steckdosen) mit Summenangaben und Monatswerten im Monats-Detail:
Balkon-Kraftwerk auf dem Carport: Die kleine Carport-Installation war auch diesen September sehr fleissig und fischte erneut einiges an Strom vom Carport-Dach, aber im September fällt schon auf das die Zeiten in der die Module von der langsam tiefer stehenden Sonne beschienen werden (weil vom Dach verschattet) und der Ertrag sinkt. Der alte HM800 der Carport-Anlage hat bis Anfang April 2025 ca. 642,67kwh (Mitte Mai 2024 installiert) vom Carportdach gefischt. Der "neue" HM1500 (Installation Mitte Mai 2025) hat in diesem August 1140,86kwh aufaddiert. Also in Summe hat das Carport somit schon 1783,53kwh geliefert. Somit ist es nach wie vor fast möglich alle 3 Einspeise-Systeme ausschliesslich mit dem Strom vom Carport zu laden wobei diese Ladung noch schnell erledigt ist. Dann geht pro Akku und Nacht ca. 55-65% der Kapazität ins Haus. Und diese dann fehlende Energie muss dann nur noch am Folgetag wieder aufgefüllt werden. Seit Mai 2024 hat die Carport-Anlage nun nach nur 16 Monaten 517,58 Euro erwirtschaftet und nähert sich mit riesen Schritten wie schon vor einem Jahr angedeutet vollen Armortisation und in der Folge-->Der Gewinnzone. Genial!
Die myenergie ZAPPI Wallbox: Diesen September hat die Zappi Wallbox von meinem PV Überschuss nur 37,56kwh in Hyundai Kona E-Auto geschaufelt, da ich ausserhalb auf Seminaren unterwegs war. Durch die Carport-PV ist nach wie vor genug Energie für alles (Haus; 8,1kwh Speicher & E-Auto) vorhanden, sodass immer noch Überschussladungen möglich ist, so die Sonne ballert. Aber wirklich oft hing der Wagen diesen Monat nicht an der Wallbox.
Hier die 4.2kwp Photovoltaik-Anlage auf dem Dach: Nun kommen wir aber wie jeden Monat zur kleinen 4,2kwp Dach PV Anlage und dem finalen September-Ertrag. Die Ertragserwartung für den September lag bei 324,77kwh und vom Dach kamen diesen September wegen der Sonnentage noch 365,81kwh. Das entspricht für diesen Monat ein Plus von 13% gegenüber der Ertragserwartung. Das ist zwar kein Spitzenwert für den September, aber immerhin ein zweistelliges Plus. Betriebswirtschaftlich zwar kein Feuerwerk, aber durchaus noch als solide zu betiteln:
Nun aber zum September 2025 mit der Carport-Anlage; Nachteinspeisungen also das Ergebnis des sechsten Monats im 9ten Betriebsjahr. Vom Dach kamen in diesem September 2025 in Summe 365,81kwh. Der Stromzukauf von Octopus Energy lag für diesen Monat bei nur 36,21kwh (inkl. täglicher Warmwasseraufbereitung der Wärmepumpe), welche bei 29,02 Cents pro Kilowattstunde meines Ökostrom-Tarifes ca. 10,51 Euro Strom Einkaufskosten bedeutet. Von den produzierten 365,81kwh habe ich 171,34kwh + 17,85kwh (Formel: 1. Eigenverbrauch + Netzeinspeisung - Gesamterzeugung =x! 2. Produktion Carport -x! = Eigenverbrauch Carport-Strom) von der Carport PV selbst verbraucht, was eine Ersparnis bei einem Kilowattstundenpreis von 29,02 Cents in Summe 54,90 Euro ergibt. Den Rest, also 212,31kwh an Strom (PV und Carport) wurden für 0,123 Cents ins Netz abverkauft. Davon 87,5% also 185,77kwh zu 0,123 Cents und 12,5kwh zu 8,1 Cents was in Summe 22,85 Euro + 1,01 Euro = 23,86 Euro an Einnahmen durch den Stromverkauf bedeutet.
Aber nun schauen wir uns mal die finanziellen Ergebnisse für das 9te Dach-PV Produktionsjahr genauer an...
Und kommen zur Auflistung fuer das laufende Produktionsjahr April 2025 -April 2026:
-April: 39,12 Euro Gewinn durch Verkauf und Einsparung durch Eigenverbrauch 79,21 Euro: Summe 118,33 Euro
-Mai: 59,49 Euro Gewinn durch Verkauf und Einsparung durch Eigenverbrauch 70,96 Euro: Summe 130,45 Euro
-Juni: 53,25 Euro Gewinn durch Verkauf und Einsparung durch Eigenverbrauch 59,76 Euro: Summe 113,01 Euro
-Juli: 36,95 Euro Gewinn durch Verkauf und Einsparung durch Eigenverbrauch 64,51 Euro: Summe 101,46 Euro
-August: 47,55 Euro Gewinn durch Verkauf und Einsparung durch Eigenverbrauch 61,89 Euro: Summe 109,44 Euro
-September: 23,86 Euro Gewinn durch Verkauf und Einsparung durch Eigenverbrauch 54,90 Euro: Summe 78,76 Euro
Summe nach dem den ersten 6 Monaten im 9 Produktionsjahr: 651,45 Euro
Summe gesamt seit 03 April 2017:
-602,64 Euro (1 April 2017- 1 April 2018)
-660,94 Euro (1 April 2018 -1 April 2019)
-606,47 Euro (1 April 2019 -1 April 2020)
-640,81 Euro (1 April 2020 -1 April 2021)
-655,16 Euro (1 April 2021 - 1 April 2022)
-648,39 Euro (1 April 2022 - 1 April 2023)
-802,33 Euro (1 April 2023 - 1 April 2024)
-939,07 Euro (1 April 2024 - 1 April 2025)
-651,45 Euro (1 April 2025 - 1 April 2026)= SUMME: 6207,26 Euro.
Der sechste Monat im 9ten Produktionsjahr legt nochmal eine Schippe nach. Von den Investitionskosten in Höhe von 6600 Euro resp. 7854 inkl. MwSt. für die Dach PV sind wir nicht mehr sonderlich weit entfernt. Im ersten Halbjahr 2026 wird die 6600 Euro Marke definitiv fallen und das Jahr drauf also irgendwann im 10/11 Produktionsjahr auch die 7854 Euro Invest-Grenze. Somit hat sich die Investition der PV-Anlage zu 100% armortisiert. Die Carportanlage welche ja jetzt kräftig dabei hilft die grosse PV-Anlage zu stützen kommt dann danach (schaetze mal, das wird im Frühjar 2026 sein) und danach dann die 3 Speicher (8,1kwh Kapazität) Systeme was ca. weitere 2 Jahre dauern wird. Alles läuft somit fast schon besser als geplant und das trotz um 23% gesunkender Strom-Bezugskosten durch den Wechsel von den Stadtwerken Kiel zu Octopus im Sep. 2024. Aber diese spielen durch die Speicher keine wirklich entscheidende Rolle, da sich immer mehr alles in Richtung Eigenverbrauch bewegt, was ja auch der Sinn einer PV-Anlage ist und die Wirtschaftlichkeit wie gut zu erkennen ist segnifikant pusht! Aber ob die Ergebnisse von den beiden Jahren zuvor erreicht werden oder sogar noch oben durchstossen werden ist derzeit ungewiss. Denn nun stehen die Ertragsschwachen Wintermonate in den Startlöchern. Schon der Oktober war immer schwach und wenn im 9ten Produktionsjahr etwas passiert, dann ab der zweiten Fabruar-Hälfte und insbesondere im März 2026. 800 Euro sind also durchaus noch erreichbar...
Hier nun noch für alle Interessierten die Daten meiner BUDERUS Wärmepumpe. Tägliche Warmwasser-Zieltemperatur: 50 Grad; Heizen: 22-23 Grad im ganzen Haus inkl. Flur; Badezimmer; Küche (=140qm)! Aussentemperaturen Nachts zwischen 13 und Minus 10 (!!!) Grad. Hier die Daten für Oktober 2024 bis Ende September 2025:
Oktober 2024: Warmwasser: Es wurden 43,9kwh an Strom für Warmwasser (fast alles davon wurde von der PV-Anlage gedeckelt) in die Wärmepumpe gesteckt und diese hat 167,6kwh Wärmeenergie draus gemacht. Das entspricht einer Monatsarbeitszahl von 3,817
Heizung: Es wurden 127,5kwh an Strom für die Heizung (fast alles davon wurde von der PV-Anlage gedeckelt) in die Wärmepumpe gesteckt und diese hat 457,2kwh Wärmeenergie draus gemacht. Das entspricht einer Monatsarbeitszahl von 3,59
November 2024: Warmwasser: Es wurden 49kwh an Strom für Warmwasser in die Wärmepumpe gesteckt und diese hat 162kwh Wärmeenergie draus gemacht. Das entspricht einer Monatsarbeitszahl von 3,31
Heizung: Es wurden 340kwh an Strom für die Heizung in die Wärmepumpe gesteckt und diese hat 1118kwh Wärmeenergie draus gemacht. Das entspricht einer Monatsarbeitszahl von 3,29
Dezember 2024: Warmwasser: Es wurden 34kwh an Strom für Warmwasser in die Wärmepumpe gesteckt und diese hat 98kwh Wärmeenergie draus gemacht. Das entspricht einer Monatsarbeitszahl von 2,88
Heizung: Es wurden 441kwh an Strom für die Heizung in die Wärmepumpe gesteckt und diese hat 1409kwh Wärmeenergie draus gemacht. Das entspricht einer Monatsarbeitszahl von 3,2
Januar 2025: Warmwasser: Es wurden 66kwh an Strom für Warmwasser in die Wärmepumpe gesteckt und diese hat 190kwh Wärmeenergie draus gemacht. Das entspricht einer Monatsarbeitszahl von 2,88
Heizung: Es wurden 541kwh an Strom für die Heizung in die Wärmepumpe gesteckt und diese hat 1608kwh Wärmeenergie draus gemacht. Das entspricht einer Monatsarbeitszahl von 2,97
Februar 2025: Warmwasser: Es wurden 63kwh an Strom für Warmwasser in die Wärmepumpe gesteckt und diese hat 184kwh Wärmeenergie draus gemacht. Das entspricht einer Monatsarbeitszahl von 2,92
Heizung: Es wurden 450kwh an Strom für die Heizung in die Wärmepumpe gesteckt und diese hat 1392kwh Wärmeenergie draus gemacht. Das entspricht einer Monatsarbeitszahl von 3,09
März 2025: Warmwasser: Es wurden xxkwh an Strom für Warmwasser in die Wärmepumpe gesteckt und diese hat xxxkwh Wärmeenergie draus gemacht. Das entspricht einer Monatsarbeitszahl von x,xx
Heizung: Es wurden xxxkwh an Strom für die Heizung in die Wärmepumpe gesteckt und diese hat xxxxkwh Wärmeenergie draus gemacht. Das entspricht einer Monatsarbeitszahl von x,xx. Aufgrund der Buderus-Techniker und Firmware-Update und damit verbundenen Löschung der Daten kann ich Strombezug nicht exakt angeben aber recht genau verrechnen. Dieser Lag für den März für Warmwasser und Heizung bei zusammen ca. 390kwh
April 2025: Warmwasser: Es wurden 53kwh an Strom für Warmwasser in die Wärmepumpe gesteckt und diese hat 176kwh Wärmeenergie draus gemacht. Das entspricht einer Monatsarbeitszahl von 3,32
Heizung: Es wurden 115kwh an Strom für die Heizung in die Wärmepumpe gesteckt und diese hat 397kwh Wärmeenergie draus gemacht. Das entspricht einer Monatsarbeitszahl von 3,45
Mai 2025: Warmwasser: Es wurden 38kwh an Strom für Warmwasser in die Wärmepumpe gesteckt und diese hat 118kwh Wärmeenergie draus gemacht. Das entspricht einer Monatsarbeitszahl von 3,11
Heizung: Es wurden 4,1kwh an Strom für die Heizung in die Wärmepumpe gesteckt und diese hat 13,4kwh Wärmeenergie draus gemacht. Das entspricht einer Monatsarbeitszahl von 3,27
Juni 2025: Warmwasser: Es wurden 47kwh an Strom für Warmwasser in die Wärmepumpe gesteckt und diese hat 164kwh Wärmeenergie draus gemacht. Das entspricht einer Monatsarbeitszahl von 3,49
Juli 2025: Warmwasser: Es wurden 43kwh an Strom für Warmwasser in die Wärmepumpe gesteckt und diese hat 153kwh Wärmeenergie draus gemacht. Das entspricht einer Monatsarbeitszahl von 3,56
August 2025: Warmwasser: Es wurden 45kwh an Strom für Warmwasser in die Wärmepumpe gesteckt und diese hat 160kwh Wärmeenergie draus gemacht. Das entspricht einer Monatsarbeitszahl von 3,55
September 2025: Warmwasser: Es wurden 49kwh an Strom für Warmwasser in die Wärmepumpe gesteckt und diese hat 169kwh Wärmeenergie draus gemacht. Das entspricht einer Monatsarbeitszahl von 3,49
Oben findet Ihr ein umfangreiches 1 jahres Fazit-Video in dem ich von 2021 bis HEUTE darstellen werde wie ich zur Wärmepumpe gekommen bin und was mich das Haus inkl. Heizen mit der Wärmepumpe im Vergleich zum GAS gekostet hat. Vorab mit meinen positiven Schätzungen der Vormonate lag ich nicht segnifikant daneben. Lasst Euch also mit obigen September 2025 Video-Update überraschen.
Wer nun wissen moechte was die Anlagen (4,2kwp und 200Watt Insel-Solaranlage) aktuell treiben, kann 3 Zeilen weiter unten, auf die 24/7 LIVE-Daten beider Anlagen klicken! Hinweis: Im April 2025 ist SMA zu ennexOS umgezogen (alle Daten wurden portiert), sodass es derzeit nicht mehr die Möglichkeit gibt die 4,2kwp Dachanlage LIVE öffentlich zu stellen.
200 Watt Insel-Solaranlage (Nutzername: Forum; Passwort:Forum. Unter HOME dann auf PERLES INSEL-SOLARANLAGE klicken)
Hier die Links mit den LIVE-Daten samt Historie (Installation: 10/2016 und Data Logging-Start 22.02.2018):
Anlage-Komplett (24/7 LIVE-DATEN): https://goo.gl/iiMfSU
- Michael
- Beiträge: 5670
- Registriert: Fr 23. Jul 2010, 01:48
- Wohnort: Schleswig-Holstein
- Kontaktdaten:
Dach-PV & BKKW (Carport PV) & Insel-Solaranlage: Oktober 2025
Mittwoch, der 01.10.2025 bis einschliesslich Freitag, der 31.10.2025:
Wettersituation: Dieser Oktober erinnerte vom Wetter her sehr an den desaströsen Oktober 2023 von vor 2 Jahren. Nur 6 der Herbst-Tage schien die Sonne und 25 Tage war es bewölkt oder hat es geregnet. Der Oktober bot in den letzten 9 Jahren viel Sonne oder auch Wolken und dieser Oktober war zwar Wettertechnisch nicht ganz so schlecht wie der 2023, aber gefühlt erinnerte vieles dran. Wer sich traut das Wetter-Desaster anzuschauen kann das hier tun:
Die kleine 200 Watt Insel-Solaranlage: Der LiFePo4 100Ah Akku hatte in diesem düsteren Oktober hart zu kämpfen und musste von den Akku-Reserven zehren. Ab dem 09.10. musste ich sogar schon zu ersten Energiesparmassnahmen greifen und einige Systeme ferngesteuert abschalten. Mitte des Monats hatte sich Sparmassnahmen ausgezahlt, sodass wieder etwas Energie für eine Woche Normalbetrieb in den Akku kam. Am 22 Oktober musste wieder abgeschaltet werden, da der Akku sich erneut einer kritischen Marke näherte. Und das blieb so bis Ende des Monats. Erschwerend hinzu kommt auch das die von Tag zu Tag immer tiefer stehende Sonne (so die denn mal zu sehen war) die Panel nur noch kurz erreicht. Immerhin reichte die Energie um den Anthbot Rasenmähroboter 2mal mit Energie zu versorgen um den Rasen zu mähen! Wie schon die Jahre zuvor nähert sich die Inselanlage dem Winterschlaf. Noch funktionieren die elementaren Systeme wie das Daten-Logging, aber die Tage bis zur temporären Deaktivierung sind gezählt, sodass die Systeme dann im Winter immer nur bei Bedarf aktiviert werden. Hier sieht man gut was ich meine und das schlechte Wetter war zudem wenig hilfreich (gut im zweiten Bild ist zu erkennen wie die Systemspannung kontinuierlich abnimmt):
2 * 2,7kwh LiFePo4 DIY Speicher dynamische Ladung & Einspeisung + 2,7kwh LiFePo4 Konstanteinspeise-Anlage (=8,1kwh):
Alle 3 Anlagen liefen auch in diesem Oktober, aber wurden aufgrund des schlechten Wetters nicht immer komplett bis 100% mit PV-Überschussenergie gefüllt. Besonders das Powerqueen System bekam hin & wieder sehr wenig ab. Die Systeme springen 50 Min. vor Sonnenuntergang an und laufen bis 120Min. nach Sonnenaufgang durch, was ich im November auf 20Min. vor Sonnenuntergang und 60 Min. nach Sonnenaufgang ändern werde. Was haben die drei Nacheinspeisungen nun in diesem verregneten und bewölkten Oktober fabiziert? 2 Anlagen laufen dynamisch (Summe 5,4kwh) und 1 Anlage Konstant (2,7kwh) um den Strom Nachts in das Haus reinzuschaufeln: 266,85kwh; 348,12kwh + 620kwh (=1234,97kwh) sind in Summe seit der Inbetriebnahme (April 2024 und die 2 neuen im Frühjahr 2025) von den Systemen Nachts ins Haus gepumpt worden. Damit werde ich von Jahr zu Jahr dokumentieren wann diese Systeme (Summe ca. 1600 Euro Investitionskosten) im Geld sind. Bei gesparten Bezugskosten von aktuell 0,2902 Cents/kwh hat die Nachteinspeisung bis heute ca. 358,39 Euro Strombezugskosten eingespart. Hier muss man bedenken, dass die Anlage also alle 3 Systeme erst seit April 2025 im Verbund laufen und die Übergangsmonate wo mit den Systemen der Strom zum Heizen mit der Buderus Wäremepumpe. Erst ab diesen Monat wird die Buderus Wäermepumpe von den Akku-Systemen mit Strom versorgt, da der gesamte Oktober sehr kalt war und 50-60% im Monat geheizt werden musste . D.h. mit diesem 3er Einspeise-Verbund werden wohl >400 Euro Einsparung pro Jahr realistisch sein. Das bedeutet im Umkehrschluss das sich die Anlagen in exakt 4-5 Jahren armortisieren. Ausgelegt sind diese aufgrund der hohen Zyklenfestigkeit auf min. 15 Jahre Betrieb, eher noch länger! Hier sieht man gut, wie enorm wichtig es ist, auf die Anschaffungskosten zu achten. Denn Speicher rechnen sich immer nur dann, wenn diese möglichst wenig kosten und auch eine passende Auslegung und Effizienz (geringe Lade/Entladeverluste) besitzen. Denn im Sommer langweilen sich die Systeme und zwischen Oktober und März werden die nicht immer voll. Für den Monat Oktober wurden von den 3 Systemen 82,52kwh Nachts in das Haus geschoben, sodass man schon jetzt immer deutlicher bemerkt, dass der Bedarf Nachts steigt aber die Akkus Tagsüber besonders bei schlecbhten Wetter nicht mehr voll werden. Hier die 3 Anlagen (Tuya Einspeise-Steckdosen) mit Summenangaben und Monatswerten im Monats-Detail:
Balkon-Kraftwerk auf dem Carport: Die kleine Carport-Installation hat im Rahmen der Möglichkeiten versucht das Beste aus dem miesen Oktober zu holen. Aber die Module bekommen nur noch kurze Zeit von einer tief stehenden Sonne (sofern überhaupt vorhanden) Energie und die Verschattung schreitet somit auch rasend schnell voran. Der alte HM800 der Carport-Anlage hat bis Anfang April 2025 ca. 642,67kwh (Mitte Mai 2024 installiert) vom Carportdach gefischt. Der "neue" HM1500 (Installation Mitte Mai 2025) hat in diesem Oktober 1199,56kwh aufaddiert. Also in Summe hat das Carport somit schon 1842,23kwh geliefert. Somit ist es nicht mehr möglich alle 3 Einspeise-Systeme ausschliesslich mit dem Strom vom Carport zu laden da einfach nicht mehr genug Strom von den Modulen kommt. Seit Mai 2024 hat die Carport-Anlage nun nach nur 17 Monaten 534,62 Euro erwirtschaftet und nähert sich der vollen Armortisation. 2026 wird die komplette Installation im Geld sein!
Die myenergie ZAPPI Wallbox: Diesen Oktober hatte die Zappi Wallbox nicht viel zu tun, da nur wenig Überschuss vom Dach (PV und PV-Carport) kam. Von meinem PV Überschuss wurden daher nur 6,2kwh in Hyundai Kona E-Auto geträufelt. Erbärmlich, aber was will man machen, wenn es fast den ganzen Monat regnet oder bewölkt ist:
Hier die 4.2kwp Photovoltaik-Anlage auf dem Dach: Nun kommen wir aber wie jeden Monat zur kleinen 4,2kwp Dach PV Anlage und dem finalen Oktober-Ertrag. Die Ertragserwartung für den Oktober lag bei 230,93kwh und vom Dach kamen diesen Oktober nur 180.79kwh. Das entspricht für diesen Monat ein fetten Minus von fast 22% gegenüber der Ertragserwartung. Hier sieht man nun deutlich wie schlecht das Wetter war. Allerdings hab es Oktober die noch schlechter waren, wenn ich da mal an die Jahre 2019 & 2023 denke. Dennoch ist dieser Oktober der drittschlechteste sein Inbetriebnahme der PV-Anlage:
Nun aber zu den knallharten Daten mit der Carport-Anlage; Nachteinspeisungen also das Ergebnis des siebten Monats im 9ten Betriebsjahr. Vom Dach kamen in diesem Oktober 2025 in Summe 180,79kwh. Der Stromzukauf von Octopus Energy lag für diesen Monat bei 229,37kwh (inkl. täglicher Heizung und Warmwasseraufbereitung der Wärmepumpe), welche bei 29,02 Cents pro Kilowattstunde meines Ökostrom-Tarifes ca. 66,56 Euro Strom Einkaufskosten bedeutet. Von den produzierten 180,79kwh habe ich 138,24kwh + 1,1kwh (Formel: 1. Eigenverbrauch + Netzeinspeisung - Gesamterzeugung =x! 2. Produktion Carport -x! = Eigenverbrauch Carport-Strom) von der Carport PV selbst verbraucht, was eine Ersparnis bei einem Kilowattstundenpreis von 29,02 Cents in Summe 40,43 Euro ergibt. Den Rest, also 43,65kwh an Strom (PV und Carport) wurden ins Netz abverkauft. Davon 87,5% also 38,19kwh zu 0,123 Cents und 5,46kwh zu 8,1 Cents was in Summe 4,70 Euro + 0,44 Euro = 5,14 Euro an Einnahmen durch den Stromverkauf bedeutet.
Aber nun schauen wir uns mal die finanziellen Ergebnisse für das 9te Dach-PV Produktionsjahr genauer an...
Und kommen zur Auflistung fuer das laufende Produktionsjahr April 2025 -April 2026:
-April: 39,12 Euro Gewinn durch Verkauf und Einsparung durch Eigenverbrauch 79,21 Euro: Summe 118,33 Euro
-Mai: 59,49 Euro Gewinn durch Verkauf und Einsparung durch Eigenverbrauch 70,96 Euro: Summe 130,45 Euro
-Juni: 53,25 Euro Gewinn durch Verkauf und Einsparung durch Eigenverbrauch 59,76 Euro: Summe 113,01 Euro
-Juli: 36,95 Euro Gewinn durch Verkauf und Einsparung durch Eigenverbrauch 64,51 Euro: Summe 101,46 Euro
-August: 47,55 Euro Gewinn durch Verkauf und Einsparung durch Eigenverbrauch 61,89 Euro: Summe 109,44 Euro
-September: 23,86 Euro Gewinn durch Verkauf und Einsparung durch Eigenverbrauch 54,90 Euro: Summe 78,76 Euro
-Oktober: 5,14 Euro Gewinn durch Verkauf und Einsparung durch Eigenverbrauch 40,43 Euro: Summe 45,57 Euro
Summe nach dem den ersten 7 Monaten im 9 Produktionsjahr: 697,02 Euro
Summe gesamt seit 03 April 2017:
-602,64 Euro (1 April 2017- 1 April 2018)
-660,94 Euro (1 April 2018 -1 April 2019)
-606,47 Euro (1 April 2019 -1 April 2020)
-640,81 Euro (1 April 2020 -1 April 2021)
-655,16 Euro (1 April 2021 - 1 April 2022)
-648,39 Euro (1 April 2022 - 1 April 2023)
-802,33 Euro (1 April 2023 - 1 April 2024)
-939,07 Euro (1 April 2024 - 1 April 2025)
-697,02 Euro (1 April 2025 - 1 April 2026)= SUMME: 6252,83 Euro.
Der siebte Monat im 9ten Produktionsjahr war nüchtern betrachtet nicht sonderlich ergiebig Grund war das extrem schlechte Wetter, denn ein schöner Oktober kann durchaus Betriebswirtschaftlich freude schenken. Pünktlich zum 1 Oktober wurde es auch Nachts sehr kalt, sodass die Wärmepumpe jeden Tag mit 12 Stunden heizend lief was dann auch die 229kwh an Strombezug erklärt. Ja, der Winter nähert sich mit riesen Schritten und nun ist es wieder an der Zeit die Updates alle 60 Tage (2 Monate) hier zu posten, denn im November und Dezember kommt so dermassen wenig Strom vom Dach das ein monatliches Update nicht lohnt. Evt. werde ich auch eine Winterpause von 3 Monaten einlegen und dann im nächsten Update, die langweiligen Monate NOVEMBER; DEZEMBER & JANUAR gebündelt abhandeln.
Hier nun noch für alle Interessierten die Daten meiner BUDERUS Wärmepumpe. Tägliche Warmwasser-Zieltemperatur: 50 Grad; Heizen: 22-23 Grad im ganzen Haus inkl. Flur; Badezimmer; Küche (=140qm)! Aussentemperaturen Nachts zwischen 13 und Minus 10 (!!!) Grad. Hier die Daten für Oktober 2024 bis Ende Oktober 2025:
Oktober 2024: Warmwasser: Es wurden 43,9kwh an Strom für Warmwasser (fast alles davon wurde von der PV-Anlage gedeckelt) in die Wärmepumpe gesteckt und diese hat 167,6kwh Wärmeenergie draus gemacht. Das entspricht einer Monatsarbeitszahl von 3,817
Heizung: Es wurden 127,5kwh an Strom für die Heizung (fast alles davon wurde von der PV-Anlage gedeckelt) in die Wärmepumpe gesteckt und diese hat 457,2kwh Wärmeenergie draus gemacht. Das entspricht einer Monatsarbeitszahl von 3,59
November 2024: Warmwasser: Es wurden 49kwh an Strom für Warmwasser in die Wärmepumpe gesteckt und diese hat 162kwh Wärmeenergie draus gemacht. Das entspricht einer Monatsarbeitszahl von 3,31
Heizung: Es wurden 340kwh an Strom für die Heizung in die Wärmepumpe gesteckt und diese hat 1118kwh Wärmeenergie draus gemacht. Das entspricht einer Monatsarbeitszahl von 3,29
Dezember 2024: Warmwasser: Es wurden 34kwh an Strom für Warmwasser in die Wärmepumpe gesteckt und diese hat 98kwh Wärmeenergie draus gemacht. Das entspricht einer Monatsarbeitszahl von 2,88
Heizung: Es wurden 441kwh an Strom für die Heizung in die Wärmepumpe gesteckt und diese hat 1409kwh Wärmeenergie draus gemacht. Das entspricht einer Monatsarbeitszahl von 3,2
Januar 2025: Warmwasser: Es wurden 66kwh an Strom für Warmwasser in die Wärmepumpe gesteckt und diese hat 190kwh Wärmeenergie draus gemacht. Das entspricht einer Monatsarbeitszahl von 2,88
Heizung: Es wurden 541kwh an Strom für die Heizung in die Wärmepumpe gesteckt und diese hat 1608kwh Wärmeenergie draus gemacht. Das entspricht einer Monatsarbeitszahl von 2,97
Februar 2025: Warmwasser: Es wurden 63kwh an Strom für Warmwasser in die Wärmepumpe gesteckt und diese hat 184kwh Wärmeenergie draus gemacht. Das entspricht einer Monatsarbeitszahl von 2,92
Heizung: Es wurden 450kwh an Strom für die Heizung in die Wärmepumpe gesteckt und diese hat 1392kwh Wärmeenergie draus gemacht. Das entspricht einer Monatsarbeitszahl von 3,09
März 2025: Warmwasser: Es wurden xxkwh an Strom für Warmwasser in die Wärmepumpe gesteckt und diese hat xxxkwh Wärmeenergie draus gemacht. Das entspricht einer Monatsarbeitszahl von x,xx
Heizung: Es wurden xxxkwh an Strom für die Heizung in die Wärmepumpe gesteckt und diese hat xxxxkwh Wärmeenergie draus gemacht. Das entspricht einer Monatsarbeitszahl von x,xx. Aufgrund der Buderus-Techniker und Firmware-Update und damit verbundenen Löschung der Daten kann ich Strombezug nicht exakt angeben aber recht genau verrechnen. Dieser Lag für den März für Warmwasser und Heizung bei zusammen ca. 390kwh
April 2025: Warmwasser: Es wurden 53kwh an Strom für Warmwasser in die Wärmepumpe gesteckt und diese hat 176kwh Wärmeenergie draus gemacht. Das entspricht einer Monatsarbeitszahl von 3,32
Heizung: Es wurden 115kwh an Strom für die Heizung in die Wärmepumpe gesteckt und diese hat 397kwh Wärmeenergie draus gemacht. Das entspricht einer Monatsarbeitszahl von 3,45
Mai 2025: Warmwasser: Es wurden 38kwh an Strom für Warmwasser in die Wärmepumpe gesteckt und diese hat 118kwh Wärmeenergie draus gemacht. Das entspricht einer Monatsarbeitszahl von 3,11
Heizung: Es wurden 4,1kwh an Strom für die Heizung in die Wärmepumpe gesteckt und diese hat 13,4kwh Wärmeenergie draus gemacht. Das entspricht einer Monatsarbeitszahl von 3,27
Juni 2025: Warmwasser: Es wurden 47kwh an Strom für Warmwasser in die Wärmepumpe gesteckt und diese hat 164kwh Wärmeenergie draus gemacht. Das entspricht einer Monatsarbeitszahl von 3,49
Juli 2025: Warmwasser: Es wurden 43kwh an Strom für Warmwasser in die Wärmepumpe gesteckt und diese hat 153kwh Wärmeenergie draus gemacht. Das entspricht einer Monatsarbeitszahl von 3,56
August 2025: Warmwasser: Es wurden 45kwh an Strom für Warmwasser in die Wärmepumpe gesteckt und diese hat 160kwh Wärmeenergie draus gemacht. Das entspricht einer Monatsarbeitszahl von 3,55
September 2025: Warmwasser: Es wurden 49kwh an Strom für Warmwasser in die Wärmepumpe gesteckt und diese hat 169kwh Wärmeenergie draus gemacht. Das entspricht einer Monatsarbeitszahl von 3,49
Oktober 2025: Warmwasser: Es wurden 51kwh an Strom für Warmwasser in die Wärmepumpe gesteckt und diese hat 168kwh Wärmeenergie draus gemacht. Das entspricht einer Monatsarbeitszahl von 3,29
Heizung: Es wurden 162kwh an Strom für die Heizung in die Wärmepumpe gesteckt und diese hat 635kwh Wärmeenergie draus gemacht. Das entspricht einer Monatsarbeitszahl von 3,92. Abzüglich der Sekundärverbraucher (0,6kwh pro Tag resp.18,3kwh pro Monat) also System/Standby-Ströme liegt die tatsächliche nackte Monatsarbeitszahl für den reinen Heizbetrieb sogar bei 4,42
Hier ergänzend noch zwei Screenshots von der Warmwasserbereitung und Heizung die den Effekt des Wartungseinsatzes Angang des Jahres aufzeigt. Warmwasser COPs sind geblieben aber man erkennt für den Oktoker (der halbe November 2025 ist auch zu sehen) wie der COP nun um die 3.9 bis 4.0 herumdümpelt, das Erfassungs-Problem mit den zuvoe falschen Arbeitszahlen endlich vom Tisch ist. Auch gab es ein weiteren Effekt zu beobachten. Die Temperatur des Hauses (bei gleichen Einstellungen bezüglich der Voreinstellung (Parallelverschiebung) wie auch Heizkurve) liegt nun bei 23 Grad, also viel zu warm. Also habe ich mitte November die Heizkurve nach unten hin korrigiert, sodass die Heizung mit einer Vorlauftemperatur von 36-37 Grad das Haus nun auf auf 22 Grad hält (bei Aussentemperaturen von 4-7 Grad). Die Anlage hat zwar auch (das war ja einer der Gründe für einsatz des Buderus-Service Teams) schon einige male abgetaut, aber ob die Optimierung bezüglich Abtauens (10 Eispanzer aus dem letzten Winter) nun beseitigt ist muss abgewartet werden. Jedenfalls stimmen die ermittelten COP-Werte endlich. Siehe hier:
Oben findet Ihr ein umfangreiches 1 jahres Fazit-Video in dem ich von 2021 bis HEUTE darstellen werde wie ich zur Wärmepumpe gekommen bin und was mich das Haus inkl. Heizen mit der Wärmepumpe im Vergleich zum GAS gekostet hat. Vorab mit meinen positiven Schätzungen der Vormonate lag ich nicht segnifikant daneben. Nach dem Buderus-Service Update der Wärmepumpe im März diesen Jahres, sieht man auch für den Oktober 2025 auch, dass die Arbeitszahlen für das Heizen (0,6kwh pro Tag sind die Standby Verbraucher des Systems die in das Register der Heizung einfliessen) nun fast exakt mit den Buderus-Datenblättern übereinstimmen und im Oktober 2025 für den reinen Heizbetrieb eine Arbeitszahl von 4,42 erreicht wurde. Diese bereinigten BRUTTO / NETTO Arbeitszahlen also mit und ohne WP Sekundärverbraucher werde ich zukünftig weiter fortführen. Je mehr geheizt werden muss, desto unwesentlicher (im Monat feste 18,3kwh) sind die WP-Sekundärverbrauche die man bei jeder GAS und ÖL-Heizung genauso hat.
Wer nun wissen moechte was die Anlagen (4,2kwp und 200Watt Insel-Solaranlage) aktuell treiben, kann 3 Zeilen weiter unten, auf die 24/7 LIVE-Daten beider Anlagen klicken! Hinweis: Im April 2025 ist SMA zu ennexOS umgezogen (alle Daten wurden portiert), sodass es derzeit nicht mehr die Möglichkeit gibt die 4,2kwp Dachanlage LIVE öffentlich zu stellen.
200 Watt Insel-Solaranlage (Nutzername: Forum; Passwort:Forum. Unter HOME dann auf PERLES INSEL-SOLARANLAGE klicken)
Hier die Links mit den LIVE-Daten samt Historie (Installation: 10/2016 und Data Logging-Start 22.02.2018):
Anlage-Komplett (24/7 LIVE-DATEN): https://goo.gl/iiMfSU
Wettersituation: Dieser Oktober erinnerte vom Wetter her sehr an den desaströsen Oktober 2023 von vor 2 Jahren. Nur 6 der Herbst-Tage schien die Sonne und 25 Tage war es bewölkt oder hat es geregnet. Der Oktober bot in den letzten 9 Jahren viel Sonne oder auch Wolken und dieser Oktober war zwar Wettertechnisch nicht ganz so schlecht wie der 2023, aber gefühlt erinnerte vieles dran. Wer sich traut das Wetter-Desaster anzuschauen kann das hier tun:
Die kleine 200 Watt Insel-Solaranlage: Der LiFePo4 100Ah Akku hatte in diesem düsteren Oktober hart zu kämpfen und musste von den Akku-Reserven zehren. Ab dem 09.10. musste ich sogar schon zu ersten Energiesparmassnahmen greifen und einige Systeme ferngesteuert abschalten. Mitte des Monats hatte sich Sparmassnahmen ausgezahlt, sodass wieder etwas Energie für eine Woche Normalbetrieb in den Akku kam. Am 22 Oktober musste wieder abgeschaltet werden, da der Akku sich erneut einer kritischen Marke näherte. Und das blieb so bis Ende des Monats. Erschwerend hinzu kommt auch das die von Tag zu Tag immer tiefer stehende Sonne (so die denn mal zu sehen war) die Panel nur noch kurz erreicht. Immerhin reichte die Energie um den Anthbot Rasenmähroboter 2mal mit Energie zu versorgen um den Rasen zu mähen! Wie schon die Jahre zuvor nähert sich die Inselanlage dem Winterschlaf. Noch funktionieren die elementaren Systeme wie das Daten-Logging, aber die Tage bis zur temporären Deaktivierung sind gezählt, sodass die Systeme dann im Winter immer nur bei Bedarf aktiviert werden. Hier sieht man gut was ich meine und das schlechte Wetter war zudem wenig hilfreich (gut im zweiten Bild ist zu erkennen wie die Systemspannung kontinuierlich abnimmt):
2 * 2,7kwh LiFePo4 DIY Speicher dynamische Ladung & Einspeisung + 2,7kwh LiFePo4 Konstanteinspeise-Anlage (=8,1kwh):
Alle 3 Anlagen liefen auch in diesem Oktober, aber wurden aufgrund des schlechten Wetters nicht immer komplett bis 100% mit PV-Überschussenergie gefüllt. Besonders das Powerqueen System bekam hin & wieder sehr wenig ab. Die Systeme springen 50 Min. vor Sonnenuntergang an und laufen bis 120Min. nach Sonnenaufgang durch, was ich im November auf 20Min. vor Sonnenuntergang und 60 Min. nach Sonnenaufgang ändern werde. Was haben die drei Nacheinspeisungen nun in diesem verregneten und bewölkten Oktober fabiziert? 2 Anlagen laufen dynamisch (Summe 5,4kwh) und 1 Anlage Konstant (2,7kwh) um den Strom Nachts in das Haus reinzuschaufeln: 266,85kwh; 348,12kwh + 620kwh (=1234,97kwh) sind in Summe seit der Inbetriebnahme (April 2024 und die 2 neuen im Frühjahr 2025) von den Systemen Nachts ins Haus gepumpt worden. Damit werde ich von Jahr zu Jahr dokumentieren wann diese Systeme (Summe ca. 1600 Euro Investitionskosten) im Geld sind. Bei gesparten Bezugskosten von aktuell 0,2902 Cents/kwh hat die Nachteinspeisung bis heute ca. 358,39 Euro Strombezugskosten eingespart. Hier muss man bedenken, dass die Anlage also alle 3 Systeme erst seit April 2025 im Verbund laufen und die Übergangsmonate wo mit den Systemen der Strom zum Heizen mit der Buderus Wäremepumpe. Erst ab diesen Monat wird die Buderus Wäermepumpe von den Akku-Systemen mit Strom versorgt, da der gesamte Oktober sehr kalt war und 50-60% im Monat geheizt werden musste . D.h. mit diesem 3er Einspeise-Verbund werden wohl >400 Euro Einsparung pro Jahr realistisch sein. Das bedeutet im Umkehrschluss das sich die Anlagen in exakt 4-5 Jahren armortisieren. Ausgelegt sind diese aufgrund der hohen Zyklenfestigkeit auf min. 15 Jahre Betrieb, eher noch länger! Hier sieht man gut, wie enorm wichtig es ist, auf die Anschaffungskosten zu achten. Denn Speicher rechnen sich immer nur dann, wenn diese möglichst wenig kosten und auch eine passende Auslegung und Effizienz (geringe Lade/Entladeverluste) besitzen. Denn im Sommer langweilen sich die Systeme und zwischen Oktober und März werden die nicht immer voll. Für den Monat Oktober wurden von den 3 Systemen 82,52kwh Nachts in das Haus geschoben, sodass man schon jetzt immer deutlicher bemerkt, dass der Bedarf Nachts steigt aber die Akkus Tagsüber besonders bei schlecbhten Wetter nicht mehr voll werden. Hier die 3 Anlagen (Tuya Einspeise-Steckdosen) mit Summenangaben und Monatswerten im Monats-Detail:
Balkon-Kraftwerk auf dem Carport: Die kleine Carport-Installation hat im Rahmen der Möglichkeiten versucht das Beste aus dem miesen Oktober zu holen. Aber die Module bekommen nur noch kurze Zeit von einer tief stehenden Sonne (sofern überhaupt vorhanden) Energie und die Verschattung schreitet somit auch rasend schnell voran. Der alte HM800 der Carport-Anlage hat bis Anfang April 2025 ca. 642,67kwh (Mitte Mai 2024 installiert) vom Carportdach gefischt. Der "neue" HM1500 (Installation Mitte Mai 2025) hat in diesem Oktober 1199,56kwh aufaddiert. Also in Summe hat das Carport somit schon 1842,23kwh geliefert. Somit ist es nicht mehr möglich alle 3 Einspeise-Systeme ausschliesslich mit dem Strom vom Carport zu laden da einfach nicht mehr genug Strom von den Modulen kommt. Seit Mai 2024 hat die Carport-Anlage nun nach nur 17 Monaten 534,62 Euro erwirtschaftet und nähert sich der vollen Armortisation. 2026 wird die komplette Installation im Geld sein!
Die myenergie ZAPPI Wallbox: Diesen Oktober hatte die Zappi Wallbox nicht viel zu tun, da nur wenig Überschuss vom Dach (PV und PV-Carport) kam. Von meinem PV Überschuss wurden daher nur 6,2kwh in Hyundai Kona E-Auto geträufelt. Erbärmlich, aber was will man machen, wenn es fast den ganzen Monat regnet oder bewölkt ist:
Hier die 4.2kwp Photovoltaik-Anlage auf dem Dach: Nun kommen wir aber wie jeden Monat zur kleinen 4,2kwp Dach PV Anlage und dem finalen Oktober-Ertrag. Die Ertragserwartung für den Oktober lag bei 230,93kwh und vom Dach kamen diesen Oktober nur 180.79kwh. Das entspricht für diesen Monat ein fetten Minus von fast 22% gegenüber der Ertragserwartung. Hier sieht man nun deutlich wie schlecht das Wetter war. Allerdings hab es Oktober die noch schlechter waren, wenn ich da mal an die Jahre 2019 & 2023 denke. Dennoch ist dieser Oktober der drittschlechteste sein Inbetriebnahme der PV-Anlage:
Nun aber zu den knallharten Daten mit der Carport-Anlage; Nachteinspeisungen also das Ergebnis des siebten Monats im 9ten Betriebsjahr. Vom Dach kamen in diesem Oktober 2025 in Summe 180,79kwh. Der Stromzukauf von Octopus Energy lag für diesen Monat bei 229,37kwh (inkl. täglicher Heizung und Warmwasseraufbereitung der Wärmepumpe), welche bei 29,02 Cents pro Kilowattstunde meines Ökostrom-Tarifes ca. 66,56 Euro Strom Einkaufskosten bedeutet. Von den produzierten 180,79kwh habe ich 138,24kwh + 1,1kwh (Formel: 1. Eigenverbrauch + Netzeinspeisung - Gesamterzeugung =x! 2. Produktion Carport -x! = Eigenverbrauch Carport-Strom) von der Carport PV selbst verbraucht, was eine Ersparnis bei einem Kilowattstundenpreis von 29,02 Cents in Summe 40,43 Euro ergibt. Den Rest, also 43,65kwh an Strom (PV und Carport) wurden ins Netz abverkauft. Davon 87,5% also 38,19kwh zu 0,123 Cents und 5,46kwh zu 8,1 Cents was in Summe 4,70 Euro + 0,44 Euro = 5,14 Euro an Einnahmen durch den Stromverkauf bedeutet.
Aber nun schauen wir uns mal die finanziellen Ergebnisse für das 9te Dach-PV Produktionsjahr genauer an...
Und kommen zur Auflistung fuer das laufende Produktionsjahr April 2025 -April 2026:
-April: 39,12 Euro Gewinn durch Verkauf und Einsparung durch Eigenverbrauch 79,21 Euro: Summe 118,33 Euro
-Mai: 59,49 Euro Gewinn durch Verkauf und Einsparung durch Eigenverbrauch 70,96 Euro: Summe 130,45 Euro
-Juni: 53,25 Euro Gewinn durch Verkauf und Einsparung durch Eigenverbrauch 59,76 Euro: Summe 113,01 Euro
-Juli: 36,95 Euro Gewinn durch Verkauf und Einsparung durch Eigenverbrauch 64,51 Euro: Summe 101,46 Euro
-August: 47,55 Euro Gewinn durch Verkauf und Einsparung durch Eigenverbrauch 61,89 Euro: Summe 109,44 Euro
-September: 23,86 Euro Gewinn durch Verkauf und Einsparung durch Eigenverbrauch 54,90 Euro: Summe 78,76 Euro
-Oktober: 5,14 Euro Gewinn durch Verkauf und Einsparung durch Eigenverbrauch 40,43 Euro: Summe 45,57 Euro
Summe nach dem den ersten 7 Monaten im 9 Produktionsjahr: 697,02 Euro
Summe gesamt seit 03 April 2017:
-602,64 Euro (1 April 2017- 1 April 2018)
-660,94 Euro (1 April 2018 -1 April 2019)
-606,47 Euro (1 April 2019 -1 April 2020)
-640,81 Euro (1 April 2020 -1 April 2021)
-655,16 Euro (1 April 2021 - 1 April 2022)
-648,39 Euro (1 April 2022 - 1 April 2023)
-802,33 Euro (1 April 2023 - 1 April 2024)
-939,07 Euro (1 April 2024 - 1 April 2025)
-697,02 Euro (1 April 2025 - 1 April 2026)= SUMME: 6252,83 Euro.
Der siebte Monat im 9ten Produktionsjahr war nüchtern betrachtet nicht sonderlich ergiebig Grund war das extrem schlechte Wetter, denn ein schöner Oktober kann durchaus Betriebswirtschaftlich freude schenken. Pünktlich zum 1 Oktober wurde es auch Nachts sehr kalt, sodass die Wärmepumpe jeden Tag mit 12 Stunden heizend lief was dann auch die 229kwh an Strombezug erklärt. Ja, der Winter nähert sich mit riesen Schritten und nun ist es wieder an der Zeit die Updates alle 60 Tage (2 Monate) hier zu posten, denn im November und Dezember kommt so dermassen wenig Strom vom Dach das ein monatliches Update nicht lohnt. Evt. werde ich auch eine Winterpause von 3 Monaten einlegen und dann im nächsten Update, die langweiligen Monate NOVEMBER; DEZEMBER & JANUAR gebündelt abhandeln.
Hier nun noch für alle Interessierten die Daten meiner BUDERUS Wärmepumpe. Tägliche Warmwasser-Zieltemperatur: 50 Grad; Heizen: 22-23 Grad im ganzen Haus inkl. Flur; Badezimmer; Küche (=140qm)! Aussentemperaturen Nachts zwischen 13 und Minus 10 (!!!) Grad. Hier die Daten für Oktober 2024 bis Ende Oktober 2025:
Oktober 2024: Warmwasser: Es wurden 43,9kwh an Strom für Warmwasser (fast alles davon wurde von der PV-Anlage gedeckelt) in die Wärmepumpe gesteckt und diese hat 167,6kwh Wärmeenergie draus gemacht. Das entspricht einer Monatsarbeitszahl von 3,817
Heizung: Es wurden 127,5kwh an Strom für die Heizung (fast alles davon wurde von der PV-Anlage gedeckelt) in die Wärmepumpe gesteckt und diese hat 457,2kwh Wärmeenergie draus gemacht. Das entspricht einer Monatsarbeitszahl von 3,59
November 2024: Warmwasser: Es wurden 49kwh an Strom für Warmwasser in die Wärmepumpe gesteckt und diese hat 162kwh Wärmeenergie draus gemacht. Das entspricht einer Monatsarbeitszahl von 3,31
Heizung: Es wurden 340kwh an Strom für die Heizung in die Wärmepumpe gesteckt und diese hat 1118kwh Wärmeenergie draus gemacht. Das entspricht einer Monatsarbeitszahl von 3,29
Dezember 2024: Warmwasser: Es wurden 34kwh an Strom für Warmwasser in die Wärmepumpe gesteckt und diese hat 98kwh Wärmeenergie draus gemacht. Das entspricht einer Monatsarbeitszahl von 2,88
Heizung: Es wurden 441kwh an Strom für die Heizung in die Wärmepumpe gesteckt und diese hat 1409kwh Wärmeenergie draus gemacht. Das entspricht einer Monatsarbeitszahl von 3,2
Januar 2025: Warmwasser: Es wurden 66kwh an Strom für Warmwasser in die Wärmepumpe gesteckt und diese hat 190kwh Wärmeenergie draus gemacht. Das entspricht einer Monatsarbeitszahl von 2,88
Heizung: Es wurden 541kwh an Strom für die Heizung in die Wärmepumpe gesteckt und diese hat 1608kwh Wärmeenergie draus gemacht. Das entspricht einer Monatsarbeitszahl von 2,97
Februar 2025: Warmwasser: Es wurden 63kwh an Strom für Warmwasser in die Wärmepumpe gesteckt und diese hat 184kwh Wärmeenergie draus gemacht. Das entspricht einer Monatsarbeitszahl von 2,92
Heizung: Es wurden 450kwh an Strom für die Heizung in die Wärmepumpe gesteckt und diese hat 1392kwh Wärmeenergie draus gemacht. Das entspricht einer Monatsarbeitszahl von 3,09
März 2025: Warmwasser: Es wurden xxkwh an Strom für Warmwasser in die Wärmepumpe gesteckt und diese hat xxxkwh Wärmeenergie draus gemacht. Das entspricht einer Monatsarbeitszahl von x,xx
Heizung: Es wurden xxxkwh an Strom für die Heizung in die Wärmepumpe gesteckt und diese hat xxxxkwh Wärmeenergie draus gemacht. Das entspricht einer Monatsarbeitszahl von x,xx. Aufgrund der Buderus-Techniker und Firmware-Update und damit verbundenen Löschung der Daten kann ich Strombezug nicht exakt angeben aber recht genau verrechnen. Dieser Lag für den März für Warmwasser und Heizung bei zusammen ca. 390kwh
April 2025: Warmwasser: Es wurden 53kwh an Strom für Warmwasser in die Wärmepumpe gesteckt und diese hat 176kwh Wärmeenergie draus gemacht. Das entspricht einer Monatsarbeitszahl von 3,32
Heizung: Es wurden 115kwh an Strom für die Heizung in die Wärmepumpe gesteckt und diese hat 397kwh Wärmeenergie draus gemacht. Das entspricht einer Monatsarbeitszahl von 3,45
Mai 2025: Warmwasser: Es wurden 38kwh an Strom für Warmwasser in die Wärmepumpe gesteckt und diese hat 118kwh Wärmeenergie draus gemacht. Das entspricht einer Monatsarbeitszahl von 3,11
Heizung: Es wurden 4,1kwh an Strom für die Heizung in die Wärmepumpe gesteckt und diese hat 13,4kwh Wärmeenergie draus gemacht. Das entspricht einer Monatsarbeitszahl von 3,27
Juni 2025: Warmwasser: Es wurden 47kwh an Strom für Warmwasser in die Wärmepumpe gesteckt und diese hat 164kwh Wärmeenergie draus gemacht. Das entspricht einer Monatsarbeitszahl von 3,49
Juli 2025: Warmwasser: Es wurden 43kwh an Strom für Warmwasser in die Wärmepumpe gesteckt und diese hat 153kwh Wärmeenergie draus gemacht. Das entspricht einer Monatsarbeitszahl von 3,56
August 2025: Warmwasser: Es wurden 45kwh an Strom für Warmwasser in die Wärmepumpe gesteckt und diese hat 160kwh Wärmeenergie draus gemacht. Das entspricht einer Monatsarbeitszahl von 3,55
September 2025: Warmwasser: Es wurden 49kwh an Strom für Warmwasser in die Wärmepumpe gesteckt und diese hat 169kwh Wärmeenergie draus gemacht. Das entspricht einer Monatsarbeitszahl von 3,49
Oktober 2025: Warmwasser: Es wurden 51kwh an Strom für Warmwasser in die Wärmepumpe gesteckt und diese hat 168kwh Wärmeenergie draus gemacht. Das entspricht einer Monatsarbeitszahl von 3,29
Heizung: Es wurden 162kwh an Strom für die Heizung in die Wärmepumpe gesteckt und diese hat 635kwh Wärmeenergie draus gemacht. Das entspricht einer Monatsarbeitszahl von 3,92. Abzüglich der Sekundärverbraucher (0,6kwh pro Tag resp.18,3kwh pro Monat) also System/Standby-Ströme liegt die tatsächliche nackte Monatsarbeitszahl für den reinen Heizbetrieb sogar bei 4,42
Hier ergänzend noch zwei Screenshots von der Warmwasserbereitung und Heizung die den Effekt des Wartungseinsatzes Angang des Jahres aufzeigt. Warmwasser COPs sind geblieben aber man erkennt für den Oktoker (der halbe November 2025 ist auch zu sehen) wie der COP nun um die 3.9 bis 4.0 herumdümpelt, das Erfassungs-Problem mit den zuvoe falschen Arbeitszahlen endlich vom Tisch ist. Auch gab es ein weiteren Effekt zu beobachten. Die Temperatur des Hauses (bei gleichen Einstellungen bezüglich der Voreinstellung (Parallelverschiebung) wie auch Heizkurve) liegt nun bei 23 Grad, also viel zu warm. Also habe ich mitte November die Heizkurve nach unten hin korrigiert, sodass die Heizung mit einer Vorlauftemperatur von 36-37 Grad das Haus nun auf auf 22 Grad hält (bei Aussentemperaturen von 4-7 Grad). Die Anlage hat zwar auch (das war ja einer der Gründe für einsatz des Buderus-Service Teams) schon einige male abgetaut, aber ob die Optimierung bezüglich Abtauens (10 Eispanzer aus dem letzten Winter) nun beseitigt ist muss abgewartet werden. Jedenfalls stimmen die ermittelten COP-Werte endlich. Siehe hier:
Oben findet Ihr ein umfangreiches 1 jahres Fazit-Video in dem ich von 2021 bis HEUTE darstellen werde wie ich zur Wärmepumpe gekommen bin und was mich das Haus inkl. Heizen mit der Wärmepumpe im Vergleich zum GAS gekostet hat. Vorab mit meinen positiven Schätzungen der Vormonate lag ich nicht segnifikant daneben. Nach dem Buderus-Service Update der Wärmepumpe im März diesen Jahres, sieht man auch für den Oktober 2025 auch, dass die Arbeitszahlen für das Heizen (0,6kwh pro Tag sind die Standby Verbraucher des Systems die in das Register der Heizung einfliessen) nun fast exakt mit den Buderus-Datenblättern übereinstimmen und im Oktober 2025 für den reinen Heizbetrieb eine Arbeitszahl von 4,42 erreicht wurde. Diese bereinigten BRUTTO / NETTO Arbeitszahlen also mit und ohne WP Sekundärverbraucher werde ich zukünftig weiter fortführen. Je mehr geheizt werden muss, desto unwesentlicher (im Monat feste 18,3kwh) sind die WP-Sekundärverbrauche die man bei jeder GAS und ÖL-Heizung genauso hat.
Wer nun wissen moechte was die Anlagen (4,2kwp und 200Watt Insel-Solaranlage) aktuell treiben, kann 3 Zeilen weiter unten, auf die 24/7 LIVE-Daten beider Anlagen klicken! Hinweis: Im April 2025 ist SMA zu ennexOS umgezogen (alle Daten wurden portiert), sodass es derzeit nicht mehr die Möglichkeit gibt die 4,2kwp Dachanlage LIVE öffentlich zu stellen.
200 Watt Insel-Solaranlage (Nutzername: Forum; Passwort:Forum. Unter HOME dann auf PERLES INSEL-SOLARANLAGE klicken)
Hier die Links mit den LIVE-Daten samt Historie (Installation: 10/2016 und Data Logging-Start 22.02.2018):
Anlage-Komplett (24/7 LIVE-DATEN): https://goo.gl/iiMfSU
- Michael
- Beiträge: 5670
- Registriert: Fr 23. Jul 2010, 01:48
- Wohnort: Schleswig-Holstein
- Kontaktdaten:
Dach-PV & BKKW (Carport PV) & Insel-Solaranlage: November 2025
Samstag, der 01.11.2025 bis einschliesslich Sonntag, der 30.11.2025:
Wettersituation: Dieser November zeigte sich von seiner gruseligen Seite und erinnerte sehr an den November von mir einem Jahr. Nur 6 Tage gab es etwas Sonne und 24 Tage gab es Schnee; Eis und dicke Wolken. Der Anfang ging Temperaturseitig noch in Ordung (wenn auch düstere Tage) und auch gegen Ende des Monats waren die Temperaturen moderat. Aber sonst; Eis mit Temperaturen bis zu Minus 5 Grad; es musste sogar Schnee geschippt werden. Ein Trauerspiel! Aber schaut Euch das Wetter-Desaster einfach selbst an:
Die kleine 200 Watt Insel-Solaranlage: Der LiFePo4 100Ah Akku hatte im Oktober schon hart zu kämpfem und im November musste ich die Reissleine ziehen und per BlueTooth die Entlade-Funktion stoppen. Reingekommen ist nur wenig, denn die Tage waren dunkel; eisig und sogar Schnee lag auf den Modulen. Fazit: Die Insel-Anlage befindet sich nun im Winterschlaf!
2 * 2,7kwh LiFePo4 DIY Speicher dynamische Ladung & Einspeisung + 2,7kwh LiFePo4 Konstanteinspeise-Anlage (=8,1kwh):
Alle 3 Anlagen liefen auch in diesem November, aber wurden aufgrund des schlechten Wetters nur Minimal befuellt. Mitte November habe ich das Powerqueen System in die Winterpause geschickt und Ende November auch das Redodo-System (das Wattcycle wird Anfang Dezember folgen). Dennoch kam ein klitzekleines bisschen an Energie in den Akkus an welche diese Nachts bis zur Abschaltung ins Haus gepumpt haben. 2 Anlagen laufen dynamisch (Summe 5,4kwh) und 1 Anlage Konstant (2,7kwh) um den Strom Nachts in das Haus reinzuschaufeln: 269,04kwh; 349,75kwh + 620,56kwh (=1239,35kwh) sind in Summe seit der Inbetriebnahme (April 2024 und die 2 neuen im Frühjahr 2025) von den Systemen Nachts ins Haus gepumpt worden. Damit werde ich von Jahr zu Jahr dokumentieren wann diese Systeme (Summe ca. 1600 Euro Investitionskosten) im Geld sind. Bei gesparten Bezugskosten von aktuell 0,2902 Cents/kwh hat die Nachteinspeisung bis heute ca. 359,66 Euro Strombezugskosten eingespart. Hier muss man bedenken, dass die Anlage also alle 3 Systeme erst seit April 2025 im Verbund laufen und die Übergangsmonate wo mit den Systemen der Strom zum Heizen mit der Buderus Wäremepumpe. Viel passierte aufgrund der Wettersituation leider nicht. Daher habe ich die Zeit genutzt und noch für 7 Euro eine dritte DTU (diese aber ohne Display) als Notfall-Reserve-System zusammengebaut und konfiguriert und die drei Tuya-Steckdosen im ersten drittel des Monats durch drei 16 Euro Shelly Plus Plug S Gen.3 ausgetauscht. Diese haben den Vorteil, dass ich nun diese 3 Einspeisesteckdosen nicht mehr über eine China-APP mit Cloud Anbindung steuern muss, sondern diese auch zu 100% über Node-Red ansteuere, was sehr gut und sicher funktioniert. D.h. wie auch schon die Tuya-Systeme werden die Einspeise-Steckdosen (Shellys) vor Sonnenuntergang AN und nach dem Sonnenaufgang mittels Node-Red ausgeschaltet. Somit bin ich nun zu 100% unabhängig, sodass nun wirklich alles über mein Node-RED im eigenen Heim-Netzwerk (auch ohne Internet) frei mit Node-Red gesteuert und geschaltet wird.
Hier nun noch die Node-Red Steuerung der 3 Einspeise-Steckdosen:
Hier die 3 Anlagen (Tuya Einspeise-Steckdosen) mit Summenangaben und Monatswerten im Monats-Detail (die Shellys haben zwar auch einige Kilowatt-Stunden erfasst, aber das verrechne ich dann rein mit in den Februar 2026):
Balkon-Kraftwerk auf dem Carport: Die kleine Carport-Installation hat im Rahmen der Möglichkeiten versucht das Beste aus dem miesen November zu holen. Aber die Module bekommen kaum noch von der mittlerweile sehr tief stehenden Sonne Energie. Wenn dann 1-2 Stunden und die Verschattung gehend rasend schnell voran. Der alte HM800 der Carport-Anlage hat bis Anfang April 2025 ca. 642,67kwh (Mitte Mai 2024 installiert) vom Carportdach gefischt. Der "neue" HM1500 (Installation Mitte Mai 2025) hat in diesem November 1225,86kwh aufaddiert. Also in Summe hat das Carport somit schon 1868,53kwh geliefert. Somit ist es nicht mehr möglich alle 3 Einspeise-Systeme ausschliesslich mit dem Strom vom Carport zu laden da einfach nicht mehr genug Strom von den Modulen kommt. Seit Mai 2024 hat die Carport-Anlage nun nach nur 18 Monaten 542,25 Euro erwirtschaftet und nähert sich der vollen Armortisation. 2026 wird die komplette Installation im Geld sein! Ende November habe ich die Regenpause genutzt die verschlammten Drainage-Clips samt Modul-Ränder (die wurden schon Grün) zu reinigen. Abschliessend gab es dann auch noch ein Mob-Reinigung der vom Laub verklebten Modulflächen mit destilliertem Wasser (hat ca. 20 Minuten gedauert, da ich auf dem duennen Alu-Dach rumturnen musste). Sehen nun wieder Pickobello sauber aus, sodass die nächste Reinigung wohl erst im Sommer 2026 durchgeführt werden muss. Hier noch ein Screenshot des Hoymiles von der Carport-Anlage. Heute am 30 November schien sogar etwas die Sonne und der Ertrag ist erbärmlich. Wo sonst bis zu 11kwh produziert wurden, kommt Ende November und der Vetrschattung nur noch ein Bruchteil dessen von den Modulen:
Die myenergie ZAPPI Wallbox: Mittlerweile hat die Zappi Sendepause und befindet sich im Winterschlaf. An Überschussladen ist nicht mehr zu denken, insbesondere da die Wärmepumpe gerade an frostigen Tagen gut Strom zieht. Es gibt also NICHT DAS GERINGSTE ZU BERICHTEN!
Hier die 4.2kwp Photovoltaik-Anlage auf dem Dach: Nun kommen wir aber wie jeden Monat zur kleinen 4,2kwp Dach PV Anlage und dem finalen November-Ertrag. Die Ertragserwartung für den November lag bei nur noch 117,64kwh und vom Dach kamen diesen Wolkenverhangenen November nur 90,05kwh. Das entspricht für diesen Monat ein fetten Minus von brutelen 33,5% gegenüber der Ertragserwartung. Hier sieht man nun deutlich wie heftig schlecht das Wetter wirklich war. Nur 2017;2018 und 2020 waren besser. Dieser November reiht sich also im Mittelfeld der letzten 9 Jahre ein:
Nun aber zu den knallharten Daten mit der Carport-Anlage; Nachteinspeisungen also das Ergebnis des achten Monats im 9ten Betriebsjahr. Vom Dach kamen in diesem Oktober 2025 in Summe 90,05kwh. Der Stromzukauf von Octopus Energy lag für diesen Monat bei 493,77kwh (inkl. täglicher Heizung bei sehr vielen frostigen Tagen und Warmwasseraufbereitung der Wärmepumpe), welche bei 29,02 Cents pro Kilowattstunde meines Ökostrom-Tarifes ca. 143,29 Euro Strom Einkaufskosten bedeutet. Von den produzierten 90,05kwh habe ich 81,05kwh + 0,33kwh (Formel: 1. Eigenverbrauch + Netzeinspeisung - Gesamterzeugung =x! 2. Produktion Carport -x! = Eigenverbrauch Carport-Strom) von der Carport PV selbst verbraucht, was eine Ersparnis bei einem Kilowattstundenpreis von 29,02 Cents in Summe 23,62 Euro ergibt. Den Rest, also 9,33kwh an Strom (PV und Carport) wurden ins Netz abverkauft. Davon 87,5% also 8,16kwh zu 0,123 Cents und 1,17kwh zu 8,1 Cents was in Summe 1,00 Euro + 0,09 Euro = 1,09 Euro an Einnahmen durch den Stromverkauf bedeutet.
Aber nun schauen wir uns mal die finanziellen Ergebnisse für das 9te Dach-PV Produktionsjahr genauer an...
Und kommen zur Auflistung fuer das laufende Produktionsjahr April 2025 -April 2026:
-April: 39,12 Euro Gewinn durch Verkauf und Einsparung durch Eigenverbrauch 79,21 Euro: Summe 118,33 Euro
-Mai: 59,49 Euro Gewinn durch Verkauf und Einsparung durch Eigenverbrauch 70,96 Euro: Summe 130,45 Euro
-Juni: 53,25 Euro Gewinn durch Verkauf und Einsparung durch Eigenverbrauch 59,76 Euro: Summe 113,01 Euro
-Juli: 36,95 Euro Gewinn durch Verkauf und Einsparung durch Eigenverbrauch 64,51 Euro: Summe 101,46 Euro
-August: 47,55 Euro Gewinn durch Verkauf und Einsparung durch Eigenverbrauch 61,89 Euro: Summe 109,44 Euro
-September: 23,86 Euro Gewinn durch Verkauf und Einsparung durch Eigenverbrauch 54,90 Euro: Summe 78,76 Euro
-Oktober: 5,14 Euro Gewinn durch Verkauf und Einsparung durch Eigenverbrauch 40,43 Euro: Summe 45,57 Euro
-November: 1,09 Euro Gewinn durch Verkauf und Einsparung durch Eigenverbrauch 23,62 Euro: Summe 24,71 Euro
Summe nach dem den ersten 8 Monaten im 9 Produktionsjahr: 721,73 Euro
Summe gesamt seit 03 April 2017:
-602,64 Euro (1 April 2017- 1 April 2018)
-660,94 Euro (1 April 2018 -1 April 2019)
-606,47 Euro (1 April 2019 -1 April 2020)
-640,81 Euro (1 April 2020 -1 April 2021)
-655,16 Euro (1 April 2021 - 1 April 2022)
-648,39 Euro (1 April 2022 - 1 April 2023)
-802,33 Euro (1 April 2023 - 1 April 2024)
-939,07 Euro (1 April 2024 - 1 April 2025)
-721,73 Euro (1 April 2025 - 1 April 2026)= SUMME: 6277,54 Euro.
Der achte Monat im 9ten Produktionsjahr war nüchtern betrachtet nicht sonderlich ergiebig, aber das kennen wir ja schon bestens. Grund war das extrem schlechte Wetter und die tief stehende Sonne (sofern überhaupt mal vorhanden). Aber es stehen noch 4 Monate aus, davon 2 fette. Es ist durchaus realistisch das nach 170-200 Euro im 9ten Produktionsjahr zu den bisherigen 721 Euro hinzu kommen. Das kann Platz 2 nach dem letzten Spitzenjahr bedeutet und wenn alles extrem gut mit dem Wetter läuft sogar ein neuer Platz 1 und Rekord. Es ist also alles zwischen 850 und 950 Euro offen und möglich wobei schon jetzt feststeht das das 9te Jahr Betriebswirtschaftlich erneut ein sehr gutes wird. Das hat primär aber auch mit der Carport-PV und natürlich den 3 Einspeise-Systemen zu tun die gerade im Frühjahr und Übergangszeit punkten. Ein schöner November kann Betriebswirtschaftlich nicht gut funktionieren. Zudem wurde es auch Nachts bitter kalt, sodass die Wärmepumpe jeden Tag heizend bis zu 62% Last lief was dann auch die 494kwh an Strombezug erklärt (liegt ungefähr auf Vorjahresniveau). An der Heizungskurve habe ich nur minimale Optimierungen durchgeführt, denn die wurde von mir schon letzten Winter optimiert. Temperaturseitig liegt das komplette Haus bei ca. 22 Grad, einer schönen Temperatur die hier alle mögen. Klar, man könnte 1-2 Grad runter gehen und noch etwas sparen, aber das wäre am falschen Ende gespart, da das Haus inkl. Wärmepumpe wirtschaftlich sparsam läuft. Ja, der Winter nähert sich mit riesen Schritten und nun ist es wieder an der Zeit die Updates alle 60 Tage (2 Monate) hier zu posten, denn im Dezember und Januar kommt so dermassen wenig Strom vom Dach das ein monatliches Update einfach nicht lohnt.
Hier nun noch für alle Interessierten die Daten meiner BUDERUS Wärmepumpe. Tägliche Warmwasser-Zieltemperatur: 50 Grad; Heizen: 22-23 Grad im ganzen Haus inkl. Flur; Badezimmer; Küche (=140qm)! Aussentemperaturen Nachts zwischen 13 und Minus 10 (!!!) Grad. Hier die Daten für Oktober 2024 bis Ende Oktober 2025:
Oktober 2024: Warmwasser: Es wurden 43,9kwh an Strom für Warmwasser (fast alles davon wurde von der PV-Anlage gedeckelt) in die Wärmepumpe gesteckt und diese hat 167,6kwh Wärmeenergie draus gemacht. Das entspricht einer Monatsarbeitszahl von 3,817
Heizung: Es wurden 127,5kwh an Strom für die Heizung (fast alles davon wurde von der PV-Anlage gedeckelt) in die Wärmepumpe gesteckt und diese hat 457,2kwh Wärmeenergie draus gemacht. Das entspricht einer Monatsarbeitszahl von 3,59
November 2024: Warmwasser: Es wurden 49kwh an Strom für Warmwasser in die Wärmepumpe gesteckt und diese hat 162kwh Wärmeenergie draus gemacht. Das entspricht einer Monatsarbeitszahl von 3,31
Heizung: Es wurden 340kwh an Strom für die Heizung in die Wärmepumpe gesteckt und diese hat 1118kwh Wärmeenergie draus gemacht. Das entspricht einer Monatsarbeitszahl von 3,29
Dezember 2024: Warmwasser: Es wurden 34kwh an Strom für Warmwasser in die Wärmepumpe gesteckt und diese hat 98kwh Wärmeenergie draus gemacht. Das entspricht einer Monatsarbeitszahl von 2,88
Heizung: Es wurden 441kwh an Strom für die Heizung in die Wärmepumpe gesteckt und diese hat 1409kwh Wärmeenergie draus gemacht. Das entspricht einer Monatsarbeitszahl von 3,2
Januar 2025: Warmwasser: Es wurden 66kwh an Strom für Warmwasser in die Wärmepumpe gesteckt und diese hat 190kwh Wärmeenergie draus gemacht. Das entspricht einer Monatsarbeitszahl von 2,88
Heizung: Es wurden 541kwh an Strom für die Heizung in die Wärmepumpe gesteckt und diese hat 1608kwh Wärmeenergie draus gemacht. Das entspricht einer Monatsarbeitszahl von 2,97
Februar 2025: Warmwasser: Es wurden 63kwh an Strom für Warmwasser in die Wärmepumpe gesteckt und diese hat 184kwh Wärmeenergie draus gemacht. Das entspricht einer Monatsarbeitszahl von 2,92
Heizung: Es wurden 450kwh an Strom für die Heizung in die Wärmepumpe gesteckt und diese hat 1392kwh Wärmeenergie draus gemacht. Das entspricht einer Monatsarbeitszahl von 3,09
März 2025: Warmwasser: Es wurden xxkwh an Strom für Warmwasser in die Wärmepumpe gesteckt und diese hat xxxkwh Wärmeenergie draus gemacht. Das entspricht einer Monatsarbeitszahl von x,xx
Heizung: Es wurden xxxkwh an Strom für die Heizung in die Wärmepumpe gesteckt und diese hat xxxxkwh Wärmeenergie draus gemacht. Das entspricht einer Monatsarbeitszahl von x,xx. Aufgrund der Buderus-Techniker und Firmware-Update und damit verbundenen Löschung der Daten kann ich Strombezug nicht exakt angeben aber recht genau verrechnen. Dieser Lag für den März für Warmwasser und Heizung bei zusammen ca. 390kwh
April 2025: Warmwasser: Es wurden 53kwh an Strom für Warmwasser in die Wärmepumpe gesteckt und diese hat 176kwh Wärmeenergie draus gemacht. Das entspricht einer Monatsarbeitszahl von 3,32
Heizung: Es wurden 115kwh an Strom für die Heizung in die Wärmepumpe gesteckt und diese hat 397kwh Wärmeenergie draus gemacht. Das entspricht einer Monatsarbeitszahl von 3,45
Mai 2025: Warmwasser: Es wurden 38kwh an Strom für Warmwasser in die Wärmepumpe gesteckt und diese hat 118kwh Wärmeenergie draus gemacht. Das entspricht einer Monatsarbeitszahl von 3,11
Heizung: Es wurden 4,1kwh an Strom für die Heizung in die Wärmepumpe gesteckt und diese hat 13,4kwh Wärmeenergie draus gemacht. Das entspricht einer Monatsarbeitszahl von 3,27
Juni 2025: Warmwasser: Es wurden 47kwh an Strom für Warmwasser in die Wärmepumpe gesteckt und diese hat 164kwh Wärmeenergie draus gemacht. Das entspricht einer Monatsarbeitszahl von 3,49
Juli 2025: Warmwasser: Es wurden 43kwh an Strom für Warmwasser in die Wärmepumpe gesteckt und diese hat 153kwh Wärmeenergie draus gemacht. Das entspricht einer Monatsarbeitszahl von 3,56
August 2025: Warmwasser: Es wurden 45kwh an Strom für Warmwasser in die Wärmepumpe gesteckt und diese hat 160kwh Wärmeenergie draus gemacht. Das entspricht einer Monatsarbeitszahl von 3,55
September 2025: Warmwasser: Es wurden 49kwh an Strom für Warmwasser in die Wärmepumpe gesteckt und diese hat 169kwh Wärmeenergie draus gemacht. Das entspricht einer Monatsarbeitszahl von 3,49
Oktober 2025: Warmwasser: Es wurden 51kwh an Strom für Warmwasser in die Wärmepumpe gesteckt und diese hat 168kwh Wärmeenergie draus gemacht. Das entspricht einer Monatsarbeitszahl von 3,29
Heizung: Es wurden 162kwh an Strom für die Heizung in die Wärmepumpe gesteckt und diese hat 635kwh Wärmeenergie draus gemacht. Das entspricht einer Monatsarbeitszahl von 3,92. Abzüglich der Sekundärverbraucher (0,6kwh pro Tag resp.18,3kwh pro Monat) also System/Standby-Ströme liegt die tatsächliche nackte Monatsarbeitszahl für den reinen Heizbetrieb sogar bei 4,42
November 2025: Warmwasser: Es wurden 60,6kwh an Strom für Warmwasser in die Wärmepumpe gesteckt und diese hat 190,7kwh Wärmeenergie draus gemacht. Das entspricht einer Monatsarbeitszahl von 3,15
Heizung: Es wurden 347,4kwh an Strom für die Heizung in die Wärmepumpe gesteckt und diese hat 1190,5kwh Wärmeenergie draus gemacht. Das entspricht einer Monatsarbeitszahl von 3,43. Abzüglich der Sekundärverbraucher (0,6kwh pro Tag resp.18,3kwh pro Monat) also System/Standby-Ströme liegt die tatsächliche nackte Monatsarbeitszahl für den reinen Heizbetrieb sogar bei 3,62
Temperaturseitig bot der November 2025 alles. Plus 9 Grad bis Minus 5 Grad (und das über mehrere Tage). Generell lief die Pumpe Nachts überwiegend im undankbaren Bereich zwischen +5 und -5 Grad bei einer Luftfeuchte von >90%. In diesem Bereich vereist der Wärmetauscher, sodass alle 2 Stunden ein Enteisungsprozess angestossen werden musste. Hier konnte nun auch die neue Einstellung der Buderus-Systemtechniker zeigen ob die Enteisung sauber läuft. Ergebnis: Ja, es funktioniert. Die Pumpe taut nun homogen ab ohne im unteren Bereich die reklamierten Eispanzer zu entwickeln. Die Optimierung seitens Buderus hat also genau das gebracht was die Techniker für diesen Winter versprochen hatten! Mitte November gab es dann auch ein Upgrade in der Buderus-APP. Neu ist hier das man sich nun Favoriten-Einstellungen auf den Haupt-Screen anzeigen lassen kann (max. 7 Parameter). Eine extrem nützliche Funktion wo man nach dem Start der APP dann automatisch alle für einen wichtigen Anlagenparameter im Auge hat. Also auch hier schreitet die Entwicklung in der APP mit grossen Schritten sehr positiv voran!!!
Wer nun wissen moechte was die Anlagen (4,2kwp und 200Watt Insel-Solaranlage) aktuell treiben, kann 3 Zeilen weiter unten, auf die 24/7 LIVE-Daten beider Anlagen klicken! Hinweis: Im April 2025 ist SMA zu ennexOS umgezogen (alle Daten wurden portiert), sodass es derzeit nicht mehr die Möglichkeit gibt die 4,2kwp Dachanlage LIVE öffentlich zu stellen.
200 Watt Insel-Solaranlage (Nutzername: Forum; Passwort:Forum. Unter HOME dann auf PERLES INSEL-SOLARANLAGE klicken)
Hier die Links mit den LIVE-Daten samt Historie (Installation: 10/2016 und Data Logging-Start 22.02.2018):
Anlage-Komplett (24/7 LIVE-DATEN): https://goo.gl/iiMfSU
Wettersituation: Dieser November zeigte sich von seiner gruseligen Seite und erinnerte sehr an den November von mir einem Jahr. Nur 6 Tage gab es etwas Sonne und 24 Tage gab es Schnee; Eis und dicke Wolken. Der Anfang ging Temperaturseitig noch in Ordung (wenn auch düstere Tage) und auch gegen Ende des Monats waren die Temperaturen moderat. Aber sonst; Eis mit Temperaturen bis zu Minus 5 Grad; es musste sogar Schnee geschippt werden. Ein Trauerspiel! Aber schaut Euch das Wetter-Desaster einfach selbst an:
Die kleine 200 Watt Insel-Solaranlage: Der LiFePo4 100Ah Akku hatte im Oktober schon hart zu kämpfem und im November musste ich die Reissleine ziehen und per BlueTooth die Entlade-Funktion stoppen. Reingekommen ist nur wenig, denn die Tage waren dunkel; eisig und sogar Schnee lag auf den Modulen. Fazit: Die Insel-Anlage befindet sich nun im Winterschlaf!
2 * 2,7kwh LiFePo4 DIY Speicher dynamische Ladung & Einspeisung + 2,7kwh LiFePo4 Konstanteinspeise-Anlage (=8,1kwh):
Alle 3 Anlagen liefen auch in diesem November, aber wurden aufgrund des schlechten Wetters nur Minimal befuellt. Mitte November habe ich das Powerqueen System in die Winterpause geschickt und Ende November auch das Redodo-System (das Wattcycle wird Anfang Dezember folgen). Dennoch kam ein klitzekleines bisschen an Energie in den Akkus an welche diese Nachts bis zur Abschaltung ins Haus gepumpt haben. 2 Anlagen laufen dynamisch (Summe 5,4kwh) und 1 Anlage Konstant (2,7kwh) um den Strom Nachts in das Haus reinzuschaufeln: 269,04kwh; 349,75kwh + 620,56kwh (=1239,35kwh) sind in Summe seit der Inbetriebnahme (April 2024 und die 2 neuen im Frühjahr 2025) von den Systemen Nachts ins Haus gepumpt worden. Damit werde ich von Jahr zu Jahr dokumentieren wann diese Systeme (Summe ca. 1600 Euro Investitionskosten) im Geld sind. Bei gesparten Bezugskosten von aktuell 0,2902 Cents/kwh hat die Nachteinspeisung bis heute ca. 359,66 Euro Strombezugskosten eingespart. Hier muss man bedenken, dass die Anlage also alle 3 Systeme erst seit April 2025 im Verbund laufen und die Übergangsmonate wo mit den Systemen der Strom zum Heizen mit der Buderus Wäremepumpe. Viel passierte aufgrund der Wettersituation leider nicht. Daher habe ich die Zeit genutzt und noch für 7 Euro eine dritte DTU (diese aber ohne Display) als Notfall-Reserve-System zusammengebaut und konfiguriert und die drei Tuya-Steckdosen im ersten drittel des Monats durch drei 16 Euro Shelly Plus Plug S Gen.3 ausgetauscht. Diese haben den Vorteil, dass ich nun diese 3 Einspeisesteckdosen nicht mehr über eine China-APP mit Cloud Anbindung steuern muss, sondern diese auch zu 100% über Node-Red ansteuere, was sehr gut und sicher funktioniert. D.h. wie auch schon die Tuya-Systeme werden die Einspeise-Steckdosen (Shellys) vor Sonnenuntergang AN und nach dem Sonnenaufgang mittels Node-Red ausgeschaltet. Somit bin ich nun zu 100% unabhängig, sodass nun wirklich alles über mein Node-RED im eigenen Heim-Netzwerk (auch ohne Internet) frei mit Node-Red gesteuert und geschaltet wird.
Hier nun noch die Node-Red Steuerung der 3 Einspeise-Steckdosen:
Hier die 3 Anlagen (Tuya Einspeise-Steckdosen) mit Summenangaben und Monatswerten im Monats-Detail (die Shellys haben zwar auch einige Kilowatt-Stunden erfasst, aber das verrechne ich dann rein mit in den Februar 2026):
Balkon-Kraftwerk auf dem Carport: Die kleine Carport-Installation hat im Rahmen der Möglichkeiten versucht das Beste aus dem miesen November zu holen. Aber die Module bekommen kaum noch von der mittlerweile sehr tief stehenden Sonne Energie. Wenn dann 1-2 Stunden und die Verschattung gehend rasend schnell voran. Der alte HM800 der Carport-Anlage hat bis Anfang April 2025 ca. 642,67kwh (Mitte Mai 2024 installiert) vom Carportdach gefischt. Der "neue" HM1500 (Installation Mitte Mai 2025) hat in diesem November 1225,86kwh aufaddiert. Also in Summe hat das Carport somit schon 1868,53kwh geliefert. Somit ist es nicht mehr möglich alle 3 Einspeise-Systeme ausschliesslich mit dem Strom vom Carport zu laden da einfach nicht mehr genug Strom von den Modulen kommt. Seit Mai 2024 hat die Carport-Anlage nun nach nur 18 Monaten 542,25 Euro erwirtschaftet und nähert sich der vollen Armortisation. 2026 wird die komplette Installation im Geld sein! Ende November habe ich die Regenpause genutzt die verschlammten Drainage-Clips samt Modul-Ränder (die wurden schon Grün) zu reinigen. Abschliessend gab es dann auch noch ein Mob-Reinigung der vom Laub verklebten Modulflächen mit destilliertem Wasser (hat ca. 20 Minuten gedauert, da ich auf dem duennen Alu-Dach rumturnen musste). Sehen nun wieder Pickobello sauber aus, sodass die nächste Reinigung wohl erst im Sommer 2026 durchgeführt werden muss. Hier noch ein Screenshot des Hoymiles von der Carport-Anlage. Heute am 30 November schien sogar etwas die Sonne und der Ertrag ist erbärmlich. Wo sonst bis zu 11kwh produziert wurden, kommt Ende November und der Vetrschattung nur noch ein Bruchteil dessen von den Modulen:
Die myenergie ZAPPI Wallbox: Mittlerweile hat die Zappi Sendepause und befindet sich im Winterschlaf. An Überschussladen ist nicht mehr zu denken, insbesondere da die Wärmepumpe gerade an frostigen Tagen gut Strom zieht. Es gibt also NICHT DAS GERINGSTE ZU BERICHTEN!
Hier die 4.2kwp Photovoltaik-Anlage auf dem Dach: Nun kommen wir aber wie jeden Monat zur kleinen 4,2kwp Dach PV Anlage und dem finalen November-Ertrag. Die Ertragserwartung für den November lag bei nur noch 117,64kwh und vom Dach kamen diesen Wolkenverhangenen November nur 90,05kwh. Das entspricht für diesen Monat ein fetten Minus von brutelen 33,5% gegenüber der Ertragserwartung. Hier sieht man nun deutlich wie heftig schlecht das Wetter wirklich war. Nur 2017;2018 und 2020 waren besser. Dieser November reiht sich also im Mittelfeld der letzten 9 Jahre ein:
Nun aber zu den knallharten Daten mit der Carport-Anlage; Nachteinspeisungen also das Ergebnis des achten Monats im 9ten Betriebsjahr. Vom Dach kamen in diesem Oktober 2025 in Summe 90,05kwh. Der Stromzukauf von Octopus Energy lag für diesen Monat bei 493,77kwh (inkl. täglicher Heizung bei sehr vielen frostigen Tagen und Warmwasseraufbereitung der Wärmepumpe), welche bei 29,02 Cents pro Kilowattstunde meines Ökostrom-Tarifes ca. 143,29 Euro Strom Einkaufskosten bedeutet. Von den produzierten 90,05kwh habe ich 81,05kwh + 0,33kwh (Formel: 1. Eigenverbrauch + Netzeinspeisung - Gesamterzeugung =x! 2. Produktion Carport -x! = Eigenverbrauch Carport-Strom) von der Carport PV selbst verbraucht, was eine Ersparnis bei einem Kilowattstundenpreis von 29,02 Cents in Summe 23,62 Euro ergibt. Den Rest, also 9,33kwh an Strom (PV und Carport) wurden ins Netz abverkauft. Davon 87,5% also 8,16kwh zu 0,123 Cents und 1,17kwh zu 8,1 Cents was in Summe 1,00 Euro + 0,09 Euro = 1,09 Euro an Einnahmen durch den Stromverkauf bedeutet.
Aber nun schauen wir uns mal die finanziellen Ergebnisse für das 9te Dach-PV Produktionsjahr genauer an...
Und kommen zur Auflistung fuer das laufende Produktionsjahr April 2025 -April 2026:
-April: 39,12 Euro Gewinn durch Verkauf und Einsparung durch Eigenverbrauch 79,21 Euro: Summe 118,33 Euro
-Mai: 59,49 Euro Gewinn durch Verkauf und Einsparung durch Eigenverbrauch 70,96 Euro: Summe 130,45 Euro
-Juni: 53,25 Euro Gewinn durch Verkauf und Einsparung durch Eigenverbrauch 59,76 Euro: Summe 113,01 Euro
-Juli: 36,95 Euro Gewinn durch Verkauf und Einsparung durch Eigenverbrauch 64,51 Euro: Summe 101,46 Euro
-August: 47,55 Euro Gewinn durch Verkauf und Einsparung durch Eigenverbrauch 61,89 Euro: Summe 109,44 Euro
-September: 23,86 Euro Gewinn durch Verkauf und Einsparung durch Eigenverbrauch 54,90 Euro: Summe 78,76 Euro
-Oktober: 5,14 Euro Gewinn durch Verkauf und Einsparung durch Eigenverbrauch 40,43 Euro: Summe 45,57 Euro
-November: 1,09 Euro Gewinn durch Verkauf und Einsparung durch Eigenverbrauch 23,62 Euro: Summe 24,71 Euro
Summe nach dem den ersten 8 Monaten im 9 Produktionsjahr: 721,73 Euro
Summe gesamt seit 03 April 2017:
-602,64 Euro (1 April 2017- 1 April 2018)
-660,94 Euro (1 April 2018 -1 April 2019)
-606,47 Euro (1 April 2019 -1 April 2020)
-640,81 Euro (1 April 2020 -1 April 2021)
-655,16 Euro (1 April 2021 - 1 April 2022)
-648,39 Euro (1 April 2022 - 1 April 2023)
-802,33 Euro (1 April 2023 - 1 April 2024)
-939,07 Euro (1 April 2024 - 1 April 2025)
-721,73 Euro (1 April 2025 - 1 April 2026)= SUMME: 6277,54 Euro.
Der achte Monat im 9ten Produktionsjahr war nüchtern betrachtet nicht sonderlich ergiebig, aber das kennen wir ja schon bestens. Grund war das extrem schlechte Wetter und die tief stehende Sonne (sofern überhaupt mal vorhanden). Aber es stehen noch 4 Monate aus, davon 2 fette. Es ist durchaus realistisch das nach 170-200 Euro im 9ten Produktionsjahr zu den bisherigen 721 Euro hinzu kommen. Das kann Platz 2 nach dem letzten Spitzenjahr bedeutet und wenn alles extrem gut mit dem Wetter läuft sogar ein neuer Platz 1 und Rekord. Es ist also alles zwischen 850 und 950 Euro offen und möglich wobei schon jetzt feststeht das das 9te Jahr Betriebswirtschaftlich erneut ein sehr gutes wird. Das hat primär aber auch mit der Carport-PV und natürlich den 3 Einspeise-Systemen zu tun die gerade im Frühjahr und Übergangszeit punkten. Ein schöner November kann Betriebswirtschaftlich nicht gut funktionieren. Zudem wurde es auch Nachts bitter kalt, sodass die Wärmepumpe jeden Tag heizend bis zu 62% Last lief was dann auch die 494kwh an Strombezug erklärt (liegt ungefähr auf Vorjahresniveau). An der Heizungskurve habe ich nur minimale Optimierungen durchgeführt, denn die wurde von mir schon letzten Winter optimiert. Temperaturseitig liegt das komplette Haus bei ca. 22 Grad, einer schönen Temperatur die hier alle mögen. Klar, man könnte 1-2 Grad runter gehen und noch etwas sparen, aber das wäre am falschen Ende gespart, da das Haus inkl. Wärmepumpe wirtschaftlich sparsam läuft. Ja, der Winter nähert sich mit riesen Schritten und nun ist es wieder an der Zeit die Updates alle 60 Tage (2 Monate) hier zu posten, denn im Dezember und Januar kommt so dermassen wenig Strom vom Dach das ein monatliches Update einfach nicht lohnt.
Hier nun noch für alle Interessierten die Daten meiner BUDERUS Wärmepumpe. Tägliche Warmwasser-Zieltemperatur: 50 Grad; Heizen: 22-23 Grad im ganzen Haus inkl. Flur; Badezimmer; Küche (=140qm)! Aussentemperaturen Nachts zwischen 13 und Minus 10 (!!!) Grad. Hier die Daten für Oktober 2024 bis Ende Oktober 2025:
Oktober 2024: Warmwasser: Es wurden 43,9kwh an Strom für Warmwasser (fast alles davon wurde von der PV-Anlage gedeckelt) in die Wärmepumpe gesteckt und diese hat 167,6kwh Wärmeenergie draus gemacht. Das entspricht einer Monatsarbeitszahl von 3,817
Heizung: Es wurden 127,5kwh an Strom für die Heizung (fast alles davon wurde von der PV-Anlage gedeckelt) in die Wärmepumpe gesteckt und diese hat 457,2kwh Wärmeenergie draus gemacht. Das entspricht einer Monatsarbeitszahl von 3,59
November 2024: Warmwasser: Es wurden 49kwh an Strom für Warmwasser in die Wärmepumpe gesteckt und diese hat 162kwh Wärmeenergie draus gemacht. Das entspricht einer Monatsarbeitszahl von 3,31
Heizung: Es wurden 340kwh an Strom für die Heizung in die Wärmepumpe gesteckt und diese hat 1118kwh Wärmeenergie draus gemacht. Das entspricht einer Monatsarbeitszahl von 3,29
Dezember 2024: Warmwasser: Es wurden 34kwh an Strom für Warmwasser in die Wärmepumpe gesteckt und diese hat 98kwh Wärmeenergie draus gemacht. Das entspricht einer Monatsarbeitszahl von 2,88
Heizung: Es wurden 441kwh an Strom für die Heizung in die Wärmepumpe gesteckt und diese hat 1409kwh Wärmeenergie draus gemacht. Das entspricht einer Monatsarbeitszahl von 3,2
Januar 2025: Warmwasser: Es wurden 66kwh an Strom für Warmwasser in die Wärmepumpe gesteckt und diese hat 190kwh Wärmeenergie draus gemacht. Das entspricht einer Monatsarbeitszahl von 2,88
Heizung: Es wurden 541kwh an Strom für die Heizung in die Wärmepumpe gesteckt und diese hat 1608kwh Wärmeenergie draus gemacht. Das entspricht einer Monatsarbeitszahl von 2,97
Februar 2025: Warmwasser: Es wurden 63kwh an Strom für Warmwasser in die Wärmepumpe gesteckt und diese hat 184kwh Wärmeenergie draus gemacht. Das entspricht einer Monatsarbeitszahl von 2,92
Heizung: Es wurden 450kwh an Strom für die Heizung in die Wärmepumpe gesteckt und diese hat 1392kwh Wärmeenergie draus gemacht. Das entspricht einer Monatsarbeitszahl von 3,09
März 2025: Warmwasser: Es wurden xxkwh an Strom für Warmwasser in die Wärmepumpe gesteckt und diese hat xxxkwh Wärmeenergie draus gemacht. Das entspricht einer Monatsarbeitszahl von x,xx
Heizung: Es wurden xxxkwh an Strom für die Heizung in die Wärmepumpe gesteckt und diese hat xxxxkwh Wärmeenergie draus gemacht. Das entspricht einer Monatsarbeitszahl von x,xx. Aufgrund der Buderus-Techniker und Firmware-Update und damit verbundenen Löschung der Daten kann ich Strombezug nicht exakt angeben aber recht genau verrechnen. Dieser Lag für den März für Warmwasser und Heizung bei zusammen ca. 390kwh
April 2025: Warmwasser: Es wurden 53kwh an Strom für Warmwasser in die Wärmepumpe gesteckt und diese hat 176kwh Wärmeenergie draus gemacht. Das entspricht einer Monatsarbeitszahl von 3,32
Heizung: Es wurden 115kwh an Strom für die Heizung in die Wärmepumpe gesteckt und diese hat 397kwh Wärmeenergie draus gemacht. Das entspricht einer Monatsarbeitszahl von 3,45
Mai 2025: Warmwasser: Es wurden 38kwh an Strom für Warmwasser in die Wärmepumpe gesteckt und diese hat 118kwh Wärmeenergie draus gemacht. Das entspricht einer Monatsarbeitszahl von 3,11
Heizung: Es wurden 4,1kwh an Strom für die Heizung in die Wärmepumpe gesteckt und diese hat 13,4kwh Wärmeenergie draus gemacht. Das entspricht einer Monatsarbeitszahl von 3,27
Juni 2025: Warmwasser: Es wurden 47kwh an Strom für Warmwasser in die Wärmepumpe gesteckt und diese hat 164kwh Wärmeenergie draus gemacht. Das entspricht einer Monatsarbeitszahl von 3,49
Juli 2025: Warmwasser: Es wurden 43kwh an Strom für Warmwasser in die Wärmepumpe gesteckt und diese hat 153kwh Wärmeenergie draus gemacht. Das entspricht einer Monatsarbeitszahl von 3,56
August 2025: Warmwasser: Es wurden 45kwh an Strom für Warmwasser in die Wärmepumpe gesteckt und diese hat 160kwh Wärmeenergie draus gemacht. Das entspricht einer Monatsarbeitszahl von 3,55
September 2025: Warmwasser: Es wurden 49kwh an Strom für Warmwasser in die Wärmepumpe gesteckt und diese hat 169kwh Wärmeenergie draus gemacht. Das entspricht einer Monatsarbeitszahl von 3,49
Oktober 2025: Warmwasser: Es wurden 51kwh an Strom für Warmwasser in die Wärmepumpe gesteckt und diese hat 168kwh Wärmeenergie draus gemacht. Das entspricht einer Monatsarbeitszahl von 3,29
Heizung: Es wurden 162kwh an Strom für die Heizung in die Wärmepumpe gesteckt und diese hat 635kwh Wärmeenergie draus gemacht. Das entspricht einer Monatsarbeitszahl von 3,92. Abzüglich der Sekundärverbraucher (0,6kwh pro Tag resp.18,3kwh pro Monat) also System/Standby-Ströme liegt die tatsächliche nackte Monatsarbeitszahl für den reinen Heizbetrieb sogar bei 4,42
November 2025: Warmwasser: Es wurden 60,6kwh an Strom für Warmwasser in die Wärmepumpe gesteckt und diese hat 190,7kwh Wärmeenergie draus gemacht. Das entspricht einer Monatsarbeitszahl von 3,15
Heizung: Es wurden 347,4kwh an Strom für die Heizung in die Wärmepumpe gesteckt und diese hat 1190,5kwh Wärmeenergie draus gemacht. Das entspricht einer Monatsarbeitszahl von 3,43. Abzüglich der Sekundärverbraucher (0,6kwh pro Tag resp.18,3kwh pro Monat) also System/Standby-Ströme liegt die tatsächliche nackte Monatsarbeitszahl für den reinen Heizbetrieb sogar bei 3,62
Temperaturseitig bot der November 2025 alles. Plus 9 Grad bis Minus 5 Grad (und das über mehrere Tage). Generell lief die Pumpe Nachts überwiegend im undankbaren Bereich zwischen +5 und -5 Grad bei einer Luftfeuchte von >90%. In diesem Bereich vereist der Wärmetauscher, sodass alle 2 Stunden ein Enteisungsprozess angestossen werden musste. Hier konnte nun auch die neue Einstellung der Buderus-Systemtechniker zeigen ob die Enteisung sauber läuft. Ergebnis: Ja, es funktioniert. Die Pumpe taut nun homogen ab ohne im unteren Bereich die reklamierten Eispanzer zu entwickeln. Die Optimierung seitens Buderus hat also genau das gebracht was die Techniker für diesen Winter versprochen hatten! Mitte November gab es dann auch ein Upgrade in der Buderus-APP. Neu ist hier das man sich nun Favoriten-Einstellungen auf den Haupt-Screen anzeigen lassen kann (max. 7 Parameter). Eine extrem nützliche Funktion wo man nach dem Start der APP dann automatisch alle für einen wichtigen Anlagenparameter im Auge hat. Also auch hier schreitet die Entwicklung in der APP mit grossen Schritten sehr positiv voran!!!
Wer nun wissen moechte was die Anlagen (4,2kwp und 200Watt Insel-Solaranlage) aktuell treiben, kann 3 Zeilen weiter unten, auf die 24/7 LIVE-Daten beider Anlagen klicken! Hinweis: Im April 2025 ist SMA zu ennexOS umgezogen (alle Daten wurden portiert), sodass es derzeit nicht mehr die Möglichkeit gibt die 4,2kwp Dachanlage LIVE öffentlich zu stellen.
200 Watt Insel-Solaranlage (Nutzername: Forum; Passwort:Forum. Unter HOME dann auf PERLES INSEL-SOLARANLAGE klicken)
Hier die Links mit den LIVE-Daten samt Historie (Installation: 10/2016 und Data Logging-Start 22.02.2018):
Anlage-Komplett (24/7 LIVE-DATEN): https://goo.gl/iiMfSU
- Michael
- Beiträge: 5670
- Registriert: Fr 23. Jul 2010, 01:48
- Wohnort: Schleswig-Holstein
- Kontaktdaten:
Wer ist online?
Mitglieder in diesem Forum: 0 Mitglieder und 51 Gäste