Solaranlage: Inbetriebnahme 16.10.2016; 17 Uhr; Tag 0
- Michael
- Beiträge: 5670
- Registriert: Fr 23. Jul 2010, 01:48
- Wohnort: Schleswig-Holstein
- Kontaktdaten:
Dach-PV & Insel-Solaranlage: September-2020
Dienstag, der 01.09.2020 bis einschliesslich Mittwoch, der 30.09.2020:
Wettersituation: Dieser September zeigte sich überwiegend von seiner Schokoladenseite. Es war vergleichsweise warm und schön sonnig wobei auch die Natur nicht vergessen wurde und es ein paar feuchte Erfrischungen für die Pflanzen gab. Lediglich 9 Tage war Wetterseitig trübe und regnerisch und die anderen 21 Tage gab es blauen Himmel (einige Tage auch mit etwas Wolken) und Sonne satt. Seit 2017 (seit der Inbetriebnahme meiner Dach-PV) war es der sonnigste September-Monat. Aber schaut selbst auf den Screenshot, welcher recht gut oben beschriebene Wetterlage verdeutlicht:
Die kleine 200 Watt Insel-Solaranlage: Eigentlich wäre es müssig zu schreiben das die kleine 200 Watt Insel-Solaranlage wie ein gut geöltes Uhrwerk funktioniert. Ich selbst schau einmal die Woche übers Internet kurz nach dem rechten und lass die Anlage Ihren Dienst verrichten. Drum gibt es nicht wirklich viel zu berichten, denn bei den Mengen Photonen die die beiden 100 Watt Module traf war der Akku Ruckizucki wieder bis zum Anschlag gefüllt. Hier nun noch wie üblich 2 Screenshots der Insel-Anlage:
Hier die 4.2kwp Photovoltaik-Anlage auf dem Dach: Nun wird es aber wieder spannender. Wie oben schon im Wetter-Block zu lesen war, gab es diesen September Sonne satt. Und >TROMMELWIRBEL< das führte dazu das in diesem Jahr erneut ein NEUER September-Anlagenrekord vom den 4200 Watt Modulleistung ins Haus kam. Das ist im Jahr 2020 nun schon der 5te Produktions Rekord-Monat. UNGLAUBLICH!!! Wenn das so weiter geht wird die Anlage noch das legendäre Rekord-Jahr 2018 ausstechen. Nach dem März; April; Juni & August konnte sich auch dieser SEPTEMBER 2020 als Rekord Monat absolut problemlos etablieren. Die durchschnittlichen Ertragserwartung für den September lag bei 324,77kwh und erzeugt wurden sensationelle 400,48kwh (2017=318kwh; 2018=371kwh & 2019=352kwh). Das entspricht einem ungeplanten unglaublichen satten Extra-Plus von 23,3% über der durchschnittlichen Ertragserwartung. Aber schaut einfach mal selbst:
So, nun wie jeden Monat auch hier zu den Zahlen; Daten; Fakten fuer diesen September 2020. Vom Dach kamen 400,48kwh. Der Stromzukauf von den Stadtwerken lag im September bei 104,84kwh (die Tage werden zwar sehr langsam aber stetig kürzer), welche ca. 28,29 Euro Strom Einkaufskosten bedeutet. Von den produzierten 400,48kwh habe ich selbst 77,58kwh verbraucht (Autarkiequote 43%) was eine Ersparnis bei einem Kilowattstundenpreis bei derzeit 26,99 Cents von 20,77 Euro ergibt. Den Rest, also 322,90kwh an Strom wurden für 0,123 Cents verkauft (Eigenverbrauchsquote=19%) was letztendlich 39,72 Euro an Einnahmen durch den Stromverkauf bedeutet.
Nun schauen wir uns mal die Finanziellen Ergebnisse für das frisch laufende vierte Dach-PV Produktionsjahr genauer an...
Und kommen wir zur Auflistung fuer das laufende Produktionsjahr April 2020 -April 2021:
-April: 61,51 Euro Gewinn durch Verkauf und Einsparung durch Eigenverbrauch 23,58 Euro: Summe 85,09 Euro
-Mai: 61,79 Euro Gewinn durch Verkauf und Einsparung durch Eigenverbrauch 27,33 Euro: Summe 89,12 Euro
-Juni: 60,22 Euro Gewinn durch Verkauf und Einsparung durch Eigenverbrauch 26,52 Euro: Summe 86,74 Euro
-Juli: 46,78 Euro Gewinn durch den Verkauf und Einsparung durch Eigenverbrauch 29.87 Euro: Summe 76,65 Euro
-August: 49,27 Euro Gewinn durch den Verkauf und Einsparung durch Eigenverbrauch 23.30 Euro: Summe 72,57 Euro
-September: 39,72 Euro Gewinn durch den Verkauf und Einsparung durch Eigenverbrauch 20,77 Euro: Summe 60,49 Euro
-Oktober:
-November:
-Dezember:
-Januar:
-Februar:
-Maerz:
Summe nach nun 6 Produktions-Monaten im vierten Produktionsjahr: 470,66 Euro
Summe gesamt seit 03 April 2017:
-602,64 Euro (1 April 2017- 1 April 2018)
-660,94 Euro (1 April 2018 -1 April 2019)
-606,47 Euro (1 April 2019 -1 April 2020)
-470,66 Euro (1 April 2020 -1 April 2021)= SUMME: 2340,71 Euro.
Die kleine 4,2kwp Dachanlage ist nach nun der ersten Produktions-Jahreshälfte also 6 Monaten im vierten Jahr Betriebswirtschaftlich weiterhin auf Rekordjagt, also einem erstklassigen Weg. Wenn das so weiter läuft wird wahrscheinlich das ultimative Rekordjahr 2018 übertroffen werden. Das schon vorhandene komfortable Überschuss-Polster im Jahr 4 konnte mit diesem September erneut ausgebaut werden. Genial!
Es bleibt weiterhin spannend, denn in der Ertragsreichen Zeit hat die Anlage bisher erneut alles richtig gemacht! Eigentlich wäre mal ein Wetter-Dämpfer angesagt, denn das ist alles fast zu gut um Wahr zu sein. Der Oktober wirft nun seine Schatten immer kürzerer Tage voraus. Aber warten wir es ab...
Wer nun wissen moechte was die Anlagen (4,2kwp und 200Watt Insel-Solaranlage) aktuell treiben, kann 3 Zeilen weiter unten, auf die 24/7 LIVE-Daten beider Anlagen klicken!
4200 Watt Dachanlage:
Hier die Links mit den LIVE-Daten samt Jahresvergleich (Start 03.04.2017):
Anlage-Komplett (24/7 LIVE-DATEN & Jahresvergleich mit allen Erträgen): https://goo.gl/WNyaZk
200 Watt Insel-Solaranlage (Nutzername: Forum; Passwort:Forum. Unter HOME dann auf PERLES INSEL-SOLARANLAGE klicken)
Hier die Links mit den LIVE-Daten samt Historie (Installation: 10/2016 und Data Logging-Start 22.02.2018):
Anlage-Komplett (24/7 LIVE-DATEN): https://goo.gl/iiMfSU
Wettersituation: Dieser September zeigte sich überwiegend von seiner Schokoladenseite. Es war vergleichsweise warm und schön sonnig wobei auch die Natur nicht vergessen wurde und es ein paar feuchte Erfrischungen für die Pflanzen gab. Lediglich 9 Tage war Wetterseitig trübe und regnerisch und die anderen 21 Tage gab es blauen Himmel (einige Tage auch mit etwas Wolken) und Sonne satt. Seit 2017 (seit der Inbetriebnahme meiner Dach-PV) war es der sonnigste September-Monat. Aber schaut selbst auf den Screenshot, welcher recht gut oben beschriebene Wetterlage verdeutlicht:
Die kleine 200 Watt Insel-Solaranlage: Eigentlich wäre es müssig zu schreiben das die kleine 200 Watt Insel-Solaranlage wie ein gut geöltes Uhrwerk funktioniert. Ich selbst schau einmal die Woche übers Internet kurz nach dem rechten und lass die Anlage Ihren Dienst verrichten. Drum gibt es nicht wirklich viel zu berichten, denn bei den Mengen Photonen die die beiden 100 Watt Module traf war der Akku Ruckizucki wieder bis zum Anschlag gefüllt. Hier nun noch wie üblich 2 Screenshots der Insel-Anlage:
Hier die 4.2kwp Photovoltaik-Anlage auf dem Dach: Nun wird es aber wieder spannender. Wie oben schon im Wetter-Block zu lesen war, gab es diesen September Sonne satt. Und >TROMMELWIRBEL< das führte dazu das in diesem Jahr erneut ein NEUER September-Anlagenrekord vom den 4200 Watt Modulleistung ins Haus kam. Das ist im Jahr 2020 nun schon der 5te Produktions Rekord-Monat. UNGLAUBLICH!!! Wenn das so weiter geht wird die Anlage noch das legendäre Rekord-Jahr 2018 ausstechen. Nach dem März; April; Juni & August konnte sich auch dieser SEPTEMBER 2020 als Rekord Monat absolut problemlos etablieren. Die durchschnittlichen Ertragserwartung für den September lag bei 324,77kwh und erzeugt wurden sensationelle 400,48kwh (2017=318kwh; 2018=371kwh & 2019=352kwh). Das entspricht einem ungeplanten unglaublichen satten Extra-Plus von 23,3% über der durchschnittlichen Ertragserwartung. Aber schaut einfach mal selbst:
So, nun wie jeden Monat auch hier zu den Zahlen; Daten; Fakten fuer diesen September 2020. Vom Dach kamen 400,48kwh. Der Stromzukauf von den Stadtwerken lag im September bei 104,84kwh (die Tage werden zwar sehr langsam aber stetig kürzer), welche ca. 28,29 Euro Strom Einkaufskosten bedeutet. Von den produzierten 400,48kwh habe ich selbst 77,58kwh verbraucht (Autarkiequote 43%) was eine Ersparnis bei einem Kilowattstundenpreis bei derzeit 26,99 Cents von 20,77 Euro ergibt. Den Rest, also 322,90kwh an Strom wurden für 0,123 Cents verkauft (Eigenverbrauchsquote=19%) was letztendlich 39,72 Euro an Einnahmen durch den Stromverkauf bedeutet.
Nun schauen wir uns mal die Finanziellen Ergebnisse für das frisch laufende vierte Dach-PV Produktionsjahr genauer an...
Und kommen wir zur Auflistung fuer das laufende Produktionsjahr April 2020 -April 2021:
-April: 61,51 Euro Gewinn durch Verkauf und Einsparung durch Eigenverbrauch 23,58 Euro: Summe 85,09 Euro
-Mai: 61,79 Euro Gewinn durch Verkauf und Einsparung durch Eigenverbrauch 27,33 Euro: Summe 89,12 Euro
-Juni: 60,22 Euro Gewinn durch Verkauf und Einsparung durch Eigenverbrauch 26,52 Euro: Summe 86,74 Euro
-Juli: 46,78 Euro Gewinn durch den Verkauf und Einsparung durch Eigenverbrauch 29.87 Euro: Summe 76,65 Euro
-August: 49,27 Euro Gewinn durch den Verkauf und Einsparung durch Eigenverbrauch 23.30 Euro: Summe 72,57 Euro
-September: 39,72 Euro Gewinn durch den Verkauf und Einsparung durch Eigenverbrauch 20,77 Euro: Summe 60,49 Euro
-Oktober:
-November:
-Dezember:
-Januar:
-Februar:
-Maerz:
Summe nach nun 6 Produktions-Monaten im vierten Produktionsjahr: 470,66 Euro
Summe gesamt seit 03 April 2017:
-602,64 Euro (1 April 2017- 1 April 2018)
-660,94 Euro (1 April 2018 -1 April 2019)
-606,47 Euro (1 April 2019 -1 April 2020)
-470,66 Euro (1 April 2020 -1 April 2021)= SUMME: 2340,71 Euro.
Die kleine 4,2kwp Dachanlage ist nach nun der ersten Produktions-Jahreshälfte also 6 Monaten im vierten Jahr Betriebswirtschaftlich weiterhin auf Rekordjagt, also einem erstklassigen Weg. Wenn das so weiter läuft wird wahrscheinlich das ultimative Rekordjahr 2018 übertroffen werden. Das schon vorhandene komfortable Überschuss-Polster im Jahr 4 konnte mit diesem September erneut ausgebaut werden. Genial!
Es bleibt weiterhin spannend, denn in der Ertragsreichen Zeit hat die Anlage bisher erneut alles richtig gemacht! Eigentlich wäre mal ein Wetter-Dämpfer angesagt, denn das ist alles fast zu gut um Wahr zu sein. Der Oktober wirft nun seine Schatten immer kürzerer Tage voraus. Aber warten wir es ab...
Wer nun wissen moechte was die Anlagen (4,2kwp und 200Watt Insel-Solaranlage) aktuell treiben, kann 3 Zeilen weiter unten, auf die 24/7 LIVE-Daten beider Anlagen klicken!
4200 Watt Dachanlage:
Hier die Links mit den LIVE-Daten samt Jahresvergleich (Start 03.04.2017):
Anlage-Komplett (24/7 LIVE-DATEN & Jahresvergleich mit allen Erträgen): https://goo.gl/WNyaZk
200 Watt Insel-Solaranlage (Nutzername: Forum; Passwort:Forum. Unter HOME dann auf PERLES INSEL-SOLARANLAGE klicken)
Hier die Links mit den LIVE-Daten samt Historie (Installation: 10/2016 und Data Logging-Start 22.02.2018):
Anlage-Komplett (24/7 LIVE-DATEN): https://goo.gl/iiMfSU
- Michael
- Beiträge: 5670
- Registriert: Fr 23. Jul 2010, 01:48
- Wohnort: Schleswig-Holstein
- Kontaktdaten:
Dach-PV & Insel-Solaranlage: Oktober-2020
Donnerstag, der 01.10.2020 bis einschliesslich Samstag, der 31.10.2020:
Wettersituation: Ja, dass war ein Oktober aus dem Wetterseitigen Geisterbahn. Nur 9 Tage waren Sonnig und 1 Tag durchwachsen. 21 Tage Monsum und dichte Wolkendecken. Würde mein Vitamin D3 Spiegel nicht bei >51ng pro ml stehen, ich wäre ein Kandidat für eine Oktober-Depression gewesen....smile. So schlecht war das Wetter auf Sicht der letzten Jahre schon lange nicht mehr. Die Natur wird es gefreut haben, denn diese Jahr 2020 ( Maerz bis Oktober ) war unterm Strich auch viel zu trocken. Somit hat der Oktober nun wieder Wasser satt vom Himmeln regnen lassen. Aber schaut selbst auf den Screenshot, welcher recht gut oben beschriebene Wetterlage verdeutlicht:
Die kleine 200 Watt Insel-Solaranlage: Die Tage werden nun segnifikant kürzer und die Erträge gehen zurück. Hinzu kommt das dieser Oktober sich Wetterseitig ( siehe oben ) nicht von seiner Schokoladenseite gezeigt hat. Die kleine Inselanlage hat sich den ganzen Oktober (trotz einiger energetischer Durststrecken) robust gezeigt und wie ein Uhrwerk funktioniert. Es gibt somit in diesem Oktober nicht viel zu berichten, denn noch funktioniert alles wunderbar und die Tagesverbräuche werden "noch" halbwegs wieder aufgefüllt und auch ein paar schlechte Tage kann die Anlage aus den beiden 100Ah Akkus problemlos überstehen. Hier nun noch wie üblich 2 Screenshots der Insel-Anlage:
Hier die 4.2kwp Photovoltaik-Anlage auf dem Dach: Die grosse 4200 Watt Installation auf dem Dach wurde stellenweise mit viel Wasser geflutet ( Regen...Regen...und noch mehr Regen ). Das hatte den Vorteil das die Module per Waschstrasse aus dem Himmel wieder schoen sauber gespuehlt wurden. Vogel-Dudo und anderer Dreck wurde wunderbar abgewaschen. Das war dann aber auch schon das einzig positive in diesem Oktober. Denn von der durchschnittlichen Ertragserwartung für den Oktober lag bei 230,93kwh und erzeugt wurden wegen des schlechten Wetters lediglich 192,67kwh Nur das letzte Jahr 2019 kam weniger vom Dach (2019=177,12kwh). Das der Oktober auch richtig super sein kann zeigt das Jahr 2018 wo fast 285kwh vom Dach kamen. Es ist wie es ist, denn dieser Oktober ist nun nach 7 Monaten mit massiven Überschuessen ein Verlust-Monat. Die 192,67kwh entsprechen einem Minus von 16,75% unter der durchschnittlichen Ertragserwartung. Aber schaut auch das Desaster einfach mal selbst an:
So, nun wie jeden Monat auch hier zu den Zahlen; Daten; Fakten fuer diesen gruseligen Oktober 2020. Vom Dach kamen 192,67kwh. Der Stromzukauf von den Stadtwerken lag im Oktober bei 160,90kwh (die Tage werden nun merklich kürzer), welche ca. 43,44 Euro Strom Einkaufskosten bedeutet. Von den produzierten 192,67kwh habe ich selbst 65,66kwh verbraucht (Autarkiequote nur noch 29%) was eine Ersparnis bei einem Kilowattstundenpreis bei derzeit 26,99 Cents von 17,72 Euro ergibt. Den Rest, also 127,01kwh an Strom wurden für 0,123 Cents verkauft (die Eigenverbrauchsquote stieg auf 34%) was letztendlich 15,62 Euro an Einnahmen durch den Stromverkauf bedeutet.
Nun schauen wir uns mal die Finanziellen Ergebnisse für das laufende vierte Dach-PV Produktionsjahr genauer an...
Und kommen wir zur Auflistung fuer das laufende Produktionsjahr April 2020 -April 2021:
-April: 61,51 Euro Gewinn durch Verkauf und Einsparung durch Eigenverbrauch 23,58 Euro: Summe 85,09 Euro
-Mai: 61,79 Euro Gewinn durch Verkauf und Einsparung durch Eigenverbrauch 27,33 Euro: Summe 89,12 Euro
-Juni: 60,22 Euro Gewinn durch Verkauf und Einsparung durch Eigenverbrauch 26,52 Euro: Summe 86,74 Euro
-Juli: 46,78 Euro Gewinn durch den Verkauf und Einsparung durch Eigenverbrauch 29.87 Euro: Summe 76,65 Euro
-August: 49,27 Euro Gewinn durch den Verkauf und Einsparung durch Eigenverbrauch 23.30 Euro: Summe 72,57 Euro
-September: 39,72 Euro Gewinn durch den Verkauf und Einsparung durch Eigenverbrauch 20,77 Euro: Summe 60,49 Euro
-Oktober: 15,62 Euro Gewinn durch den Verkauf und Einsparung durch Eigenverbrauch 17,72 Euro: Summe 33,34 Euro
-November:
-Dezember:
-Januar:
-Februar:
-Maerz:
Summe nach nun 7 Produktions-Monaten im vierten Produktionsjahr: 504,00 Euro
Summe gesamt seit 03 April 2017:
-602,64 Euro (1 April 2017- 1 April 2018)
-660,94 Euro (1 April 2018 -1 April 2019)
-606,47 Euro (1 April 2019 -1 April 2020)
-504,00 Euro (1 April 2020 -1 April 2021)= SUMME: 2374,05 Euro.
Die kleine 4,2kwp Dachanlage ist nach nun der ersten Produktions-Jahreshälfte also 7 Monaten im vierten Jahr Betriebswirtschaftlich weiterhin auf der Überholspur, also einem sehr guten Weg. Wenn das so weiter läuft koennte das ultimative Rekordjahr 2018 von dem ich dachte das man das nicht toppen kann, übertroffen werden. Trotz des schlechten Oktobers ist das komfortable Überschuss-Polster im Jahr 4 konnte mit diesem Oktober auf einem sehr guten Weg! Schon jetzt hat die PV-Anlage das 2beste Jahresergebnis (Januar bis Dezember) eingefahren. Wenn der November und Dezember mitspielen könnte sich die Anlage das seit Installation BESTE Jahresergebnis holen.
Betriebswirtschaftlich beleuchte ich oben allerdings immer den Zeitraum 1 April bis 31 Maerz. Aber auch hier ist die Anlage auf einem sehr guten Weg und es sind nun noch 5 Produktions-Monate offen. November; Dezember & Januar fallen kaum ins Gewicht. Die Entscheidung wird hier im Februar & Maerz ( da kommt dann wieder segnifikant was vom Dach) 2021 fallen.
Es bleibt weiterhin spannend, denn in der Ertragsreichen Zeit hat die Anlage bisher erneut alles richtig gemacht! Eigentlich wäre mal ein Wetter-Dämpfer angesagt, denn das ist alles fast zu gut um Wahr zu sein. Der Oktober wirft nun seine Schatten immer kürzerer Tage voraus. Aber warten wir es ab...
Wer nun wissen moechte was die Anlagen (4,2kwp und 200Watt Insel-Solaranlage) aktuell treiben, kann 3 Zeilen weiter unten, auf die 24/7 LIVE-Daten beider Anlagen klicken!
4200 Watt Dachanlage:
Hier die Links mit den LIVE-Daten samt Jahresvergleich (Start 03.04.2017):
Anlage-Komplett (24/7 LIVE-DATEN & Jahresvergleich mit allen Erträgen): https://goo.gl/WNyaZk
200 Watt Insel-Solaranlage (Nutzername: Forum; Passwort:Forum. Unter HOME dann auf PERLES INSEL-SOLARANLAGE klicken)
Hier die Links mit den LIVE-Daten samt Historie (Installation: 10/2016 und Data Logging-Start 22.02.2018):
Anlage-Komplett (24/7 LIVE-DATEN): https://goo.gl/iiMfSU
Wettersituation: Ja, dass war ein Oktober aus dem Wetterseitigen Geisterbahn. Nur 9 Tage waren Sonnig und 1 Tag durchwachsen. 21 Tage Monsum und dichte Wolkendecken. Würde mein Vitamin D3 Spiegel nicht bei >51ng pro ml stehen, ich wäre ein Kandidat für eine Oktober-Depression gewesen....smile. So schlecht war das Wetter auf Sicht der letzten Jahre schon lange nicht mehr. Die Natur wird es gefreut haben, denn diese Jahr 2020 ( Maerz bis Oktober ) war unterm Strich auch viel zu trocken. Somit hat der Oktober nun wieder Wasser satt vom Himmeln regnen lassen. Aber schaut selbst auf den Screenshot, welcher recht gut oben beschriebene Wetterlage verdeutlicht:
Die kleine 200 Watt Insel-Solaranlage: Die Tage werden nun segnifikant kürzer und die Erträge gehen zurück. Hinzu kommt das dieser Oktober sich Wetterseitig ( siehe oben ) nicht von seiner Schokoladenseite gezeigt hat. Die kleine Inselanlage hat sich den ganzen Oktober (trotz einiger energetischer Durststrecken) robust gezeigt und wie ein Uhrwerk funktioniert. Es gibt somit in diesem Oktober nicht viel zu berichten, denn noch funktioniert alles wunderbar und die Tagesverbräuche werden "noch" halbwegs wieder aufgefüllt und auch ein paar schlechte Tage kann die Anlage aus den beiden 100Ah Akkus problemlos überstehen. Hier nun noch wie üblich 2 Screenshots der Insel-Anlage:
Hier die 4.2kwp Photovoltaik-Anlage auf dem Dach: Die grosse 4200 Watt Installation auf dem Dach wurde stellenweise mit viel Wasser geflutet ( Regen...Regen...und noch mehr Regen ). Das hatte den Vorteil das die Module per Waschstrasse aus dem Himmel wieder schoen sauber gespuehlt wurden. Vogel-Dudo und anderer Dreck wurde wunderbar abgewaschen. Das war dann aber auch schon das einzig positive in diesem Oktober. Denn von der durchschnittlichen Ertragserwartung für den Oktober lag bei 230,93kwh und erzeugt wurden wegen des schlechten Wetters lediglich 192,67kwh Nur das letzte Jahr 2019 kam weniger vom Dach (2019=177,12kwh). Das der Oktober auch richtig super sein kann zeigt das Jahr 2018 wo fast 285kwh vom Dach kamen. Es ist wie es ist, denn dieser Oktober ist nun nach 7 Monaten mit massiven Überschuessen ein Verlust-Monat. Die 192,67kwh entsprechen einem Minus von 16,75% unter der durchschnittlichen Ertragserwartung. Aber schaut auch das Desaster einfach mal selbst an:
So, nun wie jeden Monat auch hier zu den Zahlen; Daten; Fakten fuer diesen gruseligen Oktober 2020. Vom Dach kamen 192,67kwh. Der Stromzukauf von den Stadtwerken lag im Oktober bei 160,90kwh (die Tage werden nun merklich kürzer), welche ca. 43,44 Euro Strom Einkaufskosten bedeutet. Von den produzierten 192,67kwh habe ich selbst 65,66kwh verbraucht (Autarkiequote nur noch 29%) was eine Ersparnis bei einem Kilowattstundenpreis bei derzeit 26,99 Cents von 17,72 Euro ergibt. Den Rest, also 127,01kwh an Strom wurden für 0,123 Cents verkauft (die Eigenverbrauchsquote stieg auf 34%) was letztendlich 15,62 Euro an Einnahmen durch den Stromverkauf bedeutet.
Nun schauen wir uns mal die Finanziellen Ergebnisse für das laufende vierte Dach-PV Produktionsjahr genauer an...
Und kommen wir zur Auflistung fuer das laufende Produktionsjahr April 2020 -April 2021:
-April: 61,51 Euro Gewinn durch Verkauf und Einsparung durch Eigenverbrauch 23,58 Euro: Summe 85,09 Euro
-Mai: 61,79 Euro Gewinn durch Verkauf und Einsparung durch Eigenverbrauch 27,33 Euro: Summe 89,12 Euro
-Juni: 60,22 Euro Gewinn durch Verkauf und Einsparung durch Eigenverbrauch 26,52 Euro: Summe 86,74 Euro
-Juli: 46,78 Euro Gewinn durch den Verkauf und Einsparung durch Eigenverbrauch 29.87 Euro: Summe 76,65 Euro
-August: 49,27 Euro Gewinn durch den Verkauf und Einsparung durch Eigenverbrauch 23.30 Euro: Summe 72,57 Euro
-September: 39,72 Euro Gewinn durch den Verkauf und Einsparung durch Eigenverbrauch 20,77 Euro: Summe 60,49 Euro
-Oktober: 15,62 Euro Gewinn durch den Verkauf und Einsparung durch Eigenverbrauch 17,72 Euro: Summe 33,34 Euro
-November:
-Dezember:
-Januar:
-Februar:
-Maerz:
Summe nach nun 7 Produktions-Monaten im vierten Produktionsjahr: 504,00 Euro
Summe gesamt seit 03 April 2017:
-602,64 Euro (1 April 2017- 1 April 2018)
-660,94 Euro (1 April 2018 -1 April 2019)
-606,47 Euro (1 April 2019 -1 April 2020)
-504,00 Euro (1 April 2020 -1 April 2021)= SUMME: 2374,05 Euro.
Die kleine 4,2kwp Dachanlage ist nach nun der ersten Produktions-Jahreshälfte also 7 Monaten im vierten Jahr Betriebswirtschaftlich weiterhin auf der Überholspur, also einem sehr guten Weg. Wenn das so weiter läuft koennte das ultimative Rekordjahr 2018 von dem ich dachte das man das nicht toppen kann, übertroffen werden. Trotz des schlechten Oktobers ist das komfortable Überschuss-Polster im Jahr 4 konnte mit diesem Oktober auf einem sehr guten Weg! Schon jetzt hat die PV-Anlage das 2beste Jahresergebnis (Januar bis Dezember) eingefahren. Wenn der November und Dezember mitspielen könnte sich die Anlage das seit Installation BESTE Jahresergebnis holen.
Betriebswirtschaftlich beleuchte ich oben allerdings immer den Zeitraum 1 April bis 31 Maerz. Aber auch hier ist die Anlage auf einem sehr guten Weg und es sind nun noch 5 Produktions-Monate offen. November; Dezember & Januar fallen kaum ins Gewicht. Die Entscheidung wird hier im Februar & Maerz ( da kommt dann wieder segnifikant was vom Dach) 2021 fallen.
Es bleibt weiterhin spannend, denn in der Ertragsreichen Zeit hat die Anlage bisher erneut alles richtig gemacht! Eigentlich wäre mal ein Wetter-Dämpfer angesagt, denn das ist alles fast zu gut um Wahr zu sein. Der Oktober wirft nun seine Schatten immer kürzerer Tage voraus. Aber warten wir es ab...
Wer nun wissen moechte was die Anlagen (4,2kwp und 200Watt Insel-Solaranlage) aktuell treiben, kann 3 Zeilen weiter unten, auf die 24/7 LIVE-Daten beider Anlagen klicken!
4200 Watt Dachanlage:
Hier die Links mit den LIVE-Daten samt Jahresvergleich (Start 03.04.2017):
Anlage-Komplett (24/7 LIVE-DATEN & Jahresvergleich mit allen Erträgen): https://goo.gl/WNyaZk
200 Watt Insel-Solaranlage (Nutzername: Forum; Passwort:Forum. Unter HOME dann auf PERLES INSEL-SOLARANLAGE klicken)
Hier die Links mit den LIVE-Daten samt Historie (Installation: 10/2016 und Data Logging-Start 22.02.2018):
Anlage-Komplett (24/7 LIVE-DATEN): https://goo.gl/iiMfSU
- Michael
- Beiträge: 5670
- Registriert: Fr 23. Jul 2010, 01:48
- Wohnort: Schleswig-Holstein
- Kontaktdaten:
Dach-PV & Insel-Solaranlage: November-2020
Sonntag, der 01.11.2020 bis einschliesslich Montag, der 30.11.2020:
Wettersituation: Das Wetter in diesem November war leider erneut unterdurchschnittlich. 14 Tage lang luscherte die Sonne mal mehr; mal weniger vom Himmelszelt. 16 Tage war es bedeckt oder es regnete oft wie aus Kübeln. Die 3 Jahre zuvor war die Wetter-Situation durchaus ähnlich durchwachsen mit der Tendenz in Richtung schlecht. Der letzte Monat OKTOBER war aber noch etwas schlimmer, sodass ich Wetterseitig milde walten lassen muss. Aber schaut selbst auf den Screenshot, welcher recht gut oben beschriebene Wetterlage verdeutlicht:
Die kleine 200 Watt Insel-Solaranlage: Nun geht es was das Tageslicht angeht rapide bergab in Richtung TAL der Tränen. Also wie eigentlich jedes Jahr. Die beiden 100ah Akkus musste massiv gespeicherte Energie zusetzen da einfach zu wenig vom Himmel kam um diese verloerene Energie wieder aufzufüllen. Also standen erste per Internet durchgeführte Abschaltmassen (Kamera und Flutlicht) an um Stom zu sparen. Gegen Mitte des Monats am 16 November lag die Spannung des Akku-Systems bei nur noch 12,11 Volt (12V = Akkus entladen). Da ist nicht in die automatische Notabschaltung laufen wollte (11,9 Volt) habe ich dieses Limit auf 11,6 Volt reduziert um in der Hoffnung auf Energienachschub aus dem Himmel das Tal der Tränen ein paar Tage auszuweiten. Ausfällig war allerdings die Geschwindigkeit mit der die Akkus Richtung Entladekeller liefen. Da stimmte etwas nicht, nur ich konnte mir noch nicht erklären warum die Akkus so Flott Energie verloren. Denn es gab immerhin Tage an denen die Anlage für einen November noch recht brauchbar Energie in die Akkus buttern konnte. Aber dieser Energie-Push verpuffte innerhalb von 1-2 Tagen, wobei es bei deaktivierten Kern-Verbrauchern locker etliche Tage hätte reichen müssen. In kürze werde ich den Fehler finden, aber dazu mehr im Dezember-Update. Hier jedenfalls noch ein Screenshots des EPEVER Solar-Ladereglers:
Hier die 4.2kwp Photovoltaik-Anlage auf dem Dach: So durchwachsen der Monat Wetterseitig war (siehe oben) so durchwachsen waren auch die solaren Erträge. Die kleine in meinen Augen gross laufende 4200 Watt Installation auf dem Dach versuchte aber auch Ihr bestes um aus der Situation möglichst etwas zu machen und stellte sogar einen Monats-Rekord für einen November seit der Inbetriebnahme derPV-Anlage auf. Auch wenn man nun denkt: WOW, neuer Rekord seit 2017, darf man nicht vergessen das die Erträge 2017; 2018 & 2019 unterdurchschnittlich waren. Dieser 2020 November stellt da keine Ausnahme dar, denn die durchschnittliche Ertragserwartung wurde auch in diesem Jahr nicht ganz erreicht. Denn die durchschnittlichen Ertragserwartung für den November liegt bei nur 117,64kwh und erzeugt wurden lediglich 112,82kwh. Ein durchaus unter dem Umstaänden respaktables Ergebnis und neuer November Produktions-Rekord ( mal wieder ein. Auf das Jahr 2020 runtergrbrochen ist das nun der 6te Rekord-Monat. Die diesen Monat produzierten 112,82kwh entsprechen einem Minus von 4,9% unter der durchschnittlichen Ertragserwartung. Aber schaut auch das einfach mal selbst an:
So, nun wie jeden Monat auch hier zu den Zahlen; Daten; Fakten fuer diesen November 2020. Vom Dach kamen 112,82kwh. Der Stromzukauf von den Stadtwerken lag im November bei 189,27kwh (die Tage werden immer schneller kürzer und der eigene Energiehunger steigt), welche ca. 50,86 Euro Strom Einkaufskosten bedeutet. Von den produzierten 112,82kwh habe ich selbst 45,14kwh verbraucht (Autarkiequote nur noch 19%) was eine Ersparnis bei einem Kilowattstundenpreis bei derzeit 26,87 Cents von 12,13 Euro ergibt. Den Rest, also 67,69kwh an Strom wurden für 0,123 Cents verkauft (die Eigenverbrauchsquote stieg auf 40%) was letztendlich 8,33 Euro an Einnahmen durch den Stromverkauf bedeutet. Man sieht an diesen Zahlen wie unbedeutend die Wintermonate für das Betriebswirtschaftliche Ergebnis der Dachanlage sind...
Nun schauen wir uns mal die Finanziellen Ergebnisse für das laufende vierte Dach-PV Produktionsjahr genauer an...
Und kommen wir zur Auflistung fuer das laufende Produktionsjahr April 2020 -April 2021:
-April: 61,51 Euro Gewinn durch Verkauf und Einsparung durch Eigenverbrauch 23,58 Euro: Summe 85,09 Euro
-Mai: 61,79 Euro Gewinn durch Verkauf und Einsparung durch Eigenverbrauch 27,33 Euro: Summe 89,12 Euro
-Juni: 60,22 Euro Gewinn durch Verkauf und Einsparung durch Eigenverbrauch 26,52 Euro: Summe 86,74 Euro
-Juli: 46,78 Euro Gewinn durch den Verkauf und Einsparung durch Eigenverbrauch 29.87 Euro: Summe 76,65 Euro
-August: 49,27 Euro Gewinn durch den Verkauf und Einsparung durch Eigenverbrauch 23.30 Euro: Summe 72,57 Euro
-September: 39,72 Euro Gewinn durch den Verkauf und Einsparung durch Eigenverbrauch 20,77 Euro: Summe 60,49 Euro
-Oktober: 15,62 Euro Gewinn durch den Verkauf und Einsparung durch Eigenverbrauch 17,72 Euro: Summe 33,34 Euro
-November: 8,33 Euro Gewinn durch den Verkauf und Einsparung durch Eigenverbrauch 12,13 Euro: Summe 20,46
-Dezember:
-Januar:
-Februar:
-Maerz:
Summe nach nun 8 Produktions-Monaten im vierten Produktionsjahr: 524,46 Euro
Summe gesamt seit 03 April 2017:
-602,64 Euro (1 April 2017- 1 April 2018)
-660,94 Euro (1 April 2018 -1 April 2019)
-606,47 Euro (1 April 2019 -1 April 2020)
-524,46 Euro (1 April 2020 -1 April 2021)= SUMME: 2394,51 Euro.
Die kleine 4,2kwp Dachanlage ist nach 8 Monaten im vierten Jahr Betriebswirtschaftlich weiterhin auf der Überholspur, also einem sehr guten Weg. Wenn das so weiter läuft könnte das ultimative Rekordjahr 2018 von dem ich dachte das man das niemals toppen kann, übertroffen werden. Trotz des schlechten Novembers ist das komfortable Überschuss-Polster im Jahr 4 konnte mit diesem November weiterhin auf einem sehr guten Weg! Der kommende Dezember wird die Entscheidung bringen (zumindest auf Jahresbasis Januar bis Dezember).
Betriebswirtschaftlich beleuchte ich oben allerdings immer den Zeitraum 1 April bis 31 Maerz. Aber auch hier ist die Anlage auf einem sehr guten Weg und es sind nun noch 4 Produktions-Monate offen. Dezember & Januar fallen kaum ins Gewicht, da kurze Tage. Die Entscheidung wird hier im Februar & Maerz ( da kommt dann wieder segnifikant was vom Dach) 2021 fallen.
Zudem habe ich mir am 24 November durch das Förderprogramm KFW440 exakt 900 Euro für die Installation eine Wallbox für mein E-Auto gesichert. Da ich meine Energie aus erneuerbarer Energie von meinem eigenen Dach in das Auto pumpe, aber nicht ausschliessen kann, doch mal die eine oder andere Kilowattstunde konventieller Energie in den Wagen zu pumpen (durch den Zukauf), habe ich bei meinem Energieversorger meinen Stromtarif geändert. Rückwirkend seit dem 1.11.2020 nutze ich nun Ökostrom inform von Fahrerstrom. Diese Ökostrom-Variante steht jedem Kunden mit einem E-Auto Buchbar zur Verfügung und kostet bis Ende 2020 26,87 Cents pro Kilowattstunde. Durch die Rückkehr zu den 19% MwSt. sind es dann ab dem 1.1.2021 27,16 Cents für eine Kilowattstunde Strom. Also nur 0,16 Cents mehr als bei meinem bisher genutzten Tarif. D.h. ich werde den Dezember noch mit 26,87 Cents rechnen und dann ab Januar mit den 27,16 Cents. Das wird minimal Betriebswirtschaftlichen Einfluss haben, denn je höher der Strompreis desto grösser die Wirtschaftlichkeit der Anlage.
Somit kann ich der KFW nun belegen das ich Energie aus meiner PV-Anlage (die regenerativ ist) und / oder Ökostrom meines Stromanbieters in das E-Auto pumpe. Die 900 Euro sind also nach dem Vorgaben der KFW quasi fest im Sack. Ich habe nun bis August 2021 Zeit eine passende Wallbox installieren zu lassen, mache das aber nur weil ich diese samt Installation von aus dem Fördertopf erstattet bekomme. Faktisch ist die Wallbox somit ein Geschenk des Staates. Alles >900 Euro zahle ich dann aus eigener Tasche...
Wie ich es auch schon vor 2 Jahren hier berichtet habe, würde der Eigenverbrauch durch Umleiten meines Stroms das Betriebswirtschaftliche Ergebnis massiv verbessern. Warum lade ich mein E-Auto aber seit 2 Jahren nicht mit meinem Solar-Strom? Ganz einfach, weil mich mein Solar-Strom ins Autio gepumpt Geld kosten würde, ich also auf 12,3 Cents pro Kilowattstunde Einspeisung verzichte. Da ich mein E-Auto seit 2 Jahren und 21000 gefahrenen Kilometern an kostenlosen Schnelladern flott mit Energie versorge war diese die rechnerisch bessere Methode. Kostenloser Strom ist besser als mein eigener Strom der mich in der Herstellung ( solange die PV Anlage sich nicht armortisiert hat ) 10-12 Cents kostet. Allerdings werden immer mehr der kostenlosen Lader kostenpflichtig. In gleichem Atemzug werden aber bei Lidl & Co neue kostenlose installiert. Auch habe ich in der Firma die Möglichkeit auf 6 Ladepunkte zuzugreifen. Wegen des Geldwerten Vorteils zahle ich dort nur das an Strom was auch die Firma zahlt in der ich beschäftigt bin. 21 Cents pro Kilowattstunde! Somit habe ich nach wie vor genug Optionen kostenlos oder Preiswert an Strom für das Auto zu kommen. Aber mit einer 11kw Wallbox die dann auch noch vom Staat mit 900 Euro gefördert wird, bin ich Einphasig ladend ( 3,7kw) bei der PV-Anlagengroesse perfekt dimensioniert insbesondere da ich den Ladestrom im Auto auch noch dreistufig konfigurieren als weiter reduzieren kann. Also anstatt beim Arbeitgeber fuer 21 Cents zu laden; kann ich den Strom auch bei Stromgestejhungskosten um die 10 Cents hier vor Ort in den Wagen pumpen. Somit fahre ich nun 3Gleisig. Wenn man kostenlos laden kann, dann macht man es. Ansonsten beim Pendeln beim Arbeitgeber wenn man es moechte und wenn die Sonne scheint am WE daheim mit selbst produzierten Strom. Wo das Auto fahren bisher fuer mich absolut kostenlos die letzten 2 Jahre war (ok Stromkosten von 50 Euro sind fuer 21000km in Summe aufgelaufen) schaffe ich nun Flexibilitaet und mehr Unabhaengigkeit. Diese erzeugt kosten, aber die sind im Vergleich zu einem teuren Verbrenner ein absoluter Witz. Und es steigert nebenbei das Wirtschaftliche Ergebnis meiner PV-Anlage...
So oder so: Die klassische WIN-WIN Situation!
Es bleibt weiterhin spannend, denn in der Ertragsreichen Zeit hat die Anlage bisher erneut alles richtig gemacht! Eigentlich wäre mal ein Wetter-Dämpfer angesagt, denn das ist alles fast zu gut um Wahr zu sein. Aber warten wir es einfach ab...
Wer nun wissen moechte was die Anlagen (4,2kwp und 200Watt Insel-Solaranlage) aktuell treiben, kann 3 Zeilen weiter unten, auf die 24/7 LIVE-Daten beider Anlagen klicken!
4200 Watt Dachanlage:
Hier die Links mit den LIVE-Daten samt Jahresvergleich (Start 03.04.2017):
Anlage-Komplett (24/7 LIVE-DATEN & Jahresvergleich mit allen Erträgen): https://goo.gl/WNyaZk
200 Watt Insel-Solaranlage (Nutzername: Forum; Passwort:Forum. Unter HOME dann auf PERLES INSEL-SOLARANLAGE klicken)
Hier die Links mit den LIVE-Daten samt Historie (Installation: 10/2016 und Data Logging-Start 22.02.2018):
Anlage-Komplett (24/7 LIVE-DATEN): https://goo.gl/iiMfSU
Wettersituation: Das Wetter in diesem November war leider erneut unterdurchschnittlich. 14 Tage lang luscherte die Sonne mal mehr; mal weniger vom Himmelszelt. 16 Tage war es bedeckt oder es regnete oft wie aus Kübeln. Die 3 Jahre zuvor war die Wetter-Situation durchaus ähnlich durchwachsen mit der Tendenz in Richtung schlecht. Der letzte Monat OKTOBER war aber noch etwas schlimmer, sodass ich Wetterseitig milde walten lassen muss. Aber schaut selbst auf den Screenshot, welcher recht gut oben beschriebene Wetterlage verdeutlicht:
Die kleine 200 Watt Insel-Solaranlage: Nun geht es was das Tageslicht angeht rapide bergab in Richtung TAL der Tränen. Also wie eigentlich jedes Jahr. Die beiden 100ah Akkus musste massiv gespeicherte Energie zusetzen da einfach zu wenig vom Himmel kam um diese verloerene Energie wieder aufzufüllen. Also standen erste per Internet durchgeführte Abschaltmassen (Kamera und Flutlicht) an um Stom zu sparen. Gegen Mitte des Monats am 16 November lag die Spannung des Akku-Systems bei nur noch 12,11 Volt (12V = Akkus entladen). Da ist nicht in die automatische Notabschaltung laufen wollte (11,9 Volt) habe ich dieses Limit auf 11,6 Volt reduziert um in der Hoffnung auf Energienachschub aus dem Himmel das Tal der Tränen ein paar Tage auszuweiten. Ausfällig war allerdings die Geschwindigkeit mit der die Akkus Richtung Entladekeller liefen. Da stimmte etwas nicht, nur ich konnte mir noch nicht erklären warum die Akkus so Flott Energie verloren. Denn es gab immerhin Tage an denen die Anlage für einen November noch recht brauchbar Energie in die Akkus buttern konnte. Aber dieser Energie-Push verpuffte innerhalb von 1-2 Tagen, wobei es bei deaktivierten Kern-Verbrauchern locker etliche Tage hätte reichen müssen. In kürze werde ich den Fehler finden, aber dazu mehr im Dezember-Update. Hier jedenfalls noch ein Screenshots des EPEVER Solar-Ladereglers:
Hier die 4.2kwp Photovoltaik-Anlage auf dem Dach: So durchwachsen der Monat Wetterseitig war (siehe oben) so durchwachsen waren auch die solaren Erträge. Die kleine in meinen Augen gross laufende 4200 Watt Installation auf dem Dach versuchte aber auch Ihr bestes um aus der Situation möglichst etwas zu machen und stellte sogar einen Monats-Rekord für einen November seit der Inbetriebnahme derPV-Anlage auf. Auch wenn man nun denkt: WOW, neuer Rekord seit 2017, darf man nicht vergessen das die Erträge 2017; 2018 & 2019 unterdurchschnittlich waren. Dieser 2020 November stellt da keine Ausnahme dar, denn die durchschnittliche Ertragserwartung wurde auch in diesem Jahr nicht ganz erreicht. Denn die durchschnittlichen Ertragserwartung für den November liegt bei nur 117,64kwh und erzeugt wurden lediglich 112,82kwh. Ein durchaus unter dem Umstaänden respaktables Ergebnis und neuer November Produktions-Rekord ( mal wieder ein. Auf das Jahr 2020 runtergrbrochen ist das nun der 6te Rekord-Monat. Die diesen Monat produzierten 112,82kwh entsprechen einem Minus von 4,9% unter der durchschnittlichen Ertragserwartung. Aber schaut auch das einfach mal selbst an:
So, nun wie jeden Monat auch hier zu den Zahlen; Daten; Fakten fuer diesen November 2020. Vom Dach kamen 112,82kwh. Der Stromzukauf von den Stadtwerken lag im November bei 189,27kwh (die Tage werden immer schneller kürzer und der eigene Energiehunger steigt), welche ca. 50,86 Euro Strom Einkaufskosten bedeutet. Von den produzierten 112,82kwh habe ich selbst 45,14kwh verbraucht (Autarkiequote nur noch 19%) was eine Ersparnis bei einem Kilowattstundenpreis bei derzeit 26,87 Cents von 12,13 Euro ergibt. Den Rest, also 67,69kwh an Strom wurden für 0,123 Cents verkauft (die Eigenverbrauchsquote stieg auf 40%) was letztendlich 8,33 Euro an Einnahmen durch den Stromverkauf bedeutet. Man sieht an diesen Zahlen wie unbedeutend die Wintermonate für das Betriebswirtschaftliche Ergebnis der Dachanlage sind...
Nun schauen wir uns mal die Finanziellen Ergebnisse für das laufende vierte Dach-PV Produktionsjahr genauer an...
Und kommen wir zur Auflistung fuer das laufende Produktionsjahr April 2020 -April 2021:
-April: 61,51 Euro Gewinn durch Verkauf und Einsparung durch Eigenverbrauch 23,58 Euro: Summe 85,09 Euro
-Mai: 61,79 Euro Gewinn durch Verkauf und Einsparung durch Eigenverbrauch 27,33 Euro: Summe 89,12 Euro
-Juni: 60,22 Euro Gewinn durch Verkauf und Einsparung durch Eigenverbrauch 26,52 Euro: Summe 86,74 Euro
-Juli: 46,78 Euro Gewinn durch den Verkauf und Einsparung durch Eigenverbrauch 29.87 Euro: Summe 76,65 Euro
-August: 49,27 Euro Gewinn durch den Verkauf und Einsparung durch Eigenverbrauch 23.30 Euro: Summe 72,57 Euro
-September: 39,72 Euro Gewinn durch den Verkauf und Einsparung durch Eigenverbrauch 20,77 Euro: Summe 60,49 Euro
-Oktober: 15,62 Euro Gewinn durch den Verkauf und Einsparung durch Eigenverbrauch 17,72 Euro: Summe 33,34 Euro
-November: 8,33 Euro Gewinn durch den Verkauf und Einsparung durch Eigenverbrauch 12,13 Euro: Summe 20,46
-Dezember:
-Januar:
-Februar:
-Maerz:
Summe nach nun 8 Produktions-Monaten im vierten Produktionsjahr: 524,46 Euro
Summe gesamt seit 03 April 2017:
-602,64 Euro (1 April 2017- 1 April 2018)
-660,94 Euro (1 April 2018 -1 April 2019)
-606,47 Euro (1 April 2019 -1 April 2020)
-524,46 Euro (1 April 2020 -1 April 2021)= SUMME: 2394,51 Euro.
Die kleine 4,2kwp Dachanlage ist nach 8 Monaten im vierten Jahr Betriebswirtschaftlich weiterhin auf der Überholspur, also einem sehr guten Weg. Wenn das so weiter läuft könnte das ultimative Rekordjahr 2018 von dem ich dachte das man das niemals toppen kann, übertroffen werden. Trotz des schlechten Novembers ist das komfortable Überschuss-Polster im Jahr 4 konnte mit diesem November weiterhin auf einem sehr guten Weg! Der kommende Dezember wird die Entscheidung bringen (zumindest auf Jahresbasis Januar bis Dezember).
Betriebswirtschaftlich beleuchte ich oben allerdings immer den Zeitraum 1 April bis 31 Maerz. Aber auch hier ist die Anlage auf einem sehr guten Weg und es sind nun noch 4 Produktions-Monate offen. Dezember & Januar fallen kaum ins Gewicht, da kurze Tage. Die Entscheidung wird hier im Februar & Maerz ( da kommt dann wieder segnifikant was vom Dach) 2021 fallen.
Zudem habe ich mir am 24 November durch das Förderprogramm KFW440 exakt 900 Euro für die Installation eine Wallbox für mein E-Auto gesichert. Da ich meine Energie aus erneuerbarer Energie von meinem eigenen Dach in das Auto pumpe, aber nicht ausschliessen kann, doch mal die eine oder andere Kilowattstunde konventieller Energie in den Wagen zu pumpen (durch den Zukauf), habe ich bei meinem Energieversorger meinen Stromtarif geändert. Rückwirkend seit dem 1.11.2020 nutze ich nun Ökostrom inform von Fahrerstrom. Diese Ökostrom-Variante steht jedem Kunden mit einem E-Auto Buchbar zur Verfügung und kostet bis Ende 2020 26,87 Cents pro Kilowattstunde. Durch die Rückkehr zu den 19% MwSt. sind es dann ab dem 1.1.2021 27,16 Cents für eine Kilowattstunde Strom. Also nur 0,16 Cents mehr als bei meinem bisher genutzten Tarif. D.h. ich werde den Dezember noch mit 26,87 Cents rechnen und dann ab Januar mit den 27,16 Cents. Das wird minimal Betriebswirtschaftlichen Einfluss haben, denn je höher der Strompreis desto grösser die Wirtschaftlichkeit der Anlage.
Somit kann ich der KFW nun belegen das ich Energie aus meiner PV-Anlage (die regenerativ ist) und / oder Ökostrom meines Stromanbieters in das E-Auto pumpe. Die 900 Euro sind also nach dem Vorgaben der KFW quasi fest im Sack. Ich habe nun bis August 2021 Zeit eine passende Wallbox installieren zu lassen, mache das aber nur weil ich diese samt Installation von aus dem Fördertopf erstattet bekomme. Faktisch ist die Wallbox somit ein Geschenk des Staates. Alles >900 Euro zahle ich dann aus eigener Tasche...
Wie ich es auch schon vor 2 Jahren hier berichtet habe, würde der Eigenverbrauch durch Umleiten meines Stroms das Betriebswirtschaftliche Ergebnis massiv verbessern. Warum lade ich mein E-Auto aber seit 2 Jahren nicht mit meinem Solar-Strom? Ganz einfach, weil mich mein Solar-Strom ins Autio gepumpt Geld kosten würde, ich also auf 12,3 Cents pro Kilowattstunde Einspeisung verzichte. Da ich mein E-Auto seit 2 Jahren und 21000 gefahrenen Kilometern an kostenlosen Schnelladern flott mit Energie versorge war diese die rechnerisch bessere Methode. Kostenloser Strom ist besser als mein eigener Strom der mich in der Herstellung ( solange die PV Anlage sich nicht armortisiert hat ) 10-12 Cents kostet. Allerdings werden immer mehr der kostenlosen Lader kostenpflichtig. In gleichem Atemzug werden aber bei Lidl & Co neue kostenlose installiert. Auch habe ich in der Firma die Möglichkeit auf 6 Ladepunkte zuzugreifen. Wegen des Geldwerten Vorteils zahle ich dort nur das an Strom was auch die Firma zahlt in der ich beschäftigt bin. 21 Cents pro Kilowattstunde! Somit habe ich nach wie vor genug Optionen kostenlos oder Preiswert an Strom für das Auto zu kommen. Aber mit einer 11kw Wallbox die dann auch noch vom Staat mit 900 Euro gefördert wird, bin ich Einphasig ladend ( 3,7kw) bei der PV-Anlagengroesse perfekt dimensioniert insbesondere da ich den Ladestrom im Auto auch noch dreistufig konfigurieren als weiter reduzieren kann. Also anstatt beim Arbeitgeber fuer 21 Cents zu laden; kann ich den Strom auch bei Stromgestejhungskosten um die 10 Cents hier vor Ort in den Wagen pumpen. Somit fahre ich nun 3Gleisig. Wenn man kostenlos laden kann, dann macht man es. Ansonsten beim Pendeln beim Arbeitgeber wenn man es moechte und wenn die Sonne scheint am WE daheim mit selbst produzierten Strom. Wo das Auto fahren bisher fuer mich absolut kostenlos die letzten 2 Jahre war (ok Stromkosten von 50 Euro sind fuer 21000km in Summe aufgelaufen) schaffe ich nun Flexibilitaet und mehr Unabhaengigkeit. Diese erzeugt kosten, aber die sind im Vergleich zu einem teuren Verbrenner ein absoluter Witz. Und es steigert nebenbei das Wirtschaftliche Ergebnis meiner PV-Anlage...
So oder so: Die klassische WIN-WIN Situation!
Es bleibt weiterhin spannend, denn in der Ertragsreichen Zeit hat die Anlage bisher erneut alles richtig gemacht! Eigentlich wäre mal ein Wetter-Dämpfer angesagt, denn das ist alles fast zu gut um Wahr zu sein. Aber warten wir es einfach ab...
Wer nun wissen moechte was die Anlagen (4,2kwp und 200Watt Insel-Solaranlage) aktuell treiben, kann 3 Zeilen weiter unten, auf die 24/7 LIVE-Daten beider Anlagen klicken!
4200 Watt Dachanlage:
Hier die Links mit den LIVE-Daten samt Jahresvergleich (Start 03.04.2017):
Anlage-Komplett (24/7 LIVE-DATEN & Jahresvergleich mit allen Erträgen): https://goo.gl/WNyaZk
200 Watt Insel-Solaranlage (Nutzername: Forum; Passwort:Forum. Unter HOME dann auf PERLES INSEL-SOLARANLAGE klicken)
Hier die Links mit den LIVE-Daten samt Historie (Installation: 10/2016 und Data Logging-Start 22.02.2018):
Anlage-Komplett (24/7 LIVE-DATEN): https://goo.gl/iiMfSU
- Michael
- Beiträge: 5670
- Registriert: Fr 23. Jul 2010, 01:48
- Wohnort: Schleswig-Holstein
- Kontaktdaten:
Dach-PV & Insel-Solaranlage: Dezember-2020
Dienstag, der 01.12.2020 bis einschliesslich Donnerstag, der 31.12.2020:
Wettersituation: Dieser Dezember geht als Regen und Wolken-Dezember in die Geschichte meiner solaren Erfahrungen ein. Ein derart schlechtes Wetter hatte ich im Dezember über viele Jahre nicht mehr erlebt. Lediglich 4 kurze Tage gab es mal etwas Sonne und blauen Himmel zu sehen. Die anderen 26 Tage bestanden aus dicken dunklen Wolken und Regen. Viel mehr kann man zu diesem Wetterseitigen Katastophenmonat nicht berichten. Aber schaut selbst auf den Screenshot, welcher recht gut oben beschriebene Totalschaden-Wetterlage verdeutlicht:
Die kleine 200 Watt Insel-Solaranlage: Wie schon im November-Update geschrieben hatte ich die Inselanlage ab mitte November im Notbetrieb laufen und dann mit dem Solar-Station Monitor die LAST komplett deaktiviert was den ganzen Dezember bestand haben sollte. Es kam einfach nichts vom Himmel und etwas stimmte auch mit den beiden 100Ah Akkus nicht. In der Weihnachtswoche bin ich dem ganzen auf den Grund gegangen und habe beide leeren Akkus ausgebaut und hier im Haus manuell voll geladen. Dann wieder in die Inselanlage eingebaut und 2 Tage später erstaunt festgestellt das die zuvor voll geladenen Akkus ( immerhin rechnerisch 100Ah Nutzbare Kapazität ) erneut flott in die gingen. Was war der Grund für diesen Zusammenbruch im Akku-System? Diesen konnte ich dann lokalisieren, denn der SOLIS-Akkus den ich als erstes 2016 installiert hatte (n der zweite Winner-Akku kam 6 Monate später hinzu ) und der mir schon vom ersten Tag an "komisch" vorkam war defekt. Soll heissen, voll geladen ist beim SOLIS-Akku alles in Ordung und es lässt sich 12,8 Volt Spannung messen. Diese brechen aber bei minimaler Last zusammen, was ein klares Zeichen für ein anstehenden Zellschluss sein könnte. Auch liess sich der SOLIS nicht sauber laden. Denn das Ladegerät hat >8 Ampere ohne Reduzierung in den SOLIS-Akku geschoben was dieser dann mit Kochen der Säure quittierte. Auch die Spannung lag erst bei 12,6 Volt um dann irgendwann wieder Schlagartig auf 11,27 zu fallen. Klare Sache: DER SOLIS-AKKU war defekt und das erklärt auch warum der noch funktionsfähige parallel angeschlossene WINNER 100Ah Akku mit in den Spannungs-Keller gezogen wurde. Das herauszufinden war nicht ganz einfach und erforderte mehrere Test-Tage. Was nun? Den defekten SOLIS-Akkus habe ich dann bei meiner Lieblings-Tankstelle (dort wo ich in den SB-Wachboxen mein E-Auto wasche) kostenlos abgegeben um den korrekt entsorgen zu lassen. Den guten Winner-Akku habe ich wieder in die Insel-Anlage eingebaut, aber da im Dezember nichts an Energie vom Himmel zu erwarten ist, lief dieser im Stromspar-Modus. 2021 werde ich mal schauen ob man die Insel-Anlage auch mit einem 100Ah Akku dauerhaft stabil betreiben kann. Denn von diesen 100Ah ( sofern voll geladen ) sind ja 50Ah resp. 600Wh voll Nutzbar (abzüglich der Alterung und Kapazitätsverlust der letzten 4 Jahre). Bin mal gespannt ob die Inselanlage auch mit nur einem Akku (dem Winner) diese Aufgabe bewältigen kann. Übrigens, auch die Säurestände habe ich am Winner geprüft und einige Zellen mit Dest. Wasser aufgefüllt. Viel fehlte in den 6 Kammern nicht, aber bei 3 Kammern habe ich im Rahmen meiner ohnehin jährlichen Akku-Wartung auf MAXIMUM nachgefüllt.
Schön ist nun, dass ich den Übeltäter für das merkwürdige Verhalten der Insel-Anlage gefunden habe. Unschön hingegen das dieser SOLIS-Akkus nach 4 Jahren und 3 Monaten beschlossen hat den SELBSTMORD anzutreten. Das sind exakt 1150 Tage im Einsatz für die Inselanlage. Ein bisschen mehr wäre schon schön gewesen, aber ich hatte den Solis schon vom ersten Tag an auf dem "Kieker" (inkl. CheckUp und Rücksendung zum Hersteller). Von daher hat sich meine negative Einstellung zum SOLIS-Akku nun bestätigt. Der liegt nun im Müll. Auf der anderen Seite haben meine Recherchen auch ergeben das solche Akkus nach >4 harten Zyklen-Jahren wenn es schlecht läuft auch mal das natürliche Ende Ihrer Leistungsfähigkeit erreichen. Es sind und bleiben Verschleissteile! Hier noch ein Screenshot vom Dezember ( man sieht gut den Abfall der Spannung im System plus meiner oben beschriebenen Lade-Tests in der Weihnachtswoche ).
Hier die 4.2kwp Photovoltaik-Anlage auf dem Dach: Wie Ihr Euch nun sicherlich denken könnt ist auch das was die "grosse" 4,2kwp Dach-Anlage geleistet hat eine Nullnummer. Wo keine Sonne, da kein Strom. Infolge dessen war dieser Dezember seit Inbetriebnahme der PV-Anlage der schlechteste Ertragsmonat. Denn die durchschnittlichen Ertragserwartung für den Dezember liegt bei nur 58,99kwh (der Dezember ist wegen der wenigen Sonnenstunden und Sonnenwinkel ein Gruselmonat auch wenn die Sonne vom Himmel lacht) und erzeugt wurden lediglich 37,89kwh. Das ist nun ein neuer Negativ-Rekord für einen Dezember. Die produzierten 37,89kwh entsprechen einem Minus von vernichtenden 35,8% unter der durchschnittlichen Ertragserwartung. Aber schaut Euch das einfach mal selbst an:
Bei diesen schlechten Zahlen für diesen Regen-Dezember, wäre es schon extrem Optimistisch von ZAHLEN; DATEN & FAKTEN zu sprechen und das bisschen Betriebswirtschaftlich errechnen zu wollen. Aber es gehört nunmal dazu, also legen wir los. Vom Dach kamen 37,89kwh. Der Stromzukauf von den Stadtwerken lag im Dezember bei 249,39kwhkwh, welche bei 26,87 Cents pro Kilowattstunde meines neuen Ökostrom-Tarifes ca. 67,01 Euro Strom Einkaufskosten bedeutet. Von den produzierten 37,89kwh habe ich selbst 23,34kwh verbraucht (Autarkiequote nur noch 9%) was eine Ersparnis bei einem Kilowattstundenpreis bei derzeit 26,87 Cents von 6,27 Euro ergibt. Den Rest, also 14,55kwh an Strom wurden für 0,123 Cents verkauft (die Eigenverbrauchsquote stieg auf 62%) was letztendlich 1,79 Euro an Einnahmen durch den Stromverkauf bedeutet. Man sieht an diesen Zahlen im Dezember besonders, wie unbedeutend die Wintermonate für das Betriebswirtschaftliche Ergebnis der Dachanlage sind...
Nun schauen wir uns mal die Finanziellen Ergebnisse für das laufende vierte Dach-PV Produktionsjahr genauer an...
Und kommen wir zur Auflistung fuer das laufende Produktionsjahr April 2020 -April 2021:
-April: 61,51 Euro Gewinn durch Verkauf und Einsparung durch Eigenverbrauch 23,58 Euro: Summe 85,09 Euro
-Mai: 61,79 Euro Gewinn durch Verkauf und Einsparung durch Eigenverbrauch 27,33 Euro: Summe 89,12 Euro
-Juni: 60,22 Euro Gewinn durch Verkauf und Einsparung durch Eigenverbrauch 26,52 Euro: Summe 86,74 Euro
-Juli: 46,78 Euro Gewinn durch den Verkauf und Einsparung durch Eigenverbrauch 29.87 Euro: Summe 76,65 Euro
-August: 49,27 Euro Gewinn durch den Verkauf und Einsparung durch Eigenverbrauch 23.30 Euro: Summe 72,57 Euro
-September: 39,72 Euro Gewinn durch den Verkauf und Einsparung durch Eigenverbrauch 20,77 Euro: Summe 60,49 Euro
-Oktober: 15,62 Euro Gewinn durch den Verkauf und Einsparung durch Eigenverbrauch 17,72 Euro: Summe 33,34 Euro
-November: 8,33 Euro Gewinn durch den Verkauf und Einsparung durch Eigenverbrauch 12,13 Euro: Summe 20,46 Euro
-Dezember: 1,79 Euro Gewinn durch den Verkauf und Einsparung durch Eigenverbrauch 6,27 Euro: Summe 8,06 Euro
-Januar:
-Februar:
-Maerz:
Summe nach nun 9 Produktions-Monaten im vierten Produktionsjahr: 532,42 Euro
Summe gesamt seit 03 April 2017:
-602,64 Euro (1 April 2017- 1 April 2018)
-660,94 Euro (1 April 2018 -1 April 2019)
-606,47 Euro (1 April 2019 -1 April 2020)
-532,42 Euro (1 April 2020 -1 April 2021)= SUMME: 2402,57 Euro.
Die kleine 4,2kwp Dachanlage ist nach 9 Monaten im vierten Jahr Betriebswirtschaftlich trotz des desolaten Dezembers immer noch auf der Überholspur, also einem sehr guten Weg. Wenn man das Jahr 2020 isoliert von Januar bis Dezember betrachtet wurde das ultimate Rekordjahr 2018 in diesem Jahr 2020 um Haaresbreite fast getoppt.Es fehlten lediglich 3,89kwh um einen neuen Ganzjahres-Rekord aufzustellen. Also hat die PV-Anlage das Jahr 2018 zwar nicht überboten, aber war bis auf 3,89kwh verdammt dicht dran.
Betriebswirtschaftlich beleuchte ich oben allerdings immer den Zeitraum 1 April bis 31 Maerz. Aber auch hier ist die Anlage auf einem sehr guten Weg und es sind nun noch 3 Produktions-Monate offen. Der Januar fällt da kaum ins Gewicht, da dieser immer noch kurze Tage bereit hält. Es bleibt weiterhin spannend, denn in der Ertragsreichen Zeit hat die Anlage bisher erneut alles richtig gemacht! Wie schon im November geschrieben, wäre ein Dämpfer angebracht und diesen hat die Anlage diesen Dezember mit brachialer Wucht erhalten. Aber auch wenn alles nach Plan und Ertragserwartung gelaufen wäre, hätte das keinen grossen finanziellen Einfluss auf die Ertragslage.
Wer nun wissen moechte was die Anlagen (4,2kwp und 200Watt Insel-Solaranlage) aktuell treiben, kann 3 Zeilen weiter unten, auf die 24/7 LIVE-Daten beider Anlagen klicken!
4200 Watt Dachanlage:
Hier die Links mit den LIVE-Daten samt Jahresvergleich (Start 03.04.2017):
Anlage-Komplett (24/7 LIVE-DATEN & Jahresvergleich mit allen Erträgen): https://goo.gl/WNyaZk
200 Watt Insel-Solaranlage (Nutzername: Forum; Passwort:Forum. Unter HOME dann auf PERLES INSEL-SOLARANLAGE klicken)
Hier die Links mit den LIVE-Daten samt Historie (Installation: 10/2016 und Data Logging-Start 22.02.2018):
Anlage-Komplett (24/7 LIVE-DATEN): https://goo.gl/iiMfSU
Wettersituation: Dieser Dezember geht als Regen und Wolken-Dezember in die Geschichte meiner solaren Erfahrungen ein. Ein derart schlechtes Wetter hatte ich im Dezember über viele Jahre nicht mehr erlebt. Lediglich 4 kurze Tage gab es mal etwas Sonne und blauen Himmel zu sehen. Die anderen 26 Tage bestanden aus dicken dunklen Wolken und Regen. Viel mehr kann man zu diesem Wetterseitigen Katastophenmonat nicht berichten. Aber schaut selbst auf den Screenshot, welcher recht gut oben beschriebene Totalschaden-Wetterlage verdeutlicht:
Die kleine 200 Watt Insel-Solaranlage: Wie schon im November-Update geschrieben hatte ich die Inselanlage ab mitte November im Notbetrieb laufen und dann mit dem Solar-Station Monitor die LAST komplett deaktiviert was den ganzen Dezember bestand haben sollte. Es kam einfach nichts vom Himmel und etwas stimmte auch mit den beiden 100Ah Akkus nicht. In der Weihnachtswoche bin ich dem ganzen auf den Grund gegangen und habe beide leeren Akkus ausgebaut und hier im Haus manuell voll geladen. Dann wieder in die Inselanlage eingebaut und 2 Tage später erstaunt festgestellt das die zuvor voll geladenen Akkus ( immerhin rechnerisch 100Ah Nutzbare Kapazität ) erneut flott in die gingen. Was war der Grund für diesen Zusammenbruch im Akku-System? Diesen konnte ich dann lokalisieren, denn der SOLIS-Akkus den ich als erstes 2016 installiert hatte (n der zweite Winner-Akku kam 6 Monate später hinzu ) und der mir schon vom ersten Tag an "komisch" vorkam war defekt. Soll heissen, voll geladen ist beim SOLIS-Akku alles in Ordung und es lässt sich 12,8 Volt Spannung messen. Diese brechen aber bei minimaler Last zusammen, was ein klares Zeichen für ein anstehenden Zellschluss sein könnte. Auch liess sich der SOLIS nicht sauber laden. Denn das Ladegerät hat >8 Ampere ohne Reduzierung in den SOLIS-Akku geschoben was dieser dann mit Kochen der Säure quittierte. Auch die Spannung lag erst bei 12,6 Volt um dann irgendwann wieder Schlagartig auf 11,27 zu fallen. Klare Sache: DER SOLIS-AKKU war defekt und das erklärt auch warum der noch funktionsfähige parallel angeschlossene WINNER 100Ah Akku mit in den Spannungs-Keller gezogen wurde. Das herauszufinden war nicht ganz einfach und erforderte mehrere Test-Tage. Was nun? Den defekten SOLIS-Akkus habe ich dann bei meiner Lieblings-Tankstelle (dort wo ich in den SB-Wachboxen mein E-Auto wasche) kostenlos abgegeben um den korrekt entsorgen zu lassen. Den guten Winner-Akku habe ich wieder in die Insel-Anlage eingebaut, aber da im Dezember nichts an Energie vom Himmel zu erwarten ist, lief dieser im Stromspar-Modus. 2021 werde ich mal schauen ob man die Insel-Anlage auch mit einem 100Ah Akku dauerhaft stabil betreiben kann. Denn von diesen 100Ah ( sofern voll geladen ) sind ja 50Ah resp. 600Wh voll Nutzbar (abzüglich der Alterung und Kapazitätsverlust der letzten 4 Jahre). Bin mal gespannt ob die Inselanlage auch mit nur einem Akku (dem Winner) diese Aufgabe bewältigen kann. Übrigens, auch die Säurestände habe ich am Winner geprüft und einige Zellen mit Dest. Wasser aufgefüllt. Viel fehlte in den 6 Kammern nicht, aber bei 3 Kammern habe ich im Rahmen meiner ohnehin jährlichen Akku-Wartung auf MAXIMUM nachgefüllt.
Schön ist nun, dass ich den Übeltäter für das merkwürdige Verhalten der Insel-Anlage gefunden habe. Unschön hingegen das dieser SOLIS-Akkus nach 4 Jahren und 3 Monaten beschlossen hat den SELBSTMORD anzutreten. Das sind exakt 1150 Tage im Einsatz für die Inselanlage. Ein bisschen mehr wäre schon schön gewesen, aber ich hatte den Solis schon vom ersten Tag an auf dem "Kieker" (inkl. CheckUp und Rücksendung zum Hersteller). Von daher hat sich meine negative Einstellung zum SOLIS-Akku nun bestätigt. Der liegt nun im Müll. Auf der anderen Seite haben meine Recherchen auch ergeben das solche Akkus nach >4 harten Zyklen-Jahren wenn es schlecht läuft auch mal das natürliche Ende Ihrer Leistungsfähigkeit erreichen. Es sind und bleiben Verschleissteile! Hier noch ein Screenshot vom Dezember ( man sieht gut den Abfall der Spannung im System plus meiner oben beschriebenen Lade-Tests in der Weihnachtswoche ).
Hier die 4.2kwp Photovoltaik-Anlage auf dem Dach: Wie Ihr Euch nun sicherlich denken könnt ist auch das was die "grosse" 4,2kwp Dach-Anlage geleistet hat eine Nullnummer. Wo keine Sonne, da kein Strom. Infolge dessen war dieser Dezember seit Inbetriebnahme der PV-Anlage der schlechteste Ertragsmonat. Denn die durchschnittlichen Ertragserwartung für den Dezember liegt bei nur 58,99kwh (der Dezember ist wegen der wenigen Sonnenstunden und Sonnenwinkel ein Gruselmonat auch wenn die Sonne vom Himmel lacht) und erzeugt wurden lediglich 37,89kwh. Das ist nun ein neuer Negativ-Rekord für einen Dezember. Die produzierten 37,89kwh entsprechen einem Minus von vernichtenden 35,8% unter der durchschnittlichen Ertragserwartung. Aber schaut Euch das einfach mal selbst an:
Bei diesen schlechten Zahlen für diesen Regen-Dezember, wäre es schon extrem Optimistisch von ZAHLEN; DATEN & FAKTEN zu sprechen und das bisschen Betriebswirtschaftlich errechnen zu wollen. Aber es gehört nunmal dazu, also legen wir los. Vom Dach kamen 37,89kwh. Der Stromzukauf von den Stadtwerken lag im Dezember bei 249,39kwhkwh, welche bei 26,87 Cents pro Kilowattstunde meines neuen Ökostrom-Tarifes ca. 67,01 Euro Strom Einkaufskosten bedeutet. Von den produzierten 37,89kwh habe ich selbst 23,34kwh verbraucht (Autarkiequote nur noch 9%) was eine Ersparnis bei einem Kilowattstundenpreis bei derzeit 26,87 Cents von 6,27 Euro ergibt. Den Rest, also 14,55kwh an Strom wurden für 0,123 Cents verkauft (die Eigenverbrauchsquote stieg auf 62%) was letztendlich 1,79 Euro an Einnahmen durch den Stromverkauf bedeutet. Man sieht an diesen Zahlen im Dezember besonders, wie unbedeutend die Wintermonate für das Betriebswirtschaftliche Ergebnis der Dachanlage sind...
Nun schauen wir uns mal die Finanziellen Ergebnisse für das laufende vierte Dach-PV Produktionsjahr genauer an...
Und kommen wir zur Auflistung fuer das laufende Produktionsjahr April 2020 -April 2021:
-April: 61,51 Euro Gewinn durch Verkauf und Einsparung durch Eigenverbrauch 23,58 Euro: Summe 85,09 Euro
-Mai: 61,79 Euro Gewinn durch Verkauf und Einsparung durch Eigenverbrauch 27,33 Euro: Summe 89,12 Euro
-Juni: 60,22 Euro Gewinn durch Verkauf und Einsparung durch Eigenverbrauch 26,52 Euro: Summe 86,74 Euro
-Juli: 46,78 Euro Gewinn durch den Verkauf und Einsparung durch Eigenverbrauch 29.87 Euro: Summe 76,65 Euro
-August: 49,27 Euro Gewinn durch den Verkauf und Einsparung durch Eigenverbrauch 23.30 Euro: Summe 72,57 Euro
-September: 39,72 Euro Gewinn durch den Verkauf und Einsparung durch Eigenverbrauch 20,77 Euro: Summe 60,49 Euro
-Oktober: 15,62 Euro Gewinn durch den Verkauf und Einsparung durch Eigenverbrauch 17,72 Euro: Summe 33,34 Euro
-November: 8,33 Euro Gewinn durch den Verkauf und Einsparung durch Eigenverbrauch 12,13 Euro: Summe 20,46 Euro
-Dezember: 1,79 Euro Gewinn durch den Verkauf und Einsparung durch Eigenverbrauch 6,27 Euro: Summe 8,06 Euro
-Januar:
-Februar:
-Maerz:
Summe nach nun 9 Produktions-Monaten im vierten Produktionsjahr: 532,42 Euro
Summe gesamt seit 03 April 2017:
-602,64 Euro (1 April 2017- 1 April 2018)
-660,94 Euro (1 April 2018 -1 April 2019)
-606,47 Euro (1 April 2019 -1 April 2020)
-532,42 Euro (1 April 2020 -1 April 2021)= SUMME: 2402,57 Euro.
Die kleine 4,2kwp Dachanlage ist nach 9 Monaten im vierten Jahr Betriebswirtschaftlich trotz des desolaten Dezembers immer noch auf der Überholspur, also einem sehr guten Weg. Wenn man das Jahr 2020 isoliert von Januar bis Dezember betrachtet wurde das ultimate Rekordjahr 2018 in diesem Jahr 2020 um Haaresbreite fast getoppt.Es fehlten lediglich 3,89kwh um einen neuen Ganzjahres-Rekord aufzustellen. Also hat die PV-Anlage das Jahr 2018 zwar nicht überboten, aber war bis auf 3,89kwh verdammt dicht dran.
Betriebswirtschaftlich beleuchte ich oben allerdings immer den Zeitraum 1 April bis 31 Maerz. Aber auch hier ist die Anlage auf einem sehr guten Weg und es sind nun noch 3 Produktions-Monate offen. Der Januar fällt da kaum ins Gewicht, da dieser immer noch kurze Tage bereit hält. Es bleibt weiterhin spannend, denn in der Ertragsreichen Zeit hat die Anlage bisher erneut alles richtig gemacht! Wie schon im November geschrieben, wäre ein Dämpfer angebracht und diesen hat die Anlage diesen Dezember mit brachialer Wucht erhalten. Aber auch wenn alles nach Plan und Ertragserwartung gelaufen wäre, hätte das keinen grossen finanziellen Einfluss auf die Ertragslage.
Wer nun wissen moechte was die Anlagen (4,2kwp und 200Watt Insel-Solaranlage) aktuell treiben, kann 3 Zeilen weiter unten, auf die 24/7 LIVE-Daten beider Anlagen klicken!
4200 Watt Dachanlage:
Hier die Links mit den LIVE-Daten samt Jahresvergleich (Start 03.04.2017):
Anlage-Komplett (24/7 LIVE-DATEN & Jahresvergleich mit allen Erträgen): https://goo.gl/WNyaZk
200 Watt Insel-Solaranlage (Nutzername: Forum; Passwort:Forum. Unter HOME dann auf PERLES INSEL-SOLARANLAGE klicken)
Hier die Links mit den LIVE-Daten samt Historie (Installation: 10/2016 und Data Logging-Start 22.02.2018):
Anlage-Komplett (24/7 LIVE-DATEN): https://goo.gl/iiMfSU
- Michael
- Beiträge: 5670
- Registriert: Fr 23. Jul 2010, 01:48
- Wohnort: Schleswig-Holstein
- Kontaktdaten:
Dach-PV & Insel-Solaranlage: Januar-2021
Freitag, der 01.01.2021 bis einschliesslich Sonntag, der 31.01.2021:
Wettersituation: Winterzeit; kurze Tage und Gruselwetter prägten den Januar. 21 Tage ohne auch nur ein bisschen Sonnenschein, davon 17 Tage mit Regen und dunkel wie im Hintern. 2 Tage extrem durchwachsen, also auch schlecht und nur 8 Tage gab es mal ein bisschen Sonne und blauen Himmel zu bestaunen. Wo der Dezember schon eine Gruselnummer war, stand der Januar dem letzten Monat in absolut nichts nach. Mit weitem Abstand einer der Wetterseitig schlechtesten Monate. Gegen Ende Januar hellte sich die Wettersituation zumindest ein kleines bisschen auf. Das macht den Monat zwar nicht besser, aber dient als Trostplaster gegen Winter-Depressionen. Aber schaut selbst auf den Screenshot:
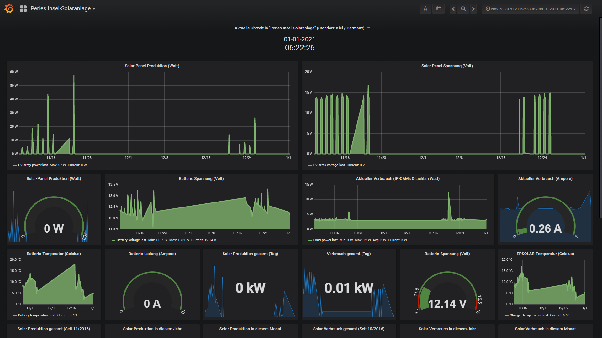
Die kleine 200 Watt Insel-Solaranlage: Die kleine 200 Watt Inselanlage lag bis auf ein paar Testläufe (mit nur noch einem 100Ah Akku) komplett am Boden und befand sich den ganzen Monat im tiefsten Winterschlaf. Es kam wie auch die Jahre zuvor nichts segnifikantes an Energie von den Paneln. Dennoch habe ich mich auf die Suche nach einem neuen IR-Flutlicht gemacht, welches im Gegensatz zu dem aktuellen bei einer noch höheren Lichtausbute im IR-Bereich ein dramatisch geringeren Energiebedarf besitzt. Ein solches um 10nm (=bessere Ausleuchtung im IR-Bereich) geändertes von ESCAM habe ich in China bestellt. Sobald dieses eintrudelt und getestet wurde, wird es ein Review von diesem unsichtbaren extrem Energie-Effizienten Nachtstrahler geben. Auch schau ich mich derzeit nach einem preiswerten zweiten 100Ah Solar-Akku um, um den verbliebenen 4 Jahre 100Ah Winner zu unterstuetzen. Eigentlich sollte man keine alten und neuen Akkus mischen, da der alte den neuen mit runter zieht, aber das wird sicherlich problemlos funktionieren um die Uebergangszeit und Schlechtwetter-Zyklen zu ueberstehen. Befinde mich da aber noch in der Findungsphase und werde berichten. Es wurde aber die Zeit genutzt das Webinterface der Kamera-AN/AUS Steuerung welche ueber den Raspberry Pi und das 2 Channel-Relaisboard funktioniert anzupassen. Anstatt nun wie damals beide Channel IP-KAMERA zu nennen habe ich den 2ten Channel an dem das IR-Flutlicht hängt entsprechend korrigiert. Ist zwar nur eine kosmetische Mini-Anpassung, aber so wie es nun angezeigt wird stimmt das ganze auch mit der dort angeschlossenen Hardware überein. Hier mal ein Sinnfreier Screenshot von der Inselanlage und den kurzen Januar-Einsaetzen (die Anlage kam immer nur bei Bedarf Ferngesteuert zum Einsatz).
:
Hier die 4.2kwp Photovoltaik-Anlage auf dem Dach: Auch die "grosse" 4,2kwp Dach-Anlage leitete bei dem Horror-Wetter nur sehr wenig. Wären die paar guten Tage gegen Ende Januar nicht gewesen, wäre der Ertrag komplett zu einer Null-Nummer verkommen. Wenn nur Regen und dicke dunkle Wolken am Himmel stehen, gibt es kein Strom. Infolge dessen war dieser Januar des neuen Jahres 2021 seit Inbetriebnahme der PV-Anlage ein sehr schlechte Ertragsmonat, aber zum Glueck nicht so schlimm wie im Januar 2020. Die durchschnittlichen Ertragserwartung für den Januar liegt bei nur 93,51kwh und erzeugt wurden lediglich 74,82kwh. Die produzierten 74,82kwh entsprechen einem Minus zur Ertragserwartung von schmerzhaften 20%. Aber schaut Euch das Trauerspiel einfach mal selbst an:
Ihr seht oben, dass es ein Trauerspiel geglichen hat und es fast schon Zeitverschwendung wäre das Betriebswirtschaftliche Ergebnis zu errechnen. Dennoch müssen wir auch die kleinen ZAHLEN; DATEN & FAKTEN besprechen und das bisschen rechnen. Also lasst uns loslegen. Vom Dach kamen 74,82kwh. Der Stromzukauf von den Stadtwerken lag im Januar bei 235,10kwh was in etwa Dezember-Niveau entspräche, welche bei 27,16 (19% MwSt) pro Kilowattstunde meines neuen Ökostrom-Tarifes ca. 63,85 Euro Strom Einkaufskosten bedeutet. Von den produzierten 74,82kwh habe ich selbst 37,38kwh verbraucht (Autarkiequote = 14%) was eine Ersparnis bei einem Kilowattstundenpreis bei derzeit 27,17 Cents von 10,15 Euro ergibt. Den Rest, also 37,44kwh an Strom wurden für 0,123 Cents verkauft (die Eigenverbrauchsquote = 50%) was letztendlich 4,61 Euro an Einnahmen durch den Stromverkauf bedeutet. Auch im Januar sieht man anhand diesen Zahlen erneut, wie unbedeutend die Wintermonate für das Betriebswirtschaftliche Ergebnis der Dach PV-Anlage sind...
Nun schauen wir uns mal die Finanziellen Ergebnisse für das laufende vierte Dach-PV Produktionsjahr genauer an...
Und kommen wir zur Auflistung fuer das laufende Produktionsjahr April 2020 -April 2021:
-April: 61,51 Euro Gewinn durch Verkauf und Einsparung durch Eigenverbrauch 23,58 Euro: Summe 85,09 Euro
-Mai: 61,79 Euro Gewinn durch Verkauf und Einsparung durch Eigenverbrauch 27,33 Euro: Summe 89,12 Euro
-Juni: 60,22 Euro Gewinn durch Verkauf und Einsparung durch Eigenverbrauch 26,52 Euro: Summe 86,74 Euro
-Juli: 46,78 Euro Gewinn durch den Verkauf und Einsparung durch Eigenverbrauch 29.87 Euro: Summe 76,65 Euro
-August: 49,27 Euro Gewinn durch den Verkauf und Einsparung durch Eigenverbrauch 23.30 Euro: Summe 72,57 Euro
-September: 39,72 Euro Gewinn durch den Verkauf und Einsparung durch Eigenverbrauch 20,77 Euro: Summe 60,49 Euro
-Oktober: 15,62 Euro Gewinn durch den Verkauf und Einsparung durch Eigenverbrauch 17,72 Euro: Summe 33,34 Euro
-November: 8,33 Euro Gewinn durch den Verkauf und Einsparung durch Eigenverbrauch 12,13 Euro: Summe 20,46 Euro
-Dezember: 1,79 Euro Gewinn durch den Verkauf und Einsparung durch Eigenverbrauch 6,27 Euro: Summe 8,06 Euro
-Januar: 4,61 Euro Gewinn durch den Verkauf und Einsparung durch Eigenverbrauch 10,15 Euro: Summe 14,76 Euro
-Februar:
-Maerz:
Summe nach nun 10 Produktions-Monaten im vierten Produktionsjahr: 547,18 Euro
Summe gesamt seit 03 April 2017:
-602,64 Euro (1 April 2017- 1 April 2018)
-660,94 Euro (1 April 2018 -1 April 2019)
-606,47 Euro (1 April 2019 -1 April 2020)
-547,18 Euro (1 April 2020 -1 April 2021)= SUMME: 2417,33 Euro.
Die kleine 4,2kwp Dachanlage ist nach 10 Monaten im vierten Jahr Betriebswirtschaftlich trotz des schlechten Dezembers & Januars immer noch fett auf der Überholspur, also einem erstklassigen Weg. Die letzten zwei wieder ertragsreicheren Monate (insbesondere der Maerz) werden final entscheiden, ob und wie weit dieses 4 Produktions-Jahr zu einem Erfolg werden wird. Schon letztes Jahr hat die Anlage das Jahresziel von 3351,60kwh wie eigentlich in jedem Jahr problemlos ueberwunden und befindet sich weit ueber der Jahres-Ertragserwartung. Die letzten 3 Betriebsjahre haben aber gezeigt das die Anlage dauerhaft so hohe Jahresleistungen (von ca. 4000kwh pro Jahr) liefern kann. Es bleibt also auf sehr hohem Produktions-Niveau weiterhin extrem spannend...
Wer nun wissen moechte was die Anlagen (4,2kwp und 200Watt Insel-Solaranlage) aktuell treiben, kann 3 Zeilen weiter unten, auf die 24/7 LIVE-Daten beider Anlagen klicken!
4200 Watt Dachanlage:
Hier die Links mit den LIVE-Daten samt Jahresvergleich (Start 03.04.2017):
Anlage-Komplett (24/7 LIVE-DATEN & Jahresvergleich mit allen Erträgen): https://goo.gl/WNyaZk
200 Watt Insel-Solaranlage (Nutzername: Forum; Passwort:Forum. Unter HOME dann auf PERLES INSEL-SOLARANLAGE klicken)
Hier die Links mit den LIVE-Daten samt Historie (Installation: 10/2016 und Data Logging-Start 22.02.2018):
Anlage-Komplett (24/7 LIVE-DATEN): https://goo.gl/iiMfSU
Wettersituation: Winterzeit; kurze Tage und Gruselwetter prägten den Januar. 21 Tage ohne auch nur ein bisschen Sonnenschein, davon 17 Tage mit Regen und dunkel wie im Hintern. 2 Tage extrem durchwachsen, also auch schlecht und nur 8 Tage gab es mal ein bisschen Sonne und blauen Himmel zu bestaunen. Wo der Dezember schon eine Gruselnummer war, stand der Januar dem letzten Monat in absolut nichts nach. Mit weitem Abstand einer der Wetterseitig schlechtesten Monate. Gegen Ende Januar hellte sich die Wettersituation zumindest ein kleines bisschen auf. Das macht den Monat zwar nicht besser, aber dient als Trostplaster gegen Winter-Depressionen. Aber schaut selbst auf den Screenshot:
Die kleine 200 Watt Insel-Solaranlage: Die kleine 200 Watt Inselanlage lag bis auf ein paar Testläufe (mit nur noch einem 100Ah Akku) komplett am Boden und befand sich den ganzen Monat im tiefsten Winterschlaf. Es kam wie auch die Jahre zuvor nichts segnifikantes an Energie von den Paneln. Dennoch habe ich mich auf die Suche nach einem neuen IR-Flutlicht gemacht, welches im Gegensatz zu dem aktuellen bei einer noch höheren Lichtausbute im IR-Bereich ein dramatisch geringeren Energiebedarf besitzt. Ein solches um 10nm (=bessere Ausleuchtung im IR-Bereich) geändertes von ESCAM habe ich in China bestellt. Sobald dieses eintrudelt und getestet wurde, wird es ein Review von diesem unsichtbaren extrem Energie-Effizienten Nachtstrahler geben. Auch schau ich mich derzeit nach einem preiswerten zweiten 100Ah Solar-Akku um, um den verbliebenen 4 Jahre 100Ah Winner zu unterstuetzen. Eigentlich sollte man keine alten und neuen Akkus mischen, da der alte den neuen mit runter zieht, aber das wird sicherlich problemlos funktionieren um die Uebergangszeit und Schlechtwetter-Zyklen zu ueberstehen. Befinde mich da aber noch in der Findungsphase und werde berichten. Es wurde aber die Zeit genutzt das Webinterface der Kamera-AN/AUS Steuerung welche ueber den Raspberry Pi und das 2 Channel-Relaisboard funktioniert anzupassen. Anstatt nun wie damals beide Channel IP-KAMERA zu nennen habe ich den 2ten Channel an dem das IR-Flutlicht hängt entsprechend korrigiert. Ist zwar nur eine kosmetische Mini-Anpassung, aber so wie es nun angezeigt wird stimmt das ganze auch mit der dort angeschlossenen Hardware überein. Hier mal ein Sinnfreier Screenshot von der Inselanlage und den kurzen Januar-Einsaetzen (die Anlage kam immer nur bei Bedarf Ferngesteuert zum Einsatz).
:
Hier die 4.2kwp Photovoltaik-Anlage auf dem Dach: Auch die "grosse" 4,2kwp Dach-Anlage leitete bei dem Horror-Wetter nur sehr wenig. Wären die paar guten Tage gegen Ende Januar nicht gewesen, wäre der Ertrag komplett zu einer Null-Nummer verkommen. Wenn nur Regen und dicke dunkle Wolken am Himmel stehen, gibt es kein Strom. Infolge dessen war dieser Januar des neuen Jahres 2021 seit Inbetriebnahme der PV-Anlage ein sehr schlechte Ertragsmonat, aber zum Glueck nicht so schlimm wie im Januar 2020. Die durchschnittlichen Ertragserwartung für den Januar liegt bei nur 93,51kwh und erzeugt wurden lediglich 74,82kwh. Die produzierten 74,82kwh entsprechen einem Minus zur Ertragserwartung von schmerzhaften 20%. Aber schaut Euch das Trauerspiel einfach mal selbst an:
Ihr seht oben, dass es ein Trauerspiel geglichen hat und es fast schon Zeitverschwendung wäre das Betriebswirtschaftliche Ergebnis zu errechnen. Dennoch müssen wir auch die kleinen ZAHLEN; DATEN & FAKTEN besprechen und das bisschen rechnen. Also lasst uns loslegen. Vom Dach kamen 74,82kwh. Der Stromzukauf von den Stadtwerken lag im Januar bei 235,10kwh was in etwa Dezember-Niveau entspräche, welche bei 27,16 (19% MwSt) pro Kilowattstunde meines neuen Ökostrom-Tarifes ca. 63,85 Euro Strom Einkaufskosten bedeutet. Von den produzierten 74,82kwh habe ich selbst 37,38kwh verbraucht (Autarkiequote = 14%) was eine Ersparnis bei einem Kilowattstundenpreis bei derzeit 27,17 Cents von 10,15 Euro ergibt. Den Rest, also 37,44kwh an Strom wurden für 0,123 Cents verkauft (die Eigenverbrauchsquote = 50%) was letztendlich 4,61 Euro an Einnahmen durch den Stromverkauf bedeutet. Auch im Januar sieht man anhand diesen Zahlen erneut, wie unbedeutend die Wintermonate für das Betriebswirtschaftliche Ergebnis der Dach PV-Anlage sind...
Nun schauen wir uns mal die Finanziellen Ergebnisse für das laufende vierte Dach-PV Produktionsjahr genauer an...
Und kommen wir zur Auflistung fuer das laufende Produktionsjahr April 2020 -April 2021:
-April: 61,51 Euro Gewinn durch Verkauf und Einsparung durch Eigenverbrauch 23,58 Euro: Summe 85,09 Euro
-Mai: 61,79 Euro Gewinn durch Verkauf und Einsparung durch Eigenverbrauch 27,33 Euro: Summe 89,12 Euro
-Juni: 60,22 Euro Gewinn durch Verkauf und Einsparung durch Eigenverbrauch 26,52 Euro: Summe 86,74 Euro
-Juli: 46,78 Euro Gewinn durch den Verkauf und Einsparung durch Eigenverbrauch 29.87 Euro: Summe 76,65 Euro
-August: 49,27 Euro Gewinn durch den Verkauf und Einsparung durch Eigenverbrauch 23.30 Euro: Summe 72,57 Euro
-September: 39,72 Euro Gewinn durch den Verkauf und Einsparung durch Eigenverbrauch 20,77 Euro: Summe 60,49 Euro
-Oktober: 15,62 Euro Gewinn durch den Verkauf und Einsparung durch Eigenverbrauch 17,72 Euro: Summe 33,34 Euro
-November: 8,33 Euro Gewinn durch den Verkauf und Einsparung durch Eigenverbrauch 12,13 Euro: Summe 20,46 Euro
-Dezember: 1,79 Euro Gewinn durch den Verkauf und Einsparung durch Eigenverbrauch 6,27 Euro: Summe 8,06 Euro
-Januar: 4,61 Euro Gewinn durch den Verkauf und Einsparung durch Eigenverbrauch 10,15 Euro: Summe 14,76 Euro
-Februar:
-Maerz:
Summe nach nun 10 Produktions-Monaten im vierten Produktionsjahr: 547,18 Euro
Summe gesamt seit 03 April 2017:
-602,64 Euro (1 April 2017- 1 April 2018)
-660,94 Euro (1 April 2018 -1 April 2019)
-606,47 Euro (1 April 2019 -1 April 2020)
-547,18 Euro (1 April 2020 -1 April 2021)= SUMME: 2417,33 Euro.
Die kleine 4,2kwp Dachanlage ist nach 10 Monaten im vierten Jahr Betriebswirtschaftlich trotz des schlechten Dezembers & Januars immer noch fett auf der Überholspur, also einem erstklassigen Weg. Die letzten zwei wieder ertragsreicheren Monate (insbesondere der Maerz) werden final entscheiden, ob und wie weit dieses 4 Produktions-Jahr zu einem Erfolg werden wird. Schon letztes Jahr hat die Anlage das Jahresziel von 3351,60kwh wie eigentlich in jedem Jahr problemlos ueberwunden und befindet sich weit ueber der Jahres-Ertragserwartung. Die letzten 3 Betriebsjahre haben aber gezeigt das die Anlage dauerhaft so hohe Jahresleistungen (von ca. 4000kwh pro Jahr) liefern kann. Es bleibt also auf sehr hohem Produktions-Niveau weiterhin extrem spannend...
Wer nun wissen moechte was die Anlagen (4,2kwp und 200Watt Insel-Solaranlage) aktuell treiben, kann 3 Zeilen weiter unten, auf die 24/7 LIVE-Daten beider Anlagen klicken!
4200 Watt Dachanlage:
Hier die Links mit den LIVE-Daten samt Jahresvergleich (Start 03.04.2017):
Anlage-Komplett (24/7 LIVE-DATEN & Jahresvergleich mit allen Erträgen): https://goo.gl/WNyaZk
200 Watt Insel-Solaranlage (Nutzername: Forum; Passwort:Forum. Unter HOME dann auf PERLES INSEL-SOLARANLAGE klicken)
Hier die Links mit den LIVE-Daten samt Historie (Installation: 10/2016 und Data Logging-Start 22.02.2018):
Anlage-Komplett (24/7 LIVE-DATEN): https://goo.gl/iiMfSU
- Michael
- Beiträge: 5670
- Registriert: Fr 23. Jul 2010, 01:48
- Wohnort: Schleswig-Holstein
- Kontaktdaten:
Dach-PV & Insel-Solaranlage: Februar-2021
Montag, der 01.02.2021 bis einschliesslich Sonntag, der 28.02.2021:
Wettersituation: Der kurze nur 28 Tage lange Februar, ein kurzer Monat voller Überraschungen. Die erste Monatshälfte war eine Enttäuschung. Jeden Tag dunkle Wolken & Regen welche sicherlich bei vielen Menschen Depressionen ausgelöst hat. Zwischen dem 12-14 Februar lachte aber die Sonne vom blauen Himmel und nach 3 Tagen Regenpause (der Himmel weinte ganze 3 Tage wegen meines Geburtags & Alters) zeige sich der Februar überwiegend von seiner Schokoladenseite. Von den 28 Tagen war exakt die Hälfte quasi ins Wasser gefallen und die anderen 14 Tage waren ein Mix aus etwas Wolig und Sonne. Es hätte besser sein können, aber aus den vergangenen Jahren weiss ich das der Februar auch ganz böse sein kann. Also bin ich nicht unzufrieden, denn dieser Februar 2021 war ein wetterseitig absolut durchschnittlicher Standard-Februar. Aber schaut selbst auf den Screenshot:
Die kleine 200 Watt Insel-Solaranlage: Seit Mitte Februar läuft die Insel-Solaranlage wieder unter Teil-Last ( das IR-Flutlicht blieb aber sicherheitshalber deaktiviert ) wegen dem neuen Akku und das System schlug sich erstaunlich gut. Der neue 100Ah 76 Euro Akku funktioniert zusammen mit dem 4 Jahre alten Winner 100Ah problemlos. Ich schrieb im Januar, dass ich das genau monitoren werde und das habe ich den ganzen Februar getan. Wie gesagt: Ab mitte Februar lief fast alles ( ausser IR-Flutlicht ) und die Tage waren wieder ausreichend um das System in einer trotzdem guten Lade-Balance zu halten. Wenn ich an einige Jahre zuvor denke, lief es dort nicht so rund. Aber das hatte sicherlich mit dem guten Wetter in den letzten 14 Februar-Tagen und natürlich dem neuen Akku-Kraftpaket zu tun. Hier mal ein Screenshot von der Inselanlage und dem Februar-Einsatz:
Hier die 4.2kwp Photovoltaik-Anlage auf dem Dach: Nun kommen wir wie jeden Monat zur kleinen ganz "gross" funktionierenden 4,2kwp Dach-Anlage. Nach den ersten 12 Tagen sah es fast nach einem neuen NEGATIV-Rekord aus, aber wie schon im Wetter-Update weiter oben zu lesen konnte die PV-Anlage dann doch noch die "Kurve" bekommen. Der Ertrag bis 12 Februar war eine Katastrophe, da aber die Tage immer schneller immer länger werden konnte die zweite Monatshälfte zum Glück vieles wieder kompensieren. Die durchschnittlichen Ertragserwartung für den Februar liegt wie wir mittlerweiloe alle wissen bei 171,27kwh und erzeugt wurden in diesem Monat 170,98. Fast hätte die PV-Anlage eine Punktladung hingelegt, aber es wurden dann doch nur 99.93% der durchschnittlichen Ertragserwartung erwirtschaftet. Das nennt man für gewöhnlich Ersenzählerei. Man darf durchaus zufrieden mit diesen 99,83% sein. Denn 12 Monate zuvor kamen im Februar lediglich 106,80kwh vom Dach. Alles so gesehen alles sprichwörtlich im grünen Bereich. Aber schaut selbst:
Lange rede, kurzer Sinn. Lass uns nun das Betriebswirtschaftliche Ergebnis für diesen Monat errechnen. Also wieder wie jeden Monat die ZAHLEN; DATEN & FAKTEN bearbeiten und ein bisschen rechnen. Vom Dach kamen 170,98kwh. Der Stromzukauf von den Stadtwerken lag in diesem Februar bei 195,25kwh was deutlich unter dem Januar-Niveau liegt, welche bei 27,16 (19% MwSt) Cents pro Kilowattstunde meines neuen Ökostrom-Tarifes ca. 53,03 Euro Strom Einkaufskosten bedeutet (10 Euro weniger als im Januar). Von den produzierten 170,98kwh habe ich selbst 81,36 verbraucht (die Autarkiequote hat sich mit nun 29% zum Vormonat mehr als Verdoppelt) was eine Ersparnis bei einem Kilowattstundenpreis bei derzeit 27,16 Cents von 22,10 Euro ergibt. Den Rest, also 89,62kwh an Strom wurden für 0,123 Cents verkauft (die Eigenverbrauchsquote = 48%) was letztendlich 11,02 Euro an Einnahmen durch den Stromverkauf bedeutet. Auch im Februar sieht man anhand diesen Zahlen, wie noch unbedeutend dieser Februar Wintermonat für das Betriebswirtschaftliche Ergebnis der Dach PV-Anlage ist. Dennoch, KLEINVIEH MACHT AUCH MIST. Drum...
Nun schauen wir uns mal die Finanziellen Ergebnisse für das laufende vierte Dach-PV Produktionsjahr genauer an...
Und kommen wir zur Auflistung fuer das laufende Produktionsjahr April 2020 -April 2021:
-April: 61,51 Euro Gewinn durch Verkauf und Einsparung durch Eigenverbrauch 23,58 Euro: Summe 85,09 Euro
-Mai: 61,79 Euro Gewinn durch Verkauf und Einsparung durch Eigenverbrauch 27,33 Euro: Summe 89,12 Euro
-Juni: 60,22 Euro Gewinn durch Verkauf und Einsparung durch Eigenverbrauch 26,52 Euro: Summe 86,74 Euro
-Juli: 46,78 Euro Gewinn durch den Verkauf und Einsparung durch Eigenverbrauch 29.87 Euro: Summe 76,65 Euro
-August: 49,27 Euro Gewinn durch den Verkauf und Einsparung durch Eigenverbrauch 23.30 Euro: Summe 72,57 Euro
-September: 39,72 Euro Gewinn durch den Verkauf und Einsparung durch Eigenverbrauch 20,77 Euro: Summe 60,49 Euro
-Oktober: 15,62 Euro Gewinn durch den Verkauf und Einsparung durch Eigenverbrauch 17,72 Euro: Summe 33,34 Euro
-November: 8,33 Euro Gewinn durch den Verkauf und Einsparung durch Eigenverbrauch 12,13 Euro: Summe 20,46 Euro
-Dezember: 1,79 Euro Gewinn durch den Verkauf und Einsparung durch Eigenverbrauch 6,27 Euro: Summe 8,06 Euro
-Januar: 4,61 Euro Gewinn durch den Verkauf und Einsparung durch Eigenverbrauch 10,15 Euro: Summe 14,76 Euro
-Februar: 11,02 Euro Gewinn durch den Verkauf und Einparung durch Eigenverbrauch 27,16 Euro: Summe 38,18 Euro
-Maerz:
Summe nach nun 11 Produktions-Monaten im vierten Produktionsjahr: 585,36 Euro
Summe gesamt seit 03 April 2017:
-602,64 Euro (1 April 2017- 1 April 2018)
-660,94 Euro (1 April 2018 -1 April 2019)
-606,47 Euro (1 April 2019 -1 April 2020)
-585,36 Euro (1 April 2020 -1 April 2021)= SUMME: 2455,41 Euro.
Die kleine 4,2kwp Dachanlage ist nach 11 Monaten im vierten Jahr Betriebswirtschaftlich trotz des schlechten Dezembers & Januars und durchschnittlichen Februars immer noch richtig gut am Start. Noch haben wir einen Monat, den März nach. Schon jetzt kann man erkennen, das die Anlage das Zweitbeste Produktionsjahr hinter sich hat. Ob der März das Zeugs hat, in Summe 75 Euro zu erwirtschaften um das Traumjahr 2018 zu knacken muss bezweifelt werden. Aber fest steht schon jetzt ohne den März zu kennen, das das erste und 3 Produktionsjahr klar übertroffen wird. Die Anlage also mit an Sicherheit grenzender Wahrscheinlichkeit das Zweitbeste Produktions-Jahr belegen wird. Das Produktions-Nivaeu liegt also DEUTLICH über den Prognosen der Anlage. Dennoch macht es der März extrem spannend. Rekord oder zweiter Platz?! Das ist die Frage und der März 2021 wird die finale Entscheidung bringen...
Wer nun wissen moechte was die Anlagen (4,2kwp und 200Watt Insel-Solaranlage) aktuell treiben, kann 3 Zeilen weiter unten, auf die 24/7 LIVE-Daten beider Anlagen klicken!
4200 Watt Dachanlage:
Hier die Links mit den LIVE-Daten samt Jahresvergleich (Start 03.04.2017):
Anlage-Komplett (24/7 LIVE-DATEN & Jahresvergleich mit allen Erträgen): https://goo.gl/WNyaZk
200 Watt Insel-Solaranlage (Nutzername: Forum; Passwort:Forum. Unter HOME dann auf PERLES INSEL-SOLARANLAGE klicken)
Hier die Links mit den LIVE-Daten samt Historie (Installation: 10/2016 und Data Logging-Start 22.02.2018):
Anlage-Komplett (24/7 LIVE-DATEN): https://goo.gl/iiMfSU
Wettersituation: Der kurze nur 28 Tage lange Februar, ein kurzer Monat voller Überraschungen. Die erste Monatshälfte war eine Enttäuschung. Jeden Tag dunkle Wolken & Regen welche sicherlich bei vielen Menschen Depressionen ausgelöst hat. Zwischen dem 12-14 Februar lachte aber die Sonne vom blauen Himmel und nach 3 Tagen Regenpause (der Himmel weinte ganze 3 Tage wegen meines Geburtags & Alters) zeige sich der Februar überwiegend von seiner Schokoladenseite. Von den 28 Tagen war exakt die Hälfte quasi ins Wasser gefallen und die anderen 14 Tage waren ein Mix aus etwas Wolig und Sonne. Es hätte besser sein können, aber aus den vergangenen Jahren weiss ich das der Februar auch ganz böse sein kann. Also bin ich nicht unzufrieden, denn dieser Februar 2021 war ein wetterseitig absolut durchschnittlicher Standard-Februar. Aber schaut selbst auf den Screenshot:
Die kleine 200 Watt Insel-Solaranlage: Seit Mitte Februar läuft die Insel-Solaranlage wieder unter Teil-Last ( das IR-Flutlicht blieb aber sicherheitshalber deaktiviert ) wegen dem neuen Akku und das System schlug sich erstaunlich gut. Der neue 100Ah 76 Euro Akku funktioniert zusammen mit dem 4 Jahre alten Winner 100Ah problemlos. Ich schrieb im Januar, dass ich das genau monitoren werde und das habe ich den ganzen Februar getan. Wie gesagt: Ab mitte Februar lief fast alles ( ausser IR-Flutlicht ) und die Tage waren wieder ausreichend um das System in einer trotzdem guten Lade-Balance zu halten. Wenn ich an einige Jahre zuvor denke, lief es dort nicht so rund. Aber das hatte sicherlich mit dem guten Wetter in den letzten 14 Februar-Tagen und natürlich dem neuen Akku-Kraftpaket zu tun. Hier mal ein Screenshot von der Inselanlage und dem Februar-Einsatz:
Hier die 4.2kwp Photovoltaik-Anlage auf dem Dach: Nun kommen wir wie jeden Monat zur kleinen ganz "gross" funktionierenden 4,2kwp Dach-Anlage. Nach den ersten 12 Tagen sah es fast nach einem neuen NEGATIV-Rekord aus, aber wie schon im Wetter-Update weiter oben zu lesen konnte die PV-Anlage dann doch noch die "Kurve" bekommen. Der Ertrag bis 12 Februar war eine Katastrophe, da aber die Tage immer schneller immer länger werden konnte die zweite Monatshälfte zum Glück vieles wieder kompensieren. Die durchschnittlichen Ertragserwartung für den Februar liegt wie wir mittlerweiloe alle wissen bei 171,27kwh und erzeugt wurden in diesem Monat 170,98. Fast hätte die PV-Anlage eine Punktladung hingelegt, aber es wurden dann doch nur 99.93% der durchschnittlichen Ertragserwartung erwirtschaftet. Das nennt man für gewöhnlich Ersenzählerei. Man darf durchaus zufrieden mit diesen 99,83% sein. Denn 12 Monate zuvor kamen im Februar lediglich 106,80kwh vom Dach. Alles so gesehen alles sprichwörtlich im grünen Bereich. Aber schaut selbst:
Lange rede, kurzer Sinn. Lass uns nun das Betriebswirtschaftliche Ergebnis für diesen Monat errechnen. Also wieder wie jeden Monat die ZAHLEN; DATEN & FAKTEN bearbeiten und ein bisschen rechnen. Vom Dach kamen 170,98kwh. Der Stromzukauf von den Stadtwerken lag in diesem Februar bei 195,25kwh was deutlich unter dem Januar-Niveau liegt, welche bei 27,16 (19% MwSt) Cents pro Kilowattstunde meines neuen Ökostrom-Tarifes ca. 53,03 Euro Strom Einkaufskosten bedeutet (10 Euro weniger als im Januar). Von den produzierten 170,98kwh habe ich selbst 81,36 verbraucht (die Autarkiequote hat sich mit nun 29% zum Vormonat mehr als Verdoppelt) was eine Ersparnis bei einem Kilowattstundenpreis bei derzeit 27,16 Cents von 22,10 Euro ergibt. Den Rest, also 89,62kwh an Strom wurden für 0,123 Cents verkauft (die Eigenverbrauchsquote = 48%) was letztendlich 11,02 Euro an Einnahmen durch den Stromverkauf bedeutet. Auch im Februar sieht man anhand diesen Zahlen, wie noch unbedeutend dieser Februar Wintermonat für das Betriebswirtschaftliche Ergebnis der Dach PV-Anlage ist. Dennoch, KLEINVIEH MACHT AUCH MIST. Drum...
Nun schauen wir uns mal die Finanziellen Ergebnisse für das laufende vierte Dach-PV Produktionsjahr genauer an...
Und kommen wir zur Auflistung fuer das laufende Produktionsjahr April 2020 -April 2021:
-April: 61,51 Euro Gewinn durch Verkauf und Einsparung durch Eigenverbrauch 23,58 Euro: Summe 85,09 Euro
-Mai: 61,79 Euro Gewinn durch Verkauf und Einsparung durch Eigenverbrauch 27,33 Euro: Summe 89,12 Euro
-Juni: 60,22 Euro Gewinn durch Verkauf und Einsparung durch Eigenverbrauch 26,52 Euro: Summe 86,74 Euro
-Juli: 46,78 Euro Gewinn durch den Verkauf und Einsparung durch Eigenverbrauch 29.87 Euro: Summe 76,65 Euro
-August: 49,27 Euro Gewinn durch den Verkauf und Einsparung durch Eigenverbrauch 23.30 Euro: Summe 72,57 Euro
-September: 39,72 Euro Gewinn durch den Verkauf und Einsparung durch Eigenverbrauch 20,77 Euro: Summe 60,49 Euro
-Oktober: 15,62 Euro Gewinn durch den Verkauf und Einsparung durch Eigenverbrauch 17,72 Euro: Summe 33,34 Euro
-November: 8,33 Euro Gewinn durch den Verkauf und Einsparung durch Eigenverbrauch 12,13 Euro: Summe 20,46 Euro
-Dezember: 1,79 Euro Gewinn durch den Verkauf und Einsparung durch Eigenverbrauch 6,27 Euro: Summe 8,06 Euro
-Januar: 4,61 Euro Gewinn durch den Verkauf und Einsparung durch Eigenverbrauch 10,15 Euro: Summe 14,76 Euro
-Februar: 11,02 Euro Gewinn durch den Verkauf und Einparung durch Eigenverbrauch 27,16 Euro: Summe 38,18 Euro
-Maerz:
Summe nach nun 11 Produktions-Monaten im vierten Produktionsjahr: 585,36 Euro
Summe gesamt seit 03 April 2017:
-602,64 Euro (1 April 2017- 1 April 2018)
-660,94 Euro (1 April 2018 -1 April 2019)
-606,47 Euro (1 April 2019 -1 April 2020)
-585,36 Euro (1 April 2020 -1 April 2021)= SUMME: 2455,41 Euro.
Die kleine 4,2kwp Dachanlage ist nach 11 Monaten im vierten Jahr Betriebswirtschaftlich trotz des schlechten Dezembers & Januars und durchschnittlichen Februars immer noch richtig gut am Start. Noch haben wir einen Monat, den März nach. Schon jetzt kann man erkennen, das die Anlage das Zweitbeste Produktionsjahr hinter sich hat. Ob der März das Zeugs hat, in Summe 75 Euro zu erwirtschaften um das Traumjahr 2018 zu knacken muss bezweifelt werden. Aber fest steht schon jetzt ohne den März zu kennen, das das erste und 3 Produktionsjahr klar übertroffen wird. Die Anlage also mit an Sicherheit grenzender Wahrscheinlichkeit das Zweitbeste Produktions-Jahr belegen wird. Das Produktions-Nivaeu liegt also DEUTLICH über den Prognosen der Anlage. Dennoch macht es der März extrem spannend. Rekord oder zweiter Platz?! Das ist die Frage und der März 2021 wird die finale Entscheidung bringen...
Wer nun wissen moechte was die Anlagen (4,2kwp und 200Watt Insel-Solaranlage) aktuell treiben, kann 3 Zeilen weiter unten, auf die 24/7 LIVE-Daten beider Anlagen klicken!
4200 Watt Dachanlage:
Hier die Links mit den LIVE-Daten samt Jahresvergleich (Start 03.04.2017):
Anlage-Komplett (24/7 LIVE-DATEN & Jahresvergleich mit allen Erträgen): https://goo.gl/WNyaZk
200 Watt Insel-Solaranlage (Nutzername: Forum; Passwort:Forum. Unter HOME dann auf PERLES INSEL-SOLARANLAGE klicken)
Hier die Links mit den LIVE-Daten samt Historie (Installation: 10/2016 und Data Logging-Start 22.02.2018):
Anlage-Komplett (24/7 LIVE-DATEN): https://goo.gl/iiMfSU
- Michael
- Beiträge: 5670
- Registriert: Fr 23. Jul 2010, 01:48
- Wohnort: Schleswig-Holstein
- Kontaktdaten:
Dach-PV & Insel-Solaranlage: März-2021
Montag, der 01.02.2021 bis einschliesslich Mittwoch, der 31.03.2021:
Wettersituation: Dieser März 2021 kann Wetterseitig durchaus als sehr durchwachsen gewertet werden. Von den 31 Tagen gab es 13 schlechte Regentage; 9 sonnige Tage und nochmals 9 sehr durchwachsene Tage. Ok, dieser März ist zwar nicht ins Wasser gefallen, aber wirklich schönes Wetter oder das Prädikat WETTER-SAHNE gab es auch nicht. Ein wetterseitiges wildes Kuddel-Muddel und auf & ab! Aber schaut selbst auf den Screenshot:
Die kleine 200 Watt Insel-Solaranlage: Die kleine 200 Watt Power und Batterie 200Ah Insel-Solaranlage lief trotz der Wetter-Situation wie gehabt Grundsolide. Insbesondere der vor kurzen verbaute neue 100Ah Akku war eine Bereicherung und hat die Anlage selbst in Schlechtwetter-Phasen wunderbar und grundsolide so stabilisiert das die volle Last rund um die Uhr bedient werden konnte. Schien die Sonne, waren die beiden 100Ah Akkus flott wieder nachgetankt. Hier mal ein Screenshot von der Inselanlage und diesem 2021 März-Einsatz:
Hier die 4.2kwp Photovoltaik-Anlage auf dem Dach: Nun kommen wir wie jeden Monat zur kleinen ganz "gross" funktionierenden 4,2kwp Dach-Anlage. Lange sah es so aus, als wenn die Anlage die durchschnittliche Ertragserwartung von 306kwh als Ziel nicht erreichen würde. Aber die letzten (und längsten beiden März Tage rissen das Ruder dann doch noch herum). Es gab den ganzen Monat ein zähen Energie-Produktionskampf. Mal ein guter Tag; dann wieder ein durchwachsener Produktions-Tag und dann wieder Regen und kaum Ertrag. Wie schon geschrieben lag die durchschnittlichen Ertragserwartung, für den März bei 306kwh und erzeugt wurden in diesem Monat dann doch noch 330,94kwh. Immerhin kam dann doch recht überraschend nach dieser Zitter-Partie ein ungeplantes Plus von 8,5% rum. Respekt, denn ich hatte mitte des Monats nicht damit gerechnet das die Anlage auch nur in die Nähe der 306kwh also dem 100% Ziel kommen wird. Das es nun 108,15% geworden sind, ist sehr erfreulich, denn immerhin handelt es sich in diesem Monat um den letzten im 4 Produktionsjahr! Aber schaut es Euch einfach mal selbst an:
So...und nun rechnen wir wie jeden Monat das Betriebswirtschaftliche Ergebnis für diesen Monat aus. Also wieder wie jeden Monat die ZAHLEN; DATEN & FAKTEN bearbeiten und ein bisschen rechnen. Vom Dach kamen 330,94kwh. Der Stromzukauf von den Stadtwerken lag in diesem März bei 178,07kwh was wieder deutlich unter dem Februar-Niveau liegt (klar, die Tage werden jetzt signifikant länger), welche bei 27,16 Cents pro Kilowattstunde meines Ökostrom-Tarifes ca. 48,36 Euro Strom Einkaufskosten bedeutet. Von den produzierten 330,94kwh habe ich selbst 99,28 verbraucht (die Autarkiequote liegt nun bei 36%) was eine Ersparnis bei einem Kilowattstundenpreis bei derzeit 27,16 Cents von 26,96 Euro ergibt. Den Rest, also 231,66kwh an Strom wurden für 0,123 Cents verkauft (die Eigenverbrauchsquote = 30%) was letztendlich 28,49 Euro an Einnahmen durch den Stromverkauf bedeutet. Auch wenn dieser März kein solarer Knaller-Monat wurde, darf man zufrieden sein...
Nun schauen wir uns mal die finanziellen Ergebnisse für das laufende vierte Dach-PV Produktionsjahr genauer an...
Und kommen wir zur Auflistung fuer das laufende Produktionsjahr April 2020 -April 2021:
-April: 61,51 Euro Gewinn durch Verkauf und Einsparung durch Eigenverbrauch 23,58 Euro: Summe 85,09 Euro
-Mai: 61,79 Euro Gewinn durch Verkauf und Einsparung durch Eigenverbrauch 27,33 Euro: Summe 89,12 Euro
-Juni: 60,22 Euro Gewinn durch Verkauf und Einsparung durch Eigenverbrauch 26,52 Euro: Summe 86,74 Euro
-Juli: 46,78 Euro Gewinn durch den Verkauf und Einsparung durch Eigenverbrauch 29.87 Euro: Summe 76,65 Euro
-August: 49,27 Euro Gewinn durch den Verkauf und Einsparung durch Eigenverbrauch 23.30 Euro: Summe 72,57 Euro
-September: 39,72 Euro Gewinn durch den Verkauf und Einsparung durch Eigenverbrauch 20,77 Euro: Summe 60,49 Euro
-Oktober: 15,62 Euro Gewinn durch den Verkauf und Einsparung durch Eigenverbrauch 17,72 Euro: Summe 33,34 Euro
-November: 8,33 Euro Gewinn durch den Verkauf und Einsparung durch Eigenverbrauch 12,13 Euro: Summe 20,46 Euro
-Dezember: 1,79 Euro Gewinn durch den Verkauf und Einsparung durch Eigenverbrauch 6,27 Euro: Summe 8,06 Euro
-Januar: 4,61 Euro Gewinn durch den Verkauf und Einsparung durch Eigenverbrauch 10,15 Euro: Summe 14,76 Euro
-Februar: 11,02 Euro Gewinn durch den Verkauf und Einsparung durch Eigenverbrauch 27,16 Euro: Summe 38,18 Euro
-Maerz: 26,96 Euro Gewinn durch den Verkauf und Einsparung durch Eigenverbrauch 28,49 Euro: Summe 55.45 Euro
Summe nach nun 4 solaren Produktions-Jahren: 640,81 Euro
Summe gesamt seit 03 April 2017:
-602,64 Euro (1 April 2017- 1 April 2018)
-660,94 Euro (1 April 2018 -1 April 2019)
-606,47 Euro (1 April 2019 -1 April 2020)
-640,81 Euro (1 April 2020 -1 April 2021)= SUMME: 2510,86 Euro.
Die kleine 4,2kwp Dachanlage hat nun mit diesem abgelaufenen Monat in genau 4 Produktions-Jahren das zweitbeste Jahresergebnis hingelegt. Also Silber auf dem solaren Treppchen! Es fehlte nicht wirklich viel, für einen neuen Rekord um das Traumjahr 2018 zu toppen. Man muss also sehr zufrieden sein was die Anlage in den letzten 4 Jahren resp. 48 Monaten vom Dach geschaufelt hat...
Es wurden in den letzten 4 Jahren satte 12230kwh ins Netz eingespeisst also verkauft; 6559kwh an Strom aus dem Netz zugekauft (= nur 1639kwh Strombezug für ein Einfamilienhaus mit mehreren Personen und 3 Etagen pro Jahr) und zusätzlich noch ca. 3500kwh an Strom vom Dach-Solarstrom selbst verbraucht. Alles läuft exakt nach Plan, denn nun kann man immer verlässlichere stimmende Hochrechnungen durchführen. D.h. die Anlage wird sich in exakt 10,5 Jahren armortisieren (im Vorsteuer-Modell) resp. nach 12,5 Jahren falls man die Vorsteuer nicht gezogen hat. Das korrespondiert auch mit meinen ersten sehr vorsichtigen Schätzungen von vor ein paar Jahren, welche ich hier in diesem Thread konservativ errechnet hatte.
Wer nun wissen moechte was die Anlagen (4,2kwp und 200Watt Insel-Solaranlage) aktuell treiben, kann 3 Zeilen weiter unten, auf die 24/7 LIVE-Daten beider Anlagen klicken!
4200 Watt Dachanlage:
Hier die Links mit den LIVE-Daten samt Jahresvergleich (Start 03.04.2017):
Anlage-Komplett (24/7 LIVE-DATEN & Jahresvergleich mit allen Erträgen): https://goo.gl/WNyaZk
200 Watt Insel-Solaranlage (Nutzername: Forum; Passwort:Forum. Unter HOME dann auf PERLES INSEL-SOLARANLAGE klicken)
Hier die Links mit den LIVE-Daten samt Historie (Installation: 10/2016 und Data Logging-Start 22.02.2018):
Anlage-Komplett (24/7 LIVE-DATEN): https://goo.gl/iiMfSU
Wettersituation: Dieser März 2021 kann Wetterseitig durchaus als sehr durchwachsen gewertet werden. Von den 31 Tagen gab es 13 schlechte Regentage; 9 sonnige Tage und nochmals 9 sehr durchwachsene Tage. Ok, dieser März ist zwar nicht ins Wasser gefallen, aber wirklich schönes Wetter oder das Prädikat WETTER-SAHNE gab es auch nicht. Ein wetterseitiges wildes Kuddel-Muddel und auf & ab! Aber schaut selbst auf den Screenshot:
Die kleine 200 Watt Insel-Solaranlage: Die kleine 200 Watt Power und Batterie 200Ah Insel-Solaranlage lief trotz der Wetter-Situation wie gehabt Grundsolide. Insbesondere der vor kurzen verbaute neue 100Ah Akku war eine Bereicherung und hat die Anlage selbst in Schlechtwetter-Phasen wunderbar und grundsolide so stabilisiert das die volle Last rund um die Uhr bedient werden konnte. Schien die Sonne, waren die beiden 100Ah Akkus flott wieder nachgetankt. Hier mal ein Screenshot von der Inselanlage und diesem 2021 März-Einsatz:
Hier die 4.2kwp Photovoltaik-Anlage auf dem Dach: Nun kommen wir wie jeden Monat zur kleinen ganz "gross" funktionierenden 4,2kwp Dach-Anlage. Lange sah es so aus, als wenn die Anlage die durchschnittliche Ertragserwartung von 306kwh als Ziel nicht erreichen würde. Aber die letzten (und längsten beiden März Tage rissen das Ruder dann doch noch herum). Es gab den ganzen Monat ein zähen Energie-Produktionskampf. Mal ein guter Tag; dann wieder ein durchwachsener Produktions-Tag und dann wieder Regen und kaum Ertrag. Wie schon geschrieben lag die durchschnittlichen Ertragserwartung, für den März bei 306kwh und erzeugt wurden in diesem Monat dann doch noch 330,94kwh. Immerhin kam dann doch recht überraschend nach dieser Zitter-Partie ein ungeplantes Plus von 8,5% rum. Respekt, denn ich hatte mitte des Monats nicht damit gerechnet das die Anlage auch nur in die Nähe der 306kwh also dem 100% Ziel kommen wird. Das es nun 108,15% geworden sind, ist sehr erfreulich, denn immerhin handelt es sich in diesem Monat um den letzten im 4 Produktionsjahr! Aber schaut es Euch einfach mal selbst an:
So...und nun rechnen wir wie jeden Monat das Betriebswirtschaftliche Ergebnis für diesen Monat aus. Also wieder wie jeden Monat die ZAHLEN; DATEN & FAKTEN bearbeiten und ein bisschen rechnen. Vom Dach kamen 330,94kwh. Der Stromzukauf von den Stadtwerken lag in diesem März bei 178,07kwh was wieder deutlich unter dem Februar-Niveau liegt (klar, die Tage werden jetzt signifikant länger), welche bei 27,16 Cents pro Kilowattstunde meines Ökostrom-Tarifes ca. 48,36 Euro Strom Einkaufskosten bedeutet. Von den produzierten 330,94kwh habe ich selbst 99,28 verbraucht (die Autarkiequote liegt nun bei 36%) was eine Ersparnis bei einem Kilowattstundenpreis bei derzeit 27,16 Cents von 26,96 Euro ergibt. Den Rest, also 231,66kwh an Strom wurden für 0,123 Cents verkauft (die Eigenverbrauchsquote = 30%) was letztendlich 28,49 Euro an Einnahmen durch den Stromverkauf bedeutet. Auch wenn dieser März kein solarer Knaller-Monat wurde, darf man zufrieden sein...
Nun schauen wir uns mal die finanziellen Ergebnisse für das laufende vierte Dach-PV Produktionsjahr genauer an...
Und kommen wir zur Auflistung fuer das laufende Produktionsjahr April 2020 -April 2021:
-April: 61,51 Euro Gewinn durch Verkauf und Einsparung durch Eigenverbrauch 23,58 Euro: Summe 85,09 Euro
-Mai: 61,79 Euro Gewinn durch Verkauf und Einsparung durch Eigenverbrauch 27,33 Euro: Summe 89,12 Euro
-Juni: 60,22 Euro Gewinn durch Verkauf und Einsparung durch Eigenverbrauch 26,52 Euro: Summe 86,74 Euro
-Juli: 46,78 Euro Gewinn durch den Verkauf und Einsparung durch Eigenverbrauch 29.87 Euro: Summe 76,65 Euro
-August: 49,27 Euro Gewinn durch den Verkauf und Einsparung durch Eigenverbrauch 23.30 Euro: Summe 72,57 Euro
-September: 39,72 Euro Gewinn durch den Verkauf und Einsparung durch Eigenverbrauch 20,77 Euro: Summe 60,49 Euro
-Oktober: 15,62 Euro Gewinn durch den Verkauf und Einsparung durch Eigenverbrauch 17,72 Euro: Summe 33,34 Euro
-November: 8,33 Euro Gewinn durch den Verkauf und Einsparung durch Eigenverbrauch 12,13 Euro: Summe 20,46 Euro
-Dezember: 1,79 Euro Gewinn durch den Verkauf und Einsparung durch Eigenverbrauch 6,27 Euro: Summe 8,06 Euro
-Januar: 4,61 Euro Gewinn durch den Verkauf und Einsparung durch Eigenverbrauch 10,15 Euro: Summe 14,76 Euro
-Februar: 11,02 Euro Gewinn durch den Verkauf und Einsparung durch Eigenverbrauch 27,16 Euro: Summe 38,18 Euro
-Maerz: 26,96 Euro Gewinn durch den Verkauf und Einsparung durch Eigenverbrauch 28,49 Euro: Summe 55.45 Euro
Summe nach nun 4 solaren Produktions-Jahren: 640,81 Euro
Summe gesamt seit 03 April 2017:
-602,64 Euro (1 April 2017- 1 April 2018)
-660,94 Euro (1 April 2018 -1 April 2019)
-606,47 Euro (1 April 2019 -1 April 2020)
-640,81 Euro (1 April 2020 -1 April 2021)= SUMME: 2510,86 Euro.
Die kleine 4,2kwp Dachanlage hat nun mit diesem abgelaufenen Monat in genau 4 Produktions-Jahren das zweitbeste Jahresergebnis hingelegt. Also Silber auf dem solaren Treppchen! Es fehlte nicht wirklich viel, für einen neuen Rekord um das Traumjahr 2018 zu toppen. Man muss also sehr zufrieden sein was die Anlage in den letzten 4 Jahren resp. 48 Monaten vom Dach geschaufelt hat...
Es wurden in den letzten 4 Jahren satte 12230kwh ins Netz eingespeisst also verkauft; 6559kwh an Strom aus dem Netz zugekauft (= nur 1639kwh Strombezug für ein Einfamilienhaus mit mehreren Personen und 3 Etagen pro Jahr) und zusätzlich noch ca. 3500kwh an Strom vom Dach-Solarstrom selbst verbraucht. Alles läuft exakt nach Plan, denn nun kann man immer verlässlichere stimmende Hochrechnungen durchführen. D.h. die Anlage wird sich in exakt 10,5 Jahren armortisieren (im Vorsteuer-Modell) resp. nach 12,5 Jahren falls man die Vorsteuer nicht gezogen hat. Das korrespondiert auch mit meinen ersten sehr vorsichtigen Schätzungen von vor ein paar Jahren, welche ich hier in diesem Thread konservativ errechnet hatte.
Wer nun wissen moechte was die Anlagen (4,2kwp und 200Watt Insel-Solaranlage) aktuell treiben, kann 3 Zeilen weiter unten, auf die 24/7 LIVE-Daten beider Anlagen klicken!
4200 Watt Dachanlage:
Hier die Links mit den LIVE-Daten samt Jahresvergleich (Start 03.04.2017):
Anlage-Komplett (24/7 LIVE-DATEN & Jahresvergleich mit allen Erträgen): https://goo.gl/WNyaZk
200 Watt Insel-Solaranlage (Nutzername: Forum; Passwort:Forum. Unter HOME dann auf PERLES INSEL-SOLARANLAGE klicken)
Hier die Links mit den LIVE-Daten samt Historie (Installation: 10/2016 und Data Logging-Start 22.02.2018):
Anlage-Komplett (24/7 LIVE-DATEN): https://goo.gl/iiMfSU
- Michael
- Beiträge: 5670
- Registriert: Fr 23. Jul 2010, 01:48
- Wohnort: Schleswig-Holstein
- Kontaktdaten:
Dach-PV & Insel-Solaranlage: April-2021
Donnerstag, der 01.04.2021 bis einschliesslich Freitag, der 30.04.2021:
Wettersituation: Dieser April 2021 im frischen fünften Betriebsjahr der PV-Anlage kann Wetterseitig durchaus als sehr Sonnig und schön gewertet werden. Die ersten 11 Tage Anfang dieses Aprils waren durchwachsen und weniger schön, aber dann drehte der April richtig auf und die Sonne strahlte vom blauen Himmel. Also ein unterm Strich sehr schöner Wettermonat. Aber schaut selbst auf den Screenshot:
Die kleine 200 Watt Insel-Solaranlage: Die kleine 200 Watt Power und 200Ah Batterie Insel-Solaranlage lief wie zu erwarten mal wieder rund und es gab keinerlei Auffälligkeiten. Ja, das kennen wir ja schon von den letzten 5 Jahren. Zwischen März und Oktober erhält die Anlage so dermassen viel Energie das schon gegen Mittag wo die Panel gerade die ersten Sonnenstrahlen treffen, der verbrauchte Strom der letzten 24 Stunden wieder in den Akkus aufgefüllt ist und die Anlage dann 90% des Tages den produzierten Strom vernichtet. Auch der neue verbaute 100Ah Akku Devine 100Ah Akku arbeitet grundsolide und der nun 5 Jahre alter Winner 100Ah Akku schlägt sich auch noch Tapfer. Eigentlich müsste dieser bald "fertig" und verschlissen sein. Aber noch scheint alles zu laufen und solange der WINNER keine grossen Schwächen zeigt wird dieser aber weiter genutzt. Hier mal ein Screenshot von der Inselanlage und diesem 2021 April-Einsatz:
Hier die 4.2kwp Photovoltaik-Anlage auf dem Dach: Jetzt kommen wir aber zu spanneden Teil, der 4,2kwp (4200 Watt) Dach Solar Anlage. Die ersten 11 Tage sah es dort nicht sonderlich gut aus (siehe Wetterbeschreibung oben). Aber dann drehte die Dachanlage auf und produzierte Strom das es nur eine wahre Freude ist. Die durchschnittliche Ertragserwartung für diesen April lag bei 375,71kwh und erzeugt wurden in diesem Monat sehr gute 500,22kwh (nur die Jahre 2019 & 2020 waren besser!). Also ein ungeplantes Produktions-Plus von sehr guten 33% über der durchschnittlichen Ertragserwartung. Aber schaut es Euch einfach mal selbst an:
Wie immer rechnen wir wie nun das Betriebswirtschaftliche Ergebnis für diesen Monat aus. Also wieder wie jeden Monat die ZAHLEN; DATEN & FAKTEN bearbeiten. Vom Dach kamen 500,22kwh. Der Stromzukauf von den Stadtwerken lag in diesem April beinur noch 127,27kwh was nun deutlich unter dem März-Niveau liegt, welche bei 27,16 Cents pro Kilowattstunde meines Ökostrom-Tarifes ca. 34,57 Euro Strom Einkaufskosten bedeutet. Von den produzierten 550,22kwh habe ich selbst 107,08kwh verbraucht (die Autarkiequote lag bei sehr guten 46%) was eine Ersparnis bei einem Kilowattstundenpreis bei derzeit 27,16 Cents von 29,08 Euro ergibt. Den Rest, also 393,14kwh an Strom wurden für 0,123 Cents verkauft (die Eigenverbrauchsquote = 21%) was letztendlich 48,36 Euro an Einnahmen durch den Stromverkauf bedeutet. Ein solider wie ich finde sehr guter PV-Monat...
Nun schauen wir uns mal die finanziellen Ergebnisse für das laufende fünfte Dach-PV Produktionsjahr genauer an...
Und kommen wir zur Auflistung fuer das laufende Produktionsjahr April 2021 -April 2022:
-April: 48,36 Euro Gewinn durch Verkauf und Einsparung durch Eigenverbrauch 29,08 Euro: Summe 77,44 Euro
Summe nach nun 1 Produktions-Monat im fünften Produktionsjahr: 77,44 Euro
Summe gesamt seit 03 April 2017:
-602,64 Euro (1 April 2017- 1 April 2018)
-660,94 Euro (1 April 2018 -1 April 2019)
-606,47 Euro (1 April 2019 -1 April 2020)
-640,81 Euro (1 April 2020 -1 April 2021)
- 77,44 Euro (1 April 2021 - 1 April 2022)= SUMME: 2588,30 Euro.
Das nun frische 5te Produktionsjahr läuft vielversprechend mit einem soliden ungeplanten Ertragsplus an und man darf gespannt sein wie sich dieses Jahr entwickeln wird!
Wer nun wissen moechte was die Anlagen (4,2kwp und 200Watt Insel-Solaranlage) aktuell treiben, kann 3 Zeilen weiter unten, auf die 24/7 LIVE-Daten beider Anlagen klicken!
4200 Watt Dachanlage:
Hier die Links mit den LIVE-Daten samt Jahresvergleich (Start 03.04.2017):
Anlage-Komplett (24/7 LIVE-DATEN & Jahresvergleich mit allen Erträgen): https://goo.gl/WNyaZk
200 Watt Insel-Solaranlage (Nutzername: Forum; Passwort:Forum. Unter HOME dann auf PERLES INSEL-SOLARANLAGE klicken)
Hier die Links mit den LIVE-Daten samt Historie (Installation: 10/2016 und Data Logging-Start 22.02.2018):
Anlage-Komplett (24/7 LIVE-DATEN): https://goo.gl/iiMfSU
Wettersituation: Dieser April 2021 im frischen fünften Betriebsjahr der PV-Anlage kann Wetterseitig durchaus als sehr Sonnig und schön gewertet werden. Die ersten 11 Tage Anfang dieses Aprils waren durchwachsen und weniger schön, aber dann drehte der April richtig auf und die Sonne strahlte vom blauen Himmel. Also ein unterm Strich sehr schöner Wettermonat. Aber schaut selbst auf den Screenshot:
Die kleine 200 Watt Insel-Solaranlage: Die kleine 200 Watt Power und 200Ah Batterie Insel-Solaranlage lief wie zu erwarten mal wieder rund und es gab keinerlei Auffälligkeiten. Ja, das kennen wir ja schon von den letzten 5 Jahren. Zwischen März und Oktober erhält die Anlage so dermassen viel Energie das schon gegen Mittag wo die Panel gerade die ersten Sonnenstrahlen treffen, der verbrauchte Strom der letzten 24 Stunden wieder in den Akkus aufgefüllt ist und die Anlage dann 90% des Tages den produzierten Strom vernichtet. Auch der neue verbaute 100Ah Akku Devine 100Ah Akku arbeitet grundsolide und der nun 5 Jahre alter Winner 100Ah Akku schlägt sich auch noch Tapfer. Eigentlich müsste dieser bald "fertig" und verschlissen sein. Aber noch scheint alles zu laufen und solange der WINNER keine grossen Schwächen zeigt wird dieser aber weiter genutzt. Hier mal ein Screenshot von der Inselanlage und diesem 2021 April-Einsatz:
Hier die 4.2kwp Photovoltaik-Anlage auf dem Dach: Jetzt kommen wir aber zu spanneden Teil, der 4,2kwp (4200 Watt) Dach Solar Anlage. Die ersten 11 Tage sah es dort nicht sonderlich gut aus (siehe Wetterbeschreibung oben). Aber dann drehte die Dachanlage auf und produzierte Strom das es nur eine wahre Freude ist. Die durchschnittliche Ertragserwartung für diesen April lag bei 375,71kwh und erzeugt wurden in diesem Monat sehr gute 500,22kwh (nur die Jahre 2019 & 2020 waren besser!). Also ein ungeplantes Produktions-Plus von sehr guten 33% über der durchschnittlichen Ertragserwartung. Aber schaut es Euch einfach mal selbst an:
Wie immer rechnen wir wie nun das Betriebswirtschaftliche Ergebnis für diesen Monat aus. Also wieder wie jeden Monat die ZAHLEN; DATEN & FAKTEN bearbeiten. Vom Dach kamen 500,22kwh. Der Stromzukauf von den Stadtwerken lag in diesem April beinur noch 127,27kwh was nun deutlich unter dem März-Niveau liegt, welche bei 27,16 Cents pro Kilowattstunde meines Ökostrom-Tarifes ca. 34,57 Euro Strom Einkaufskosten bedeutet. Von den produzierten 550,22kwh habe ich selbst 107,08kwh verbraucht (die Autarkiequote lag bei sehr guten 46%) was eine Ersparnis bei einem Kilowattstundenpreis bei derzeit 27,16 Cents von 29,08 Euro ergibt. Den Rest, also 393,14kwh an Strom wurden für 0,123 Cents verkauft (die Eigenverbrauchsquote = 21%) was letztendlich 48,36 Euro an Einnahmen durch den Stromverkauf bedeutet. Ein solider wie ich finde sehr guter PV-Monat...
Nun schauen wir uns mal die finanziellen Ergebnisse für das laufende fünfte Dach-PV Produktionsjahr genauer an...
Und kommen wir zur Auflistung fuer das laufende Produktionsjahr April 2021 -April 2022:
-April: 48,36 Euro Gewinn durch Verkauf und Einsparung durch Eigenverbrauch 29,08 Euro: Summe 77,44 Euro
Summe nach nun 1 Produktions-Monat im fünften Produktionsjahr: 77,44 Euro
Summe gesamt seit 03 April 2017:
-602,64 Euro (1 April 2017- 1 April 2018)
-660,94 Euro (1 April 2018 -1 April 2019)
-606,47 Euro (1 April 2019 -1 April 2020)
-640,81 Euro (1 April 2020 -1 April 2021)
- 77,44 Euro (1 April 2021 - 1 April 2022)= SUMME: 2588,30 Euro.
Das nun frische 5te Produktionsjahr läuft vielversprechend mit einem soliden ungeplanten Ertragsplus an und man darf gespannt sein wie sich dieses Jahr entwickeln wird!
Wer nun wissen moechte was die Anlagen (4,2kwp und 200Watt Insel-Solaranlage) aktuell treiben, kann 3 Zeilen weiter unten, auf die 24/7 LIVE-Daten beider Anlagen klicken!
4200 Watt Dachanlage:
Hier die Links mit den LIVE-Daten samt Jahresvergleich (Start 03.04.2017):
Anlage-Komplett (24/7 LIVE-DATEN & Jahresvergleich mit allen Erträgen): https://goo.gl/WNyaZk
200 Watt Insel-Solaranlage (Nutzername: Forum; Passwort:Forum. Unter HOME dann auf PERLES INSEL-SOLARANLAGE klicken)
Hier die Links mit den LIVE-Daten samt Historie (Installation: 10/2016 und Data Logging-Start 22.02.2018):
Anlage-Komplett (24/7 LIVE-DATEN): https://goo.gl/iiMfSU
- Michael
- Beiträge: 5670
- Registriert: Fr 23. Jul 2010, 01:48
- Wohnort: Schleswig-Holstein
- Kontaktdaten:
Dach-PV & Insel-Solaranlage: Mai-2021
Samstag, der 01.05.2021 bis einschliesslich Montag, der 31.05.2021:
Wettersituation: Dieser Mai 2021 kann Wetterseitig wahrlich nicht wirklich Punkten. Die ersten 2 Mai-Wochen waren sehr regnerisch und oft trübe also extrem durchwachsen. Ab der dritten Woche stabilisierte sich die Wettersituation um dann in der letzten Woche deutlich freundlicher also sonniger zu werden. Also ein unterm Strich eher unterdurchschnittler Mai mit rel. wenig Sonne also schönem Wetter. Aber schaut selbst auf den Screenshot:
Die kleine 200 Watt Insel-Solaranlage: Wir ihr nun vielleicht schon erwartet, könnte ich schreiben das die Insel-Solaranlage absolut keine Probleme mit dem Wetter hatte. Denn die Anlage lief wie zu erwarten mal wieder rund und es gab bis auf eine Kleinigkeit keinerlei Auffälligkeiten. Irgendwie hatte sich mein Raspberry PI Datenlogger zwischen dem 11.05 und 16.05 aufgehängt resp. liessen sich keine Daten aus dem EPEVER Solar-Regler ziehen. Ein kleiner manueller Reset (alles vom Batterie-Strom kutrz trennen) und das Blockade war wieder behoben. Da solche BLACKOUTS fast gar nicht vorkommen, hinterfrage ich das warum nicht. Vielleicht stand der Mond im 5ten Haus uns der Raspberry Pi resp. Solarregler klopfte an die 1te Tür. Jedenfalls kam Ertragsseitig mehr als genug Energie von den beiden Solarpaneln um die beiden Akkus RUCKZUCK wieder auf 100% zu bringen. Hier mal ein Screenshot von der Inselanlage und diesem 2021 Mai-Einsatz:
Hier die 4.2kwp Photovoltaik-Anlage auf dem Dach: Jetzt kommen wir aber zu spanneden Teil, der 4,2kwp (4200 Watt) Dach Solar Anlage. Die ersten 22 Tage sah es so aus, als wenn dieser Mai nicht mal die Ertragserwartung von 425,32kwh erreichen wird. Wie schon oben im Wetter-Update geschrieben klarte das Wetter bei immer länger werdenden Tagen in den letzten 9 Tagen deutlich auf und die letzten 3 Tage knallte die Sonne sommerlich vom Himmel. Die durchschnittliche Ertragserwartung für diesen April lag bei 425,32kwh und tatsächlich erzeugt wurden in diesem Monat 452,53kwh. Das ist das in den letzten 5 Jahren schlechteste Ertragsergebnis ( zur Erinnerung, im Mai 2018 kamen >700kwh vom Dach) für einen Mai. Dennoch konnten durch die letzten 3 Sonnentage im Mai das durchschnittliche Ertragsergebnis leicht getoppt werden. Also ein ungeplantes Produktions-Plus von 6,34% über der durchschnittlichen Ertragserwartung. Aber schaut es Euch das Ertrags-Desaster einfach mal selbst ganz genau an:
Wie immer rechnen wir wie nun das Betriebswirtschaftliche Ergebnis für diesen Monat nun genau aus. Also wieder wie jeden Monat die ZAHLEN; DATEN & FAKTEN bearbeiten. Vom Dach kamen 452,53kwh. Der Stromzukauf von den Stadtwerken lag in diesem Mai bei 117,75kwh, welche bei 27,16 Cents pro Kilowattstunde meines Ökostrom-Tarifes ca. 31,98 Euro Strom Einkaufskosten bedeutet. Von den produzierten 452,53kwh habe ich selbst 111,97kwh verbraucht (die Autarkiequote lag bei sehr guten 49%) was eine Ersparnis bei einem Kilowattstundenpreis bei derzeit 27,16 Cents von 30,41 Euro ergibt. Den Rest, also 340,56kwh an Strom wurden für 0,123 Cents verkauft (die Eigenverbrauchsquote = 25%) was letztendlich 41,89 Euro an Einnahmen durch den Stromverkauf bedeutet. Das schlechte Wetter spiegelt anschaulich die durchwachsene schlechte Betriebswirtschaftliche Ertragssituation wider...
Nun schauen wir uns mal die finanziellen Ergebnisse für das laufende fünfte Dach-PV Produktionsjahr genauer an...
Und kommen wir zur Auflistung fuer das laufende Produktionsjahr April 2021 -April 2022:
-April: 48,36 Euro Gewinn durch Verkauf und Einsparung durch Eigenverbrauch 29,08 Euro: Summe 77,44 Euro
-Mai: 41,89 Euro Gewinn durch Verkauf und Einsparung durch Eigenverbrauch 27,16 Euro: Summe 69,05 Euro
Summe nach nun 2 Produktions-Monaten im fünften Produktionsjahr: 146,49 Euro
Summe gesamt seit 03 April 2017:
-602,64 Euro (1 April 2017- 1 April 2018)
-660,94 Euro (1 April 2018 -1 April 2019)
-606,47 Euro (1 April 2019 -1 April 2020)
-640,81 Euro (1 April 2020 -1 April 2021)
-146,49 Euro (1 April 2021 - 1 April 2022)= SUMME: 2657,35 Euro.
Das nun frische 5te Produktionsjahr läuft nach wie vor vielversprechend mit einem soliden ungeplanten Ertragsplus an auch wenn der Mai ein Reinfall war. Man darf dennoch sehr gespannt sein, wie sich dieses Jahr entwickeln wird! Da dieser Mai allerdings einer der ERTRAGSSTARKEN Monate ist, schmerzt diese Under-Performance schwer, denn ein neues Rekordjahr ist somit fast schon vom Tisch. Wenn OKTOBER; NOVEMBER; DEZEMBER; JANUAR oder FEBRUAR schlecht laufen ist das egal. Aber zwischen März und September muss es einfach rund laufen um neue Produktions-Rekorde zu knacken. Zugegeben die Anlage hat 2018 & 2020 richtige Cash Pfunde vorgelegt an dem sich alle weitere Jahre messen müssen. Auch weitere Faktoren wie der erhöhter Eigenverbrauch z.B. durch eine WALLBOX und E-Auto werden ab nächsten Monat zum tragen kommen. D.h. das betriebswirtschaftliche Ergebnis hängt nicht nur an der Sonnenenergie welche vom Dach fliesst, sondern auch ob man diese zu einem festen Preis einspeisst oder selbst verbraucht. Denn beim Eigenverbrauch verzichtet man zwar auf 12,3 Cents pro Kilowattstunde, spart aber bei der Differenz zum Bezugsstrom. D.h. jede selbst verbrauchte Kilowattstunde (27,16 Cents Bezug minus 12,3 Cents Vergütung) spuehlt 14,86 Cents zusätzlich in die Kasse. Ob und wie heftig sich das auswirken wird, werden wir dieses Jahr ab Juni zum ersten mal erleben. Es bleibt also Spannend!
Wer nun wissen moechte was die Anlagen (4,2kwp und 200Watt Insel-Solaranlage) aktuell treiben, kann 3 Zeilen weiter unten, auf die 24/7 LIVE-Daten beider Anlagen klicken!
4200 Watt Dachanlage:
Hier die Links mit den LIVE-Daten samt Jahresvergleich (Start 03.04.2017):
Anlage-Komplett (24/7 LIVE-DATEN & Jahresvergleich mit allen Erträgen): https://goo.gl/WNyaZk
200 Watt Insel-Solaranlage (Nutzername: Forum; Passwort:Forum. Unter HOME dann auf PERLES INSEL-SOLARANLAGE klicken)
Hier die Links mit den LIVE-Daten samt Historie (Installation: 10/2016 und Data Logging-Start 22.02.2018):
Anlage-Komplett (24/7 LIVE-DATEN): https://goo.gl/iiMfSU
Wettersituation: Dieser Mai 2021 kann Wetterseitig wahrlich nicht wirklich Punkten. Die ersten 2 Mai-Wochen waren sehr regnerisch und oft trübe also extrem durchwachsen. Ab der dritten Woche stabilisierte sich die Wettersituation um dann in der letzten Woche deutlich freundlicher also sonniger zu werden. Also ein unterm Strich eher unterdurchschnittler Mai mit rel. wenig Sonne also schönem Wetter. Aber schaut selbst auf den Screenshot:
Die kleine 200 Watt Insel-Solaranlage: Wir ihr nun vielleicht schon erwartet, könnte ich schreiben das die Insel-Solaranlage absolut keine Probleme mit dem Wetter hatte. Denn die Anlage lief wie zu erwarten mal wieder rund und es gab bis auf eine Kleinigkeit keinerlei Auffälligkeiten. Irgendwie hatte sich mein Raspberry PI Datenlogger zwischen dem 11.05 und 16.05 aufgehängt resp. liessen sich keine Daten aus dem EPEVER Solar-Regler ziehen. Ein kleiner manueller Reset (alles vom Batterie-Strom kutrz trennen) und das Blockade war wieder behoben. Da solche BLACKOUTS fast gar nicht vorkommen, hinterfrage ich das warum nicht. Vielleicht stand der Mond im 5ten Haus uns der Raspberry Pi resp. Solarregler klopfte an die 1te Tür. Jedenfalls kam Ertragsseitig mehr als genug Energie von den beiden Solarpaneln um die beiden Akkus RUCKZUCK wieder auf 100% zu bringen. Hier mal ein Screenshot von der Inselanlage und diesem 2021 Mai-Einsatz:
Hier die 4.2kwp Photovoltaik-Anlage auf dem Dach: Jetzt kommen wir aber zu spanneden Teil, der 4,2kwp (4200 Watt) Dach Solar Anlage. Die ersten 22 Tage sah es so aus, als wenn dieser Mai nicht mal die Ertragserwartung von 425,32kwh erreichen wird. Wie schon oben im Wetter-Update geschrieben klarte das Wetter bei immer länger werdenden Tagen in den letzten 9 Tagen deutlich auf und die letzten 3 Tage knallte die Sonne sommerlich vom Himmel. Die durchschnittliche Ertragserwartung für diesen April lag bei 425,32kwh und tatsächlich erzeugt wurden in diesem Monat 452,53kwh. Das ist das in den letzten 5 Jahren schlechteste Ertragsergebnis ( zur Erinnerung, im Mai 2018 kamen >700kwh vom Dach) für einen Mai. Dennoch konnten durch die letzten 3 Sonnentage im Mai das durchschnittliche Ertragsergebnis leicht getoppt werden. Also ein ungeplantes Produktions-Plus von 6,34% über der durchschnittlichen Ertragserwartung. Aber schaut es Euch das Ertrags-Desaster einfach mal selbst ganz genau an:
Wie immer rechnen wir wie nun das Betriebswirtschaftliche Ergebnis für diesen Monat nun genau aus. Also wieder wie jeden Monat die ZAHLEN; DATEN & FAKTEN bearbeiten. Vom Dach kamen 452,53kwh. Der Stromzukauf von den Stadtwerken lag in diesem Mai bei 117,75kwh, welche bei 27,16 Cents pro Kilowattstunde meines Ökostrom-Tarifes ca. 31,98 Euro Strom Einkaufskosten bedeutet. Von den produzierten 452,53kwh habe ich selbst 111,97kwh verbraucht (die Autarkiequote lag bei sehr guten 49%) was eine Ersparnis bei einem Kilowattstundenpreis bei derzeit 27,16 Cents von 30,41 Euro ergibt. Den Rest, also 340,56kwh an Strom wurden für 0,123 Cents verkauft (die Eigenverbrauchsquote = 25%) was letztendlich 41,89 Euro an Einnahmen durch den Stromverkauf bedeutet. Das schlechte Wetter spiegelt anschaulich die durchwachsene schlechte Betriebswirtschaftliche Ertragssituation wider...
Nun schauen wir uns mal die finanziellen Ergebnisse für das laufende fünfte Dach-PV Produktionsjahr genauer an...
Und kommen wir zur Auflistung fuer das laufende Produktionsjahr April 2021 -April 2022:
-April: 48,36 Euro Gewinn durch Verkauf und Einsparung durch Eigenverbrauch 29,08 Euro: Summe 77,44 Euro
-Mai: 41,89 Euro Gewinn durch Verkauf und Einsparung durch Eigenverbrauch 27,16 Euro: Summe 69,05 Euro
Summe nach nun 2 Produktions-Monaten im fünften Produktionsjahr: 146,49 Euro
Summe gesamt seit 03 April 2017:
-602,64 Euro (1 April 2017- 1 April 2018)
-660,94 Euro (1 April 2018 -1 April 2019)
-606,47 Euro (1 April 2019 -1 April 2020)
-640,81 Euro (1 April 2020 -1 April 2021)
-146,49 Euro (1 April 2021 - 1 April 2022)= SUMME: 2657,35 Euro.
Das nun frische 5te Produktionsjahr läuft nach wie vor vielversprechend mit einem soliden ungeplanten Ertragsplus an auch wenn der Mai ein Reinfall war. Man darf dennoch sehr gespannt sein, wie sich dieses Jahr entwickeln wird! Da dieser Mai allerdings einer der ERTRAGSSTARKEN Monate ist, schmerzt diese Under-Performance schwer, denn ein neues Rekordjahr ist somit fast schon vom Tisch. Wenn OKTOBER; NOVEMBER; DEZEMBER; JANUAR oder FEBRUAR schlecht laufen ist das egal. Aber zwischen März und September muss es einfach rund laufen um neue Produktions-Rekorde zu knacken. Zugegeben die Anlage hat 2018 & 2020 richtige Cash Pfunde vorgelegt an dem sich alle weitere Jahre messen müssen. Auch weitere Faktoren wie der erhöhter Eigenverbrauch z.B. durch eine WALLBOX und E-Auto werden ab nächsten Monat zum tragen kommen. D.h. das betriebswirtschaftliche Ergebnis hängt nicht nur an der Sonnenenergie welche vom Dach fliesst, sondern auch ob man diese zu einem festen Preis einspeisst oder selbst verbraucht. Denn beim Eigenverbrauch verzichtet man zwar auf 12,3 Cents pro Kilowattstunde, spart aber bei der Differenz zum Bezugsstrom. D.h. jede selbst verbrauchte Kilowattstunde (27,16 Cents Bezug minus 12,3 Cents Vergütung) spuehlt 14,86 Cents zusätzlich in die Kasse. Ob und wie heftig sich das auswirken wird, werden wir dieses Jahr ab Juni zum ersten mal erleben. Es bleibt also Spannend!
Wer nun wissen moechte was die Anlagen (4,2kwp und 200Watt Insel-Solaranlage) aktuell treiben, kann 3 Zeilen weiter unten, auf die 24/7 LIVE-Daten beider Anlagen klicken!
4200 Watt Dachanlage:
Hier die Links mit den LIVE-Daten samt Jahresvergleich (Start 03.04.2017):
Anlage-Komplett (24/7 LIVE-DATEN & Jahresvergleich mit allen Erträgen): https://goo.gl/WNyaZk
200 Watt Insel-Solaranlage (Nutzername: Forum; Passwort:Forum. Unter HOME dann auf PERLES INSEL-SOLARANLAGE klicken)
Hier die Links mit den LIVE-Daten samt Historie (Installation: 10/2016 und Data Logging-Start 22.02.2018):
Anlage-Komplett (24/7 LIVE-DATEN): https://goo.gl/iiMfSU
- Michael
- Beiträge: 5670
- Registriert: Fr 23. Jul 2010, 01:48
- Wohnort: Schleswig-Holstein
- Kontaktdaten:
Dach-PV & Insel-Solaranlage: Juni-2021
Dienstag, der 01.06.2021 bis einschliesslich Mittwoch, der 30.06.2021:
Wettersituation: Dieser Juni 2021 zeigte sich von seiner wetterseitigen Schokoladenseite. Von den 30 vorhandenen Juni-Tagen gab es lediglich 7 Regentage; 3 durchwachsene Tage und schliesslich satte 20 Tage knallte die Sonne unbekümmert vom Himmelszelt und heizte den Menschen auch temperaturseitig brutal ein. Ein toller wenn auch etwas zu heisser Monat der den Kielern hier im hohen Norden Sommerlaune garantierte. Auch für die vielen Urlauber hier in und um Kiel war dieser Monat ganz sicher grosse Spitzenklasse! Glaubt Ihr nicht? Schaut mal auf die solaren Screenshot:
Die kleine 200 Watt Insel-Solaranlage: Die kleine 200 Watt Insel-Solaranlage lief natürlich wie nicht viel anders zu erwarten rund und es gab keinerlei Auffälligkeiten. Ertragsseitig kam mehr als genug Energie von den beiden Solarpaneln um die beiden 100Ah 12 Volt Akkus RUCKZUCK schon gegen Mittag wieder auf 100% Kapazität zu bringen. Aber dieses Verhalten kennen wir schon seit Jahren, denn der Überschuss welcher vom Himmel fällt ist gigantisch. Die Anlage braucht nur 2 Stunden um den Verbrauch der extrem kurzen Nächte inform von den Paneln gefischten 270wh bei einem Verbrauch von 180wh nachzutanken. Auch die beiden Komplett Backups (16GB SD-Karte) des an dem System hängenden Raspberry Pi liefen wie eigentlich seit Jahren problemlos. Das dieser Juni brutal heiss war bemerkte ich an den beiden Kühllüftern die im System hinten und Nachmittags bei brutaler Hitze im Schuppen automatisch ansprangen und in den Solarregler (der 90% des Tages nur damit beschäftigt ist den Produzierten STROM zu vernichten) frische Luft schaufelten. Hier mal ein Screenshot von der Inselanlage:
Hier die 4.2kwp Photovoltaik-Anlage auf dem Dach: Jetzt kommen wir aber zu spanneden Teil, der kleinen 4,2kwp (4200 Watt) Dach Solar Anlage. Wie nicht viel anders zu erwarten hat die Dach-PV Anlage ganze arbeit geleistet. Die durchschnittliche Ertragserwartung für diesen Juni lag bei 419,29kwh und tatsächlich erzeugt wurden in diesem Monat sensationelle 580,19kwh. Das ist das von 5 Juni-Monaten zweitbeste Ergebnis und fast wäre es zu einem neuen Juni-Rekard gekommen wenn es die letzten beiden Juni-Tage nicht geregnet hätte. Also ein ungeplantes Produktions-Plus von wirklich beeindruckenden 38,37% über der durchschnittlichen Ertragserwartung. Auch hier schaut Euch das Produktions-Feuerwerk einfach mal selbst ganz genau an:
Mitte Juni wurde zudem von meinem Elektromeister die anfang Februar 2021 bestellte ZAPPI WALLBOX installiert. Die HUB Installation (mittels Ethernet Homeplugs) plus der Zappi-Konfiguration habe ich dann durchgeführt, da dem Elektriker diesbezüglich die Erfahrung fehlte (denn es war die erste Zappi die er installiert hat). Diese Wallbox funktioniert perfekt und schaufelt mit deren Messwerten der 3 Phasen im Haus den PV-Überschluss sicher und solide in mein Kona-Electric E-Auto. Allerdings erkennt das SMA Energy-Meter ( aufgrund der 3 Phasen-Zappi Installation ) nicht, dass Strom ins Auto umgeleitet wird. Soll heissen, der zu verkaufende Ueberschluss wird von SMA und dessen Energie Meter als EXPORT dargestellt welcher vergütet wird. Auch dann, wenn dieser von der Zappi automatisch in das E-Auto umgeleitet wird. Die Zappi protokolliert allerdings sehr genau die in den Wagen umgeleitete Energie:
Diese vom SMA als Netzeinspeisung erfasste Energie muss nun mit der von der Zappi gemessenen und genutzten Energie (ins E-Auto umgeleiteten) entsprechend reduziert werden. In obigen Beispiel also 29,11kwh die NICHT verkauft wurden, sondern als zusaetzlicher grüner PV Strom dem Eigenverbrauch angerechnet werden muss! Und diese 29,11kwh muss auch von der Netzeinspeisung angezogen werden...
Wie immer rechnen wir wie nun das Betriebswirtschaftliche Ergebnis mit dem neuen Faktor E-Auto für diesen Monat genau aus. Also wieder wie jeden Monat die ZAHLEN; DATEN & FAKTEN bearbeiten. Vom Dach kamen 580,19kwh. Der Stromzukauf von den Stadtwerken lag in diesem Juni bei 89,90kwh, welche bei 27,16 Cents pro Kilowattstunde meines Ökostrom-Tarifes ca. 24,42 Euro Strom Einkaufskosten bedeutet. Von den produzierten 580,19kwh habe ich selbst 110,11kwh plus 29,11kwh für das E-Auto also in Summe 139,22kwh verbraucht (die Autarkiequote lag somit bei extrem guten 69,61% was ein neuer Rekord darstellt!) was eine Ersparnis bei einem Kilowattstundenpreis von derzeit 27,16 Cents exakt 37,81 Euro ergibt. Den Rest, also 470,08kwh minus 29,11kwh (E-Auto)= 440,97kwh an Strom wurden für 0,123 Cents ins Netz abverkauft (die Eigenverbrauchsquote liegt bei 24% was für ein Juni auch ein neuer Rekord ist!) was letztendlich 54,24 Euro an Einnahmen durch den Stromverkauf bedeutet.
Nun schauen wir uns mal die finanziellen Ergebnisse für das laufende fünfte Dach-PV Produktionsjahr genauer an...
Und kommen wir zur Auflistung fuer das laufende Produktionsjahr April 2021 -April 2022:
-April: 48,36 Euro Gewinn durch Verkauf und Einsparung durch Eigenverbrauch 29,08 Euro: Summe 77,44 Euro
-Mai: 41,89 Euro Gewinn durch Verkauf und Einsparung durch Eigenverbrauch 27,16 Euro: Summe 69,05 Euro
-Juni: 54,24 Euro Gewinn durch Verkauf und Einsparung durch Eigenverbrauch 37,81 Euro: Summe 92,05 Euro
Summe nach nun 3 Produktions-Monaten im fünften Produktionsjahr: 238,54 Euro
Summe gesamt seit 03 April 2017:
-602,64 Euro (1 April 2017- 1 April 2018)
-660,94 Euro (1 April 2018 -1 April 2019)
-606,47 Euro (1 April 2019 -1 April 2020)
-640,81 Euro (1 April 2020 -1 April 2021)
-238,54 Euro (1 April 2021 - 1 April 2022)= SUMME: 2749,40 Euro.
Das 5te Produktionsjahr resp. der 3te Monat läuft nach wie vor mit den soliden ungeplanten tollen Ertragsplus. Man darf zudem sehr gespannt sein, wie sich das E-Auto mit dem PV-Überschussladen (was mit der Zappi Wallbox SUPER funktioniert) entwickeln wird! Man sieht schon am Ertragsergebnis für den Juni plus der Autarkiequote (Rekord!) und Eigenverbrauchsqoute (auch Rekord für Juni) welch betriebswirtschaftlicher Sprengstoff in einem E-Auto liegt. Und das obwohl ich nur läppische 29,11kwh in das E-Auto umgeleitet wurden.
D.h. das betriebswirtschaftliche Ergebnis hängt nicht nur an der Sonnenenergie welche vom Dach fliesst ab, sondern auch ob man diese zu einem festen Preis einspeisst oder selbst verbraucht. Denn beim Eigenverbrauch verzichtet man zwar auf 12,3 Cents pro Kilowattstunde, spart aber bei der Differenz zum Bezugsstrom (siehe oben). D.h. jede selbst verbrauchte Kilowattstunde (27,16 Cents Bezug minus 12,3 Cents Vergütung) spuehlt 14,86 Cents zusätzlich als lukratives Plus in die solare Kasse. Und die Zappi Wallbox macht es einem mit dem ECO und noch besser ECO+ Modus wirklich sehr einfach. Kabel an die Wallbox und E-Auto und die Zappi schaufelt den Überschuss vollautomatisch in das E-Auto. Schade das SMA diesen umgeleiteten Strom nicht messen kann. Aber da die Zappi den grünen Strom genau misst kann ich das in obigen Sinne sehr genau und korrekt miteinander verrechnen.
Wer nun wissen moechte was die Anlagen (4,2kwp und 200Watt Insel-Solaranlage) aktuell treiben, kann 3 Zeilen weiter unten, auf die 24/7 LIVE-Daten beider Anlagen klicken!
4200 Watt Dachanlage:
Hier die Links mit den LIVE-Daten samt Jahresvergleich (Start 03.04.2017):
Anlage-Komplett (24/7 LIVE-DATEN & Jahresvergleich mit allen Erträgen): https://goo.gl/WNyaZk
200 Watt Insel-Solaranlage (Nutzername: Forum; Passwort:Forum. Unter HOME dann auf PERLES INSEL-SOLARANLAGE klicken)
Hier die Links mit den LIVE-Daten samt Historie (Installation: 10/2016 und Data Logging-Start 22.02.2018):
Anlage-Komplett (24/7 LIVE-DATEN): https://goo.gl/iiMfSU
Wettersituation: Dieser Juni 2021 zeigte sich von seiner wetterseitigen Schokoladenseite. Von den 30 vorhandenen Juni-Tagen gab es lediglich 7 Regentage; 3 durchwachsene Tage und schliesslich satte 20 Tage knallte die Sonne unbekümmert vom Himmelszelt und heizte den Menschen auch temperaturseitig brutal ein. Ein toller wenn auch etwas zu heisser Monat der den Kielern hier im hohen Norden Sommerlaune garantierte. Auch für die vielen Urlauber hier in und um Kiel war dieser Monat ganz sicher grosse Spitzenklasse! Glaubt Ihr nicht? Schaut mal auf die solaren Screenshot:
Die kleine 200 Watt Insel-Solaranlage: Die kleine 200 Watt Insel-Solaranlage lief natürlich wie nicht viel anders zu erwarten rund und es gab keinerlei Auffälligkeiten. Ertragsseitig kam mehr als genug Energie von den beiden Solarpaneln um die beiden 100Ah 12 Volt Akkus RUCKZUCK schon gegen Mittag wieder auf 100% Kapazität zu bringen. Aber dieses Verhalten kennen wir schon seit Jahren, denn der Überschuss welcher vom Himmel fällt ist gigantisch. Die Anlage braucht nur 2 Stunden um den Verbrauch der extrem kurzen Nächte inform von den Paneln gefischten 270wh bei einem Verbrauch von 180wh nachzutanken. Auch die beiden Komplett Backups (16GB SD-Karte) des an dem System hängenden Raspberry Pi liefen wie eigentlich seit Jahren problemlos. Das dieser Juni brutal heiss war bemerkte ich an den beiden Kühllüftern die im System hinten und Nachmittags bei brutaler Hitze im Schuppen automatisch ansprangen und in den Solarregler (der 90% des Tages nur damit beschäftigt ist den Produzierten STROM zu vernichten) frische Luft schaufelten. Hier mal ein Screenshot von der Inselanlage:
Hier die 4.2kwp Photovoltaik-Anlage auf dem Dach: Jetzt kommen wir aber zu spanneden Teil, der kleinen 4,2kwp (4200 Watt) Dach Solar Anlage. Wie nicht viel anders zu erwarten hat die Dach-PV Anlage ganze arbeit geleistet. Die durchschnittliche Ertragserwartung für diesen Juni lag bei 419,29kwh und tatsächlich erzeugt wurden in diesem Monat sensationelle 580,19kwh. Das ist das von 5 Juni-Monaten zweitbeste Ergebnis und fast wäre es zu einem neuen Juni-Rekard gekommen wenn es die letzten beiden Juni-Tage nicht geregnet hätte. Also ein ungeplantes Produktions-Plus von wirklich beeindruckenden 38,37% über der durchschnittlichen Ertragserwartung. Auch hier schaut Euch das Produktions-Feuerwerk einfach mal selbst ganz genau an:
Mitte Juni wurde zudem von meinem Elektromeister die anfang Februar 2021 bestellte ZAPPI WALLBOX installiert. Die HUB Installation (mittels Ethernet Homeplugs) plus der Zappi-Konfiguration habe ich dann durchgeführt, da dem Elektriker diesbezüglich die Erfahrung fehlte (denn es war die erste Zappi die er installiert hat). Diese Wallbox funktioniert perfekt und schaufelt mit deren Messwerten der 3 Phasen im Haus den PV-Überschluss sicher und solide in mein Kona-Electric E-Auto. Allerdings erkennt das SMA Energy-Meter ( aufgrund der 3 Phasen-Zappi Installation ) nicht, dass Strom ins Auto umgeleitet wird. Soll heissen, der zu verkaufende Ueberschluss wird von SMA und dessen Energie Meter als EXPORT dargestellt welcher vergütet wird. Auch dann, wenn dieser von der Zappi automatisch in das E-Auto umgeleitet wird. Die Zappi protokolliert allerdings sehr genau die in den Wagen umgeleitete Energie:
Diese vom SMA als Netzeinspeisung erfasste Energie muss nun mit der von der Zappi gemessenen und genutzten Energie (ins E-Auto umgeleiteten) entsprechend reduziert werden. In obigen Beispiel also 29,11kwh die NICHT verkauft wurden, sondern als zusaetzlicher grüner PV Strom dem Eigenverbrauch angerechnet werden muss! Und diese 29,11kwh muss auch von der Netzeinspeisung angezogen werden...
Wie immer rechnen wir wie nun das Betriebswirtschaftliche Ergebnis mit dem neuen Faktor E-Auto für diesen Monat genau aus. Also wieder wie jeden Monat die ZAHLEN; DATEN & FAKTEN bearbeiten. Vom Dach kamen 580,19kwh. Der Stromzukauf von den Stadtwerken lag in diesem Juni bei 89,90kwh, welche bei 27,16 Cents pro Kilowattstunde meines Ökostrom-Tarifes ca. 24,42 Euro Strom Einkaufskosten bedeutet. Von den produzierten 580,19kwh habe ich selbst 110,11kwh plus 29,11kwh für das E-Auto also in Summe 139,22kwh verbraucht (die Autarkiequote lag somit bei extrem guten 69,61% was ein neuer Rekord darstellt!) was eine Ersparnis bei einem Kilowattstundenpreis von derzeit 27,16 Cents exakt 37,81 Euro ergibt. Den Rest, also 470,08kwh minus 29,11kwh (E-Auto)= 440,97kwh an Strom wurden für 0,123 Cents ins Netz abverkauft (die Eigenverbrauchsquote liegt bei 24% was für ein Juni auch ein neuer Rekord ist!) was letztendlich 54,24 Euro an Einnahmen durch den Stromverkauf bedeutet.
Nun schauen wir uns mal die finanziellen Ergebnisse für das laufende fünfte Dach-PV Produktionsjahr genauer an...
Und kommen wir zur Auflistung fuer das laufende Produktionsjahr April 2021 -April 2022:
-April: 48,36 Euro Gewinn durch Verkauf und Einsparung durch Eigenverbrauch 29,08 Euro: Summe 77,44 Euro
-Mai: 41,89 Euro Gewinn durch Verkauf und Einsparung durch Eigenverbrauch 27,16 Euro: Summe 69,05 Euro
-Juni: 54,24 Euro Gewinn durch Verkauf und Einsparung durch Eigenverbrauch 37,81 Euro: Summe 92,05 Euro
Summe nach nun 3 Produktions-Monaten im fünften Produktionsjahr: 238,54 Euro
Summe gesamt seit 03 April 2017:
-602,64 Euro (1 April 2017- 1 April 2018)
-660,94 Euro (1 April 2018 -1 April 2019)
-606,47 Euro (1 April 2019 -1 April 2020)
-640,81 Euro (1 April 2020 -1 April 2021)
-238,54 Euro (1 April 2021 - 1 April 2022)= SUMME: 2749,40 Euro.
Das 5te Produktionsjahr resp. der 3te Monat läuft nach wie vor mit den soliden ungeplanten tollen Ertragsplus. Man darf zudem sehr gespannt sein, wie sich das E-Auto mit dem PV-Überschussladen (was mit der Zappi Wallbox SUPER funktioniert) entwickeln wird! Man sieht schon am Ertragsergebnis für den Juni plus der Autarkiequote (Rekord!) und Eigenverbrauchsqoute (auch Rekord für Juni) welch betriebswirtschaftlicher Sprengstoff in einem E-Auto liegt. Und das obwohl ich nur läppische 29,11kwh in das E-Auto umgeleitet wurden.
D.h. das betriebswirtschaftliche Ergebnis hängt nicht nur an der Sonnenenergie welche vom Dach fliesst ab, sondern auch ob man diese zu einem festen Preis einspeisst oder selbst verbraucht. Denn beim Eigenverbrauch verzichtet man zwar auf 12,3 Cents pro Kilowattstunde, spart aber bei der Differenz zum Bezugsstrom (siehe oben). D.h. jede selbst verbrauchte Kilowattstunde (27,16 Cents Bezug minus 12,3 Cents Vergütung) spuehlt 14,86 Cents zusätzlich als lukratives Plus in die solare Kasse. Und die Zappi Wallbox macht es einem mit dem ECO und noch besser ECO+ Modus wirklich sehr einfach. Kabel an die Wallbox und E-Auto und die Zappi schaufelt den Überschuss vollautomatisch in das E-Auto. Schade das SMA diesen umgeleiteten Strom nicht messen kann. Aber da die Zappi den grünen Strom genau misst kann ich das in obigen Sinne sehr genau und korrekt miteinander verrechnen.
Wer nun wissen moechte was die Anlagen (4,2kwp und 200Watt Insel-Solaranlage) aktuell treiben, kann 3 Zeilen weiter unten, auf die 24/7 LIVE-Daten beider Anlagen klicken!
4200 Watt Dachanlage:
Hier die Links mit den LIVE-Daten samt Jahresvergleich (Start 03.04.2017):
Anlage-Komplett (24/7 LIVE-DATEN & Jahresvergleich mit allen Erträgen): https://goo.gl/WNyaZk
200 Watt Insel-Solaranlage (Nutzername: Forum; Passwort:Forum. Unter HOME dann auf PERLES INSEL-SOLARANLAGE klicken)
Hier die Links mit den LIVE-Daten samt Historie (Installation: 10/2016 und Data Logging-Start 22.02.2018):
Anlage-Komplett (24/7 LIVE-DATEN): https://goo.gl/iiMfSU
Wer ist online?
Mitglieder in diesem Forum: 0 Mitglieder und 51 Gäste