Solaranlage: Inbetriebnahme 16.10.2016; 17 Uhr; Tag 0
- Michael
- Beiträge: 5659
- Registriert: Fr 23. Jul 2010, 01:48
- Wohnort: Schleswig-Holstein
- Kontaktdaten:
Re: Solaranlage: Inbetriebnahme 16.10.2016; 17 Uhr; Tag 0
Hier mal eine kleine Uebersicht und Merkblatt was man bei dem Steuermodell der "Regelbesteuerung" (Vorsteuer ziehen & Eigenverbrauch versteuern plus alle 4 Wochen Meldung bei Finanzamt) und der einfacheren Variante als "Kleinunternehmer" zu beachten ist:
Gruss aus Las Vegas,
Michael
Gruss aus Las Vegas,
Michael
- Michael
- Beiträge: 5659
- Registriert: Fr 23. Jul 2010, 01:48
- Wohnort: Schleswig-Holstein
- Kontaktdaten:
Re: Solaranlage: Inbetriebnahme 16.10.2016; 17 Uhr; Tag 0
Donnerstag, der 01.11.2018 bis einschliesslich Freitag, der 30.11.2018:
Wettersituation: Man kann es kurz machen. Der November 2018 war Wetterseitig genauso beschissen wie der November 2017. Es gab lediglich 5 Sonnentage und 6 sehr durchwachsene Abschnitte. Die restlichen 19 Tage darf man als solaren Totalschaden zu den Akten legen. Zum Glueck gehoert der November nicht zu den solar wrklich produktiven Monaten, sodass man das ganze durchaus verschmerzen kann. Aber das Wetter laesst einen depressiv werden. Zum Glueck war ich fast den ganzen Monat in Nevada/USA wo jeden Tag die Sonne schien, also genau das Gegenteil, von dem Mist der hier in Deutschland abging. Aber schaut selbst:
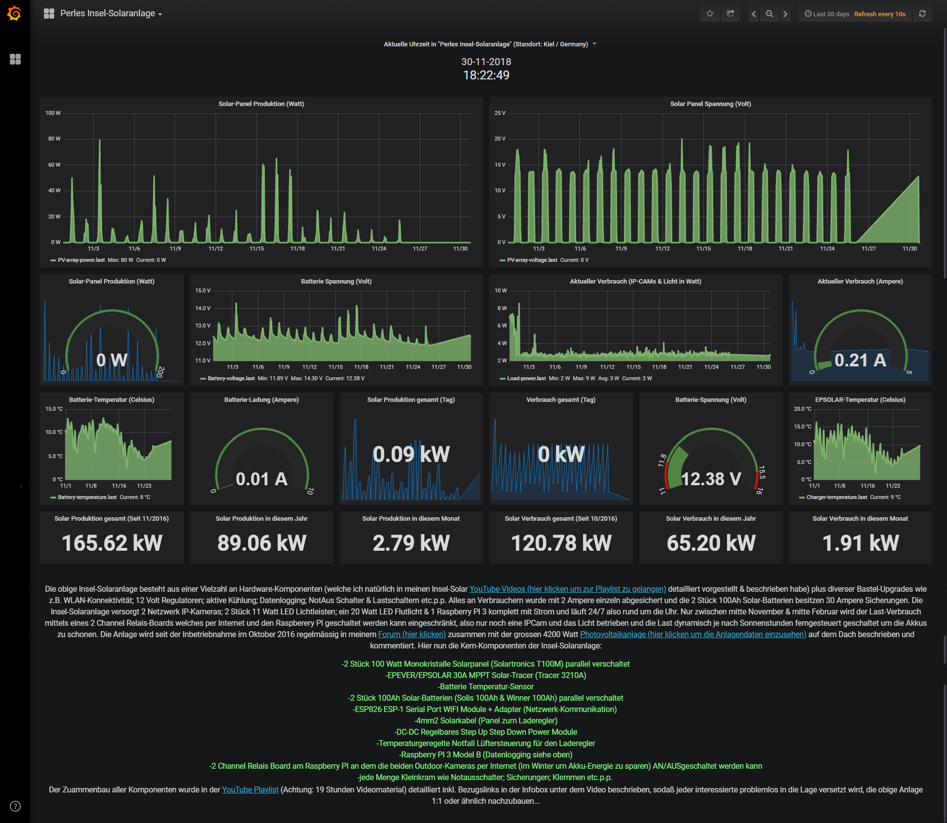
Die kleine 200 Watt Insel-Solaranlage: Passend zum schlechten Wetter habe ich alle Kameras deaktiviert und liess nur noch den Raspberry PI Daten loggen. Aber es kam Teilweise nicht einmal das rein was der PI braucht. Folglich sackte die Batterie-Spannung ab Mitte November bestaendig immer weiter in den Keller und am 26 November beim erreichen von nur noch 11,9 Volt schaltete ich den LAST-AUSGANG manuell AUS um Strom zu sparen und das bisschen was taeglich reinkleckert in die Akkus umzuleiten und dort zu halten. Nach 4 Tagen ohne LAST und PI hat sich zumindest wieder soviel Energie angesammelt das die Batterie-Spannung auf >12,3 Volt angestiegen ist. Ja, die kleine Insel-Anlage hat bei einem solch widerlichen Wetter extrem schwer zu kaempfen und das macht keinen Spass. Auch hier koennt Ihr Euch das Elend anschauen:
Hier die 4.2kwp Photovoltaik-Anlage auf dem Dach: Wo es bis Oktober kein Anlass zur Kritik gab, hat dieser schlechte November auch der PV-Anlage auf dem Dach kaum gefallen. 117,64kwh stellen die Ertragserwartung für November dar. Im letzten Jahr 2017 kamen im November lediglich 92,23kwh vom Dach und dieses Jahr immerhin noch 100,23kwh. Das liegt 14,8% unter der Ertragserwartung. Siehe hier:
Gruselig, aber 2017 war noch schlimmer. Der Stromzukauf von den Stadtwerken lag im November auf Oktober-Niveau also exakt bei 140,69kwh was ca. 42,21 Euro Strom Einkaufskosten bedeutet. Von den produzierten 100.23kwh habe ich selbst 37,14kwh verbraucht (Autarkiequote nur noch 21%) was eine Ersparnis von 11,14 Euro ergibt und 63,09kwh für 0,123 Cents an Strom verkauft (Eigenverbrauchsquote=37%) was letztendlich 7,76 Euro Einnahmen bedeutet. Ja, wir haben Winter und es tut fast ein wenig Weh diese Kleckerbetraege auszurechnen. Ein wirklich sehr schlechtes Monats-Ergebnis:
Nun kommen wir zur Auflistung fuer das laufende Produktionsjahr April 2018 -April 2019:
-April: 40,24 Euro Gewinn durch Verkauf und Einsparung durch Eigenverbrauch 26,93 Euro: Summe 67,17 Euro
-Mai: 75,18 Euro Gewinn durch Verkauf und Einsparung durch Eigenverbrauch 27,40 Euro: Summe 102,58 Euro
-Juni: 56,20 Euro Gewinn durch Verkauf und Einsparung durch Eigenverbrauch 33,90 Euro: Summe 90,10 Euro
-Juli: 68,53 Euro Gewinn durch Verkauf und Einsparung durch Eigenverbrauch: 31,22 Euro: Summe 99,75 Euro
-August: 45,08 Euro Gewinn durch Verkauf und Einsparung durch Eigenverbrauch: 28,01 Euro: Summe 73,09 Euro
-September: 36.27 Euro Gewinn durch den Verkauf und Einsparung durch Eigenverbrauch: 22,92 Euro: Summe 59,19 Euro
-Oktober: 27,09 Euro Gewinn durch den Verkauf und Einsparung durch Eigenverbrauch: 19,37 Euro: Summe 46,46 Euro
-November: 7,76 Euro Gewinn durch den Verkauf und Einsparung durch Eigenverbrauch: 11,14 Euro: Summe 18,90 Euro
Summe nach 8 Produktions-Monaten: 557,24 Euro
Summe gesamt seit 03 April 2017: 602,64 Euro (1 April 2017- 1 April 2018) + 557,24 Euro (1 April 2018 bis 01 Dezember 2018) = 1159,88 Euro.
Da die Anlage das Jahresproduktionsziel schon nach 7 Monaten problemlos geknackt hat, sind die Wintermonate im grunde genommen egal. Seit Mitte November zahle ich das erste mal in diesem Jahr wieder Geld fuer Strom (durch den steigenden Zukauf und die wegschmelzende solare Kriegskasse). Auch trudelte diesen Monat eine Strompreiserhoehung (der Preis fuer GAS wurde auch deutlich erhoeht) in den Briefkasten, sodass ich die Berechnungsgrundlage des selbst verbrauchten Stroms ab dem 01.01.2019 anpassen werde. Denn dann kostet mich jede gekaufte Kilowattstunde 31 Cents und im Umkehrschluss spare ich 31 Cents fuer jede selbst produzierte und verbrauchte Kilowattstunde. Der Druck steigt nun moeglichst viel selbst produzierten Strom zu verbrauchen. Praktischerweise wird in 3 Wochen mein E-Auto geliefert, sodass ich dann 2019 die Eigenverbrauchsquote dank des Elektro-Autos (ab Februar-Maerz geht es dann los) erhoehen kann und somit nebenbei die Wirtschaftlichkeit der PV-Anlage deutlich in die Hoehe treibe. Man sieht an der Monats-Tabelle oben sehr deutlich, wie wichtig es ist, moeglichst viel eigenen Strom selbst zu verbrauchen (denn den Strom muss man dann nicht teuer einkaufen). Von dieser Seite wird das E-Auto dann hoffentlich einen riesen Schub bezueglich der Wirtschaftlichkeit der Anlage bedeuten auch wenn das ganze natuerlich im Gegenzug bedeutet das ich etwas weniger Strom verkaufen werde. Aber da der Verkauf nur 12,3 Cents bringt aber der Eigenverbrauch 31 Cents einspart ist sofort klar wo der Fokus liegen muss. Insbesondere bei steigenden Strompreisen wird der Eigenverbrauch zunehmend attraktiver. Nun steht der gruselige Dezember und Januar ins Haus und dann geht es wieder in grossen Schritten voran sodass der Feburar & Maerz 2019 nochmal einiges in die Kasse spuelen wird. Und auch das E-Auto wird dann schon eine Rolle beim Eigenverbrauch und Steigerung der Wirtschaftlichkeit spielen...
Wer nun wissen moechte was die Anlagen (4,2kwp und 200Watt Insel-Solaranlage) aktuell treiben, kann 3 Zeilen weiter unten, auf die 24/7 LIVE-Daten beider Anlagen klicken!
4200 Watt Dachanlage:
Hier die Links mit den LIVE-Daten samt Jahresvergleich (Start 03.04.2017):
Anlage-Komplett (24/7 LIVE-DATEN & Jahresvergleich mit allen Erträgen): https://goo.gl/WNyaZk
200 Watt Insel-Solaranlage (Nutzername: Forum; Passwort:Forum. Unter HOME dann auf PERLES INSEL-SOLARANLAGE klicken)
Hier die Links mit den LIVE-Daten samt Historie (Installation: 10/2016 und Data Logging-Start 22.02.2018):
Anlage-Komplett (24/7 LIVE-DATEN): https://goo.gl/iiMfSU
Wettersituation: Man kann es kurz machen. Der November 2018 war Wetterseitig genauso beschissen wie der November 2017. Es gab lediglich 5 Sonnentage und 6 sehr durchwachsene Abschnitte. Die restlichen 19 Tage darf man als solaren Totalschaden zu den Akten legen. Zum Glueck gehoert der November nicht zu den solar wrklich produktiven Monaten, sodass man das ganze durchaus verschmerzen kann. Aber das Wetter laesst einen depressiv werden. Zum Glueck war ich fast den ganzen Monat in Nevada/USA wo jeden Tag die Sonne schien, also genau das Gegenteil, von dem Mist der hier in Deutschland abging. Aber schaut selbst:
Die kleine 200 Watt Insel-Solaranlage: Passend zum schlechten Wetter habe ich alle Kameras deaktiviert und liess nur noch den Raspberry PI Daten loggen. Aber es kam Teilweise nicht einmal das rein was der PI braucht. Folglich sackte die Batterie-Spannung ab Mitte November bestaendig immer weiter in den Keller und am 26 November beim erreichen von nur noch 11,9 Volt schaltete ich den LAST-AUSGANG manuell AUS um Strom zu sparen und das bisschen was taeglich reinkleckert in die Akkus umzuleiten und dort zu halten. Nach 4 Tagen ohne LAST und PI hat sich zumindest wieder soviel Energie angesammelt das die Batterie-Spannung auf >12,3 Volt angestiegen ist. Ja, die kleine Insel-Anlage hat bei einem solch widerlichen Wetter extrem schwer zu kaempfen und das macht keinen Spass. Auch hier koennt Ihr Euch das Elend anschauen:
Hier die 4.2kwp Photovoltaik-Anlage auf dem Dach: Wo es bis Oktober kein Anlass zur Kritik gab, hat dieser schlechte November auch der PV-Anlage auf dem Dach kaum gefallen. 117,64kwh stellen die Ertragserwartung für November dar. Im letzten Jahr 2017 kamen im November lediglich 92,23kwh vom Dach und dieses Jahr immerhin noch 100,23kwh. Das liegt 14,8% unter der Ertragserwartung. Siehe hier:
Gruselig, aber 2017 war noch schlimmer. Der Stromzukauf von den Stadtwerken lag im November auf Oktober-Niveau also exakt bei 140,69kwh was ca. 42,21 Euro Strom Einkaufskosten bedeutet. Von den produzierten 100.23kwh habe ich selbst 37,14kwh verbraucht (Autarkiequote nur noch 21%) was eine Ersparnis von 11,14 Euro ergibt und 63,09kwh für 0,123 Cents an Strom verkauft (Eigenverbrauchsquote=37%) was letztendlich 7,76 Euro Einnahmen bedeutet. Ja, wir haben Winter und es tut fast ein wenig Weh diese Kleckerbetraege auszurechnen. Ein wirklich sehr schlechtes Monats-Ergebnis:
Nun kommen wir zur Auflistung fuer das laufende Produktionsjahr April 2018 -April 2019:
-April: 40,24 Euro Gewinn durch Verkauf und Einsparung durch Eigenverbrauch 26,93 Euro: Summe 67,17 Euro
-Mai: 75,18 Euro Gewinn durch Verkauf und Einsparung durch Eigenverbrauch 27,40 Euro: Summe 102,58 Euro
-Juni: 56,20 Euro Gewinn durch Verkauf und Einsparung durch Eigenverbrauch 33,90 Euro: Summe 90,10 Euro
-Juli: 68,53 Euro Gewinn durch Verkauf und Einsparung durch Eigenverbrauch: 31,22 Euro: Summe 99,75 Euro
-August: 45,08 Euro Gewinn durch Verkauf und Einsparung durch Eigenverbrauch: 28,01 Euro: Summe 73,09 Euro
-September: 36.27 Euro Gewinn durch den Verkauf und Einsparung durch Eigenverbrauch: 22,92 Euro: Summe 59,19 Euro
-Oktober: 27,09 Euro Gewinn durch den Verkauf und Einsparung durch Eigenverbrauch: 19,37 Euro: Summe 46,46 Euro
-November: 7,76 Euro Gewinn durch den Verkauf und Einsparung durch Eigenverbrauch: 11,14 Euro: Summe 18,90 Euro
Summe nach 8 Produktions-Monaten: 557,24 Euro
Summe gesamt seit 03 April 2017: 602,64 Euro (1 April 2017- 1 April 2018) + 557,24 Euro (1 April 2018 bis 01 Dezember 2018) = 1159,88 Euro.
Da die Anlage das Jahresproduktionsziel schon nach 7 Monaten problemlos geknackt hat, sind die Wintermonate im grunde genommen egal. Seit Mitte November zahle ich das erste mal in diesem Jahr wieder Geld fuer Strom (durch den steigenden Zukauf und die wegschmelzende solare Kriegskasse). Auch trudelte diesen Monat eine Strompreiserhoehung (der Preis fuer GAS wurde auch deutlich erhoeht) in den Briefkasten, sodass ich die Berechnungsgrundlage des selbst verbrauchten Stroms ab dem 01.01.2019 anpassen werde. Denn dann kostet mich jede gekaufte Kilowattstunde 31 Cents und im Umkehrschluss spare ich 31 Cents fuer jede selbst produzierte und verbrauchte Kilowattstunde. Der Druck steigt nun moeglichst viel selbst produzierten Strom zu verbrauchen. Praktischerweise wird in 3 Wochen mein E-Auto geliefert, sodass ich dann 2019 die Eigenverbrauchsquote dank des Elektro-Autos (ab Februar-Maerz geht es dann los) erhoehen kann und somit nebenbei die Wirtschaftlichkeit der PV-Anlage deutlich in die Hoehe treibe. Man sieht an der Monats-Tabelle oben sehr deutlich, wie wichtig es ist, moeglichst viel eigenen Strom selbst zu verbrauchen (denn den Strom muss man dann nicht teuer einkaufen). Von dieser Seite wird das E-Auto dann hoffentlich einen riesen Schub bezueglich der Wirtschaftlichkeit der Anlage bedeuten auch wenn das ganze natuerlich im Gegenzug bedeutet das ich etwas weniger Strom verkaufen werde. Aber da der Verkauf nur 12,3 Cents bringt aber der Eigenverbrauch 31 Cents einspart ist sofort klar wo der Fokus liegen muss. Insbesondere bei steigenden Strompreisen wird der Eigenverbrauch zunehmend attraktiver. Nun steht der gruselige Dezember und Januar ins Haus und dann geht es wieder in grossen Schritten voran sodass der Feburar & Maerz 2019 nochmal einiges in die Kasse spuelen wird. Und auch das E-Auto wird dann schon eine Rolle beim Eigenverbrauch und Steigerung der Wirtschaftlichkeit spielen...
Wer nun wissen moechte was die Anlagen (4,2kwp und 200Watt Insel-Solaranlage) aktuell treiben, kann 3 Zeilen weiter unten, auf die 24/7 LIVE-Daten beider Anlagen klicken!
4200 Watt Dachanlage:
Hier die Links mit den LIVE-Daten samt Jahresvergleich (Start 03.04.2017):
Anlage-Komplett (24/7 LIVE-DATEN & Jahresvergleich mit allen Erträgen): https://goo.gl/WNyaZk
200 Watt Insel-Solaranlage (Nutzername: Forum; Passwort:Forum. Unter HOME dann auf PERLES INSEL-SOLARANLAGE klicken)
Hier die Links mit den LIVE-Daten samt Historie (Installation: 10/2016 und Data Logging-Start 22.02.2018):
Anlage-Komplett (24/7 LIVE-DATEN): https://goo.gl/iiMfSU
- Michael
- Beiträge: 5659
- Registriert: Fr 23. Jul 2010, 01:48
- Wohnort: Schleswig-Holstein
- Kontaktdaten:
Re: Solaranlage: Inbetriebnahme 16.10.2016; 17 Uhr; Tag 0
Samstag, der 01.12.2018 bis einschliesslich Montag, der 31.12.2018:
Wettersituation: Kurz und knapp: Eine Super-Katastrophe hier im Norden. Von 31 Tagen gab es nur 4 1/2 Tage Sonne. Ansonsten hingen tiefe schwere Wolken im Himmel oder es regnete wie aus Kuebeln. Der Dezember 2017 war schon schlecht, aber was dieser Dezember 2018 sich geleistet hat, war ein Alptraum. Aber schaut selbst:
Die kleine 200 Watt Insel-Solaranlage: In anbetracht des desolaten Wetters und dem fehlen von Sonnenphasen (die Panel liegen den kompletten Dezember im Schatten) produzierte die Anlage nur sehr wenig Strom. An schlechten Tagen kamen lediglich 20wh rein und wenn wenn die Sonne am Himmel hing (30 Dezember) waren auch nicht mehr als 70wh moeglich. Das reicht natuerlich nicht einmal um den Raspberry PI3 (den Datenlogger) sicher mit Strom zu versorgen, da dieser zusammen mit den anderen Standby Verbrauchern ( Relais-Modul; Kuehlmodul; 2 Stueck DC-DC Konverter) in 24 Stunden ca. 60wh zwingend zum nachladen benoetigt. Einzig eine Ueberwachungskamera lief temporaer immer dann, wenn niemand zuhause war. Stromsparen war also angesagt was wir aber vom Jahr 2017 schon kennen und nicht ungewoehnlich ist. Waere das Wetter besser gewesen, haette man zumindest den Raspberry Pi3 Datenlogger laufen lassen koennen. Aber wenn quasi nichts von den Modulen kommt, muss auch der Pause machen...
Hier die 4.2kwp Photovoltaik-Anlage auf dem Dach: Das gleiche desolate Bild bot sich auch bei der grossen PV-Anlage. An 4 Tagen der 31 Dezembertage kamen zumindest 3mal 4,5 bis 5kw vom Dach. 58,99kwh stellen die Ertragserwartung für den Dezember dar. Im letzten Dezember-Jahr 2017 kamen immerhin noch 50,19kwh vom Dach und dieses 2018 Jahr waren es lediglich magere 38,21kwh. Das liegt satte 35% unter der Ertragserwartung und ist neuer Negativ-Rekord fuer das Jahr 2018. Einem ansonsten sehr positiven und ertragreichen Jahr. Zum Glueck sind die Monate November; Dezember und Januar die Monate mit verschwindend geringen Ertragserwartungen & Ertraegen, von daher waere auch ein Komplettverlust kein wirklich ernstes Problem bezueglich der Anlagenwirtschaftlichkeit. Siehe hier:
Superschrecklich, denn dieser Dezember war nach den vielen Ertragsreichen Rekord-Monaten zuvor seit der Inbetriebnahme gemittelt mit weitem Abstand der schlechteste Ertrags-Monat, allerdings kann man die Monate November; Dezember und Januar so oder so vergessen da diese bezueglich der Anlagen-Wirtschaftlichkeit egal wie es wettertechnisch liefe keinerlei grossen Einfluss besitzen. Der Stromzukauf von den Stadtwerken lag im Dezember bei 215,96kwh was ca. 64,79 Euro Strom Einkaufskosten bedeutet. Von den produzierten 38,21kwh habe ich selbst 25,56kwh verbraucht (Autarkiequote nur noch 11%) was eine Ersparnis von 7,67 Euro ergibt und 12,64kwh für 0,123 Cents an Strom verkauft (Eigenverbrauchsquote=67%) was letztendlich mickerige 1,55 Euro an Einnahmen durch den Verkauf bedeutet. Ja, wir haben tiefsten Winter und es tut fast nichts mehr auf dem Dach wenn es keine Sonne oder generell Licht gibt. Ein wirklich extrem schlechtes und im wahrsten Sinne des Wortes duesteres Monats-Ergebnis:
Nun kommen wir zur Auflistung fuer das laufende Produktionsjahr April 2018 -April 2019:
-April: 40,24 Euro Gewinn durch Verkauf und Einsparung durch Eigenverbrauch 26,93 Euro: Summe 67,17 Euro
-Mai: 75,18 Euro Gewinn durch Verkauf und Einsparung durch Eigenverbrauch 27,40 Euro: Summe 102,58 Euro
-Juni: 56,20 Euro Gewinn durch Verkauf und Einsparung durch Eigenverbrauch 33,90 Euro: Summe 90,10 Euro
-Juli: 68,53 Euro Gewinn durch Verkauf und Einsparung durch Eigenverbrauch: 31,22 Euro: Summe 99,75 Euro
-August: 45,08 Euro Gewinn durch Verkauf und Einsparung durch Eigenverbrauch: 28,01 Euro: Summe 73,09 Euro
-September: 36.27 Euro Gewinn durch den Verkauf und Einsparung durch Eigenverbrauch: 22,92 Euro: Summe 59,19 Euro
-Oktober: 27,09 Euro Gewinn durch den Verkauf und Einsparung durch Eigenverbrauch: 19,37 Euro: Summe 46,46 Euro
-November: 7,76 Euro Gewinn durch den Verkauf und Einsparung durch Eigenverbrauch: 11,14 Euro: Summe 18,90 Euro
-Dezember: 1,55 Euro Gewinn durch den Verkauf und Einsparung durch Eigenverbrauch: 7,67 Euro: Summe 9,22 Euro
Summe nach nun 9 Produktions-Monaten: 566,46 Euro
Summe gesamt seit 03 April 2017: 602,64 Euro (1 April 2017- 1 April 2018) + 566,46 Euro (1 April 2018 bis 01 Dezember 2018) = 1169,10 Euro.
Die Anlage hat das Jahres-Produktionsziel aber schon Ende Oktober erreicht. Alles was nun noch bis 1 April reinkommt ist ungeplanter Überschuss also Plus. Und der Februar und insbesondere Maerz zaehlen zu den eher ertragreichen Monaten. Da kommt also noch einiges auf das zweite Produktionsjahr zu...
Wie ich schon im letzten November-Update geschrieben habe, zahle ich seit ziemlich 6 Wochen wieder Geld fuer Strom (derzeit ca. 80 Euro Stromkosten fuer das komplette Jahr 2018). Das macht sich auch in der Jahres-Stromabrechnung (zu den aber auch Wasser und Gas zaehlen) deutlich bemerkbar. Wo ich fuer das nicht vollstaendige Produktionsjahr 2017 noch 450 Euro von den Stadtwerken zurück erhalten habe, sind es in diesem Jahr 2018 ueber 850 Euro die mir die Stadtwerke auf mein Konto zurueck ueberwiesen haben. Hinzu kommen noch die monatlichen 33 Euro welche ich als Abschlag fuer die Einspeisung alle 30 Tage erhalte. Da merkt man sehr gut, was fuer einen enormen Einfluss die PV-Anlage auf meine Stromkosten hat. Aber schauen wir uns das mal etwas genauer im Detail an:
Das obige gilt fuer das komplette Jahr 2018, aber mein Anrechnungszeitraum ist immer ein komplettes Produktionsjahr. Also nicht vom 1 Januar 2018 bis 31 Dezember 2018, sondern vom 1 April bis 31 Maerz. Dennoch erhaelt man schon so einen guten Ueberblick, denn in obigen Beispiel wurden durch den Verkauf von 3247,79kwh exakt 399,47 Euro eingenommen. Dadurch das von den vom Dach produzierten 4116,85kwh ca. 869,06kwh selbst verbraucht wurden, sind 260,72 Euro bezueglich dem Bezug als Stromkauf zusaetzlich gespart. Mein Zielkorridor nur 1600kwh Strom pro Jahr zu kaufen wurde zu einer echten Punktlandung und alles laeuft exakt so wie ich es geplant habe. Sogar besser, denn dieses Ergebnis stimmt nur halb, da es nur das Jahr 2018 als ganzes betrachtet. Mein 2tes Produktionsjahr ist aber erst 9 Monate jung und es fehlen noch 3 ganze Monate sodass die Rendite nochmals kraeftig steigen wird (denn den schlechten Januar; Februar und schlechten Maerz 2018 habe ich in die 12 Monats 2017 Billanz einfliessen lassen). Aber man sieht in der obigen Uebersicht sehr gut die Produktion und das Sparpotential welches eine solche Anlage jedem Nutzer bietet.
Seit dem 1.1.2019 nutze ich zudem einen neuen guenstigen Stromtarif (lange Laufzeit bis 9/2020 mit einem Kilowattpreis von nur noch 26,99 Cents (bisher zahlte ich 30 Cents), also knapp 3 Cents (10%) weniger fuer jede eingekaufte Kilowattstunde als bisher. Diesen Faktor werde ich nun in meine Berechnungen ab dem 1.1.2019 einfliessen lassen, was bedeutet, dass ich bei meinem selbstverbrauchten Dachstrom ein leicht reduziertes Einsparpotential besitzen werde.
Das ganze wird aber durch das E-Auto wieder kompensiert, da ich mit dem Hyundai Kona Electric wohl auch einen guten Teil zugekauften Strom ins das Auto pumpen werde und plane ca. 8 Monate einen anderen Stromposten meines selbst produzierten Solar-Stroms in den Wagen zu transferieren. Das reduziert dann zwar die Verkaufserloese fuer die ich 12,3 Cents pro Kilowattstunde erhalte, aber steigert die Rentabilitaet, da dieser Strom nun selbst genutzt wird und dieser nicht fuer 26,99 Cents zugekauft werden muss. Der Eigenverbrauch wird also 2019 definitiv nach oben gehen was sich extrem positiv auf die Wirtschaftlichkeit und Armortisationszeit der Anlage auswirken sollte. Wie stark diese Auswirkungen letztendlich sind, wird man abwarten muessen. Aber schon 2019 zumindest ab Februar wird man eine messbare Veraenderung erkennen; korrekt errechnen und monitoren koennen. Ich bin also schon jetzt gespannt wie gross letztendlich die Synergieeffekte des Elektro-Fahrzeugs auf die PV-Anlage sein werden. Denn der Vorteil (insbesondere Finanziell) der einem eine PV-Anlage bietet, liegt nicht im Stromverkauf (wobei dieser auch ein grosser Posten darstellt), sondern im Eigenverbrauch da man so ein 2 bis 1/2fach hoehren Ertrag bei jeder Kilowattstunde generiert. Und das macht es dann spannend und das wird die Armortisations-Phase hoffentlich merklich verkuerzen. Wie merklich werden wir in den kommen 12 Monaten gemeinsam erleben. Es wird nun also wirklich spannend, denn nun haben wir genugend Basis-Daten um diese mit den letzten 1 3/5 Produktionsjahren (21 Monate Anlagenlaufzeit) zu vergleichen. Wenn wir das Jahr 2018 als ganzes isoliert betrachten, ist anzumerken, dass die Anlage eine Jahres-Ertragserwartung von 3351,60kwh besitzt. Geworden sind es aber 4116,85kwh. Damit laege die Anlage fuer das isolierte Jahr 2018 satte 22,83% ueber der Projektion. Betrachtet man das ganze auf das Betriebsjahr April 2017 bis Ende Maerz 2018 (und so muss ich das ganze sehen & rechnen da ich den Januar 2017 bis 31 Maerz 2017 schon im ersten Produktionsjahr verbrechnet habe), denn steht zu befuerchten, dass die PV-Anlage diese isolierten 22,83% sogar deutlich uebertreffen wird und ein lange bestand habendes Rekord-Ergebnis einfahren wird. Denn wie schon geschrieben, hat die PV-Anlage die Jahresleistung zwischen April und Oktober komplett eingefahren und es folgen noch 3 ganze Monate von denen zwei deutliche Monate Zugewinne abwerfen werden. Einfach nur ein fantastisches Ergebnis, was allerdings ganz klar dem exellenten Sommer 2018 mit extrem viel Sonne geschuldet ist!
Machen wir also nun die reale Gegenpruefung und rechnen mit dem 1 April 2018 bis zum 1 Januar 2019. Da hat die PV-Anlage in Summe 3604,83kwh erzeugt. Das entspricht einem ungeplanten Produktions-Plus von 7,75%. Sollte das Wetter im Februar & Maerz mitspielen, muessten nochmal 570kwh drin sein. Das waren 17% on the Top resp. in Summe 24,75% also deutlich ueber den 22,83% des isoliert betrachteten Jahres 2018. Das ganze steht und faellt aber mit dem Wetter wobei das Ergebnis egal wie es kommen wird das von 2017 bei weitem uebersteigen wird, denn dieses Produktionsjahr lag sehr gute 8,652% ueber der Projektion. Man bedenke, schon jetzt nach 9 Monaten liegt die Anlage 7,75% ueber Projektion. Das zweite Jahr wird das erste also um deutlich mehr als das doppelte toppen. Selbst dann wenn das Wetter bis Ende Maerz 2019 nicht mitspielen wuerde. Aber 25% Plus waeren schon ein klasse Ziel fuer 04/2018 bis 03/2019 da es der Rentabilitaet extrem dienlich ist. Man wird dieses dann auch an den Zahlen in Cold hart Euro-Cash sehen. Und hier kommt dann auch noch das E-Auto und die schon an angesprochenen Synergieeffekte zumindest ab mitte Februar 2019 flankierend ins Spiel. Das wird sich dann in der Jahres-Rechnung doppelt auswirken und die Anlage einen dramatischen Push geben und somit Armortisationszeitraum entscheidend verkuerzen. PV auf dem Dach ist eine wirklich Endgeil geniale Technologie. Ein absolutes MUST HAVE fuer jeden mit einem eigenen Dach!
Wo die PV-Anlage schon jetzt ganz normal genutzt ein klarer Volltreffer ist, wird dieser Vorteil mit dem dem E-Auto (Huyndai Kona Electric mit 39,2kwh Akku) auf eine gaenzlich neue Stufe gehoben. Ich bin sehr froh das man Solateur mir 2016 dazu riet die Anlage zu meinem aktuellen Verbrauch etwas groesser zu dimensionieren um in den starken Monaten die E-Mobilitaet und ggf. ein Heimspeicher beruecksichtigen und bedienen zu koennen. Das waere wenn ich viel fahren muesste bei einem 64kwh Kona aber sehr schwierig, denn die PV Anlage schafft es dann nicht den Akku schnell wieder voll zu bekommen (wenn dann nur zwischen April bis September). Aber bei meinem Fahrprofil und dem geringen Verbrauch des Kona ist der 39,2kwh Akku des Autos absolut kein Problem fuer die PV Anlage. Die macht mir den Wagen an einem Sonnentag wieder voll (wobei ich den nur bis 20% entladen und bis 80% laden werde, also in einer Kapaziaetsrange von 8kwh starte und dann max. bis 31,36kwh (min. 200km reale Reichweite) lade. D.h. 23,5kwh (plus 10-15% Wandlungsverluste) muessen im schlechtesten Fall nachgeschoben werden). Somit kaeme ich dann selbst wenn ich einige Kilowatt konventionell vom Energieversorger fuer 26,99 Cent zubuttern muesste auf gemittelte Ladekosten von 1,80 bis 2 Euro fuer 100km fahrt. Sobald die Stromgestehungskosten auf Null sinken (die Anlage sich selbst Armortisiert hat) liegen die Kosten fuer 100km elektisches fahren durch konventionelles zufuettern bei 40 Cents bis 60 Cents. Das allerdings nur 2/3 des Jahres in den PV starken Monaten zwischen Maerz und Oktober...
Und das alles mit nur 4,2kwp Leistung auf dem Dach also geringen Anlagen/Investitionskosten (mittlerweile sind die Preise weiter gefallen und die Panel noch Leistungsfaehiger geworden). Bleibt also gespannt wie sich nun die Ertraege veraendern und welche direkten Einfluss das auf die Wirtschaftlichkeit der Anlage (aber auch die des E-Autos da dieses dann mit Stromgestehungskosten von nur 10 Cents betankt wird und sobald die Armortisationszeit abgelaufen ist das Tanken und Fahren komplett KOSTENLOS wird...)) haben wird.
Wer nun wissen moechte was die Anlagen (4,2kwp und 200Watt Insel-Solaranlage) aktuell treiben, kann 3 Zeilen weiter unten, auf die 24/7 LIVE-Daten beider Anlagen klicken!
4200 Watt Dachanlage:
Hier die Links mit den LIVE-Daten samt Jahresvergleich (Start 03.04.2017):
Anlage-Komplett (24/7 LIVE-DATEN & Jahresvergleich mit allen Erträgen): https://goo.gl/WNyaZk
200 Watt Insel-Solaranlage (Nutzername: Forum; Passwort:Forum. Unter HOME dann auf PERLES INSEL-SOLARANLAGE klicken)
Hier die Links mit den LIVE-Daten samt Historie (Installation: 10/2016 und Data Logging-Start 22.02.2018):
Anlage-Komplett (24/7 LIVE-DATEN): https://goo.gl/iiMfSU
Wettersituation: Kurz und knapp: Eine Super-Katastrophe hier im Norden. Von 31 Tagen gab es nur 4 1/2 Tage Sonne. Ansonsten hingen tiefe schwere Wolken im Himmel oder es regnete wie aus Kuebeln. Der Dezember 2017 war schon schlecht, aber was dieser Dezember 2018 sich geleistet hat, war ein Alptraum. Aber schaut selbst:
Die kleine 200 Watt Insel-Solaranlage: In anbetracht des desolaten Wetters und dem fehlen von Sonnenphasen (die Panel liegen den kompletten Dezember im Schatten) produzierte die Anlage nur sehr wenig Strom. An schlechten Tagen kamen lediglich 20wh rein und wenn wenn die Sonne am Himmel hing (30 Dezember) waren auch nicht mehr als 70wh moeglich. Das reicht natuerlich nicht einmal um den Raspberry PI3 (den Datenlogger) sicher mit Strom zu versorgen, da dieser zusammen mit den anderen Standby Verbrauchern ( Relais-Modul; Kuehlmodul; 2 Stueck DC-DC Konverter) in 24 Stunden ca. 60wh zwingend zum nachladen benoetigt. Einzig eine Ueberwachungskamera lief temporaer immer dann, wenn niemand zuhause war. Stromsparen war also angesagt was wir aber vom Jahr 2017 schon kennen und nicht ungewoehnlich ist. Waere das Wetter besser gewesen, haette man zumindest den Raspberry Pi3 Datenlogger laufen lassen koennen. Aber wenn quasi nichts von den Modulen kommt, muss auch der Pause machen...
Hier die 4.2kwp Photovoltaik-Anlage auf dem Dach: Das gleiche desolate Bild bot sich auch bei der grossen PV-Anlage. An 4 Tagen der 31 Dezembertage kamen zumindest 3mal 4,5 bis 5kw vom Dach. 58,99kwh stellen die Ertragserwartung für den Dezember dar. Im letzten Dezember-Jahr 2017 kamen immerhin noch 50,19kwh vom Dach und dieses 2018 Jahr waren es lediglich magere 38,21kwh. Das liegt satte 35% unter der Ertragserwartung und ist neuer Negativ-Rekord fuer das Jahr 2018. Einem ansonsten sehr positiven und ertragreichen Jahr. Zum Glueck sind die Monate November; Dezember und Januar die Monate mit verschwindend geringen Ertragserwartungen & Ertraegen, von daher waere auch ein Komplettverlust kein wirklich ernstes Problem bezueglich der Anlagenwirtschaftlichkeit. Siehe hier:
Superschrecklich, denn dieser Dezember war nach den vielen Ertragsreichen Rekord-Monaten zuvor seit der Inbetriebnahme gemittelt mit weitem Abstand der schlechteste Ertrags-Monat, allerdings kann man die Monate November; Dezember und Januar so oder so vergessen da diese bezueglich der Anlagen-Wirtschaftlichkeit egal wie es wettertechnisch liefe keinerlei grossen Einfluss besitzen. Der Stromzukauf von den Stadtwerken lag im Dezember bei 215,96kwh was ca. 64,79 Euro Strom Einkaufskosten bedeutet. Von den produzierten 38,21kwh habe ich selbst 25,56kwh verbraucht (Autarkiequote nur noch 11%) was eine Ersparnis von 7,67 Euro ergibt und 12,64kwh für 0,123 Cents an Strom verkauft (Eigenverbrauchsquote=67%) was letztendlich mickerige 1,55 Euro an Einnahmen durch den Verkauf bedeutet. Ja, wir haben tiefsten Winter und es tut fast nichts mehr auf dem Dach wenn es keine Sonne oder generell Licht gibt. Ein wirklich extrem schlechtes und im wahrsten Sinne des Wortes duesteres Monats-Ergebnis:
Nun kommen wir zur Auflistung fuer das laufende Produktionsjahr April 2018 -April 2019:
-April: 40,24 Euro Gewinn durch Verkauf und Einsparung durch Eigenverbrauch 26,93 Euro: Summe 67,17 Euro
-Mai: 75,18 Euro Gewinn durch Verkauf und Einsparung durch Eigenverbrauch 27,40 Euro: Summe 102,58 Euro
-Juni: 56,20 Euro Gewinn durch Verkauf und Einsparung durch Eigenverbrauch 33,90 Euro: Summe 90,10 Euro
-Juli: 68,53 Euro Gewinn durch Verkauf und Einsparung durch Eigenverbrauch: 31,22 Euro: Summe 99,75 Euro
-August: 45,08 Euro Gewinn durch Verkauf und Einsparung durch Eigenverbrauch: 28,01 Euro: Summe 73,09 Euro
-September: 36.27 Euro Gewinn durch den Verkauf und Einsparung durch Eigenverbrauch: 22,92 Euro: Summe 59,19 Euro
-Oktober: 27,09 Euro Gewinn durch den Verkauf und Einsparung durch Eigenverbrauch: 19,37 Euro: Summe 46,46 Euro
-November: 7,76 Euro Gewinn durch den Verkauf und Einsparung durch Eigenverbrauch: 11,14 Euro: Summe 18,90 Euro
-Dezember: 1,55 Euro Gewinn durch den Verkauf und Einsparung durch Eigenverbrauch: 7,67 Euro: Summe 9,22 Euro
Summe nach nun 9 Produktions-Monaten: 566,46 Euro
Summe gesamt seit 03 April 2017: 602,64 Euro (1 April 2017- 1 April 2018) + 566,46 Euro (1 April 2018 bis 01 Dezember 2018) = 1169,10 Euro.
Die Anlage hat das Jahres-Produktionsziel aber schon Ende Oktober erreicht. Alles was nun noch bis 1 April reinkommt ist ungeplanter Überschuss also Plus. Und der Februar und insbesondere Maerz zaehlen zu den eher ertragreichen Monaten. Da kommt also noch einiges auf das zweite Produktionsjahr zu...
Wie ich schon im letzten November-Update geschrieben habe, zahle ich seit ziemlich 6 Wochen wieder Geld fuer Strom (derzeit ca. 80 Euro Stromkosten fuer das komplette Jahr 2018). Das macht sich auch in der Jahres-Stromabrechnung (zu den aber auch Wasser und Gas zaehlen) deutlich bemerkbar. Wo ich fuer das nicht vollstaendige Produktionsjahr 2017 noch 450 Euro von den Stadtwerken zurück erhalten habe, sind es in diesem Jahr 2018 ueber 850 Euro die mir die Stadtwerke auf mein Konto zurueck ueberwiesen haben. Hinzu kommen noch die monatlichen 33 Euro welche ich als Abschlag fuer die Einspeisung alle 30 Tage erhalte. Da merkt man sehr gut, was fuer einen enormen Einfluss die PV-Anlage auf meine Stromkosten hat. Aber schauen wir uns das mal etwas genauer im Detail an:
Das obige gilt fuer das komplette Jahr 2018, aber mein Anrechnungszeitraum ist immer ein komplettes Produktionsjahr. Also nicht vom 1 Januar 2018 bis 31 Dezember 2018, sondern vom 1 April bis 31 Maerz. Dennoch erhaelt man schon so einen guten Ueberblick, denn in obigen Beispiel wurden durch den Verkauf von 3247,79kwh exakt 399,47 Euro eingenommen. Dadurch das von den vom Dach produzierten 4116,85kwh ca. 869,06kwh selbst verbraucht wurden, sind 260,72 Euro bezueglich dem Bezug als Stromkauf zusaetzlich gespart. Mein Zielkorridor nur 1600kwh Strom pro Jahr zu kaufen wurde zu einer echten Punktlandung und alles laeuft exakt so wie ich es geplant habe. Sogar besser, denn dieses Ergebnis stimmt nur halb, da es nur das Jahr 2018 als ganzes betrachtet. Mein 2tes Produktionsjahr ist aber erst 9 Monate jung und es fehlen noch 3 ganze Monate sodass die Rendite nochmals kraeftig steigen wird (denn den schlechten Januar; Februar und schlechten Maerz 2018 habe ich in die 12 Monats 2017 Billanz einfliessen lassen). Aber man sieht in der obigen Uebersicht sehr gut die Produktion und das Sparpotential welches eine solche Anlage jedem Nutzer bietet.
Seit dem 1.1.2019 nutze ich zudem einen neuen guenstigen Stromtarif (lange Laufzeit bis 9/2020 mit einem Kilowattpreis von nur noch 26,99 Cents (bisher zahlte ich 30 Cents), also knapp 3 Cents (10%) weniger fuer jede eingekaufte Kilowattstunde als bisher. Diesen Faktor werde ich nun in meine Berechnungen ab dem 1.1.2019 einfliessen lassen, was bedeutet, dass ich bei meinem selbstverbrauchten Dachstrom ein leicht reduziertes Einsparpotential besitzen werde.
Das ganze wird aber durch das E-Auto wieder kompensiert, da ich mit dem Hyundai Kona Electric wohl auch einen guten Teil zugekauften Strom ins das Auto pumpen werde und plane ca. 8 Monate einen anderen Stromposten meines selbst produzierten Solar-Stroms in den Wagen zu transferieren. Das reduziert dann zwar die Verkaufserloese fuer die ich 12,3 Cents pro Kilowattstunde erhalte, aber steigert die Rentabilitaet, da dieser Strom nun selbst genutzt wird und dieser nicht fuer 26,99 Cents zugekauft werden muss. Der Eigenverbrauch wird also 2019 definitiv nach oben gehen was sich extrem positiv auf die Wirtschaftlichkeit und Armortisationszeit der Anlage auswirken sollte. Wie stark diese Auswirkungen letztendlich sind, wird man abwarten muessen. Aber schon 2019 zumindest ab Februar wird man eine messbare Veraenderung erkennen; korrekt errechnen und monitoren koennen. Ich bin also schon jetzt gespannt wie gross letztendlich die Synergieeffekte des Elektro-Fahrzeugs auf die PV-Anlage sein werden. Denn der Vorteil (insbesondere Finanziell) der einem eine PV-Anlage bietet, liegt nicht im Stromverkauf (wobei dieser auch ein grosser Posten darstellt), sondern im Eigenverbrauch da man so ein 2 bis 1/2fach hoehren Ertrag bei jeder Kilowattstunde generiert. Und das macht es dann spannend und das wird die Armortisations-Phase hoffentlich merklich verkuerzen. Wie merklich werden wir in den kommen 12 Monaten gemeinsam erleben. Es wird nun also wirklich spannend, denn nun haben wir genugend Basis-Daten um diese mit den letzten 1 3/5 Produktionsjahren (21 Monate Anlagenlaufzeit) zu vergleichen. Wenn wir das Jahr 2018 als ganzes isoliert betrachten, ist anzumerken, dass die Anlage eine Jahres-Ertragserwartung von 3351,60kwh besitzt. Geworden sind es aber 4116,85kwh. Damit laege die Anlage fuer das isolierte Jahr 2018 satte 22,83% ueber der Projektion. Betrachtet man das ganze auf das Betriebsjahr April 2017 bis Ende Maerz 2018 (und so muss ich das ganze sehen & rechnen da ich den Januar 2017 bis 31 Maerz 2017 schon im ersten Produktionsjahr verbrechnet habe), denn steht zu befuerchten, dass die PV-Anlage diese isolierten 22,83% sogar deutlich uebertreffen wird und ein lange bestand habendes Rekord-Ergebnis einfahren wird. Denn wie schon geschrieben, hat die PV-Anlage die Jahresleistung zwischen April und Oktober komplett eingefahren und es folgen noch 3 ganze Monate von denen zwei deutliche Monate Zugewinne abwerfen werden. Einfach nur ein fantastisches Ergebnis, was allerdings ganz klar dem exellenten Sommer 2018 mit extrem viel Sonne geschuldet ist!
Machen wir also nun die reale Gegenpruefung und rechnen mit dem 1 April 2018 bis zum 1 Januar 2019. Da hat die PV-Anlage in Summe 3604,83kwh erzeugt. Das entspricht einem ungeplanten Produktions-Plus von 7,75%. Sollte das Wetter im Februar & Maerz mitspielen, muessten nochmal 570kwh drin sein. Das waren 17% on the Top resp. in Summe 24,75% also deutlich ueber den 22,83% des isoliert betrachteten Jahres 2018. Das ganze steht und faellt aber mit dem Wetter wobei das Ergebnis egal wie es kommen wird das von 2017 bei weitem uebersteigen wird, denn dieses Produktionsjahr lag sehr gute 8,652% ueber der Projektion. Man bedenke, schon jetzt nach 9 Monaten liegt die Anlage 7,75% ueber Projektion. Das zweite Jahr wird das erste also um deutlich mehr als das doppelte toppen. Selbst dann wenn das Wetter bis Ende Maerz 2019 nicht mitspielen wuerde. Aber 25% Plus waeren schon ein klasse Ziel fuer 04/2018 bis 03/2019 da es der Rentabilitaet extrem dienlich ist. Man wird dieses dann auch an den Zahlen in Cold hart Euro-Cash sehen. Und hier kommt dann auch noch das E-Auto und die schon an angesprochenen Synergieeffekte zumindest ab mitte Februar 2019 flankierend ins Spiel. Das wird sich dann in der Jahres-Rechnung doppelt auswirken und die Anlage einen dramatischen Push geben und somit Armortisationszeitraum entscheidend verkuerzen. PV auf dem Dach ist eine wirklich Endgeil geniale Technologie. Ein absolutes MUST HAVE fuer jeden mit einem eigenen Dach!
Wo die PV-Anlage schon jetzt ganz normal genutzt ein klarer Volltreffer ist, wird dieser Vorteil mit dem dem E-Auto (Huyndai Kona Electric mit 39,2kwh Akku) auf eine gaenzlich neue Stufe gehoben. Ich bin sehr froh das man Solateur mir 2016 dazu riet die Anlage zu meinem aktuellen Verbrauch etwas groesser zu dimensionieren um in den starken Monaten die E-Mobilitaet und ggf. ein Heimspeicher beruecksichtigen und bedienen zu koennen. Das waere wenn ich viel fahren muesste bei einem 64kwh Kona aber sehr schwierig, denn die PV Anlage schafft es dann nicht den Akku schnell wieder voll zu bekommen (wenn dann nur zwischen April bis September). Aber bei meinem Fahrprofil und dem geringen Verbrauch des Kona ist der 39,2kwh Akku des Autos absolut kein Problem fuer die PV Anlage. Die macht mir den Wagen an einem Sonnentag wieder voll (wobei ich den nur bis 20% entladen und bis 80% laden werde, also in einer Kapaziaetsrange von 8kwh starte und dann max. bis 31,36kwh (min. 200km reale Reichweite) lade. D.h. 23,5kwh (plus 10-15% Wandlungsverluste) muessen im schlechtesten Fall nachgeschoben werden). Somit kaeme ich dann selbst wenn ich einige Kilowatt konventionell vom Energieversorger fuer 26,99 Cent zubuttern muesste auf gemittelte Ladekosten von 1,80 bis 2 Euro fuer 100km fahrt. Sobald die Stromgestehungskosten auf Null sinken (die Anlage sich selbst Armortisiert hat) liegen die Kosten fuer 100km elektisches fahren durch konventionelles zufuettern bei 40 Cents bis 60 Cents. Das allerdings nur 2/3 des Jahres in den PV starken Monaten zwischen Maerz und Oktober...
Und das alles mit nur 4,2kwp Leistung auf dem Dach also geringen Anlagen/Investitionskosten (mittlerweile sind die Preise weiter gefallen und die Panel noch Leistungsfaehiger geworden). Bleibt also gespannt wie sich nun die Ertraege veraendern und welche direkten Einfluss das auf die Wirtschaftlichkeit der Anlage (aber auch die des E-Autos da dieses dann mit Stromgestehungskosten von nur 10 Cents betankt wird und sobald die Armortisationszeit abgelaufen ist das Tanken und Fahren komplett KOSTENLOS wird...)) haben wird.
Wer nun wissen moechte was die Anlagen (4,2kwp und 200Watt Insel-Solaranlage) aktuell treiben, kann 3 Zeilen weiter unten, auf die 24/7 LIVE-Daten beider Anlagen klicken!
4200 Watt Dachanlage:
Hier die Links mit den LIVE-Daten samt Jahresvergleich (Start 03.04.2017):
Anlage-Komplett (24/7 LIVE-DATEN & Jahresvergleich mit allen Erträgen): https://goo.gl/WNyaZk
200 Watt Insel-Solaranlage (Nutzername: Forum; Passwort:Forum. Unter HOME dann auf PERLES INSEL-SOLARANLAGE klicken)
Hier die Links mit den LIVE-Daten samt Historie (Installation: 10/2016 und Data Logging-Start 22.02.2018):
Anlage-Komplett (24/7 LIVE-DATEN): https://goo.gl/iiMfSU
- Michael
- Beiträge: 5659
- Registriert: Fr 23. Jul 2010, 01:48
- Wohnort: Schleswig-Holstein
- Kontaktdaten:
Re: Solaranlage: Inbetriebnahme 16.10.2016; 17 Uhr; Tag 0
Dienstag, der 01.01.2019 bis einschliesslich Donnerstag, der 31.01.2019:
Wettersituation: Der Januar des neuen Jahres 2019 war alles andere als brauchbar, aber letztendlich ein kleines bisschen besser als der Januar des Vorjahres 2018. 10 Tage gab es hin und wieder ein bisschen Sonne. Davon waren 7 Tage sogar richtig Sonnig...jaja! Die anderen 21-24 Tage gab es Schnee; Eis und Regen und dicke fette dunkle Wolken satt. Ein unterdurchschnittlicher Winter-Schmuddelmonat. Aber schaut selbst:
Die kleine 200 Watt Insel-Solaranlage: Hier gibt es nichts zu berichten. Die Insel-Solaranlage befindet sich im Winterschlaf und sammelt immer dann wenn die Sonne ausnahmsweise mal scheint ein paar Elektronen vom Himmel um diese in die beiden 100Ah Akkus (Summe 200Ah) zu schaufeln. Die Inselanlage laeuft immer nur dann wenn niemand im Haus ist damit die Kameras und das Flutlicht mit Strom versorgt werden. Das ganze aber manuell gesteuert und sehr selektiv. Was aber messbar langsam besser wird sind die Ertraege wenn das das Wetter schoen ist und die Sonne vom Himmel lacht. Mit jedem Tag steigern sich diese was natuerlich mit den immer laenger werdenden Tagen und dem immer besser werdenden Winkel der Sonne zu tun hat. In ca. 3 Wochen ist die Stromspar-Kur vorbei, sodass ich den Datenlogger und 1 Kamera wieder dauerhaft laufen lassen werde. Also exakt das gleiche Winter-Spiel wie ein Jahr zuvor. Also keine Ueberraschung!
Hier die 4.2kwp Photovoltaik-Anlage auf dem Dach: Die Ertragserwartung fuer den Januar liegt bei 93,51kwh. Das ist nicht viel und dem gruseligen Januar geschuldet. Wo im Januar 2018 (Monsum-Monat) nur 64,61kwh vom Dach kamen war es diesen Januar im Jahr 2019 immerhin respektable 85,34kwh. Ein Minus zur Ertragserwartung von nur 9,57%. Das geht absolut in Ordung und ist auch was die Performace der Anlage angeht vollkommen egal. Der Januar produziert kaum Strom und Ertraege. Dennoch ist es schoen das die PV-Anlage das Monatsziel um lediglich 9,6% verfehlt hat, denn das entspricht nur einen schoenen Sonnentag. Siehe hier:
Dieser Januar laesst einen zwar nicht jubeln, aber in meinen Augen kann man mit dem Ertrag halbwegs zufrieden sein. Da nun mein neuer Stromtarif seit dem 01.01.2019 greift ( 27 Cents pro Kilowattstunde anstatt 30 Cents) werde ich diesen auch in meinen Berechnungen zugrunde legen (geringer Strombezugskosten = schlechtere Anlagen-Wirtschaftlichkeit). Der Stromzukauf von den Stadtwerken lag im Januar bei 195,70kwh (im Dezember lag dieser noch bei 215,96kwh) was ca. 52,83 Euro Strom Einkaufskosten bedeutet. Von den produzierten 85,34kwh habe ich selbst 44,73kwh verbraucht (Autarkiequote steigt nun auf 19%) was eine Ersparnis von 12.08 Euro ergibt und 40,61kwh für 0,123 Cents an Strom verkauft (Eigenverbrauchsquote=52%) was letztendlich 5 Euro an Einnahmen durch den Verkauf bedeutet. Ja, wir haben zwar noch tiefsten Winter aber im Vergleich zum Vormonat Dezember tut sich ganz langsam wieder etwas auf dem Dach wenn es keine Sonne scheint. Kein wirklich schlechtes Ergebnis aber auch nichts wo man Applaudieren sollte. Ein typischer Winter-Januar. Nicht mehr aber auch nicht weniger:
Nun kommen wir zur Auflistung fuer das laufende Produktionsjahr April 2018 -April 2019:
-April: 40,24 Euro Gewinn durch Verkauf und Einsparung durch Eigenverbrauch 26,93 Euro: Summe 67,17 Euro
-Mai: 75,18 Euro Gewinn durch Verkauf und Einsparung durch Eigenverbrauch 27,40 Euro: Summe 102,58 Euro
-Juni: 56,20 Euro Gewinn durch Verkauf und Einsparung durch Eigenverbrauch 33,90 Euro: Summe 90,10 Euro
-Juli: 68,53 Euro Gewinn durch Verkauf und Einsparung durch Eigenverbrauch: 31,22 Euro: Summe 99,75 Euro
-August: 45,08 Euro Gewinn durch Verkauf und Einsparung durch Eigenverbrauch: 28,01 Euro: Summe 73,09 Euro
-September: 36.27 Euro Gewinn durch den Verkauf und Einsparung durch Eigenverbrauch: 22,92 Euro: Summe 59,19 Euro
-Oktober: 27,09 Euro Gewinn durch den Verkauf und Einsparung durch Eigenverbrauch: 19,37 Euro: Summe 46,46 Euro
-November: 7,76 Euro Gewinn durch den Verkauf und Einsparung durch Eigenverbrauch: 11,14 Euro: Summe 18,90 Euro
-Dezember: 1,55 Euro Gewinn durch den Verkauf und Einsparung durch Eigenverbrauch: 7,67 Euro: Summe 9,22 Euro
-Januar: 5 Euro Gewinn durch den Verkauf und Einsparung durch Eigenverbrauch: 12.08 Euro: Summe 17,08 Euro
Summe nach nun 10 Produktions-Monaten: 583,54 Euro
Summe gesamt seit 03 April 2017: 602,64 Euro (1 April 2017- 1 April 2018) + 583,54 Euro (1 April 2018 bis 01 Februar 2019) = 1186,18 Euro.
Die Anlage hat das Jahres-Produktionsziel aber schon Ende Oktober erreicht und wird bis mitte Ferbuar das Vorjahres-Ergebnis (1 April 2017 bis 1 April 2018) erreichen. Also das nun 2te Produktions/Betriebsjahr wird dramatisch besser als das erste, welches auch schon extrem gut und weit ueber Projektion war. Hinzu kommt ab Ende Februar auch mein vollelektrischer Hyundai Kona ins Spiel. Mit diesem wird es mir moeglich sein, mein doch recht beschreidenen Eigenverbrauch dramtisch nach oben zu bringen, also einen Teil des Produzierten PV-Stroms nicht zu verkaufen, sondern in das E-Auto fliessen zu lassen. Zugegeben, ich verzichte dann auf 12,3 Cents Verkaufseinnahmen, aber mit jeder Kilowattstunde Perle PV-Strom welches ins Auto fliesst, spare ich 27 Cents an Einkaufskosten. Effektiv sind es also 15 Cents zusaetzlich die mich die Umleitung des Stroms ins E-Auto pro Kilowattstunde sparen resp. die Wirtschaftlichkeit der Anlage befeuern laesst.
Es wird also ab Mitte / Ende Februar spannend sein zu beobachten wie sich der Eigenverbrauch positiv in der Wirtschaftlichkeit niederschlagen wird. Denn wir alle wissen, mein Eigenverbrauch war viel zu niedrig und die Anlage lief sozusagen mit gezoegener EEG-Umlage Handbremse. Anstatt den Strom fuer 12,3 Cents zu verkaufen ist es deutlich wirtschaftlicher diesen selbst zu verbrauchen. Und billiger kann man nicht E-Auto fahren. Angenehmer Nebeneffekt wird sein das sich die Armotisationszeit bis sich die Anlage komplett selbst traegt, dramatisch verkuerzt wird. Und dann waere der Strom ab diesem Zeitpunkt komplett kostenlos...
Wer nun wissen moechte was die Anlagen (4,2kwp und 200Watt Insel-Solaranlage) aktuell treiben, kann 3 Zeilen weiter unten, auf die 24/7 LIVE-Daten beider Anlagen klicken!
4200 Watt Dachanlage:
Hier die Links mit den LIVE-Daten samt Jahresvergleich (Start 03.04.2017):
Anlage-Komplett (24/7 LIVE-DATEN & Jahresvergleich mit allen Erträgen): https://goo.gl/WNyaZk
200 Watt Insel-Solaranlage (Nutzername: Forum; Passwort:Forum. Unter HOME dann auf PERLES INSEL-SOLARANLAGE klicken)
Hier die Links mit den LIVE-Daten samt Historie (Installation: 10/2016 und Data Logging-Start 22.02.2018):
Anlage-Komplett (24/7 LIVE-DATEN): https://goo.gl/iiMfSU
Wettersituation: Der Januar des neuen Jahres 2019 war alles andere als brauchbar, aber letztendlich ein kleines bisschen besser als der Januar des Vorjahres 2018. 10 Tage gab es hin und wieder ein bisschen Sonne. Davon waren 7 Tage sogar richtig Sonnig...jaja! Die anderen 21-24 Tage gab es Schnee; Eis und Regen und dicke fette dunkle Wolken satt. Ein unterdurchschnittlicher Winter-Schmuddelmonat. Aber schaut selbst:
Die kleine 200 Watt Insel-Solaranlage: Hier gibt es nichts zu berichten. Die Insel-Solaranlage befindet sich im Winterschlaf und sammelt immer dann wenn die Sonne ausnahmsweise mal scheint ein paar Elektronen vom Himmel um diese in die beiden 100Ah Akkus (Summe 200Ah) zu schaufeln. Die Inselanlage laeuft immer nur dann wenn niemand im Haus ist damit die Kameras und das Flutlicht mit Strom versorgt werden. Das ganze aber manuell gesteuert und sehr selektiv. Was aber messbar langsam besser wird sind die Ertraege wenn das das Wetter schoen ist und die Sonne vom Himmel lacht. Mit jedem Tag steigern sich diese was natuerlich mit den immer laenger werdenden Tagen und dem immer besser werdenden Winkel der Sonne zu tun hat. In ca. 3 Wochen ist die Stromspar-Kur vorbei, sodass ich den Datenlogger und 1 Kamera wieder dauerhaft laufen lassen werde. Also exakt das gleiche Winter-Spiel wie ein Jahr zuvor. Also keine Ueberraschung!
Hier die 4.2kwp Photovoltaik-Anlage auf dem Dach: Die Ertragserwartung fuer den Januar liegt bei 93,51kwh. Das ist nicht viel und dem gruseligen Januar geschuldet. Wo im Januar 2018 (Monsum-Monat) nur 64,61kwh vom Dach kamen war es diesen Januar im Jahr 2019 immerhin respektable 85,34kwh. Ein Minus zur Ertragserwartung von nur 9,57%. Das geht absolut in Ordung und ist auch was die Performace der Anlage angeht vollkommen egal. Der Januar produziert kaum Strom und Ertraege. Dennoch ist es schoen das die PV-Anlage das Monatsziel um lediglich 9,6% verfehlt hat, denn das entspricht nur einen schoenen Sonnentag. Siehe hier:
Dieser Januar laesst einen zwar nicht jubeln, aber in meinen Augen kann man mit dem Ertrag halbwegs zufrieden sein. Da nun mein neuer Stromtarif seit dem 01.01.2019 greift ( 27 Cents pro Kilowattstunde anstatt 30 Cents) werde ich diesen auch in meinen Berechnungen zugrunde legen (geringer Strombezugskosten = schlechtere Anlagen-Wirtschaftlichkeit). Der Stromzukauf von den Stadtwerken lag im Januar bei 195,70kwh (im Dezember lag dieser noch bei 215,96kwh) was ca. 52,83 Euro Strom Einkaufskosten bedeutet. Von den produzierten 85,34kwh habe ich selbst 44,73kwh verbraucht (Autarkiequote steigt nun auf 19%) was eine Ersparnis von 12.08 Euro ergibt und 40,61kwh für 0,123 Cents an Strom verkauft (Eigenverbrauchsquote=52%) was letztendlich 5 Euro an Einnahmen durch den Verkauf bedeutet. Ja, wir haben zwar noch tiefsten Winter aber im Vergleich zum Vormonat Dezember tut sich ganz langsam wieder etwas auf dem Dach wenn es keine Sonne scheint. Kein wirklich schlechtes Ergebnis aber auch nichts wo man Applaudieren sollte. Ein typischer Winter-Januar. Nicht mehr aber auch nicht weniger:
Nun kommen wir zur Auflistung fuer das laufende Produktionsjahr April 2018 -April 2019:
-April: 40,24 Euro Gewinn durch Verkauf und Einsparung durch Eigenverbrauch 26,93 Euro: Summe 67,17 Euro
-Mai: 75,18 Euro Gewinn durch Verkauf und Einsparung durch Eigenverbrauch 27,40 Euro: Summe 102,58 Euro
-Juni: 56,20 Euro Gewinn durch Verkauf und Einsparung durch Eigenverbrauch 33,90 Euro: Summe 90,10 Euro
-Juli: 68,53 Euro Gewinn durch Verkauf und Einsparung durch Eigenverbrauch: 31,22 Euro: Summe 99,75 Euro
-August: 45,08 Euro Gewinn durch Verkauf und Einsparung durch Eigenverbrauch: 28,01 Euro: Summe 73,09 Euro
-September: 36.27 Euro Gewinn durch den Verkauf und Einsparung durch Eigenverbrauch: 22,92 Euro: Summe 59,19 Euro
-Oktober: 27,09 Euro Gewinn durch den Verkauf und Einsparung durch Eigenverbrauch: 19,37 Euro: Summe 46,46 Euro
-November: 7,76 Euro Gewinn durch den Verkauf und Einsparung durch Eigenverbrauch: 11,14 Euro: Summe 18,90 Euro
-Dezember: 1,55 Euro Gewinn durch den Verkauf und Einsparung durch Eigenverbrauch: 7,67 Euro: Summe 9,22 Euro
-Januar: 5 Euro Gewinn durch den Verkauf und Einsparung durch Eigenverbrauch: 12.08 Euro: Summe 17,08 Euro
Summe nach nun 10 Produktions-Monaten: 583,54 Euro
Summe gesamt seit 03 April 2017: 602,64 Euro (1 April 2017- 1 April 2018) + 583,54 Euro (1 April 2018 bis 01 Februar 2019) = 1186,18 Euro.
Die Anlage hat das Jahres-Produktionsziel aber schon Ende Oktober erreicht und wird bis mitte Ferbuar das Vorjahres-Ergebnis (1 April 2017 bis 1 April 2018) erreichen. Also das nun 2te Produktions/Betriebsjahr wird dramatisch besser als das erste, welches auch schon extrem gut und weit ueber Projektion war. Hinzu kommt ab Ende Februar auch mein vollelektrischer Hyundai Kona ins Spiel. Mit diesem wird es mir moeglich sein, mein doch recht beschreidenen Eigenverbrauch dramtisch nach oben zu bringen, also einen Teil des Produzierten PV-Stroms nicht zu verkaufen, sondern in das E-Auto fliessen zu lassen. Zugegeben, ich verzichte dann auf 12,3 Cents Verkaufseinnahmen, aber mit jeder Kilowattstunde Perle PV-Strom welches ins Auto fliesst, spare ich 27 Cents an Einkaufskosten. Effektiv sind es also 15 Cents zusaetzlich die mich die Umleitung des Stroms ins E-Auto pro Kilowattstunde sparen resp. die Wirtschaftlichkeit der Anlage befeuern laesst.
Es wird also ab Mitte / Ende Februar spannend sein zu beobachten wie sich der Eigenverbrauch positiv in der Wirtschaftlichkeit niederschlagen wird. Denn wir alle wissen, mein Eigenverbrauch war viel zu niedrig und die Anlage lief sozusagen mit gezoegener EEG-Umlage Handbremse. Anstatt den Strom fuer 12,3 Cents zu verkaufen ist es deutlich wirtschaftlicher diesen selbst zu verbrauchen. Und billiger kann man nicht E-Auto fahren. Angenehmer Nebeneffekt wird sein das sich die Armotisationszeit bis sich die Anlage komplett selbst traegt, dramatisch verkuerzt wird. Und dann waere der Strom ab diesem Zeitpunkt komplett kostenlos...
Wer nun wissen moechte was die Anlagen (4,2kwp und 200Watt Insel-Solaranlage) aktuell treiben, kann 3 Zeilen weiter unten, auf die 24/7 LIVE-Daten beider Anlagen klicken!
4200 Watt Dachanlage:
Hier die Links mit den LIVE-Daten samt Jahresvergleich (Start 03.04.2017):
Anlage-Komplett (24/7 LIVE-DATEN & Jahresvergleich mit allen Erträgen): https://goo.gl/WNyaZk
200 Watt Insel-Solaranlage (Nutzername: Forum; Passwort:Forum. Unter HOME dann auf PERLES INSEL-SOLARANLAGE klicken)
Hier die Links mit den LIVE-Daten samt Historie (Installation: 10/2016 und Data Logging-Start 22.02.2018):
Anlage-Komplett (24/7 LIVE-DATEN): https://goo.gl/iiMfSU
-
- Beiträge: 30
- Registriert: Fr 2. Jun 2017, 16:24
- Kontaktdaten:
Re: Solaranlage: Inbetriebnahme 16.10.2016; 17 Uhr; Tag 0
Hi Micha,
na hast du schon im Februar über deine PV-Anlage dein E-Auto laden können? Seit Mitte des Monats ist es bei uns in NRW echt schön gewesen und teilweise hatte ich Tage mit über 30kw. Wenn du mal Lust und Zeit hast kannst du ja mal was dazu schreiben wie du das machst und wie das klappt, denke aber das wird mit dem "normalen" Ladegerät kein Problem sein zu laden.
MfG Ray
na hast du schon im Februar über deine PV-Anlage dein E-Auto laden können? Seit Mitte des Monats ist es bei uns in NRW echt schön gewesen und teilweise hatte ich Tage mit über 30kw. Wenn du mal Lust und Zeit hast kannst du ja mal was dazu schreiben wie du das machst und wie das klappt, denke aber das wird mit dem "normalen" Ladegerät kein Problem sein zu laden.
MfG Ray
- Michael
- Beiträge: 5659
- Registriert: Fr 23. Jul 2010, 01:48
- Wohnort: Schleswig-Holstein
- Kontaktdaten:
Re: Solaranlage: Inbetriebnahme 16.10.2016; 17 Uhr; Tag 0
Hi Ray,Ray hat geschrieben: ↑Mi 27. Feb 2019, 09:16Hi Micha,
na hast du schon im Februar über deine PV-Anlage dein E-Auto laden können? Seit Mitte des Monats ist es bei uns in NRW echt schön gewesen und teilweise hatte ich Tage mit über 30kw. Wenn du mal Lust und Zeit hast kannst du ja mal was dazu schreiben wie du das machst und wie das klappt, denke aber das wird mit dem "normalen" Ladegerät kein Problem sein zu laden.
MfG Ray
also das habe ich schon alles beschrieben inkl. vielen Screenshots, allerdings in meiner Facebook-Kona Gruppe. Hier mal in Kurzform:
Ja, das Laden mittels PV Anlage faengt langsam aber sicher an wirklich interessant zu werden. Letztes Wochenende habe ich einiges in den Wagen reingepumpt, aber ganz so oft muss ich den nicht an den Nucki haengen, da der Akku mit 40kwh ausreichend dimensioniert ist. Aber wie gesagt wenn es sich anbietet dran haengt ich den an die PV-Anlage und leite mittlerweile sogar mit maximale Ladeziegel 230 Steckdosenleistung von 12 Ampere in den Wagen um (das sind 2,7kw Ladeleistung). Der Februar war bis letzte Woche ein PV technisch schlechter Monat. Die letzten Tage kam zum Glueck ordentlich was an Energie rein und auch die Leistung hat sich seit nun 4 Tagen massiv erhoeht. Heute zum Beispiel flossen laengere Zeit 2800-2900 Watt vom Dach.
Wie schon in meinen YouTube Videos angedeutet und von mir vermutet, ist das Laden des E-Autos ab 1 Maerz eine sichere solide Angelegenheit. Aber auch die wenigen Male die ich bei schoenen Wetter im Februar den Wagen geladen habe hat schon eine Auswirkung auf den Eigenverbrauch der PV-Anlage erbracht. Wirklich interessant wird das ganze aber erst ab naechster Woche resp. ab dem 1 April, da ich natuerlich auch gerne die Telekom-Ladestrom Karte nutze, die sogar bei CCS Schnellladungen deutlich billiger als mein eigener PV-Strom ist ( ab einem Ladestand von 83% und die Leistungsdrosselung des Batterie Managment-Systems ist der PV-Strom wieder billiger). Ab 1 April ist dann schluss, da die TelekomLadestrom Karte nun als letzter externe Ladeanbieter die Preise massiv anziehen wird. Externes Schelladen wird also verdammt teuer, was ja kein Thema ist, da man daheim Nachts mit 27 Cents die Kwh preiswerter als extern laden kann und mittels PV-Strom ( auch wenn man zukaufen muss ) konkurrenzlos guenstig bezueglich der Ladung bin.
Uebrigens, durch die nun steigenden Temperaturen sinkt auch der Verbrauch am Wagen. Heute zum Beispiel war ich den ganzen Tag mit 11,4kwh/100km unterwegs. Ein sensationell geringer Verbrauch, aber nur erreichbar wenn man den Wagen genauso wie ein Verbrenner bewegt (also langweilig mit vielleicht nur 150PS faehrt und nicht die Petrol 300-400PS des E-Motors nutzt. Der Wagen hat so dermassen viel Power das ich den durchaus mit einem Verbrenner mit 300-400PS vergleichen wuerde). Da machen sich die steigenden Temperaturen im Verbrauch von Tag zu Tag immer mehr bemerkbar. 11,4kwh bedeutet auf die Akku-Kapazitaet umgerechnet: 39,2/11,4 = 344km Reichweite.
Wie gesagt, selbst der 39,2kwh Akku ist im grunde viel zu gross dimensioniert bei einem solch leichten und kompakten Fahrzeug (1,7 Tonnen und kleiner B-SUV).
Noch nutze ich das Ausnahmeangebot der Telekom aus (im Januar hatte ich Stromkosten von nur 6.46 Euro und im Februar liegen die nicht segnifikant drueber). Laecherlich, wenn man bedenkt was mich bei 2000km mein Verbrenner an der Tankstelle gekostet haette. Da waere ich knapp 200 Euro los geworden. Derzeit 87% Ersparnis im Vergleich zu den Energiekosten die mich der Verbrenner gekostet haette. Das wird sich aber spaetestens ab dem 1 April aendern, wenn ich 100% Hausstrom tanken werde, da mir die CCS Schnellader dann egal mit welcher Ladekarte dann viel zu teuer sind. Ikea ( liegt auf dem Weg zur Arbeit) hat noch mehrere CCS DC SchnellLader vor dem Haupteingang, aber die auf 20kw gedrosselt laufen. Dafuer komplett kostenlos. Da waere es hin und wieder mal eine Idee mal kostenlos zu laden, denn so langsam sind 20kw im grunde auch nicht, sodass man die Kiste recht flott wieder kostenlos auf 80% bringen koennte. Das waere dann zum Beispiel interessant, wenn es mal regnen sollte, also die Ladung am Wochenende (Samstag) mittels PV sozusagen ins Wasser fallen sollte.
Meine kleine PV-Anlage produziert derzeit nur 14,8kwh pro Tag. Aber das nimmt nun seit 1 Woche von Tag zu Tag rapide zu. Mit der Energie die ich heute eingespeisst habe kann ich 100-120km elektrisch fahren. Fuer ein PV Februar-Tag schon beeidruckend viel. Auch das Laden mit 12 Ampere ( habe erst 8 Ampere gestetet; dann bin ich auf 10 gesprungen und am Wochenende passte nun knapp auch 12 Ampere an der Steckdose) also 2,7kw klappt super und laeuft recht flott. Mit 73% gestartet und bei die Ladung 94% beendet (davon2 Stunden mit 10 Ampere und 2 Stunden mit 12 Ampere).
Was die Ladestrategie angeht, wird ich in meiner Kona-Facebook Gruppe berichten und hier wie ueblich nur nebenbei in meinem Monatsabrechnungen das eine oder andere schreiben. Denn wirklich spannend ist das Laden eigentlich auch nicht. Stecker rein; laden und mit dem Smartphone die Ladung beenden. Das Laden ist hier noch kurzer Zeit schon zur Routine geworden der ich keine wirklich grosse Beachtung mehr schenke. Insbesondere auch weil die Telekom-Ladekarte den Strom ( 2 Cents pro Minute am Schnellader ) noch verschenkt. Das liegt im Bereich der hoehen Ladestroeme am CCS-Lader unter den kosten die mich mein PV-Strom kostet ( und der Strom kost ja nicht wirklich viel ).
Aber wie gesagt: Das mit dem externen Laden ist bald Geschichte, da zu teuer. Fuer mich aber ideal da ich so nun die Winterzeit fast kostenlos durch die Gegend juckeln konnte und nebenbei genug mit meiner PV-Strom Ladevariante am experimentieren war. Ist nun alles in trockenen Tuechern und ich habe genuegend Wissen angesammelt das ich nun eine gute PV-Ladestrategie an der Hand habe die funktionieren wird. Faktisch laeuft es so wie ich das im letzten Jahr geplant und mir vorgestellt habe...
Was die Synergie-Effekte angeht, wird das E-Auto ab April einen grossen Einfluss auf die Anlagen-Rendite haben. Schon im Februar ist der Eigenverbrauch zum vergleichbaren Vorjahr um 13% gestiegen und das nur wegen der wenigen kurzen PV-Testladungen. Denn trotz Sonnentage kann man den Februar wegen der wenigen Sonnen-Stunden komplett vergessen. Seit nicht ganz 1 Woche geht es nun aber langsam los und es kommt nun wieder wie heute mit 14,9kwh langsam wieder richtig was vom Dach und es faengt somit auch an spannend zu werden.
So oder so, ich spar mir hier derzeit einen Wolf mit dem E-Auto. Das einzige was erschreckend ist, ist die enorme Power die der Wagen entwickelt. Das entspricht 300-400 PS. Mit dem Ding hinterlaesst man weinende BMW-Tuerken die Ihre teuren Stink Doener-Autos vor Wut verbrennen. Selbst die Polizei verfolgte mich heute. Pole-Position an der Ampel neben dem Bullen und da duese ich im ECO-Modus (Leistungsreduzierung um Energie zu sparen) so flott los, dass die Polizei sofort die Verfolgung aufgenommen hat (die habe ich da an der Ampel degradiert) und wohl im ersten Moment dachten das ich da mit einem Heissgemachten Verbrenner unterwegs bin. Kurze Zeit spaeter haben die dann aber doch bemerkt (E-Kennzeichen) das es ein E-Auto ist und noch sicherheitshalber meine Geschwindigkeit (parallel neben mit gefahren und bloede geglotzt) gecheckt. Macht schon grosse Laune von 0-50 in 1-2 Sekunden flott abzuzischen. Da bin ich schon weit weg, da haben die Verbrenner-Heinis (oder die Bullen) an der Ampel nicht mal die Kupplung geloest und beginnen gerade erst deren ineffizienten An/Verfolgungsfahrt

E-Auto fahren macht grossen Spass und man verbraucht dabei auch kaum mehr Strom. Mir gruselt es schon bei dem Gedanken in kuerze wieder in so einem schlappen 280PS US-Verbrenner SUV zu hocken. Denn zwischen einem Verbrenner und E-Auto liegen Welten bezueglich der Effizienz; Verbrauch und Unbaendigen Power. Egal wie schnell man unterwegs ist. Wenn man mit 70kmh reinlatscht geht die Kiste ab, als wenn man in einem Kampfjet sitzt. Keine Verzoegerung; die Leistung wird augenblicklich auf die Strasse gebracht und in Vortrieb umgestezt. Und das in einer unglaublichen Heftigkeit.
Da ist Hyundai etwas ueber das Ziel hinausgeschossen. Weniger haette es auch getan. Denn im ECO-Mode ist die Kiste schon extrem Agressiv und damit versaegt man ausnahmslos alles bis auf Super-Sportwagen. Normal-Mode ist schon fast der Ultimative Killer-Modus und Sport-Mode, ist TOP GUN und somit voellig krank! E-Auto fahren macht einfach nur Spass, da es eine komplett andere Art der Fortbewegung und Fahr-Komforts darstellt. Das ist Wellness auf 4 Raedern! Auch im Stau sehr geil. Die anderen verbrennen stehend Kraftstoff und man selbst steht dort und verbraucht quasi NICHTS und hat eine unbeschreibliche Ruhe. Das einzige was man hoert ist das gekloeter der Verbrenner-Motoren um einen herum und man sieht Fahrer die alle genervt sind ( vom Laerm; von deren sinkenden Spritnadel; vom Brummen und Laerm des Autos und dem geruehre mit der Schaltung und dusseligen Ein/Auskuppeln. Und alle Stinken sich gegenseitig zu (ich bekomm den ganzen Dreck ja leider auch ab)...
Guss,
Micha
- Michael
- Beiträge: 5659
- Registriert: Fr 23. Jul 2010, 01:48
- Wohnort: Schleswig-Holstein
- Kontaktdaten:
Dach-PV & Insel-Solaranlage: Februar-2019 Fazit
Freitag, der 01.02.2019 bis einschliesslich Donnerstag, der 28.02.2019:
Wettersituation: Dieser Februar 2019 drohte bis mitte des Monats komplett ins Wasser zu fallen, aber dann gab dieser 2te Monat des Jahres 2019 Wetterseitig nochmal alles und erzeugte zum Ende hin viele schoene und sonnige Tage. Das rettete die verfahrene Wettersituation und natuerlich auch solaren Ertraege…
Die kleine 200 Watt Insel-Solaranlage: Mitte Februar lief die Insel-Anlage wieder, aber da zu diesem Zeitpunkt kaum was aus den beiden 100 Watt Paneln kam, musste ich die Anlage wieder einbremsen. Seit dem 22 Februar laeuft nun aber alles wieder nach Plan, da die Sonne mittlerweile eine anstaendigen Winkel erreicht hat und die Tage auch immer laenger werden. Die Inselanlage laeuft nun wieder rund und feuert bis zu 550wh in die Akkus und diese werden nun zuverlaessig wieder gefuellt. 190Wh Verbrauch steht ein auffuellen von 310 Wattstunden entgegen. Hier wird es in kuerzen ein paar Veraenderungen bezueglich der Verbraucher geben, da ich die Installation immer weiter optmiere und die Last immer weiter in den Keller schiebe! Aber das sind Nebensaechlichkeiten, wichtig ist das die Ablage seit dem 22 Februar nun wieder 24/7 laeuft und auch wie gehabt 2mal in der Woche die 16GB Voll-Backups automatisch per WLAN in die Synology transferiert. Viel mehr gibt es somit nicht zu berichten. Im Vergleich zu den beiden Februar-Monaten 1018 & 2017 verfestigt sich nun ein zeitlicher Trend bezueglich des 24/7 Betriebes. im letzten drittel des Februars reicht die Energie erst aus um alles dauerhaft betreiben zu koennen. Selbst wenn die Tage mal schlecht sind reichen die Reserven der Akkus aus um diese Zeit zu ueberstehen, denn auch an schlechten Tagen kommt Strom von den Modulen.
Hier die 4.2kwp Photovoltaik-Anlage auf dem Dach: Am 13 Februar lag die Dach-PV Anlage weit hinter den Ertragserwartungen fuer den Februar zurueck. Denn pro Tag haetten 6kwh vom Dach geliefert werden sollen. Es waren an vielen Tagen aber nut 1-2kwh. Aber ab dem 14 Februar rappelte sich die Anlage aufgrund besser werdenden Wetters auf und produzierte fleissig Strom. Am 19;20 und 21 Februar war wieder Schlechtwetter-Sendepause und vom 22-28 Februar ballerte die Anlage gut Strom raus und da kam soviel Strom zusammen das die schlechten 13 Anfangs-Tage mehr als kompensiert werden konnte. Man konnte quasi zuschauen, wie die Ertraege von Tag zu Tag kletterten (Winkel der Sonne immer besser und auch die Tage immer laenger). Die Ertragserwartung fuer den Februar liegt wie wir alle wissen bei 171,27kwh. Vom Dach gekommen sind im Summe dann doch noch 195,41kwh. Also noch ein Plus fast genauso wie im Jahr 2018 ( da kamen 198kwh vom Dach) von 14% ueber der Ertragserwartung. Damit kann man sehr zufrieden sein. Ein schoener Ertrag den die PV-Anlage ueber dem Monatsziel mit 14% erreicht hat. Siehe hier:
Also ein fast genauso guter Februar wie der Februar 2018. Eigentlich sogar noch besser da mein E-Auto (Huyndai Kona Electric mit 39,2kwh Batterie) im Februar die ersten 4 Testladungen (zwar wurde nur kurz geladen, solange die Sonne aufs Dach ballerte) durchgefuehrt wurden. Dieses bisschen E-Auto Laden hat den Eigenverbrauchsquote auf 40% steigen lassen. Im Vergleich zum Vorjahr sind das 12% mehr. Und diese 12% sind diesen kurzen Testladungen geschuldet. Da ich noch mit der Telekom Ladestrom Karte ausserhalb an den Schnellader fuer 2 Cents pro Minute laden kann, nutze ich dieses Ausnahmeangebot natuerlich auch, denn das ist quasi kostenloser Strom den ich da schnell in den Wagen pumpen kann. Aber dieses Lockangebot laeuft am 1 April aus und dann wird ein Mix aus Bezugsstrom und eigenen PV-Strom getankt. Somit waren diese 4 Tests (habe mit 8 ( 1,7kw); 10 (2,3kw) und 12 (2,7kw) Ampere aus der Haushaltssteckdose geladen und die Ladungen per WLAN-Funksteckdose gestartet korrespondieriend mit den Stroemen die vom Dach kamen wieder beendet).
Dieses 4 E-Auto Test Ladungen welche am 3; 16; 1 & 24 Februar liefen kann man hier gut sehen:
Wie Ihr ja mittlerweile wisst haben sich meine Strombezugskosten seit dem 01.01.2019 auf 27 Cents pro Kilowattstunde (anstatt wie wie 31.12.2018 die 30 Cents) reduziert. Dieser reduzierte Preis fliesst natuerlich auch in meine Wirtschaftlichkeitsrechnung mit ein resp wird in meinen Berechnungen zugrunde gelegt (geringer Strombezugskosten = schlechtere Anlagen-Wirtschaftlichkeit). Der Stromzukauf von den Stadtwerken lag im Fabruar bei 160,84kwh was ca. 43,43 Euro Strom Einkaufskosten bedeutet. Von den produzierten 195,41kwh habe ich selbst 78,07kwh verbraucht (Autarkiequote 35%) was eine Ersparnis von 21.08 Euro ergibt und 117,34kwh für 0,123 Cents an Strom verkauft (Eigenverbrauchsquote=40%) was letztendlich 14,43 Euro an Einnahmen durch den Verkauf bedeutet. Bedenkt, wir befinden uns noch im Winter und die Anlage faengt jetzt erst an richtig zu produzieren. Da sich der Februar 2018 mit dem Februar 2019 sehr gut vergleichen laesst, ist schon erkennbar das selbst die 4 E-Auto Testladungen einen deutlichen positiven Effekt auf die PV-Anlage und deren Wirtschaftlichkeit erzeugen...
Nun kommen wir zur Auflistung fuer das laufende Produktionsjahr April 2018 -April 2019:
-April: 40,24 Euro Gewinn durch Verkauf und Einsparung durch Eigenverbrauch 26,93 Euro: Summe 67,17 Euro
-Mai: 75,18 Euro Gewinn durch Verkauf und Einsparung durch Eigenverbrauch 27,40 Euro: Summe 102,58 Euro
-Juni: 56,20 Euro Gewinn durch Verkauf und Einsparung durch Eigenverbrauch 33,90 Euro: Summe 90,10 Euro
-Juli: 68,53 Euro Gewinn durch Verkauf und Einsparung durch Eigenverbrauch: 31,22 Euro: Summe 99,75 Euro
-August: 45,08 Euro Gewinn durch Verkauf und Einsparung durch Eigenverbrauch: 28,01 Euro: Summe 73,09 Euro
-September: 36.27 Euro Gewinn durch den Verkauf und Einsparung durch Eigenverbrauch: 22,92 Euro: Summe 59,19 Euro
-Oktober: 27,09 Euro Gewinn durch den Verkauf und Einsparung durch Eigenverbrauch: 19,37 Euro: Summe 46,46 Euro
-November: 7,76 Euro Gewinn durch den Verkauf und Einsparung durch Eigenverbrauch: 11,14 Euro: Summe 18,90 Euro
-Dezember: 1,55 Euro Gewinn durch den Verkauf und Einsparung durch Eigenverbrauch: 7,67 Euro: Summe 9,22 Euro
-Januar: 5 Euro Gewinn durch den Verkauf und Einsparung durch Eigenverbrauch: 12.08 Euro: Summe 17,08 Euro
-Februar: 14,43 Euro Gewinn durch den Verkauf und Einsparung durch Eigenverbrauch: 21,08 Euro: Summe 35,51 Euro
Summe nach nun 11 Produktions-Monaten: 619,05 Euro
Summe gesamt seit 03 April 2017: 602,64 Euro (1 April 2017- 1 April 2018) + 619,05 Euro (1 April 2018 bis 01 Maerz 2019) = 1221,69 Euro.
Das erste Produktionsjahr April 2017 bis April 2018 war schon extrem gut. In diesem zweiten Produktionsjahr wurde dieses sehr gute Ergebnis nach 10,5 Monaten uebertroffen. D.h. der nun folgende Maerz also der letzte Produktions-Monat im 2 Jahr wird die Messlatte nochmals ein ganzen Stueck nach oben versetzen. Alles laeuft nicht nur nach Plan, sondern sehr deutlich ueber dem angestrebten Plan und Wirtschaftlichkeits-Zielen. Das E-Auto wird im Maerz noch keine signifikante Rolle spielen (wegen der Telekom Ladestrom Karte die ich wegen des quasi kostenlos angebotenem Stroms ausnutzen werde), aber fuer das dritte Produktionsjahr welches am 1 April beginnt eine entscheidende Rolle spielen. Denn dann werde ich soviel Strom wie moeglich un den Wagen umleiten und mit jeder Kilowattstunde die in das Auto fliessen verliere ich zwar 12,3 Cents; spare aber auf der anderen Seite 27 Cents. Soll heissen: Ein Wirtschaftlicher Vorteil von 14,7 Cents wird so sehr elegant Anlagenseitig erzeugt und der zweite Vorteil ist das ich diesen Strom dann im Wagen sozusagen kostenlos verfahren kann. Es rechnet sich also doppelt PV-Strom in den Wagen umzuleiten. Somit ergibt sich so die die klassische WIN-WIN Situation auch was die Umwelt angeht, denn mein PV-Strom ist GRUEN und total OEKO und die Sonne schickt bekanntlich keine Rechnung!
Angenehmer Nebeneffekt wird zudem sein, das sich die Armotisationszeit bis sich die Anlage komplett selbst traegt, dramatisch verkuerzt wird. Und dann waere der Strom ab diesem Zeitpunkt komplett kostenlos da keinerlei Stomgestehungskosten mehr vorliegen werden (ist zwar auch schon jetzt der Fall da mit Las Vegas meine PV-Anlage komplett spendiert hat, aber ich tue immer so als wenn es mein eigenes Geld waere). Dann wuerde ich bei konventioneller Betrachtungsweise komplett kostenfrei den Wagen bewegen. Ich Gewinne also dreifach: Zahle kaum noch Geld fuer Strom an den Energieversorger; fahre mit dem E-Auto kostenlos durch die Gegend und bekomme diese sogar noch ein zweites mal bezahlt.
Wer nun wissen moechte was die Anlagen (4,2kwp und 200Watt Insel-Solaranlage) aktuell treiben, kann 3 Zeilen weiter unten, auf die 24/7 LIVE-Daten beider Anlagen klicken!
4200 Watt Dachanlage:
Hier die Links mit den LIVE-Daten samt Jahresvergleich (Start 03.04.2017):
Anlage-Komplett (24/7 LIVE-DATEN & Jahresvergleich mit allen Erträgen): https://goo.gl/WNyaZk
200 Watt Insel-Solaranlage (Nutzername: Forum; Passwort:Forum. Unter HOME dann auf PERLES INSEL-SOLARANLAGE klicken)
Hier die Links mit den LIVE-Daten samt Historie (Installation: 10/2016 und Data Logging-Start 22.02.2018):
Anlage-Komplett (24/7 LIVE-DATEN): https://goo.gl/iiMfSU
Wettersituation: Dieser Februar 2019 drohte bis mitte des Monats komplett ins Wasser zu fallen, aber dann gab dieser 2te Monat des Jahres 2019 Wetterseitig nochmal alles und erzeugte zum Ende hin viele schoene und sonnige Tage. Das rettete die verfahrene Wettersituation und natuerlich auch solaren Ertraege…
Die kleine 200 Watt Insel-Solaranlage: Mitte Februar lief die Insel-Anlage wieder, aber da zu diesem Zeitpunkt kaum was aus den beiden 100 Watt Paneln kam, musste ich die Anlage wieder einbremsen. Seit dem 22 Februar laeuft nun aber alles wieder nach Plan, da die Sonne mittlerweile eine anstaendigen Winkel erreicht hat und die Tage auch immer laenger werden. Die Inselanlage laeuft nun wieder rund und feuert bis zu 550wh in die Akkus und diese werden nun zuverlaessig wieder gefuellt. 190Wh Verbrauch steht ein auffuellen von 310 Wattstunden entgegen. Hier wird es in kuerzen ein paar Veraenderungen bezueglich der Verbraucher geben, da ich die Installation immer weiter optmiere und die Last immer weiter in den Keller schiebe! Aber das sind Nebensaechlichkeiten, wichtig ist das die Ablage seit dem 22 Februar nun wieder 24/7 laeuft und auch wie gehabt 2mal in der Woche die 16GB Voll-Backups automatisch per WLAN in die Synology transferiert. Viel mehr gibt es somit nicht zu berichten. Im Vergleich zu den beiden Februar-Monaten 1018 & 2017 verfestigt sich nun ein zeitlicher Trend bezueglich des 24/7 Betriebes. im letzten drittel des Februars reicht die Energie erst aus um alles dauerhaft betreiben zu koennen. Selbst wenn die Tage mal schlecht sind reichen die Reserven der Akkus aus um diese Zeit zu ueberstehen, denn auch an schlechten Tagen kommt Strom von den Modulen.
Hier die 4.2kwp Photovoltaik-Anlage auf dem Dach: Am 13 Februar lag die Dach-PV Anlage weit hinter den Ertragserwartungen fuer den Februar zurueck. Denn pro Tag haetten 6kwh vom Dach geliefert werden sollen. Es waren an vielen Tagen aber nut 1-2kwh. Aber ab dem 14 Februar rappelte sich die Anlage aufgrund besser werdenden Wetters auf und produzierte fleissig Strom. Am 19;20 und 21 Februar war wieder Schlechtwetter-Sendepause und vom 22-28 Februar ballerte die Anlage gut Strom raus und da kam soviel Strom zusammen das die schlechten 13 Anfangs-Tage mehr als kompensiert werden konnte. Man konnte quasi zuschauen, wie die Ertraege von Tag zu Tag kletterten (Winkel der Sonne immer besser und auch die Tage immer laenger). Die Ertragserwartung fuer den Februar liegt wie wir alle wissen bei 171,27kwh. Vom Dach gekommen sind im Summe dann doch noch 195,41kwh. Also noch ein Plus fast genauso wie im Jahr 2018 ( da kamen 198kwh vom Dach) von 14% ueber der Ertragserwartung. Damit kann man sehr zufrieden sein. Ein schoener Ertrag den die PV-Anlage ueber dem Monatsziel mit 14% erreicht hat. Siehe hier:
Also ein fast genauso guter Februar wie der Februar 2018. Eigentlich sogar noch besser da mein E-Auto (Huyndai Kona Electric mit 39,2kwh Batterie) im Februar die ersten 4 Testladungen (zwar wurde nur kurz geladen, solange die Sonne aufs Dach ballerte) durchgefuehrt wurden. Dieses bisschen E-Auto Laden hat den Eigenverbrauchsquote auf 40% steigen lassen. Im Vergleich zum Vorjahr sind das 12% mehr. Und diese 12% sind diesen kurzen Testladungen geschuldet. Da ich noch mit der Telekom Ladestrom Karte ausserhalb an den Schnellader fuer 2 Cents pro Minute laden kann, nutze ich dieses Ausnahmeangebot natuerlich auch, denn das ist quasi kostenloser Strom den ich da schnell in den Wagen pumpen kann. Aber dieses Lockangebot laeuft am 1 April aus und dann wird ein Mix aus Bezugsstrom und eigenen PV-Strom getankt. Somit waren diese 4 Tests (habe mit 8 ( 1,7kw); 10 (2,3kw) und 12 (2,7kw) Ampere aus der Haushaltssteckdose geladen und die Ladungen per WLAN-Funksteckdose gestartet korrespondieriend mit den Stroemen die vom Dach kamen wieder beendet).
Dieses 4 E-Auto Test Ladungen welche am 3; 16; 1 & 24 Februar liefen kann man hier gut sehen:
Wie Ihr ja mittlerweile wisst haben sich meine Strombezugskosten seit dem 01.01.2019 auf 27 Cents pro Kilowattstunde (anstatt wie wie 31.12.2018 die 30 Cents) reduziert. Dieser reduzierte Preis fliesst natuerlich auch in meine Wirtschaftlichkeitsrechnung mit ein resp wird in meinen Berechnungen zugrunde gelegt (geringer Strombezugskosten = schlechtere Anlagen-Wirtschaftlichkeit). Der Stromzukauf von den Stadtwerken lag im Fabruar bei 160,84kwh was ca. 43,43 Euro Strom Einkaufskosten bedeutet. Von den produzierten 195,41kwh habe ich selbst 78,07kwh verbraucht (Autarkiequote 35%) was eine Ersparnis von 21.08 Euro ergibt und 117,34kwh für 0,123 Cents an Strom verkauft (Eigenverbrauchsquote=40%) was letztendlich 14,43 Euro an Einnahmen durch den Verkauf bedeutet. Bedenkt, wir befinden uns noch im Winter und die Anlage faengt jetzt erst an richtig zu produzieren. Da sich der Februar 2018 mit dem Februar 2019 sehr gut vergleichen laesst, ist schon erkennbar das selbst die 4 E-Auto Testladungen einen deutlichen positiven Effekt auf die PV-Anlage und deren Wirtschaftlichkeit erzeugen...
Nun kommen wir zur Auflistung fuer das laufende Produktionsjahr April 2018 -April 2019:
-April: 40,24 Euro Gewinn durch Verkauf und Einsparung durch Eigenverbrauch 26,93 Euro: Summe 67,17 Euro
-Mai: 75,18 Euro Gewinn durch Verkauf und Einsparung durch Eigenverbrauch 27,40 Euro: Summe 102,58 Euro
-Juni: 56,20 Euro Gewinn durch Verkauf und Einsparung durch Eigenverbrauch 33,90 Euro: Summe 90,10 Euro
-Juli: 68,53 Euro Gewinn durch Verkauf und Einsparung durch Eigenverbrauch: 31,22 Euro: Summe 99,75 Euro
-August: 45,08 Euro Gewinn durch Verkauf und Einsparung durch Eigenverbrauch: 28,01 Euro: Summe 73,09 Euro
-September: 36.27 Euro Gewinn durch den Verkauf und Einsparung durch Eigenverbrauch: 22,92 Euro: Summe 59,19 Euro
-Oktober: 27,09 Euro Gewinn durch den Verkauf und Einsparung durch Eigenverbrauch: 19,37 Euro: Summe 46,46 Euro
-November: 7,76 Euro Gewinn durch den Verkauf und Einsparung durch Eigenverbrauch: 11,14 Euro: Summe 18,90 Euro
-Dezember: 1,55 Euro Gewinn durch den Verkauf und Einsparung durch Eigenverbrauch: 7,67 Euro: Summe 9,22 Euro
-Januar: 5 Euro Gewinn durch den Verkauf und Einsparung durch Eigenverbrauch: 12.08 Euro: Summe 17,08 Euro
-Februar: 14,43 Euro Gewinn durch den Verkauf und Einsparung durch Eigenverbrauch: 21,08 Euro: Summe 35,51 Euro
Summe nach nun 11 Produktions-Monaten: 619,05 Euro
Summe gesamt seit 03 April 2017: 602,64 Euro (1 April 2017- 1 April 2018) + 619,05 Euro (1 April 2018 bis 01 Maerz 2019) = 1221,69 Euro.
Das erste Produktionsjahr April 2017 bis April 2018 war schon extrem gut. In diesem zweiten Produktionsjahr wurde dieses sehr gute Ergebnis nach 10,5 Monaten uebertroffen. D.h. der nun folgende Maerz also der letzte Produktions-Monat im 2 Jahr wird die Messlatte nochmals ein ganzen Stueck nach oben versetzen. Alles laeuft nicht nur nach Plan, sondern sehr deutlich ueber dem angestrebten Plan und Wirtschaftlichkeits-Zielen. Das E-Auto wird im Maerz noch keine signifikante Rolle spielen (wegen der Telekom Ladestrom Karte die ich wegen des quasi kostenlos angebotenem Stroms ausnutzen werde), aber fuer das dritte Produktionsjahr welches am 1 April beginnt eine entscheidende Rolle spielen. Denn dann werde ich soviel Strom wie moeglich un den Wagen umleiten und mit jeder Kilowattstunde die in das Auto fliessen verliere ich zwar 12,3 Cents; spare aber auf der anderen Seite 27 Cents. Soll heissen: Ein Wirtschaftlicher Vorteil von 14,7 Cents wird so sehr elegant Anlagenseitig erzeugt und der zweite Vorteil ist das ich diesen Strom dann im Wagen sozusagen kostenlos verfahren kann. Es rechnet sich also doppelt PV-Strom in den Wagen umzuleiten. Somit ergibt sich so die die klassische WIN-WIN Situation auch was die Umwelt angeht, denn mein PV-Strom ist GRUEN und total OEKO und die Sonne schickt bekanntlich keine Rechnung!
Angenehmer Nebeneffekt wird zudem sein, das sich die Armotisationszeit bis sich die Anlage komplett selbst traegt, dramatisch verkuerzt wird. Und dann waere der Strom ab diesem Zeitpunkt komplett kostenlos da keinerlei Stomgestehungskosten mehr vorliegen werden (ist zwar auch schon jetzt der Fall da mit Las Vegas meine PV-Anlage komplett spendiert hat, aber ich tue immer so als wenn es mein eigenes Geld waere). Dann wuerde ich bei konventioneller Betrachtungsweise komplett kostenfrei den Wagen bewegen. Ich Gewinne also dreifach: Zahle kaum noch Geld fuer Strom an den Energieversorger; fahre mit dem E-Auto kostenlos durch die Gegend und bekomme diese sogar noch ein zweites mal bezahlt.
Wer nun wissen moechte was die Anlagen (4,2kwp und 200Watt Insel-Solaranlage) aktuell treiben, kann 3 Zeilen weiter unten, auf die 24/7 LIVE-Daten beider Anlagen klicken!
4200 Watt Dachanlage:
Hier die Links mit den LIVE-Daten samt Jahresvergleich (Start 03.04.2017):
Anlage-Komplett (24/7 LIVE-DATEN & Jahresvergleich mit allen Erträgen): https://goo.gl/WNyaZk
200 Watt Insel-Solaranlage (Nutzername: Forum; Passwort:Forum. Unter HOME dann auf PERLES INSEL-SOLARANLAGE klicken)
Hier die Links mit den LIVE-Daten samt Historie (Installation: 10/2016 und Data Logging-Start 22.02.2018):
Anlage-Komplett (24/7 LIVE-DATEN): https://goo.gl/iiMfSU
- Michael
- Beiträge: 5659
- Registriert: Fr 23. Jul 2010, 01:48
- Wohnort: Schleswig-Holstein
- Kontaktdaten:
Dach-PV & Insel-Solaranlage: März-2019 & 2 Produktionsjahr "Fazit"
Freitag, der 01.03.2019 bis einschliesslich Sonntag, der 31.03.2019:
Wettersituation: Ja, unser schlechter Maerz von 2018 vor einem Jahr ist mir noch gut in Erinnerung. 12 Monate spaeter hat sich der Maertz 2019 fast 1:1 kopiert. Ein derart schlechtes Wetter koennte bei dem einen oder anderen Menschen zu aktuten Depressionen fuehren. Es gab nur 5 wirklich schoene Sonnentage und 7 durchwachsene Tage wo hin und wieder mal kurz die Sonne zu sehen war. Aber der Rest, also die 19 Tage waren stark bewoelkt und es regnete sehr viel. Das sich diese schlechte Wetter-Situation negativ auf die Ertraege auswirken wird, war schon nach 13 Tagen klar.
Die kleine 200 Watt Insel-Solaranlage: Das schlechte Wetter hat auch meiner kleinen 200 Watt Insel-Solaranlage massiv zugesetzt, denn es wurde mehr Energie entnommen ( bei nur einer Kamera im Einsatz ) als rein kam. Folglich musste ich die Kamera manuell zwischen dem 15 und 19 Maerz deaktivieren um Strom zu sparen. Danach lief das System wieder wie gewohnt und es kam mehr als genug Strom von den beiden Solar-Paneln. Pro Tag verbraucht das System ( alles laeuft komplett, aber nur mit einer IP-Kamera...) ca. 170 Wattstunden Strom. Diese produzierte die Anlage seit dem 20 Maerz auch problemlos. Viel mehr gibt es eigentlich nicht zu berichten ( eigentlich doch, aber das sind Interne Informationen die ich hier oeffentlich nicht auspplaudern werde), die Anlage laeuft nun bis auf die Schlechtwetter-Zwangspause wieder wie ein Uhrwerk solide und autark vor sich hin. Das gilt auch fuer den Raspberry PI und das Monitoring / Datenlogging. Auch die automatischen Voll-Backups des PI und aller Daten (also der 16Gb SD-Speicherkarte, die alles am laufen haelt) funktionieren sicher und problemlos wie ein Uhrwerk.
Hier die 4.2kwp Photovoltaik-Anlage auf dem Dach: Ja, der schlechte Maerz schlug auch voll in die grosse Dachinstallation ein. 5 gute Tage konnten den durchwachsenen Maerz nunmal nicht rausreissen. Dennoch erreichte die 4.2kwp PV-Anlage von der durchschnittlichen Ertragserwartung welche bei 306kwh lag, noch 247,76kwh also knapp 81% zur durchschnittlichen Projektion. Immerhin auf genauso schlechten Niveau vom Vorjahr. Aber schaut selbst:
Aber wie war der Maerz PV-Seitig was den Ertrag anging im Detail? Wie Ihr ja mittlerweile wisst haben sich meine Strombezugskosten seit dem 01.01.2019 auf 27 Cents pro Kilowattstunde (anstatt wie wie 31.12.2018 die 30 Cents) reduziert. Dieser reduzierte Preis fliesst natuerlich auch in meine Wirtschaftlichkeitsrechnung mit ein resp wird in meinen Berechnungen zugrunde gelegt (geringer Strombezugskosten = schlechtere Anlagen-Wirtschaftlichkeit). Der Stromzukauf von den Stadtwerken lag im Maerz bei 143,48kwh (ein Jahr zuvor habe ich 20kwh mehr zukaufen muessen) was ca. 38,74 Euro Strom Einkaufskosten bedeutet. Von den produzierten 247,76kwh habe ich selbst 77,67kwh verbraucht (Autarkiequote 35%) was eine Ersparnis von 20.97 Euro ergibt und 170,09kwh für 0,123 Cents an Strom verkauft (Eigenverbrauchsquote=31%) was letztendlich 20,92 Euro an Einnahmen durch den Verkauf bedeutet:
Nun ist nun auch das zweite PV-Anlagen Produktionsjahr komplett abgeschlossen, sodass wir nun zur Aufrechnung des Jahres-Endergebnisses kommen koennen...
Nun kommen wir zur Auflistung fuer das laufende Produktionsjahr April 2018 -April 2019:
-April: 40,24 Euro Gewinn durch Verkauf und Einsparung durch Eigenverbrauch 26,93 Euro: Summe 67,17 Euro
-Mai: 75,18 Euro Gewinn durch Verkauf und Einsparung durch Eigenverbrauch 27,40 Euro: Summe 102,58 Euro
-Juni: 56,20 Euro Gewinn durch Verkauf und Einsparung durch Eigenverbrauch 33,90 Euro: Summe 90,10 Euro
-Juli: 68,53 Euro Gewinn durch Verkauf und Einsparung durch Eigenverbrauch: 31,22 Euro: Summe 99,75 Euro
-August: 45,08 Euro Gewinn durch Verkauf und Einsparung durch Eigenverbrauch: 28,01 Euro: Summe 73,09 Euro
-September: 36.27 Euro Gewinn durch den Verkauf und Einsparung durch Eigenverbrauch: 22,92 Euro: Summe 59,19 Euro
-Oktober: 27,09 Euro Gewinn durch den Verkauf und Einsparung durch Eigenverbrauch: 19,37 Euro: Summe 46,46 Euro
-November: 7,76 Euro Gewinn durch den Verkauf und Einsparung durch Eigenverbrauch: 11,14 Euro: Summe 18,90 Euro
-Dezember: 1,55 Euro Gewinn durch den Verkauf und Einsparung durch Eigenverbrauch: 7,67 Euro: Summe 9,22 Euro
-Januar: 5 Euro Gewinn durch den Verkauf und Einsparung durch Eigenverbrauch: 12.08 Euro: Summe 17,08 Euro
-Februar: 14,43 Euro Gewinn durch den Verkauf und Einsparung durch Eigenverbrauch: 21,08 Euro: Summe 35,51 Euro
-Maerz: 20,92 Euro Gewinn durch den Verkauf und Einsparung durch Eigenverbrauch: 20,97 Euro: Summe 41,89 Euro
Summe nach nun 12 Produktions-Monaten, also dem zweiten kompletten Produktionsjahr: 660,94 Euro
Summe gesamt seit 03 April 2017: 602,64 Euro (1 April 2017- 1 April 2018) + 660,94 Euro (1 April 2018 bis 01 April 2019) = 1263,58 Euro.
Das erste Produktionsjahr April 2017 bis April 2018 war schon extrem gut. In diesem zweiten kompletten Produktionsjahr wurde dieses sehr gute Ergebnis aufgrund des erstklassigen 2018 Sommers nochmal deutlich uebertroffen. Alles laeuft perfekt nach Plan und deutlich ueber der geplanten Projektion. Hier nun noch die aktuellen Stromzaehler-Staende fuer den Strombezug und die Einspeisung:
Das deckt sich fast 100% mit den Daten die mein SMA-Wechselrichter aufgezeichnet hat. Siehe hier:
Da ich im Aril und Anfang Mai in den USA sein werde, wird bei E-Auto kurzfristig keine segnifikante Rolle im Eigentverbrauch meines PV-Stromes spielen. Aber ab Mai 2019 werde ich meinen Hyundai Kona Electric verstaerkt mit eigenen PV-Strom tanken (insbesondere an den Wochenenden) und somit die Eigenverbrauchsquote im Schnitt nach oben schrauben. Mit jeder in den Wagen transferierten Kilowattstunde Energie verliere zwar 12,3 Cents pro Kilowattstunde die ich nicht einspeise und verguetet bekomme, muss dafuer aber auch keine 27 Cents fuer den generellen Strombezug bezahlen, sodass die Differenz von knapp 15 Cents pro Kilowattstunde die Marge bezueglich der Wirtschaftlichkeit darstellt, welche die Rendite der Anlage antreiben wird. Diese Synergie-Effekte werden sich ab Mai in meinen zukuenftigen Berechnung im dem Bereich der "Einsparung durch Eigenverbrauch" positiv und Augenscheinlich niederschlagen. Es ist nur die Frage wie sich das ganze letztendlich in Zahlen praktisch auswirken wird. Es waere sicherlich falsch an dieser Stelle einfach zu spekulieren, also warten wir es einfach ab.
Fazit nach den ersten 48 Monaten resp. 2 kompletten Produktionsjahren: Die Anlage operierte in beiden Jahren deutlich ueber der Projektion und wenn die so wie gehabt weiter macht hat sich die PV-Anlage innerhalb von 10 1/2 Jahren selbst bezahlt (sofern man Vorsteuer gezogen hat). Ohne diesen Vorsteuer-Vorteil also bei Bezahlung der 19% MwSt. waeren es dann 12 1/3 Jahre. Diese Zeit wird die Anlage aber nicht brauchen, da nun das E-Auto ins Spiel gekommen ist und wie weit sich das auswirkt werden wir in den kommenden Monaten als grobe Tendenz erleben. Denn jede Kilowattstunde die ich nicht verkaufe und selbst verbrauche ist fuer die Wirtschaftlichkeit der Anlage enorm wichtig. Drum ist es auch keine gute Idee eine PV-Anlage am Bedarf vorbei ueberdimmensioniert zu betreiben. Das muss schon alles gut zusammen passen und wie ein Raederwerk funktionieren. Bei mir war es bisher so dass die Anlage zu grosse fuer meinen tatsaechlich Bearf dimensioniert war. Gross genug um mit der 4,2kwp Anlage noch ein E-Auto zu versorgen. Denn das passt perfekt ich diese Anlagengroesse...
Also seit gespannt was das dritte Produktionsjahr an hoffentlich schoenen Ueberraschungen bereit halten wird!
Wer nun wissen moechte was die Anlagen (4,2kwp und 200Watt Insel-Solaranlage) aktuell treiben, kann 3 Zeilen weiter unten, auf die 24/7 LIVE-Daten beider Anlagen klicken!
4200 Watt Dachanlage:
Hier die Links mit den LIVE-Daten samt Jahresvergleich (Start 03.04.2017):
Anlage-Komplett (24/7 LIVE-DATEN & Jahresvergleich mit allen Erträgen): https://goo.gl/WNyaZk
200 Watt Insel-Solaranlage (Nutzername: Forum; Passwort:Forum. Unter HOME dann auf PERLES INSEL-SOLARANLAGE klicken)
Hier die Links mit den LIVE-Daten samt Historie (Installation: 10/2016 und Data Logging-Start 22.02.2018):
Anlage-Komplett (24/7 LIVE-DATEN): https://goo.gl/iiMfSU
Wettersituation: Ja, unser schlechter Maerz von 2018 vor einem Jahr ist mir noch gut in Erinnerung. 12 Monate spaeter hat sich der Maertz 2019 fast 1:1 kopiert. Ein derart schlechtes Wetter koennte bei dem einen oder anderen Menschen zu aktuten Depressionen fuehren. Es gab nur 5 wirklich schoene Sonnentage und 7 durchwachsene Tage wo hin und wieder mal kurz die Sonne zu sehen war. Aber der Rest, also die 19 Tage waren stark bewoelkt und es regnete sehr viel. Das sich diese schlechte Wetter-Situation negativ auf die Ertraege auswirken wird, war schon nach 13 Tagen klar.
Die kleine 200 Watt Insel-Solaranlage: Das schlechte Wetter hat auch meiner kleinen 200 Watt Insel-Solaranlage massiv zugesetzt, denn es wurde mehr Energie entnommen ( bei nur einer Kamera im Einsatz ) als rein kam. Folglich musste ich die Kamera manuell zwischen dem 15 und 19 Maerz deaktivieren um Strom zu sparen. Danach lief das System wieder wie gewohnt und es kam mehr als genug Strom von den beiden Solar-Paneln. Pro Tag verbraucht das System ( alles laeuft komplett, aber nur mit einer IP-Kamera...) ca. 170 Wattstunden Strom. Diese produzierte die Anlage seit dem 20 Maerz auch problemlos. Viel mehr gibt es eigentlich nicht zu berichten ( eigentlich doch, aber das sind Interne Informationen die ich hier oeffentlich nicht auspplaudern werde), die Anlage laeuft nun bis auf die Schlechtwetter-Zwangspause wieder wie ein Uhrwerk solide und autark vor sich hin. Das gilt auch fuer den Raspberry PI und das Monitoring / Datenlogging. Auch die automatischen Voll-Backups des PI und aller Daten (also der 16Gb SD-Speicherkarte, die alles am laufen haelt) funktionieren sicher und problemlos wie ein Uhrwerk.
Hier die 4.2kwp Photovoltaik-Anlage auf dem Dach: Ja, der schlechte Maerz schlug auch voll in die grosse Dachinstallation ein. 5 gute Tage konnten den durchwachsenen Maerz nunmal nicht rausreissen. Dennoch erreichte die 4.2kwp PV-Anlage von der durchschnittlichen Ertragserwartung welche bei 306kwh lag, noch 247,76kwh also knapp 81% zur durchschnittlichen Projektion. Immerhin auf genauso schlechten Niveau vom Vorjahr. Aber schaut selbst:
Aber wie war der Maerz PV-Seitig was den Ertrag anging im Detail? Wie Ihr ja mittlerweile wisst haben sich meine Strombezugskosten seit dem 01.01.2019 auf 27 Cents pro Kilowattstunde (anstatt wie wie 31.12.2018 die 30 Cents) reduziert. Dieser reduzierte Preis fliesst natuerlich auch in meine Wirtschaftlichkeitsrechnung mit ein resp wird in meinen Berechnungen zugrunde gelegt (geringer Strombezugskosten = schlechtere Anlagen-Wirtschaftlichkeit). Der Stromzukauf von den Stadtwerken lag im Maerz bei 143,48kwh (ein Jahr zuvor habe ich 20kwh mehr zukaufen muessen) was ca. 38,74 Euro Strom Einkaufskosten bedeutet. Von den produzierten 247,76kwh habe ich selbst 77,67kwh verbraucht (Autarkiequote 35%) was eine Ersparnis von 20.97 Euro ergibt und 170,09kwh für 0,123 Cents an Strom verkauft (Eigenverbrauchsquote=31%) was letztendlich 20,92 Euro an Einnahmen durch den Verkauf bedeutet:
Nun ist nun auch das zweite PV-Anlagen Produktionsjahr komplett abgeschlossen, sodass wir nun zur Aufrechnung des Jahres-Endergebnisses kommen koennen...
Nun kommen wir zur Auflistung fuer das laufende Produktionsjahr April 2018 -April 2019:
-April: 40,24 Euro Gewinn durch Verkauf und Einsparung durch Eigenverbrauch 26,93 Euro: Summe 67,17 Euro
-Mai: 75,18 Euro Gewinn durch Verkauf und Einsparung durch Eigenverbrauch 27,40 Euro: Summe 102,58 Euro
-Juni: 56,20 Euro Gewinn durch Verkauf und Einsparung durch Eigenverbrauch 33,90 Euro: Summe 90,10 Euro
-Juli: 68,53 Euro Gewinn durch Verkauf und Einsparung durch Eigenverbrauch: 31,22 Euro: Summe 99,75 Euro
-August: 45,08 Euro Gewinn durch Verkauf und Einsparung durch Eigenverbrauch: 28,01 Euro: Summe 73,09 Euro
-September: 36.27 Euro Gewinn durch den Verkauf und Einsparung durch Eigenverbrauch: 22,92 Euro: Summe 59,19 Euro
-Oktober: 27,09 Euro Gewinn durch den Verkauf und Einsparung durch Eigenverbrauch: 19,37 Euro: Summe 46,46 Euro
-November: 7,76 Euro Gewinn durch den Verkauf und Einsparung durch Eigenverbrauch: 11,14 Euro: Summe 18,90 Euro
-Dezember: 1,55 Euro Gewinn durch den Verkauf und Einsparung durch Eigenverbrauch: 7,67 Euro: Summe 9,22 Euro
-Januar: 5 Euro Gewinn durch den Verkauf und Einsparung durch Eigenverbrauch: 12.08 Euro: Summe 17,08 Euro
-Februar: 14,43 Euro Gewinn durch den Verkauf und Einsparung durch Eigenverbrauch: 21,08 Euro: Summe 35,51 Euro
-Maerz: 20,92 Euro Gewinn durch den Verkauf und Einsparung durch Eigenverbrauch: 20,97 Euro: Summe 41,89 Euro
Summe nach nun 12 Produktions-Monaten, also dem zweiten kompletten Produktionsjahr: 660,94 Euro
Summe gesamt seit 03 April 2017: 602,64 Euro (1 April 2017- 1 April 2018) + 660,94 Euro (1 April 2018 bis 01 April 2019) = 1263,58 Euro.
Das erste Produktionsjahr April 2017 bis April 2018 war schon extrem gut. In diesem zweiten kompletten Produktionsjahr wurde dieses sehr gute Ergebnis aufgrund des erstklassigen 2018 Sommers nochmal deutlich uebertroffen. Alles laeuft perfekt nach Plan und deutlich ueber der geplanten Projektion. Hier nun noch die aktuellen Stromzaehler-Staende fuer den Strombezug und die Einspeisung:
Das deckt sich fast 100% mit den Daten die mein SMA-Wechselrichter aufgezeichnet hat. Siehe hier:
Da ich im Aril und Anfang Mai in den USA sein werde, wird bei E-Auto kurzfristig keine segnifikante Rolle im Eigentverbrauch meines PV-Stromes spielen. Aber ab Mai 2019 werde ich meinen Hyundai Kona Electric verstaerkt mit eigenen PV-Strom tanken (insbesondere an den Wochenenden) und somit die Eigenverbrauchsquote im Schnitt nach oben schrauben. Mit jeder in den Wagen transferierten Kilowattstunde Energie verliere zwar 12,3 Cents pro Kilowattstunde die ich nicht einspeise und verguetet bekomme, muss dafuer aber auch keine 27 Cents fuer den generellen Strombezug bezahlen, sodass die Differenz von knapp 15 Cents pro Kilowattstunde die Marge bezueglich der Wirtschaftlichkeit darstellt, welche die Rendite der Anlage antreiben wird. Diese Synergie-Effekte werden sich ab Mai in meinen zukuenftigen Berechnung im dem Bereich der "Einsparung durch Eigenverbrauch" positiv und Augenscheinlich niederschlagen. Es ist nur die Frage wie sich das ganze letztendlich in Zahlen praktisch auswirken wird. Es waere sicherlich falsch an dieser Stelle einfach zu spekulieren, also warten wir es einfach ab.
Fazit nach den ersten 48 Monaten resp. 2 kompletten Produktionsjahren: Die Anlage operierte in beiden Jahren deutlich ueber der Projektion und wenn die so wie gehabt weiter macht hat sich die PV-Anlage innerhalb von 10 1/2 Jahren selbst bezahlt (sofern man Vorsteuer gezogen hat). Ohne diesen Vorsteuer-Vorteil also bei Bezahlung der 19% MwSt. waeren es dann 12 1/3 Jahre. Diese Zeit wird die Anlage aber nicht brauchen, da nun das E-Auto ins Spiel gekommen ist und wie weit sich das auswirkt werden wir in den kommenden Monaten als grobe Tendenz erleben. Denn jede Kilowattstunde die ich nicht verkaufe und selbst verbrauche ist fuer die Wirtschaftlichkeit der Anlage enorm wichtig. Drum ist es auch keine gute Idee eine PV-Anlage am Bedarf vorbei ueberdimmensioniert zu betreiben. Das muss schon alles gut zusammen passen und wie ein Raederwerk funktionieren. Bei mir war es bisher so dass die Anlage zu grosse fuer meinen tatsaechlich Bearf dimensioniert war. Gross genug um mit der 4,2kwp Anlage noch ein E-Auto zu versorgen. Denn das passt perfekt ich diese Anlagengroesse...
Also seit gespannt was das dritte Produktionsjahr an hoffentlich schoenen Ueberraschungen bereit halten wird!
Wer nun wissen moechte was die Anlagen (4,2kwp und 200Watt Insel-Solaranlage) aktuell treiben, kann 3 Zeilen weiter unten, auf die 24/7 LIVE-Daten beider Anlagen klicken!
4200 Watt Dachanlage:
Hier die Links mit den LIVE-Daten samt Jahresvergleich (Start 03.04.2017):
Anlage-Komplett (24/7 LIVE-DATEN & Jahresvergleich mit allen Erträgen): https://goo.gl/WNyaZk
200 Watt Insel-Solaranlage (Nutzername: Forum; Passwort:Forum. Unter HOME dann auf PERLES INSEL-SOLARANLAGE klicken)
Hier die Links mit den LIVE-Daten samt Historie (Installation: 10/2016 und Data Logging-Start 22.02.2018):
Anlage-Komplett (24/7 LIVE-DATEN): https://goo.gl/iiMfSU
- Michael
- Beiträge: 5659
- Registriert: Fr 23. Jul 2010, 01:48
- Wohnort: Schleswig-Holstein
- Kontaktdaten:
Dach-PV & Insel-Solaranlage: April-2019
Montag, der 01.04.2019 bis einschliesslich Dienstag, der 30.04.2019:
Wettersituation: WOW....was für ein Wetter und Monat. Dieser April war mit weitem Abstand einer der kältesten, aber von den Sonnenstunden her auch einer aus Solarer Sicht der Ergibigsten. Dieser prächtige April verwoehnte die vom Winter geschundene Seele mit 19 Sonnentagen; 6 mittelschönen Tagen und nur 5 Regen & Wolkentagen. Für die Natur zu trocken und kalt, aber für jeden Solarlisten der absoluter Traum. Mehr gibt es nicht zu sagen ausser das Ihr Euch vielleicht mal die Monatsübersicht im Bild anschauen könnt:
Die kleine 200 Watt Insel-Solaranlage: Das tolle Wetter erfreute auch meine kleine 200 Watt Insel-Solaranlage und die Anlage musste wieder sehr flott den Stromtransfer in den Akku stoppen weil einfach zu viel Energie produziert wurde und die Akku schneller 100% Voll waren als es mir lieb war. Aus den USA habe ich rel. spät (eigentlich wollte ich das schon mitte April machen) die zweite Kamera ferngesteuert per VPN Zugriff im Netzwerk hier ferngesteuert um den 27 April zugeschaltet. Das Datenlogging und 2mal pro Woche die VOLL-BAKCUPS der 16GB SD Karte laufen nach wie vor Fehlerfrei und alles wie am Schnuerchen. Es gibt aber wieder Hardware-Seitige Veraenderungen im System. Die beiden QD900 Kamera-Systeme werden im Mai gegen extrem hochwertige (und auch hochpreisige) Profi-INSTAR (350 Euro Klasse) und Reolink-Systeme ausgetauscht. Der technische Anschluss an die Insel-PV bleibt aber erhalten, sodass ich auch diese Systeme gegen Ende des Jahres mit dem Relaiboard welches am PI haengt dynamisch frei EIN/AUSSCHALTEN kann. Nur die Qualitaet der Videoueberwachung wird nochmal dramatisch steigen, denn die Instar ist eine Pan&Tilt Kamera mit optischen 4Fach Zoom und PIR-Detektierung (Einzigartig in Markt der Ueberwachungs-Kameras). Siehe hierzu mein sehr spannendes YouTube Review...
Hier nun noch ein Bild das zeigt wie es Stromseitig um die Insel-Anlage im April bestellt war:
Hier die 4.2kwp Photovoltaik-Anlage auf dem Dach: Und nun kommen wir zum April und meiner grosse 4,2kwp Dachinstallation. Nur 5 schlechte Produktionstage; 6 mittelmaessige und 19 Hammer-Sonnentage haben einen Rekord-April entstehen lassen. Die durchschnittliche Ertragserwartung fuer den April lag bei 375,71kwh. Im Jahr 2017 erzeigte die Anlage 408,22; im April 2018 leicht drueber sogar 416,89kwh (beides zur Ertragserwartung echt super) und in diesem 2019 April ballerte die Anlage unglaubliche 550,43kwh vom Dach. Das liegt sensationelle 46,5% ueber dem erwarteten Durchschnitt. ABSOLUTER WAHNSINN! Aber schaut Euch das einfach mal selbst an:
Nun kommen wir wie immer zu Kohle und Wirtschaftlichkeit und den Details? Der Stromzukauf von den Stadtwerken lag im April bei nur noch 89,27kwh was ca. 24,09 Euro Strom Einkaufskosten bedeutet. Von den produzierten 550,43kwh habe ich selbst 101,22kwh verbraucht (Autarkiequote 53%) was eine Ersparnis von 27,32 Euro ergibt und 449,21 kwh für 0,123 Cents an Strom verkauft (Eigenverbrauchsquote=18%) was letztendlich 55,25 Euro an Einnahmen durch den Verkauf bedeutet:
Nun schauen wir uns mal die Finanziellen Ergebnisse für das nun dritte Produktionsjahr an...
Nun kommen wir zur Auflistung fuer das laufende Produktionsjahr April 2019 -April 2020:
-April: 55,23 Euro Gewinn durch Verkauf und Einsparung durch Eigenverbrauch 27,32 Euro: Summe 82,55 Euro
Summe nach nun 1 Produktions-Monat, also dem dritten kompletten Produktionsjahr: 82,55 Euro
Summe gesamt seit 03 April 2017:
-602,64 Euro (1 April 2017- 1 April 2018)
-660,94 Euro (1 April 2018 -1 April 2019)
-82,55 Euro (1 April bis 1 Mai 2019)= SUMME: 1346,13 Euro.
Das erste Produktionsjahr April 2017 bis April 2018 war schon extrem gut. In diesem zweiten kompletten Produktionsjahr wurde dieses sehr gute Ergebnis aufgrund des erstklassigen 2018 Sommers nochmal deutlich uebertroffen. Und nun startet das dritte Produktionsjahr mit einem Produktions-Rekord. Da ich aber lange Zeit in den USA war sind noch garnicht die Ladungen des E-Auto berücksichtigt. Das wird nun mehr und mehr Strom vom Dach erhalten und direkten Einfluss auf die Wirtschaftlichkeit der Anlage nehmen. Denn je mehr eigenen Strom ich nutze und die Eigenverbrauchsquote steigere, desto effektiver und wirtschaftlicher laeuft letztendlich die Anlage. Man darf a,lso auf die finanziellen Effekte der kommenden Monate mehr als gespannt sein.
Wie gesagt, ab Mai 2019 werde ich meinen Hyundai Kona Electric verstaerkt mit eigenen PV-Strom tanken (insbesondere an den Wochenenden) und somit die Eigenverbrauchsquote im Schnitt nach oben schrauben. Mit jeder in den Wagen transferierten Kilowattstunde Energie verliere zwar 12,3 Cents pro Kilowattstunde die ich nicht einspeise und verguetet bekomme, muss dafuer aber auch keine 27 Cents fuer den generellen Strombezug bezahlen, sodass die Differenz von knapp 15 Cents pro Kilowattstunde die Marge bezueglich der Wirtschaftlichkeit darstellt, welche die Rendite der Anlage antreiben wird. Diese Synergie-Effekte werden sich ab Mai in meinen zukuenftigen Berechnung im dem Bereich der "Einsparung durch Eigenverbrauch" positiv und Augenscheinlich niederschlagen.
Also seit gespannt, denn der April-Auftakt zum dritten Produktionsjahr verlief mehr als erfreulich.
Wer nun wissen moechte was die Anlagen (4,2kwp und 200Watt Insel-Solaranlage) aktuell treiben, kann 3 Zeilen weiter unten, auf die 24/7 LIVE-Daten beider Anlagen klicken!
4200 Watt Dachanlage:
Hier die Links mit den LIVE-Daten samt Jahresvergleich (Start 03.04.2017):
Anlage-Komplett (24/7 LIVE-DATEN & Jahresvergleich mit allen Erträgen): https://goo.gl/WNyaZk
200 Watt Insel-Solaranlage (Nutzername: Forum; Passwort:Forum. Unter HOME dann auf PERLES INSEL-SOLARANLAGE klicken)
Hier die Links mit den LIVE-Daten samt Historie (Installation: 10/2016 und Data Logging-Start 22.02.2018):
Anlage-Komplett (24/7 LIVE-DATEN): https://goo.gl/iiMfSU
Wettersituation: WOW....was für ein Wetter und Monat. Dieser April war mit weitem Abstand einer der kältesten, aber von den Sonnenstunden her auch einer aus Solarer Sicht der Ergibigsten. Dieser prächtige April verwoehnte die vom Winter geschundene Seele mit 19 Sonnentagen; 6 mittelschönen Tagen und nur 5 Regen & Wolkentagen. Für die Natur zu trocken und kalt, aber für jeden Solarlisten der absoluter Traum. Mehr gibt es nicht zu sagen ausser das Ihr Euch vielleicht mal die Monatsübersicht im Bild anschauen könnt:
Die kleine 200 Watt Insel-Solaranlage: Das tolle Wetter erfreute auch meine kleine 200 Watt Insel-Solaranlage und die Anlage musste wieder sehr flott den Stromtransfer in den Akku stoppen weil einfach zu viel Energie produziert wurde und die Akku schneller 100% Voll waren als es mir lieb war. Aus den USA habe ich rel. spät (eigentlich wollte ich das schon mitte April machen) die zweite Kamera ferngesteuert per VPN Zugriff im Netzwerk hier ferngesteuert um den 27 April zugeschaltet. Das Datenlogging und 2mal pro Woche die VOLL-BAKCUPS der 16GB SD Karte laufen nach wie vor Fehlerfrei und alles wie am Schnuerchen. Es gibt aber wieder Hardware-Seitige Veraenderungen im System. Die beiden QD900 Kamera-Systeme werden im Mai gegen extrem hochwertige (und auch hochpreisige) Profi-INSTAR (350 Euro Klasse) und Reolink-Systeme ausgetauscht. Der technische Anschluss an die Insel-PV bleibt aber erhalten, sodass ich auch diese Systeme gegen Ende des Jahres mit dem Relaiboard welches am PI haengt dynamisch frei EIN/AUSSCHALTEN kann. Nur die Qualitaet der Videoueberwachung wird nochmal dramatisch steigen, denn die Instar ist eine Pan&Tilt Kamera mit optischen 4Fach Zoom und PIR-Detektierung (Einzigartig in Markt der Ueberwachungs-Kameras). Siehe hierzu mein sehr spannendes YouTube Review...
Hier nun noch ein Bild das zeigt wie es Stromseitig um die Insel-Anlage im April bestellt war:
Hier die 4.2kwp Photovoltaik-Anlage auf dem Dach: Und nun kommen wir zum April und meiner grosse 4,2kwp Dachinstallation. Nur 5 schlechte Produktionstage; 6 mittelmaessige und 19 Hammer-Sonnentage haben einen Rekord-April entstehen lassen. Die durchschnittliche Ertragserwartung fuer den April lag bei 375,71kwh. Im Jahr 2017 erzeigte die Anlage 408,22; im April 2018 leicht drueber sogar 416,89kwh (beides zur Ertragserwartung echt super) und in diesem 2019 April ballerte die Anlage unglaubliche 550,43kwh vom Dach. Das liegt sensationelle 46,5% ueber dem erwarteten Durchschnitt. ABSOLUTER WAHNSINN! Aber schaut Euch das einfach mal selbst an:
Nun kommen wir wie immer zu Kohle und Wirtschaftlichkeit und den Details? Der Stromzukauf von den Stadtwerken lag im April bei nur noch 89,27kwh was ca. 24,09 Euro Strom Einkaufskosten bedeutet. Von den produzierten 550,43kwh habe ich selbst 101,22kwh verbraucht (Autarkiequote 53%) was eine Ersparnis von 27,32 Euro ergibt und 449,21 kwh für 0,123 Cents an Strom verkauft (Eigenverbrauchsquote=18%) was letztendlich 55,25 Euro an Einnahmen durch den Verkauf bedeutet:
Nun schauen wir uns mal die Finanziellen Ergebnisse für das nun dritte Produktionsjahr an...
Nun kommen wir zur Auflistung fuer das laufende Produktionsjahr April 2019 -April 2020:
-April: 55,23 Euro Gewinn durch Verkauf und Einsparung durch Eigenverbrauch 27,32 Euro: Summe 82,55 Euro
Summe nach nun 1 Produktions-Monat, also dem dritten kompletten Produktionsjahr: 82,55 Euro
Summe gesamt seit 03 April 2017:
-602,64 Euro (1 April 2017- 1 April 2018)
-660,94 Euro (1 April 2018 -1 April 2019)
-82,55 Euro (1 April bis 1 Mai 2019)= SUMME: 1346,13 Euro.
Das erste Produktionsjahr April 2017 bis April 2018 war schon extrem gut. In diesem zweiten kompletten Produktionsjahr wurde dieses sehr gute Ergebnis aufgrund des erstklassigen 2018 Sommers nochmal deutlich uebertroffen. Und nun startet das dritte Produktionsjahr mit einem Produktions-Rekord. Da ich aber lange Zeit in den USA war sind noch garnicht die Ladungen des E-Auto berücksichtigt. Das wird nun mehr und mehr Strom vom Dach erhalten und direkten Einfluss auf die Wirtschaftlichkeit der Anlage nehmen. Denn je mehr eigenen Strom ich nutze und die Eigenverbrauchsquote steigere, desto effektiver und wirtschaftlicher laeuft letztendlich die Anlage. Man darf a,lso auf die finanziellen Effekte der kommenden Monate mehr als gespannt sein.
Wie gesagt, ab Mai 2019 werde ich meinen Hyundai Kona Electric verstaerkt mit eigenen PV-Strom tanken (insbesondere an den Wochenenden) und somit die Eigenverbrauchsquote im Schnitt nach oben schrauben. Mit jeder in den Wagen transferierten Kilowattstunde Energie verliere zwar 12,3 Cents pro Kilowattstunde die ich nicht einspeise und verguetet bekomme, muss dafuer aber auch keine 27 Cents fuer den generellen Strombezug bezahlen, sodass die Differenz von knapp 15 Cents pro Kilowattstunde die Marge bezueglich der Wirtschaftlichkeit darstellt, welche die Rendite der Anlage antreiben wird. Diese Synergie-Effekte werden sich ab Mai in meinen zukuenftigen Berechnung im dem Bereich der "Einsparung durch Eigenverbrauch" positiv und Augenscheinlich niederschlagen.
Also seit gespannt, denn der April-Auftakt zum dritten Produktionsjahr verlief mehr als erfreulich.
Wer nun wissen moechte was die Anlagen (4,2kwp und 200Watt Insel-Solaranlage) aktuell treiben, kann 3 Zeilen weiter unten, auf die 24/7 LIVE-Daten beider Anlagen klicken!
4200 Watt Dachanlage:
Hier die Links mit den LIVE-Daten samt Jahresvergleich (Start 03.04.2017):
Anlage-Komplett (24/7 LIVE-DATEN & Jahresvergleich mit allen Erträgen): https://goo.gl/WNyaZk
200 Watt Insel-Solaranlage (Nutzername: Forum; Passwort:Forum. Unter HOME dann auf PERLES INSEL-SOLARANLAGE klicken)
Hier die Links mit den LIVE-Daten samt Historie (Installation: 10/2016 und Data Logging-Start 22.02.2018):
Anlage-Komplett (24/7 LIVE-DATEN): https://goo.gl/iiMfSU
- Michael
- Beiträge: 5659
- Registriert: Fr 23. Jul 2010, 01:48
- Wohnort: Schleswig-Holstein
- Kontaktdaten:
Dach-PV & Insel-Solaranlage: Mai-2019
Mittwoch, der 01.05.2019 bis einschliesslich Freitag, der 31.05.2019:
Wettersituation: Dieser Mai war Wetterseitig extrem durchwachsen. 19 Tage schien Teils die Sonne (davon 9 fast den ganzen Tag) und 12 Tage war das Wetter eher schlecht wovon 7 Tage nur Dauerregen produzierte. Also ein Mai der vergleichsweise schlechtes und sehr durchwachsenes Wetter mitbrachte. Dennoch hätte es noch deutlich schlimmer kommen können. Hier kann man das Wettergeschehen an dieser Grafik ganz wunderbar sehen:
Die kleine 200 Watt Insel-Solaranlage: Diese arbeitet wieder wie ein Uhrwerk, egal wie das Wetter ist. Von den in 24 Stunden verbrauchten 150wh spielt die kleine Insel-Solaranlage soveraen soviel Strom in die Akkus das diese immer voll sind. Wenn es mal 2 Tage regnet, reicht der Strom zum Auffüllen auf 100% hin & wieder nicht aus, aber dafür sind die Akkus als Puffer-Speicher auch vorhanden. Am dritten Tag werden dann die zwei schlechten Tage zuvor in einem Rutsch wieder kompensiert. Die Anlage operiert derzeit mit einer Kamera, da ich gerade div. Verbrauchstests mit der Instar IN-9020 fahre. Diese Kamera wird übrigens in kürze fest in das Insel-Solar System fest implementiert. Diese Implementierung sollte schon im Mai also letzten Monat stattfinden, aber aus Zeitmangel werde ich das erst im Juni schaffen. Also Insel-Solarseitig ist alles wie in den letzten Jahren um diese Zeit auch in trockenen Tuechern. Die Anlage brummt...Hier nun noch ein Bild das zeigt wie es Stromseitig um die Insel-Anlage im April bestellt war:
Hier die 4.2kwp Photovoltaik-Anlage auf dem Dach: Jetzt wie üblich zu dem was die 4,2kwp Dachanlage geliefert hat. Im Mai 2017 (581kwh gelieferter Strom) und insbesondere dem fantastischen Mai 2018 (702kwh gelieferter Strom) kam deutlich mehr Strom vom Dach, was dem super Wetter geschuldet war. Dieser Mai 2019 war ganz gewiss kein Bestmonat im solaren Sinne, aber auch nicht so schlecht das man jammern müsste. Denn die durchschnittliche Ertragserwartung fuer den April lag bei 425,32kwh und vom Dach kamen dann letztendlich 523,27. Damit liegt die Anlage immerhin 23% über der durchschnittlichen Ertragserwartung! Aber schaut Euch das einfach mal selbst ganz genau an:
Nun kommen wir wie immer zu Kohle und Wirtschaftlichkeit und den Details? Der Stromzukauf von den Stadtwerken lag im April bei nur noch 90,83kwh was damit zu tun hat das wir hier im kalten Mai sogar einige Tage heizen mussten (Pumpe zieht Strom) was ca. 24,52 Euro Strom Einkaufskosten bedeutet. Von den produzierten 523,27kwh habe ich selbst 121,59kwh verbraucht (Autarkiequote 57%) was eine Ersparnis von 32,82 Euro ergibt. Hier sieht man schon die ersten kleineren Effekte die das E-Auto erzeugt denn ein Teil dieser 121kwh sind in das E-Auto geflossen (da hier in Kiel die kostenlosen IKEA CCS Schnellader wieder nutzbar sind und auch meine Besuche in Rendsburg kostenlosen Laden bedeuten, brauch ich nicht ganz so viel PV-Strom. Dennoch schaufel ich nun an den Wochenenden wenn die Sonne scheint Strom gezielt PV-Strom in den Wagen) was aber eher die Eigenverbrauchsquote tangiert und 401,68 kwh für 0,123 Cents an Strom verkauft (Eigenverbrauchsquote=23%) was letztendlich 49,41 Euro an Einnahmen durch den Verkauf bedeutet...
Nun schauen wir uns mal die Finanziellen Ergebnisse für das nun noch frische dritte Produktionsjahr an...
Nun kommen wir zur Auflistung fuer das laufende Produktionsjahr April 2019 -April 2020:
-April: 55,23 Euro Gewinn durch Verkauf und Einsparung durch Eigenverbrauch 27,32 Euro: Summe 82,55 Euro
-Mai: 49,41 Euro Gewinn durch Verkauf und Einsparung durch Eigenverbrauch 32,82 Euro: Summe 82,23 Euro
Summe nach nun 2 Produktions-Monaten im dritten Produktionsjahr: 164,78 Euro
Summe gesamt seit 03 April 2017:
-602,64 Euro (1 April 2017- 1 April 2018)
-660,94 Euro (1 April 2018 -1 April 2019)
-164,78 Euro (1 April bis 1 Juni 2019)= SUMME: 1428,36 Euro.
Da das dritte Produktionsjahr im APril vor einem Monat mit einem Rekord-Ergebnis gestartet ist, und dieser Mai mit 23% über der durchschnitten Ertragserwartung lag ist es also von der Berechnung her keinerlei Problem entstanden. Die Dach PV-Anlage operiert weiterhin konstant auf einem sehr hohem und erfreulichen Produktions-Niveau. Der April 2019 hat den Mai 2019 im Vergleich zu den 2 Jahren zuvor komplett kompensiert. Mit dem E-Auto habe ich wie schon oben geschrieben eine Optimierung in meinem Verhalten durchgeführt. Soll heissen: Nun tanke ich meinen Strom unterwegs überwiegend kostenlos (IKEA 20KW CCS Charger und 50KW Charger in Rendsburg). Dennoch werde ich wenn die Wochenende schön werden und die Sonne scheint an selbigen Strom in den Wagen pumpen auch um den Eigenverbrauch zu steigern. Was die Wirtschaftlichkeit angeht ist es einfach effektiver 0,00 Cents für Strom laden zu bezahlen, also auf 12,3 Cents Vergütung durch den Transfer DACH in das E-AUTO zu verzichten. Sicherlich, mit jeder Kilowattstunde spare ich zusätzlich noch 15 Cents da kein Bezugsstrom fällig wird (Differenz Einspeisevergütung in Höhe von 12,3 Cents die ich verliere zum Bezugsstrom der 27 Cents kostet). Diese Kalulation geht auf, aber nur dann wenn die Schnell-Ladesäulen geld kosten würden (25 Cents pro Kilowattstunde am CCS Lader mittels Maingau Ladekarte). Da ich aber überwiegend kostenlose nutze, sieht die Sache wieder ganz anders aus. Dennoch pumpe ich unterwegs auch mal ein paar gekaufte Kilowattstunden mittels Maingau-Ladekarte in den Wagen. Die Rechung für den Mai 2019 welche ich bei Maingau begleichen musste lag bei 3,88 Euro. Da kann man mal sehen wie billig E-Mobilitaet sein kann. 1 Monat mit dem E-Auto fahren kostete mich in Summe keine 5 Euro (meine PV-Strom Ladungen sind da inbegriffen).
Mittlerweile habe ich fuer 5100 gefahrene elektrische Kilometer ca. 38 Euro für den Strom als die Energie bezahlt. Bei meinem Verbrenner Qashqai hätte mich die gleiche Strecke in Benzin ca. 610 Euro (!) gekostet. D.h. ich spare pro Jahr einen grösseren 4stelligen Euro Betrag allein was die laufenden Betriebskosten des Fahrzeugs angeht. Hier gilt analog genau das gleiche das was auch für die PV-Anlage gilt. Wer Benzin und Diesel in einem Verbrenner kippt versaut nicht nur übelst die Umwelt (weil die Abgasreinigungssysteme i.d.R. 50% der gefahrenen Zeit nicht arbeiten), sondern wird dafür auch mächtig an der Tankstelle ausgeplündert. Wenn ich in Rendsburg am kostenlosen Lader stehe und sehe wie viele Menschen dort an der Tankstelle für 60; 70 und 80 Euro kostenintensive Energieträger in den Verbrenner pumpen und diese Leute dann mit einem Wirkungsgrad um die 20% losfahren, könnten einen schon die Tränen vor blanken Entsetzen fliessen. Aber diese Menschen haben die freie Wahl und deren Wahl ist es gutes GELD INEFFIZIENT ZU VERBRENNEN. Wohl dem, der diesem Irrsinn etwas positives abgewinnen kann. Für das Geld was die dort beim Tanken verbrennen ernähre ich 1 1/2 Wochen lang die komplette Familie.
Wer nun wissen moechte was die Anlagen (4,2kwp und 200Watt Insel-Solaranlage) aktuell treiben, kann 3 Zeilen weiter unten, auf die 24/7 LIVE-Daten beider Anlagen klicken!
4200 Watt Dachanlage:
Hier die Links mit den LIVE-Daten samt Jahresvergleich (Start 03.04.2017):
Anlage-Komplett (24/7 LIVE-DATEN & Jahresvergleich mit allen Erträgen): https://goo.gl/WNyaZk
200 Watt Insel-Solaranlage (Nutzername: Forum; Passwort:Forum. Unter HOME dann auf PERLES INSEL-SOLARANLAGE klicken)
Hier die Links mit den LIVE-Daten samt Historie (Installation: 10/2016 und Data Logging-Start 22.02.2018):
Anlage-Komplett (24/7 LIVE-DATEN): https://goo.gl/iiMfSU
Wettersituation: Dieser Mai war Wetterseitig extrem durchwachsen. 19 Tage schien Teils die Sonne (davon 9 fast den ganzen Tag) und 12 Tage war das Wetter eher schlecht wovon 7 Tage nur Dauerregen produzierte. Also ein Mai der vergleichsweise schlechtes und sehr durchwachsenes Wetter mitbrachte. Dennoch hätte es noch deutlich schlimmer kommen können. Hier kann man das Wettergeschehen an dieser Grafik ganz wunderbar sehen:
Die kleine 200 Watt Insel-Solaranlage: Diese arbeitet wieder wie ein Uhrwerk, egal wie das Wetter ist. Von den in 24 Stunden verbrauchten 150wh spielt die kleine Insel-Solaranlage soveraen soviel Strom in die Akkus das diese immer voll sind. Wenn es mal 2 Tage regnet, reicht der Strom zum Auffüllen auf 100% hin & wieder nicht aus, aber dafür sind die Akkus als Puffer-Speicher auch vorhanden. Am dritten Tag werden dann die zwei schlechten Tage zuvor in einem Rutsch wieder kompensiert. Die Anlage operiert derzeit mit einer Kamera, da ich gerade div. Verbrauchstests mit der Instar IN-9020 fahre. Diese Kamera wird übrigens in kürze fest in das Insel-Solar System fest implementiert. Diese Implementierung sollte schon im Mai also letzten Monat stattfinden, aber aus Zeitmangel werde ich das erst im Juni schaffen. Also Insel-Solarseitig ist alles wie in den letzten Jahren um diese Zeit auch in trockenen Tuechern. Die Anlage brummt...Hier nun noch ein Bild das zeigt wie es Stromseitig um die Insel-Anlage im April bestellt war:
Hier die 4.2kwp Photovoltaik-Anlage auf dem Dach: Jetzt wie üblich zu dem was die 4,2kwp Dachanlage geliefert hat. Im Mai 2017 (581kwh gelieferter Strom) und insbesondere dem fantastischen Mai 2018 (702kwh gelieferter Strom) kam deutlich mehr Strom vom Dach, was dem super Wetter geschuldet war. Dieser Mai 2019 war ganz gewiss kein Bestmonat im solaren Sinne, aber auch nicht so schlecht das man jammern müsste. Denn die durchschnittliche Ertragserwartung fuer den April lag bei 425,32kwh und vom Dach kamen dann letztendlich 523,27. Damit liegt die Anlage immerhin 23% über der durchschnittlichen Ertragserwartung! Aber schaut Euch das einfach mal selbst ganz genau an:
Nun kommen wir wie immer zu Kohle und Wirtschaftlichkeit und den Details? Der Stromzukauf von den Stadtwerken lag im April bei nur noch 90,83kwh was damit zu tun hat das wir hier im kalten Mai sogar einige Tage heizen mussten (Pumpe zieht Strom) was ca. 24,52 Euro Strom Einkaufskosten bedeutet. Von den produzierten 523,27kwh habe ich selbst 121,59kwh verbraucht (Autarkiequote 57%) was eine Ersparnis von 32,82 Euro ergibt. Hier sieht man schon die ersten kleineren Effekte die das E-Auto erzeugt denn ein Teil dieser 121kwh sind in das E-Auto geflossen (da hier in Kiel die kostenlosen IKEA CCS Schnellader wieder nutzbar sind und auch meine Besuche in Rendsburg kostenlosen Laden bedeuten, brauch ich nicht ganz so viel PV-Strom. Dennoch schaufel ich nun an den Wochenenden wenn die Sonne scheint Strom gezielt PV-Strom in den Wagen) was aber eher die Eigenverbrauchsquote tangiert und 401,68 kwh für 0,123 Cents an Strom verkauft (Eigenverbrauchsquote=23%) was letztendlich 49,41 Euro an Einnahmen durch den Verkauf bedeutet...
Nun schauen wir uns mal die Finanziellen Ergebnisse für das nun noch frische dritte Produktionsjahr an...
Nun kommen wir zur Auflistung fuer das laufende Produktionsjahr April 2019 -April 2020:
-April: 55,23 Euro Gewinn durch Verkauf und Einsparung durch Eigenverbrauch 27,32 Euro: Summe 82,55 Euro
-Mai: 49,41 Euro Gewinn durch Verkauf und Einsparung durch Eigenverbrauch 32,82 Euro: Summe 82,23 Euro
Summe nach nun 2 Produktions-Monaten im dritten Produktionsjahr: 164,78 Euro
Summe gesamt seit 03 April 2017:
-602,64 Euro (1 April 2017- 1 April 2018)
-660,94 Euro (1 April 2018 -1 April 2019)
-164,78 Euro (1 April bis 1 Juni 2019)= SUMME: 1428,36 Euro.
Da das dritte Produktionsjahr im APril vor einem Monat mit einem Rekord-Ergebnis gestartet ist, und dieser Mai mit 23% über der durchschnitten Ertragserwartung lag ist es also von der Berechnung her keinerlei Problem entstanden. Die Dach PV-Anlage operiert weiterhin konstant auf einem sehr hohem und erfreulichen Produktions-Niveau. Der April 2019 hat den Mai 2019 im Vergleich zu den 2 Jahren zuvor komplett kompensiert. Mit dem E-Auto habe ich wie schon oben geschrieben eine Optimierung in meinem Verhalten durchgeführt. Soll heissen: Nun tanke ich meinen Strom unterwegs überwiegend kostenlos (IKEA 20KW CCS Charger und 50KW Charger in Rendsburg). Dennoch werde ich wenn die Wochenende schön werden und die Sonne scheint an selbigen Strom in den Wagen pumpen auch um den Eigenverbrauch zu steigern. Was die Wirtschaftlichkeit angeht ist es einfach effektiver 0,00 Cents für Strom laden zu bezahlen, also auf 12,3 Cents Vergütung durch den Transfer DACH in das E-AUTO zu verzichten. Sicherlich, mit jeder Kilowattstunde spare ich zusätzlich noch 15 Cents da kein Bezugsstrom fällig wird (Differenz Einspeisevergütung in Höhe von 12,3 Cents die ich verliere zum Bezugsstrom der 27 Cents kostet). Diese Kalulation geht auf, aber nur dann wenn die Schnell-Ladesäulen geld kosten würden (25 Cents pro Kilowattstunde am CCS Lader mittels Maingau Ladekarte). Da ich aber überwiegend kostenlose nutze, sieht die Sache wieder ganz anders aus. Dennoch pumpe ich unterwegs auch mal ein paar gekaufte Kilowattstunden mittels Maingau-Ladekarte in den Wagen. Die Rechung für den Mai 2019 welche ich bei Maingau begleichen musste lag bei 3,88 Euro. Da kann man mal sehen wie billig E-Mobilitaet sein kann. 1 Monat mit dem E-Auto fahren kostete mich in Summe keine 5 Euro (meine PV-Strom Ladungen sind da inbegriffen).
Mittlerweile habe ich fuer 5100 gefahrene elektrische Kilometer ca. 38 Euro für den Strom als die Energie bezahlt. Bei meinem Verbrenner Qashqai hätte mich die gleiche Strecke in Benzin ca. 610 Euro (!) gekostet. D.h. ich spare pro Jahr einen grösseren 4stelligen Euro Betrag allein was die laufenden Betriebskosten des Fahrzeugs angeht. Hier gilt analog genau das gleiche das was auch für die PV-Anlage gilt. Wer Benzin und Diesel in einem Verbrenner kippt versaut nicht nur übelst die Umwelt (weil die Abgasreinigungssysteme i.d.R. 50% der gefahrenen Zeit nicht arbeiten), sondern wird dafür auch mächtig an der Tankstelle ausgeplündert. Wenn ich in Rendsburg am kostenlosen Lader stehe und sehe wie viele Menschen dort an der Tankstelle für 60; 70 und 80 Euro kostenintensive Energieträger in den Verbrenner pumpen und diese Leute dann mit einem Wirkungsgrad um die 20% losfahren, könnten einen schon die Tränen vor blanken Entsetzen fliessen. Aber diese Menschen haben die freie Wahl und deren Wahl ist es gutes GELD INEFFIZIENT ZU VERBRENNEN. Wohl dem, der diesem Irrsinn etwas positives abgewinnen kann. Für das Geld was die dort beim Tanken verbrennen ernähre ich 1 1/2 Wochen lang die komplette Familie.
Wer nun wissen moechte was die Anlagen (4,2kwp und 200Watt Insel-Solaranlage) aktuell treiben, kann 3 Zeilen weiter unten, auf die 24/7 LIVE-Daten beider Anlagen klicken!
4200 Watt Dachanlage:
Hier die Links mit den LIVE-Daten samt Jahresvergleich (Start 03.04.2017):
Anlage-Komplett (24/7 LIVE-DATEN & Jahresvergleich mit allen Erträgen): https://goo.gl/WNyaZk
200 Watt Insel-Solaranlage (Nutzername: Forum; Passwort:Forum. Unter HOME dann auf PERLES INSEL-SOLARANLAGE klicken)
Hier die Links mit den LIVE-Daten samt Historie (Installation: 10/2016 und Data Logging-Start 22.02.2018):
Anlage-Komplett (24/7 LIVE-DATEN): https://goo.gl/iiMfSU
Wer ist online?
Mitglieder in diesem Forum: 0 Mitglieder und 33 Gäste